前言

之前我们已经完成了对NowInOpenHarmony后端服务的部署,但是依旧会时不时的出现CPU占用率跑满的情况,第一次遇到的时候并没有保留日志,这一次我又遇到了相同的情况,下决心要解决这个问题。于是,这篇文章就应运而生了。

这个活看起来确实不像是开发该干的,但是对于个人开发者来说肯定是不会有专人来辅助自己进行运维的,与此同时自己去进行优化也是对于项目架构思想以及Vibe Coding能力的一次锻炼。

问题数据捕获与分析

起因

在上一天文章中我们仅仅是针对于自己的后端进行了优化,并没有真正意义上的去整个后端进行监测和优化,毕竟我们的后端是包含了两个docker容器。一个是我们的后端服务,一个是我们的WebDriver服务,这是当前我们后端服务数据源爬虫所刚需依赖的在线容器。针对于服务端的代码我已经反复让GPT帮助我进行修改优化以及死循环可能性的测试了,同时也降低了爬虫所使用线程池的数量,但是依旧是没有解决问题。于是我就怀疑是不是我们的WebDriver服务出现了问题。

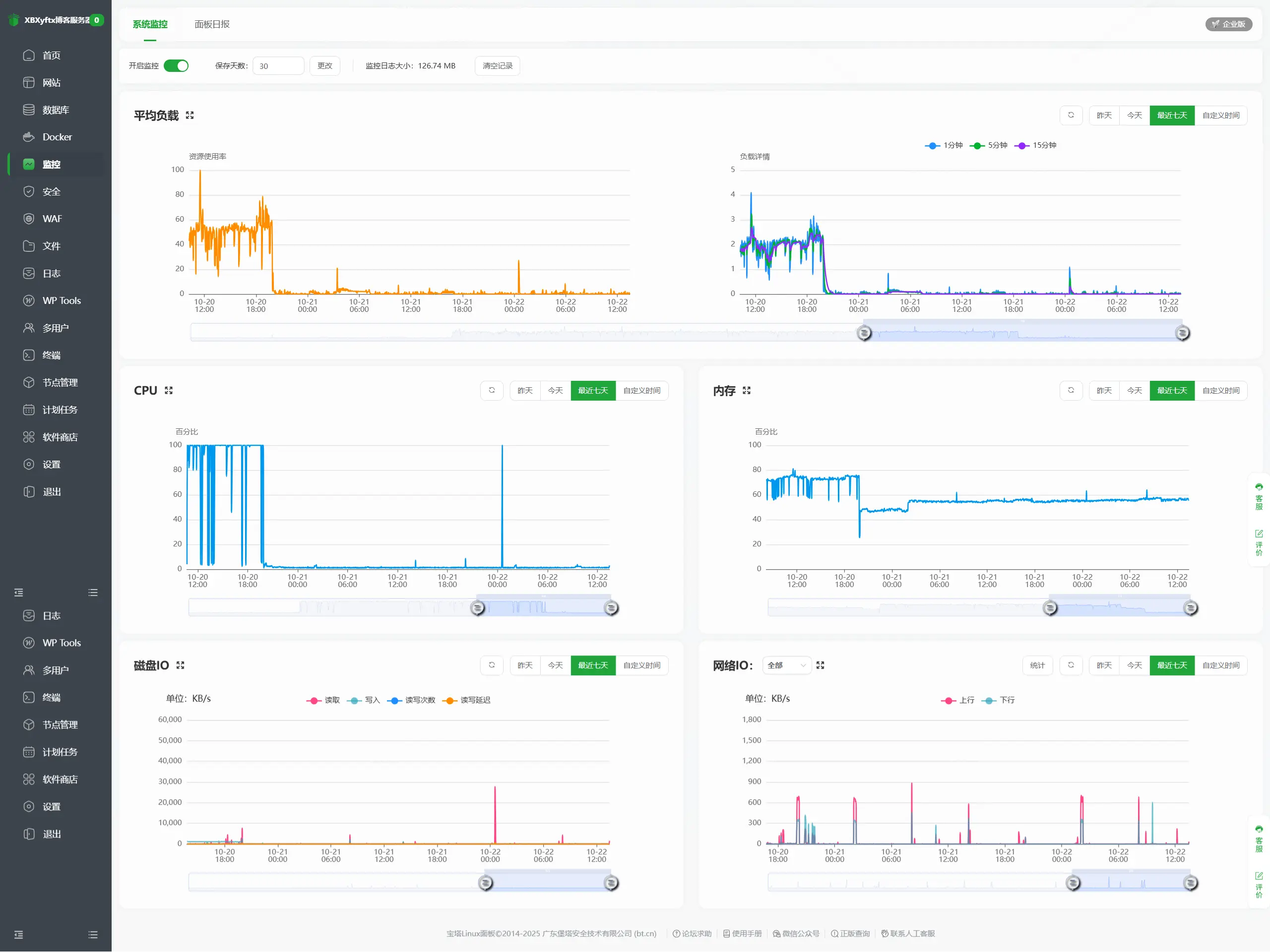
恰好今天上午在登陆宝塔面板检查运行情况时发现了相同的问题,我一登陆上去就发现CPU的占用率再一次被拉满了。

这一次我及时的进行了截图留存。

1

我操了,查看进程占用率居然要氪金。我真服了,先继续看截图吧,后面问AI要命令去查看进程的资源占用情况吧。

2

3

4

5

到这里可以看出,我的后端服务容器的占用率始终是很稳定的,WebDriver容器会经常性的出现占用率飙升到200%的情况,这是我完全没想到的,首先是我压根就不知道占用率还能突破100%,其次是我不理解为什么从官方镜像进行拉去并创建的容器会出现这种不稳定的情况。随后我立刻下载了最近三天的日志文件。

告警形式

这个时候我突然想到为什么我之前明明设置了CPU5分钟内的均值到达80%后就给我发送邮件进行提醒,但是我却一封邮件都没收到过,所以我就去检查了一下告警设置和告警日志。

6

原来告警是正常的触发了,是因为我163邮箱的服务器设置有问题。我去检查了一下决定帮顶一下公众号通知方式,这种方式更加保险,毕竟没有需要自己配置地址和密钥的步骤,都是由官方进行配置的。

7

问题分析

8

在观察了一下CPU整体的占用率图之后发现,这个问题是经常出现的占用率是经常性的飙高。这时我突然想到,不会我的后端服务也一并将我的流量包耗尽了吧(我还得留着当我的博客服务器啊啊啊啊)。

9

奥还好并没有。

现在我就怀疑会不会是WebDriver的镜像对于我服务器的负担太重了?还是什么其他原因。

1
2
3
4
5
6
7
8
9
10
11
12
13
14
15
16
17
18
19
20
21
22
23
24
25
26
27
28
29
30
31
32
33
34
35
36
37
结论

现象基本锁定在 Selenium 容器:在你截图里多次飙到 200%(2 核=200%),而 API 容器稳定。
代码层面确有并发隐患:手动接口会“并行触发两次增强爬虫”(日志里同一秒出现两条“初始化增强版手机Banner爬虫”)。来源是 api/banner.py 的手动接口一边调度器后台跑,一边本进程再跑一次,容易叠加峰值。
先做的两步(不改业务效果,直接止血)

重建 Selenium 容器(限制并发会话=1、给 CPU 限额、会话超时)
docker rm -f selenium
docker run -d --name selenium --network ohnet -p 4444:4444 --shm-size=2g --restart unless-stopped -e SE_NODE_MAX_SESSIONS=1 -e SE_NODE_OVERRIDE_MAX_SESSIONS=true -e SE_SESSION_REQUEST_TIMEOUT=30 -e SE_NODE_SESSION_TIMEOUT=60 --cpus="0.8" selenium/standalone-chromium:latest
运行时观察
docker stats --no-stream | egrep 'NIOHServer|selenium'
curl -s http://127.0.0.1:4444/status | grep -E '"ready"[[:space:]]*:[[:space:]]*true'
建议代码级修正(避免“双启动”)

修改手动接口:只跑一种方式(二选一)
方案A:仅立即执行(删除/注释“scheduler.manual_banner_crawl()”)
或方案B:仅交给调度器后台跑(移除 run_in_executor 的即时执行)
增加“正在更新”防抖
手动接口先读 banner_cache.get_status(),若 is_updating=true 则直接返回“正在更新,稍后再试”,避免叠加。
定位与验证

哪些 Chrome 进程在跑:
docker exec -it selenium sh -lc "ps -eo pid,comm,%cpu,%mem --sort=-%cpu | head"
docker exec -it selenium sh -lc "pgrep -fa chromium || pgrep -fa google-chrome || true"
Selenium 会话是否泄漏:
curl -s http://127.0.0.1:4444/status | jq '.value' 2>/dev/null | egrep -i 'session|slot|busy|max'
如果再次出现长期 100%:立刻抓三样
docker stats 快照
selenium 容器 ps/top
NIOHServer 日志尾部,查看是否又出现两条“初始化增强版手机Banner爬虫”
可选优化(按需)

我可以提交补丁:
修复手动接口“双启动”+“防抖”
给 Selenium 端再加 Chrome 低耗参数(已加大部分,如需我会补 --headless=new、更多禁用项)
任务互斥标记(BannerCache 增加原子互斥,避免 API 与调度器重入)
要我现在就按“方案A(仅立即执行+防抖)”改 api/banner.py 并打包吗?

嗯,看来可以手动添加对于镜像的资源占用限制。我现在应该再将我刚下载的日志文件给他看看。

1
2
3
4
5
6
7
8
9
10
11
12
13
14
15
16
17
18
19
20
21
22
23
24
25
26
27
28
29
30
31
32
33
结论(根因指向 Selenium 暴露端口被外部滥用)

在 selenium 日志中多次出现可疑会话请求,明显不是你服务发出的正常请求:
“args: [--utility-cmd-prefix=bash /…]”
“args: [-cimport base64;exec(base64…], binary: /usr/bin/python3”
这些是典型通过 ChromeOptions 注入命令的攻击扫描/执行尝试,说明 4444 对公网暴露后被外部访问。
这些请求在多时段出现,且与调度时间不完全对齐;且你的面板截图显示 selenium 容器 CPU 峰值 200%(2核被打满),与被外部创建会话强行执行/渲染高度吻合。
正常业务会话的特征很清晰:带我们设置的一长串 headless/禁用参数、mobileEmulation、binary=/usr/bin/chromium,且每次日志紧随“🎉 Selenium方法获取到 4 张轮播图”。可疑请求与之差异明显。
API 容器日志整体健康,仅偶发一次 “coroutine was never awaited” 警告,不是拉满 CPU 的主因。
建议(立即执行)

立刻取消 4444 映射,限制到内网网络 ohnet 使用(NIOHServer 通过服务名 selenium 访问):
docker rm -f selenium
docker run -d --name selenium --network ohnet --shm-size=2g --restart unless-stopped -e SE_NODE_MAX_SESSIONS=1 -e SE_NODE_OVERRIDE_MAX_SESSIONS=true -e SE_SESSION_REQUEST_TIMEOUT=20 -e SE_NODE_SESSION_TIMEOUT=60 --cpus="0.8" selenium/standalone-chromium:latest
健康检测改为容器内或从 app 容器:docker exec NIOHServer curl -s http://selenium:4444/status
如果必须在宿主调试 4444,建议仅临时开放,或用面板/防火墙禁止外网到 4444(允许本机/内网):
ufw deny 4444 或等价的安全组/面板规则(优先安全组/面板)。
建议(代码与配置加固)

我方已把调度错峰和并发下调,保持即可;若仍见峰值,再把 selenium 容器 CPU/memory 限制写入 compose 并开启 auto-restart。
避免手动接口“双启动”造成叠加(你的日志这两天未再出现,但建议实做):手动接口要么只调调度器,要么只立即执行,并在开始前检查 banner_cache.is_updating 做防抖。
保持我们新增的 CSS background-image 提取,减少反复刷新页面的开销。
如何验证

重新按“仅内网”方式启动 selenium 后,宿主机外部将无法访问 http://<公网IP>:4444/status;但在 app 容器内 curl selenium:4444/status 为 ready:true
观察 1~2 小时 docker stats:selenium CPU 峰值应只在定时或手动抓取的瞬间短暂升高;若仍频繁飙升,grep 日志 “Session request received by the Distributor” 的节奏应已显著下降,且不再出现可疑 “python3/base64/utility-cmd-prefix=bash” 片段。
证据摘录(来自你提供的日志)

3b0e…-json.txt 多次出现:
“Capabilities {… args: [--utility-cmd-prefix=bash /…], …}”
“Capabilities {… args: [-cimport base64;exec(base64…], binary: /usr/bin/python3, …}”
ab91…-json.txt(API):周期性“初始化增强版…使用远程WebDriver…Selenium方法获取到 4 张轮播图”,属正常业务。偶发 RuntimeWarning 不是 CPU 根因。
需要我把 compose(dev/prod) 里的 selenium 服务去掉 ports 映射并加上资源限制,顺便修正手动接口的“防抖+单触发”吗?

!!!原来是这个镜像使用了一个常见的对外暴露的4444端口导致我的服务器被攻击,导致了CPU占用率飙升。

解决方案

现在我需要让gpt给我命令去禁止webdriver的对外暴露端口,并限制其CPU占用率。

现在的状态是NIOHServer和selenium两个容器都在运行,我所需要的指令是,先关停这两个容器然后在重启的时候限制死selenium的CPU占用率最高为60%,同时禁止4444端口的对外暴露,同时还要确保NIOHServer容器能够正常访问selenium容器。

1
docker rm -f NIOHServer selenium 2>/dev/null || true
1
docker network create ohnet || true
1
2
3
4
5
6
7
8
docker run -d --name selenium --network ohnet
--shm-size=2g --restart unless-stopped
-e SE_NODE_MAX_SESSIONS=1
-e SE_NODE_OVERRIDE_MAX_SESSIONS=true
-e SE_SESSION_REQUEST_TIMEOUT=20
-e SE_NODE_SESSION_TIMEOUT=60
--cpus="0.6"
selenium/standalone-chromium:latest
1
2
3
4
5
6
7
8
docker run -d --name NIOHServer --network ohnet
-p 32776:8001 --shm-size=1g
-e TZ=Asia/Shanghai
-e ENABLE_SCHEDULER=true
-e BANNER_USE_ENHANCED=true
-e SELENIUM_REMOTE_URL=http://selenium:4444/wd/hub
-e SELENIUM_USE_USER_DATA_DIR=false
openharmony-server:latest
1
docker exec -it NIOHServer sh -lc "curl -s http://selenium:4444/status | grep -E '"ready"[[:space:]]*:[[:space:]]*true' || true"
1
docker stats --no-stream --format 'table {{.Name}}\t{{.CPUPerc}}\t{{.MemUsage}}' | egrep 'NIOHServer|selenium'

在执行过程中我发现出现了一些指令错误的问题。

1
2
3
4
5
6
7
8
9
10
11
12
13
14
15
16
17
18
19
20
21
22
23
24
25
26
27
28
29
30
31

Welcome to Huawei Cloud Service

Last login: Sun Oct 12 17:36:14 +0800 2025 from 127.0.0.1
The current terminal create by BT-Panel.
root@hcss-ecs-2ad2:~# docker rm -f NIOHServer selenium 2>/dev/null || true
NIOHServer
selenium
root@hcss-ecs-2ad2:~# docker network create ohnet || true
Error response from daemon: network with name ohnet already exists
root@hcss-ecs-2ad2:~# docker run -d --name selenium --network ohnet
--shm-size=2g --restart unless-stopped
-e SE_NODE_MAX_SESSIONS=1
-e SE_NODE_OVERRIDE_MAX_SESSIONS=true
-e SE_SESSION_REQUEST_TIMEOUT=20
-e SE_NODE_SESSION_TIMEOUT=60
--cpus="0.6"
selenium/standalone-chromium:latest
docker: 'docker run' requires at least 1 argument

Usage: docker run [OPTIONS] IMAGE [COMMAND] [ARG...]

See 'docker run --help' for more information
--shm-size=2g: command not found
-e: command not found
-e: command not found
-e: command not found
-e: command not found
--cpus=0.6: command not found
bash: selenium/standalone-chromium:latest: No such file or directory
root@hcss-ecs-2ad2:~#

我复制给gpt去看一看。

1
2
3
4
5
6
7
8
9
10
11
12
13
14
15
16
17
18
19
20
21
22
23
24
25
你的多行参数没有用续行符,导致 shell 把每一行当成独立命令。下面提供两种等价写法,任选其一执行。

单行命令(推荐)
docker rm -f NIOHServer selenium 2>/dev/null || true
docker network create ohnet || true

docker run -d --name selenium --network ohnet --shm-size=2g --restart unless-stopped -e SE_NODE_MAX_SESSIONS=1 -e SE_NODE_OVERRIDE_MAX_SESSIONS=true -e SE_SESSION_REQUEST_TIMEOUT=20 -e SE_NODE_SESSION_TIMEOUT=60 --cpus=0.6 selenium/standalone-chromium:latest

docker run -d --name NIOHServer --network ohnet -p 32776:8001 --shm-size=1g -e TZ=Asia/Shanghai -e ENABLE_SCHEDULER=true -e BANNER_USE_ENHANCED=true -e SELENIUM_REMOTE_URL=http://selenium:4444/wd/hub -e SELENIUM_USE_USER_DATA_DIR=false openharmony-server:latest

docker exec -it NIOHServer sh -lc "curl -s http://selenium:4444/status | grep -E '\"ready\"[[:space:]]*:[[:space:]]*true' || true"

docker stats --no-stream --format 'table {{.Name}}\t{{.CPUPerc}}\t{{.MemUsage}}' | egrep 'NIOHServer|selenium'

多行命令(带续行符反斜杠)
docker rm -f NIOHServer selenium 2>/dev/null || true
docker network create ohnet || true

docker run -d --name selenium --network ohnet \ --shm-size=2g --restart unless-stopped \ -e SE_NODE_MAX_SESSIONS=1 \ -e SE_NODE_OVERRIDE_MAX_SESSIONS=true \ -e SE_SESSION_REQUEST_TIMEOUT=20 \ -e SE_NODE_SESSION_TIMEOUT=60 \ --cpus=0.6 \ selenium/standalone-chromium:latest

docker run -d --name NIOHServer --network ohnet \ -p 32776:8001 --shm-size=1g \ -e TZ=Asia/Shanghai \ -e ENABLE_SCHEDULER=true \ -e BANNER_USE_ENHANCED=true \ -e SELENIUM_REMOTE_URL=http://selenium:4444/wd/hub \ -e SELENIUM_USE_USER_DATA_DIR=false \ openharmony-server:latest

docker exec -it NIOHServer sh -lc "curl -s http://selenium:4444/status | grep -E '\"ready\"[[:space:]]*:[[:space:]]*true' || true"

docker stats --no-stream --format 'table {{.Name}}\t{{.CPUPerc}}\t{{.MemUsage}}' | egrep 'NIOHServer|selenium'

原来是换行问题。

1
2
3
4
5
6
7
8
9
root@hcss-ecs-2ad2:~# docker run -d --name selenium --network ohnet --shm-size=2g --restart unless-stopped -e SE_NODE_MAX_SESSIONS=1 -e SE_NODE_OVERRIDE_MAX_SESSIONS=true -e SE_SESSION_REQUEST_TIMEOUT=20 -e SE_NODE_SESSION_TIMEOUT=60 --cpus=0.6 selenium/standalone-chromium:latest
9deb70d7ce30970d46f7e09a94631b84ac2fd579baf90d13fea61634d8586115
root@hcss-ecs-2ad2:~# docker run -d --name NIOHServer --network ohnet -p 32776:8001 --shm-size=1g -e TZ=Asia/Shanghai -e ENABLE_SCHEDULER=true -e BANNER_USE_ENHANCED=true -e SELENIUM_REMOTE_URL=http://selenium:4444/wd/hub -e SELENIUM_USE_USER_DATA_DIR=false openharmony-server:latest
cb8c6a0b77d0fc1a6a9135218a0b830c43561e4d4d8e94fe54da449420e5c078
root@hcss-ecs-2ad2:~# docker exec -it NIOHServer sh -lc "curl -s http://selenium:4444/status | grep -E '\"ready\"[[:space:]]*:[[:space:]]*true' || true"
root@hcss-ecs-2ad2:~# docker stats --no-stream --format 'table {{.Name}}\t{{.CPUPerc}}\t{{.MemUsage}}' | egrep 'NIOHServer|selenium'
NIOHServer 0.43% 97MiB / 1.73GiB
selenium 8.41% 494.6MiB / 1.73GiB
root@hcss-ecs-2ad2:~#

现在看起来就是正常的了,我再去Docker分页去看看有没有什么变化。

10

o!我们可以看到,现在我们的WebDriver的Docker容器已经没有对外开放的端口了,它只能供我们服务器内部进行本地访问,这下就彻底断绝了被外部攻击的可能了(应该吧,这方面我确实了解不多)。

运行状态监测

日志状态确认

接下来我该做的就是通过日志和接口访问来确认一下我们的后端服务是否能正常的工作了。

1
2
3
4
5
6
7
8
9
10
11
12
13
14
15
16
17
18
19
20
2025-10-20 20:00:32 - services.enhanced_mobile_banner_crawler - INFO - 🔍 选择器 'img[class*='carousel']' 找到 0 个图片元素
2025-10-20 20:00:32 - services.enhanced_mobile_banner_crawler - INFO - 🔍 页面总共有 21 个img元素
2025-10-20 20:00:32 - services.enhanced_mobile_banner_crawler - INFO - ✅ 发现潜在banner图片: https://images.openharmony.cn/%E9%A6%96%E9%A1%B5/banner/20240411/4.1releas%E6%89%8B%E6%9C%BA.jpg
2025-10-20 20:00:33 - services.openharmony_news_crawler - INFO - 🔍 正在处理第 50/407 篇文章: 议程速递 | 第三届OpenHarmony技术大会——应用开发工程技术分论坛(10月12日)
2025-10-20 20:00:33 - services.enhanced_mobile_banner_crawler - INFO - ✅ 发现潜在banner图片: https://images.openharmony.cn/%E6%B4%BB%E5%8A%A8/%E5%88%9B%E6%96%B0%E8%B5%9B2023/20230831/%E4%B8%89%E6%96%B9%E5%BA%93%E7%A7%BB%E5%8A%A8%E7%AB%AF.png
2025-10-20 20:00:33 - services.enhanced_mobile_banner_crawler - INFO - ✅ 发现潜在banner图片: https://images.openharmony.cn/%E6%B4%BB%E5%8A%A8/%E5%A4%A7%E8%B5%9B20250812/%E7%AC%AC%E4%B8%89%E5%B1%8A%E5%BC%80%E6%BA%90%E9%B8%BF%E8%92%99%E5%88%9B%E6%96%B0%E5%BA%94%E7%94%A8%E6%8C%91%E6%88%98%E8%B5%9B-%20750%20350.jpg
2025-10-20 20:00:33 - services.enhanced_mobile_banner_crawler - INFO - ✅ 发现潜在banner图片: https://images.openharmony.cn/%E6%B4%BB%E5%8A%A8/%E6%8A%80%E6%9C%AF%E5%A4%A7%E4%BC%9A20250826/phone%20750x350.jpg
2025-10-20 20:00:33 - services.openharmony_news_crawler - INFO - ✅ 成功解析文章,共 2 个内容块
2025-10-20 20:00:33 - services.enhanced_mobile_banner_crawler - INFO - 🎯 JavaScript执行结果获取到 8 张图片
2025-10-20 20:00:33 - services.enhanced_mobile_banner_crawler - INFO - 🎉 Selenium方法获取到 4 张轮播图
2025-10-20 20:00:34 - services.enhanced_mobile_banner_crawler - INFO - 🔧 已关闭WebDriver
2025-10-20 20:00:34 - services.enhanced_mobile_banner_crawler - INFO - 🎉 总共获取到 4 张唯一的banner图片
2025-10-20 20:00:34 - core.scheduler - INFO - ✅ 使用增强版爬虫成功,获取 4 张图片
2025-10-20 20:00:34 - core.cache - INFO - 开始轮播图数据更新,状态设为准备中
2025-10-20 20:00:34 - core.cache - INFO - 轮播图服务状态更新: preparing
2025-10-20 20:00:34 - core.cache - INFO - 🎉 轮播图首次加载完成
2025-10-20 20:00:34 - core.cache - INFO - 轮播图数据更新完成,状态设为就绪
2025-10-20 20:00:34 - core.cache - INFO - 轮播图服务状态更新: ready
2025-10-20 20:00:34 - core.cache - INFO - 🖼️ 轮播图缓存更新成功,共 4 张图片,状态:READY
2025-10-20 20:00:34 - core.scheduler - INFO - ✅ 初始轮播图加载完成,共更新 4 张轮播图,状态已设为READY

浏览器接口请求测试

哦!可以看到通过日志我们已经可以顺利的获取到目标网站上的图片了,接下来就是通过接口来确认一下了。

1
2
3
4
5
6
7
8
9
10
11
12
13
http://113.47.8.204:32776/api/banner/mobile
{
"success": true,
"images": [
"https://images.openharmony.cn/%E9%A6%96%E9%A1%B5/banner/20240411/4.1releas%E6%89%8B%E6%9C%BA.jpg",
"https://images.openharmony.cn/%E6%B4%BB%E5%8A%A8/%E5%88%9B%E6%96%B0%E8%B5%9B2023/20230831/%E4%B8%89%E6%96%B9%E5%BA%93%E7%A7%BB%E5%8A%A8%E7%AB%AF.png",
"https://images.openharmony.cn/%E6%B4%BB%E5%8A%A8/%E5%A4%A7%E8%B5%9B20250812/%E7%AC%AC%E4%B8%89%E5%B1%8A%E5%BC%80%E6%BA%90%E9%B8%BF%E8%92%99%E5%88%9B%E6%96%B0%E5%BA%94%E7%94%A8%E6%8C%91%E6%88%98%E8%B5%9B-%20750%20350.jpg",
"https://images.openharmony.cn/%E6%B4%BB%E5%8A%A8/%E6%8A%80%E6%9C%AF%E5%A4%A7%E4%BC%9A20250826/phone%20750x350.jpg"
],
"total": 4,
"message": "获取手机版Banner图片成功(缓存),共 4 张",
"timestamp": "2025-10-20T20:13:01.825831"
}

o!浏览器的请求测试是成功的。但是我们现在依旧不能掉以轻心,之前我们还存在有手机上有时能顺利获取数据,有时候不行的情况。不过这个现象现在来看也能解释了。

这要从两方面来进行解释:

  1. 在客户端发起请求时,要是服务端的WebDriver容器恰好是被攻击的状态,CPU占用率拉到了200%,占满了我CPU的两个核心,那后续再接受到的请求就是会被Nginx放到消息队列去进行排队等待的,因为当前的计算资源已经被攻击的恶意请求所占满,后续的请求能够正常的请求到服务器,但是因为没有额外的空闲资源给它进行处理,所以我们需要在消息队列去进行等待,等到资源被释放之后,才能继续进行请求处理。
  2. 在客户端的开发过程中,我们所封装的axios请求工具设置了超时机制,之前是一秒钟,后来因为遇到了反复的请求超时问题,所以我就把超时问题向上调整到了3秒进行尝试,依旧是没有解决问题。现在来看,超时的原因就是因为请求在服务器端的等待时间过长,一直没有响应的接受,所以axios切断了链接,并返回了连接超时的异常信息。

真机请求测试

为了测试的直观和准确,我需要将当前真机上的应用卸载并重新安装,这样可以避免此前数据库中已经存储的新闻数据对测试造成干扰,同时也可以利用日志信息进行进一步的判断,确保请求是成功的。

我进行了多次测试,测试的结果大致相仿,但也不太稳定。

1
2
3
4
5
6
AxiosHttp:  AxiosReq Error{"code":2300028,"message":"Timeout was reached"} URL = /api/news/?all=true
NewsListAPI: {"code":2300028,"message":"Timeout was reached"}
StartPage:
AxiosHttp: AxiosReq Error{"code":2300028,"message":"Timeout was reached"} URL = /api/news/?all=true
NewsListAPI: {"code":2300028,"message":"Timeout was reached"}
NewsManager: 获取新闻失败,新闻数据或键值数据库为空。

总计安装卸载了5次,每一次都会出现新闻列表接口超时,但是轮播图接口正常的现象。现在我的怀疑是这样的,在本地测试的时候我的电脑利用自己的网卡和局域网不限流不限速的传输时很快的所以一瞬间就完成了传输。但是我的服务器对于单次请求的带宽占用是有严格限制的,会不会是因为这个限制导致整体的传输时长超越了我所设置的3秒?要是这样的话我先在浏览器上进行一次请求并进行一下计时,看看是不是这个原因。(这不得不让我联想到了计算机网络学的“分组转发”技术)

11

enm……14秒?这验证了我的想法但也让我感到了另一种无奈的感觉,我第一时间想到了利用分页加触底刷新的方式去进行优化,这样可以大量减少数据的传输量。现在先让我去请求几次进行测试吧。

23秒、15秒、14秒、15秒、13秒

这个接口的平均响应时长均在14秒左右,很慢,真的很慢。这个后面必须要优化,从客户端和后端双侧下手的话就是将数据分页触底加载,将数据存储到本地,减少后端接口的响应时长。当然我还有一个想法就是把接口做成流式接口。

对于今天来说我就先将超时时间拉长到20秒吧。如果这样能够保障最低限度的实现的话,那就算是正式完成NowInOpenHarmony的MVP版本上线了。

1
2
3
4
5
6
7
8
/**
* axios请求实例
* 配置基地址和请求超时时间
*/
export const axiosInstance = axios.create({
baseURL: SERVE_BASE_ADDRESS,
timeout: 200000
})

在新的一次从新安装的过程中居然出现了从来没有出现过的闪退现象,不管怎样先让我把日志保留下来。

1
2
3
4
5
6
7
8
9
10
11
12
13
14
15
16
17
18
19
20
21
22
23
24
25
26
27
28
29
30
31
32
33
34
35
36
37
38
39
40
41
42
43
44
45
46
47
48
49
50
51
52
53
54
55
56
57
58
59
60
61
62
63
64
65
66
67
68
69
70
71
72
73
74
75
76
77
78
79
80
81
82
83
84
85
86
87
88
89
90
91
92
93
94
95
96
97
98
99
100
101
102
103
104
105
106
107
108
109
110
111
112
113
114
115
116
117
118
119
120
121
122
123
124
125
126
127
128
129
130
131
132
133
134
135
136
137
138
139
140
141
142
143
144
145
146
147
148
149
150
151
152
153
154
155
156
157
158
159
160
161
162
163
164
165
166
167
168
169
170
171
172
173
174
175
176
177
178
179
180
181
182
183
184
185
186
187
188
189
190
191
192
193
194
195
196
197
198
199
200
201
202
203
204
205
206
207
208
209
210
211
212
213
214
215
216
217
218
219
220
221
222
223
224
225
226
227
228
229
230
231
232
233
234
235
236
237
238
239
240
241
242
243
244
245
246
247
248
249
250
251
252
253
254
255
256
257
258
259
260
261
262
263
264
265
266
267
268
269
270
271
272
273
274
275
276
277
278
279
280
281
282
283
284
285
286
287
288
289
290
291
292
293
294
295
296
297
298
299
300
301
302
303
304
305
306
307
308
309
310
311
312
313
314
315
316
317
318
319
320
321
322
323
324
325
326
327
328
329
330
331
332
333
334
335
336
337
338
339
340
341
342
343
344
345
346
347
348
349
350
351
352
353
354
355
356
357
358
359
360
361
362
363
364
365
366
367
368
369
370
371
372
373
374
375
376
377
378
379
380
381
382
383
384
385
386
387
388
389
390
391
392
393
394
395
396
397
398
399
400
401
402
403
404
405
406
407
408
409
410
411
412
413
414
415
416
417
418
419
420
421
422
423
424
425
426
427
428
429
430
431
432
433
434
435
436
437
438
439
440
441
442
443
444
445
446
447
448
449
450
451
452
453
454
455
456
457
458
459
460
461
462
463
464
465
466
467
468
469
470
471
472
473
474
475
476
477
478
479
480
481
482
483
484
485
486
487
488
489
490
491
492
493
494
495
496
497
498
499
500
501
502
503
504
505
506
507
508
509
510
511
512
513
514
515
516
517
518
519
520
521
522
523
524
525
526
527
528
529
530
531
532
533
534
535
536
537
538
539
540
541
542
543
544
545
546
547
548
549
550
551
552
553
554
555
556
557
558
559
560
561
562
563
564
565
566
567
568
569
570
571
572
573
574
575
576
577
578
579
580
581
582
583
584
585
586
587
588
589
590
591
592
593
594
595
596
597
598
599
600
601
602
603
604
605
606
607
608
609
610
611
612
613
614
615
616
617
618
619
620
621
622
623
624
625
626
627
628
629
630
631
632
633
634
635
636
637
638
639
640
641
642
643
644
645
646
647
648
649
650
651
652
653
654
655
656
657
658
659
660
661
662
663
664
665
666
667
668
669
670
671
672
673
674
675
676
677
678
679
680
681
682
683
684
685
686
687
688
689
690
691
692
693
694
695
696
697
698
699
700
701
702
703
704
705
706
707
708
709
710
711
712
713
714
715
716
717
718
719
720
721
722
723
724
725
726
727
728
729
730
731
732
733
734
735
736
737
738
739
740
741
742
743
744
745
746
747
748
749
750
751
752
753
754
755
756
757
758
759
760
761
762
763
764
765
766
767
768
769
770
771
772
773
774
775
776
777
778
779
780
781
782
783
784
785
786
787
788
789
790
791
792
793
794
795
796
797
798
799
800
801
802
803
804
805
806
807
808
809
810
811
812
813
814
815
816
817
818
819
820
821
822
823
824
825
826
827
828
829
830
831
832
833
834
835
836
837
838
839
840
841
842
843
844
845
846
847
848
849
850
851
852
853
854
855
856
857
858
859
860
861
862
863
864
865
866
867
868
869
870
871
872
873
874
875
876
877
878
879
880
881
882
883
884
885
886
887
888
889
890
891
892
893
894
895
896
897
898
899
900
901
902
903
904
905
906
907
908
909
910
911
912
913
914
915
916
917
918
919
920
921
922
923
924
925
926
927
928
929
930
931
932
933
934
935
936
937
938
939
940
941
942
943
944
945
946
947
948
949
950
951
952
953
954
955
956
957
958
959
960
961
962
963
964
965
966
967
968
969
970
971
972
973
974
975
976
977
978
979
980
981
982
983
984
985
986
987
988
989
990
991
992
993
994
995
996
997
998
999
1000
1001
1002
1003
1004
1005
1006
1007
1008
1009
1010
1011
1012
1013
1014
1015
1016
1017
1018
1019
1020
1021
1022
1023
1024
1025
1026
1027
1028
1029
1030
1031
1032
1033
1034
1035
1036
1037
1038
1039
1040
1041
1042
1043
1044
1045
1046
1047
1048
1049
1050
1051
1052
1053
1054
1055
1056
1057
1058
1059
1060
1061
1062
1063
1064
1065
1066
1067
1068
1069
1070
1071
1072
1073
1074
1075
1076
1077
1078
1079
1080
1081
1082
1083
1084
1085
1086
1087
1088
1089
1090
1091
1092
1093
1094
1095
1096
1097
1098
1099
1100
1101
1102
1103
1104
1105
1106
1107
1108
1109
1110
1111
1112
1113
1114
1115
1116
1117
1118
1119
1120
1121
1122
1123
1124
1125
1126
1127
1128
1129
1130
1131
1132
1133
1134
1135
1136
1137
1138
1139
1140
1141
1142
1143
1144
1145
1146
1147
1148
1149
1150
1151
1152
1153
1154
1155
1156
1157
1158
1159
1160
1161
1162
1163
1164
1165
1166
1167
1168
1169
1170
1171
1172
1173
1174
1175
1176
1177
1178
1179
1180
1181
1182
1183
1184
1185
1186
1187
1188
1189
1190
1191
1192
1193
1194
1195
1196
1197
1198
1199
1200
1201
1202
1203
1204
1205
1206
1207
1208
1209
1210
1211
1212
1213
1214
1215
1216
1217
1218
1219
1220
1221
1222
1223
1224
1225
1226
1227
1228
1229
1230
1231
1232
1233
1234
1235
1236
1237
1238
1239
1240
1241
1242
1243
1244
1245
1246
1247
1248
1249
1250
1251
1252
1253
1254
1255
1256
1257
1258
1259
1260
1261
1262
1263
1264
1265
1266
1267
1268
1269
1270
1271
1272
1273
1274
1275
1276
1277
1278
1279
1280
1281
1282
1283
1284
1285
1286
1287
1288
1289
1290
1291
1292
1293
1294
1295
1296
1297
1298
1299
1300
1301
1302
1303
1304
1305
1306
1307
1308
1309
1310
1311
1312
1313
1314
1315
1316
1317
1318
1319
1320
1321
1322
1323
1324
1325
1326
1327
1328
1329
1330
1331
1332
1333
1334
1335
1336
1337
1338
1339
1340
1341
1342
1343
1344
1345
1346
1347
1348
1349
1350
1351
1352
1353
1354
1355
1356
1357
1358
1359
1360
1361
1362
1363
1364
1365
1366
1367
1368
1369
1370
1371
1372
1373
1374
1375
1376
1377
1378
1379
1380
1381
1382
1383
1384
1385
1386
1387
1388
1389
1390
1391
1392
1393
1394
1395
1396
1397
1398
1399
1400
1401
1402
1403
1404
1405
1406
1407
1408
1409
1410
1411
1412
1413
1414
1415
1416
1417
1418
1419
1420
1421
1422
1423
1424
1425
1426
1427
1428
1429
1430
1431
1432
1433
1434
1435
1436
1437
1438
1439
1440
1441
1442
1443
1444
1445
1446
1447
1448
1449
1450
1451
1452
1453
1454
1455
1456
1457
1458
1459
1460
1461
1462
1463
1464
1465
1466
1467
1468
1469
1470
1471
1472
1473
1474
1475
1476
1477
1478
1479
1480
1481
1482
1483
1484
1485
1486
1487
1488
1489
1490
1491
1492
1493
1494
1495
1496
1497
1498
1499
1500
1501
1502
1503
1504
1505
1506
1507
1508
1509
1510
1511
1512
1513
1514
1515
1516
1517
1518
1519
1520
1521
1522
1523
1524
1525
1526
1527
1528
1529
1530
1531
1532
1533
1534
1535
1536
1537
1538
1539
1540
1541
1542
1543
1544
1545
1546
1547
1548
1549
1550
1551
1552
1553
1554
1555
1556
1557
1558
1559
1560
1561
1562
1563
1564
1565
1566
1567
1568
1569
1570
1571
1572
1573
1574
1575
1576
1577
1578
1579
1580
1581
1582
1583
1584
1585
1586
1587
1588
1589
1590
1591
1592
1593
1594
1595
1596
1597
1598
1599
1600
1601
1602
1603
1604
1605
1606
1607
1608
1609
1610
1611
1612
1613
1614
1615
1616
1617
1618
1619
1620
1621
1622
1623
1624
1625
1626
1627
1628
1629
1630
1631
1632
1633
1634
1635
1636
1637
1638
1639
1640
1641
1642
1643
1644
1645
1646
1647
1648
1649
1650
1651
1652
1653
1654
1655
1656
1657
1658
1659
1660
1661
1662
1663
1664
1665
1666
1667
1668
1669
1670
1671
1672
1673
1674
1675
1676
1677
1678
1679
1680
1681
1682
1683
1684
1685
1686
1687
1688
1689
1690
1691
1692
1693
1694
1695
1696
1697
1698
1699
1700
1701
1702
1703
1704
1705
1706
1707
1708
1709
1710
1711
1712
1713
1714
1715
1716
1717
1718
1719
1720
1721
1722
1723
1724
1725
1726
1727
1728
1729
1730
1731
1732
1733
1734
1735
1736
1737
1738
1739
1740
1741
1742
1743
1744
1745
1746
1747
1748
1749
1750
1751
1752
1753
1754
1755
1756
1757
1758
1759
1760
1761
1762
1763
1764
1765
1766
1767
1768
1769
1770
1771
1772
1773
1774
1775
1776
1777
1778
1779
1780
1781
1782
1783
1784
1785
1786
1787
1788
1789
1790
1791
1792
1793
1794
1795
1796
1797
1798
1799
1800
1801
1802
1803
1804
1805
1806
1807
1808
1809
1810
1811
1812
1813
1814
1815
1816
1817
1818
1819
1820
1821
1822
1823
1824
1825
1826
1827
1828
1829
1830
1831
1832
1833
1834
1835
1836
1837
1838
1839
1840
1841
1842
1843
1844
1845
1846
1847
1848
1849
1850
1851
1852
1853
1854
1855
1856
1857
1858
1859
1860
1861
1862
1863
1864
1865
1866
1867
1868
1869
1870
1871
1872
1873
1874
1875
1876
1877
1878
1879
1880
1881
1882
1883
1884
1885
1886
1887
1888
1889
1890
1891
1892
1893
1894
1895
1896
1897
1898
1899
1900
1901
1902
1903
1904
1905
1906
1907
1908
1909
1910
1911
1912
1913
1914
1915
1916
1917
1918
1919
1920
1921
1922
1923
1924
1925
1926
1927
1928
1929
1930
1931
1932
1933
1934
1935
1936
1937
1938
1939
1940
1941
1942
1943
1944
1945
1946
1947
1948
1949
1950
1951
1952
1953
1954
1955
1956
1957
1958
1959
1960
1961
1962
1963
1964
1965
1966
1967
1968
1969
1970
1971
1972
1973
1974
1975
1976
1977
1978
1979
1980
1981
1982
1983
1984
1985
1986
1987
1988
1989
1990
1991
1992
1993
1994
1995
1996
1997
1998
1999
2000
2001
2002
2003
2004
2005
2006
2007
2008
2009
2010
2011
2012
2013
2014
2015
2016
2017
2018
2019
2020
2021
2022
2023
2024
2025
2026
2027
2028
2029
2030
2031
2032
2033
2034
2035
2036
2037
2038
2039
2040
2041
2042
2043
2044
2045
2046
2047
2048
2049
2050
2051
2052
2053
2054
2055
2056
2057
2058
2059
2060
2061
2062
2063
2064
2065
2066
2067
2068
2069
2070
2071
2072
2073
2074
2075
2076
2077
2078
2079
2080
2081
2082
2083
2084
2085
2086
2087
2088
2089
2090
2091
2092
2093
2094
2095
2096
2097
2098
2099
2100
2101
2102
2103
2104
2105
2106
2107
2108
2109
2110
2111
2112
2113
2114
2115
2116
2117
2118
2119
2120
2121
2122
2123
2124
2125
2126
2127
2128
2129
2130
2131
2132
2133
2134
2135
2136
2137
2138
2139
2140
2141
2142
2143
2144
2145
2146
2147
2148
2149
2150
2151
2152
2153
2154
2155
2156
2157
2158
2159
2160
2161
2162
2163
2164
2165
2166
2167
2168
2169
2170
2171
2172
2173
2174
2175
2176
2177
2178
2179
2180
2181
2182
2183
2184
2185
2186
2187
2188
2189
2190
2191
2192
2193
2194
2195
2196
2197
2198
2199
2200
2201
2202
2203
2204
2205
2206
2207
2208
2209
2210
2211
2212
2213
2214
2215
2216
2217
2218
2219
2220
2221
2222
2223
2224
2225
2226
2227
2228
2229
2230
2231
2232
2233
2234
2235
2236
2237
2238
2239
2240
2241
2242
2243
2244
2245
2246
2247
2248
2249
2250
2251
2252
2253
2254
2255
2256
2257
2258
2259
2260
2261
2262
2263
2264
2265
2266
2267
2268
2269
2270
2271
2272
2273
2274
2275
2276
2277
2278
2279
2280
2281
2282
2283
2284
2285
2286
2287
2288
2289
2290
2291
2292
2293
2294
2295
2296
2297
2298
2299
2300
2301
2302
2303
2304
2305
2306
2307
2308
2309
2310
2311
2312
2313
2314
2315
2316
2317
2318
2319
2320
2321
2322
2323
2324
2325
2326
2327
2328
2329
2330
2331
2332
2333
2334
2335
2336
2337
2338
2339
2340
2341
2342
2343
2344
2345
2346
2347
2348
2349
2350
2351
2352
2353
2354
2355
2356
2357
2358
2359
2360
2361
2362
2363
2364
2365
2366
2367
2368
2369
2370
2371
2372
2373
2374
2375
2376
2377
2378
2379
2380
2381
2382
2383
2384
2385
2386
2387
2388
2389
2390
2391
2392
2393
2394
2395
2396
2397
2398
2399
2400
2401
2402
2403
2404
2405
2406
2407
2408
2409
2410
2411
2412
2413
2414
2415
2416
2417
2418
2419
2420
2421
2422
2423
2424
2425
2426
2427
2428
2429
2430
2431
2432
2433
2434
2435
2436
2437
2438
2439
2440
2441
2442
2443
2444
2445
2446
2447
2448
2449
2450
2451
2452
2453
2454
2455
2456
2457
2458
2459
2460
2461
2462
2463
2464
2465
2466
2467
2468
2469
2470
2471
2472
2473
2474
2475
2476
2477
2478
2479
2480
2481
2482
2483
2484
2485
2486
2487
2488
2489
2490
2491
2492
2493
2494
2495
2496
2497
2498
2499
2500
2501
2502
2503
2504
2505
2506
2507
2508
2509
2510
2511
2512
2513
2514
2515
2516
2517
2518
2519
2520
2521
2522
2523
2524
2525
2526
2527
2528
2529
2530
2531
2532
2533
2534
2535
2536
2537
2538
2539
2540
2541
2542
2543
2544
2545
2546
2547
2548
2549
2550
2551
2552
2553
2554
2555
2556
2557
2558
2559
2560
2561
2562
2563
2564
2565
2566
2567
2568
2569
2570
2571
2572
2573
2574
2575
2576
2577
2578
2579
2580
2581
2582
2583
2584
2585
2586
2587
2588
2589
2590
2591
2592
2593
2594
2595
2596
2597
2598
2599
2600
2601
2602
2603
2604
2605
2606
2607
2608
2609
2610
2611
2612
2613
2614
2615
2616
2617
2618
2619
2620
2621
2622
2623
2624
2625
2626
2627
2628
2629
2630
2631
2632
2633
2634
2635
2636
2637
2638
2639
2640
2641
2642
2643
2644
2645
2646
2647
2648
2649
2650
2651
2652
2653
2654
2655
2656
2657
2658
2659
2660
2661
2662
2663
2664
2665
2666
2667
2668
2669
2670
2671
2672
2673
2674
2675
2676
2677
2678
2679
2680
2681
2682
2683
2684
2685
2686
2687
2688
2689
2690
2691
2692
2693
2694
2695
2696
2697
2698
2699
2700
2701
2702
2703
2704
2705
2706
2707
2708
2709
2710
2711
2712
2713
2714
2715
2716
2717
2718
2719
2720
2721
2722
2723
2724
2725
2726
2727
2728
2729
2730
2731
2732
2733
2734
2735
2736
2737
2738
2739
2740
2741
2742
2743
2744
2745
2746
2747
2748
2749
2750
2751
2752
2753
2754
2755
2756
2757
2758
2759
2760
2761
2762
2763
2764
2765
2766
2767
2768
2769
2770
2771
2772
2773
2774
2775
2776
2777
2778
2779
2780
2781
2782
2783
2784
2785
2786
2787
2788
2789
2790
2791
2792
2793
2794
2795
2796
2797
2798
2799
2800
2801
2802
2803
2804
2805
2806
2807
2808
2809
2810
2811
2812
2813
2814
2815
2816
2817
2818
2819
2820
2821
2822
2823
2824
2825
2826
2827
2828
2829
2830
2831
2832
2833
2834
2835
2836
2837
2838
2839
2840
2841
2842
2843
2844
2845
2846
2847
2848
2849
2850
2851
2852
2853
2854
2855
2856
2857
2858
2859
2860
2861
2862
2863
2864
2865
2866
2867
2868
2869
2870
2871
2872
2873
2874
2875
2876
2877
2878
2879
2880
2881
2882
2883
2884
2885
2886
2887
2888
2889
2890
2891
2892
2893
2894
2895
2896
2897
2898
2899
2900
2901
2902
2903
2904
2905
2906
2907
2908
2909
2910
2911
2912
2913
2914
2915
2916
2917
2918
2919
2920
2921
2922
2923
2924
2925
2926
2927
2928
2929
2930
2931
2932
2933
2934
2935
2936
2937
2938
2939
2940
2941
2942
2943
2944
2945
2946
2947
2948
2949
2950
2951
2952
2953
2954
2955
2956
2957
2958
2959
2960
2961
2962
2963
2964
2965
2966
2967
2968
2969
2970
2971
2972
2973
2974
2975
2976
2977
2978
2979
2980
2981
2982
2983
2984
2985
2986
2987
2988
2989
2990
2991
2992
2993
2994
2995
2996
2997
2998
2999
3000
3001
3002
3003
3004
3005
3006
3007
3008
3009
3010
3011
3012
3013
3014
3015
3016
3017
3018
3019
3020
3021
3022
3023
3024
3025
3026
3027
3028
3029
3030
3031
3032
3033
3034
3035
3036
3037
3038
3039
3040
3041
3042
3043
3044
3045
3046
3047
3048
3049
3050
3051
3052
3053
3054
3055
3056
3057
3058
3059
3060
3061
3062
3063
3064
3065
3066
3067
3068
3069
3070
3071
3072
3073
3074
3075
3076
3077
3078
3079
3080
3081
3082
3083
3084
3085
3086
3087
3088
3089
3090
3091
3092
3093
3094
3095
3096
3097
3098
3099
3100
3101
3102
3103
3104
3105
3106
3107
3108
3109
3110
3111
3112
3113
3114
3115
3116
3117
3118
3119
3120
3121
3122
3123
3124
3125
3126
3127
3128
3129
3130
3131
3132
3133
3134
3135
3136
3137
3138
3139
3140
3141
3142
3143
3144
3145
3146
3147
3148
3149
3150
3151
3152
3153
3154
3155
3156
3157
3158
3159
3160
3161
3162
3163
3164
3165
3166
3167
3168
3169
3170
3171
3172
3173
3174
3175
3176
3177
3178
3179
3180
3181
3182
3183
3184
3185
3186
3187
3188
3189
3190
3191
3192
3193
3194
3195
3196
3197
3198
3199
3200
3201
3202
3203
3204
3205
3206
3207
3208
3209
3210
3211
3212
3213
3214
3215
3216
3217
3218
3219
3220
3221
3222
3223
3224
3225
3226
3227
3228
3229
3230
3231
3232
3233
3234
3235
3236
3237
3238
3239
3240
3241
3242
3243
3244
3245
3246
3247
3248
3249
3250
3251
3252
3253
3254
3255
3256
3257
3258
3259
3260
3261
3262
3263
3264
3265
3266
3267
3268
3269
3270
3271
3272
3273
3274
3275
3276
3277
3278
3279
3280
3281
3282
3283
3284
3285
3286
3287
3288
3289
3290
3291
3292
3293
3294
3295
3296
3297
3298
3299
3300
3301
3302
3303
3304
3305
3306
3307
3308
3309
3310
3311
3312
3313
3314
3315
3316
3317
3318
3319
3320
3321
3322
3323
3324
3325
3326
3327
3328
3329
3330
3331
3332
3333
3334
3335
3336
3337
3338
3339
3340
3341
3342
3343
3344
3345
3346
3347
3348
3349
3350
3351
3352
3353
3354
3355
3356
3357
3358
3359
3360
3361
3362
3363
3364
3365
3366
3367
3368
3369
3370
3371
3372
3373
3374
3375
3376
3377
3378
3379
3380
3381
3382
3383
3384
3385
3386
3387
3388
3389
3390
3391
3392
3393
3394
3395
3396
3397
3398
3399
3400
3401
3402
3403
3404
3405
3406
3407
3408
3409
3410
3411
3412
3413
3414
3415
3416
3417
3418
3419
3420
3421
3422
3423
3424
3425
3426
3427
3428
3429
3430
3431
3432
3433
3434
3435
3436
3437
3438
3439
3440
3441
3442
3443
3444
3445
3446
3447
3448
3449
3450
3451
3452
3453
3454
3455
3456
3457
3458
3459
3460
3461
3462
3463
3464
3465
3466
3467
3468
3469
3470
3471
3472
3473
3474
3475
3476
3477
3478
3479
3480
3481
3482
3483
3484
3485
3486
3487
3488
3489
3490
3491
3492
3493
3494
3495
3496
3497
3498
3499
3500
3501
3502
3503
3504
3505
3506
3507
3508
3509
3510
3511
3512
3513
3514
3515
3516
3517
3518
3519
3520
3521
3522
3523
3524
3525
3526
3527
3528
3529
3530
3531
3532
3533
3534
3535
3536
3537
3538
3539
3540
3541
3542
3543
3544
3545
3546
3547
3548
3549
3550
3551
3552
3553
3554
3555
3556
3557
3558
3559
3560
3561
3562
3563
3564
3565
3566
3567
3568
3569
3570
3571
3572
3573
3574
3575
3576
3577
3578
3579
3580
3581
3582
3583
3584
3585
3586
3587
3588
3589
3590
3591
3592
3593
3594
3595
3596
3597
3598
3599
3600
3601
3602
3603
3604
3605
3606
3607
3608
3609
3610
3611
3612
3613
3614
3615
3616
3617
3618
3619
3620
3621
3622
3623
3624
3625
3626
3627
3628
3629
3630
3631
3632
3633
3634
3635
3636
3637
3638
3639
3640
3641
3642
3643
3644
3645
3646
3647
3648
3649
3650
3651
3652
3653
3654
3655
3656
3657
3658
3659
3660
3661
3662
3663
3664
3665
3666
3667
3668
3669
3670
3671
3672
3673
3674
3675
3676
3677
3678
3679
3680
3681
3682
3683
3684
3685
3686
3687
3688
3689
3690
3691
3692
3693
3694
3695
3696
3697
3698
3699
3700
3701
3702
3703
3704
3705
3706
3707
3708
3709
3710
3711
3712
3713
3714
3715
3716
3717
3718
3719
3720
3721
3722
3723
3724
3725
3726
3727
3728
3729
3730
3731
3732
3733
3734
3735
3736
3737
3738
3739
3740
3741
3742
3743
3744
3745
3746
3747
3748
3749
3750
3751
3752
3753
3754
3755
3756
3757
3758
3759
3760
3761
3762
3763
3764
3765
3766
3767
3768
3769
3770
3771
3772
3773
3774
3775
3776
3777
3778
3779
3780
3781
3782
3783
3784
3785
3786
3787
3788
3789
3790
3791
3792
3793
3794
3795
3796
3797
3798
3799
3800
3801
3802
3803
3804
3805
3806
3807
3808
3809
3810
3811
3812
3813
3814
3815
3816
3817
3818
3819
3820
3821
3822
3823
3824
3825
3826
3827
3828
3829
3830
3831
3832
3833
3834
3835
3836
3837
3838
3839
3840
3841
3842
3843
3844
3845
3846
3847
3848
3849
3850
3851
3852
3853
3854
3855
3856
3857
3858
3859
3860
3861
3862
3863
3864
3865
3866
3867
3868
3869
3870
3871
3872
3873
3874
3875
3876
3877
3878
3879
3880
3881
3882
3883
3884
3885
3886
3887
3888
3889
3890
3891
3892
3893
3894
3895
3896
3897
3898
3899
3900
3901
3902
3903
3904
3905
3906
3907
3908
3909
3910
3911
3912
3913
3914
3915
3916
3917
3918
3919
3920
3921
3922
3923
3924
3925
3926
3927
3928
3929
3930
3931
3932
3933
3934
3935
3936
3937
3938
3939
3940
3941
3942
3943
3944
3945
3946
3947
3948
3949
3950
3951
3952
3953
3954
3955
3956
3957
3958
3959
3960
3961
3962
3963
3964
3965
3966
3967
3968
3969
3970
3971
3972
3973
3974
3975
3976
3977
3978
3979
3980
3981
3982
3983
3984
3985
3986
3987
3988
3989
3990
3991
3992
3993
3994
3995
3996
3997
3998
3999
4000
4001
4002
4003
4004
4005
4006
4007
4008
4009
4010
4011
4012
4013
4014
4015
4016
4017
4018
4019
4020
4021
4022
4023
4024
4025
4026
4027
4028
4029
4030
4031
4032
4033
4034
4035
4036
4037
4038
4039
4040
4041
4042
4043
4044
4045
4046
4047
4048
4049
4050
4051
4052
4053
4054
4055
4056
4057
4058
4059
4060
4061
4062
4063
4064
4065
4066
4067
4068
4069
4070
4071
4072
4073
4074
4075
4076
4077
4078
4079
4080
4081
4082
4083
4084
4085
4086
4087
4088
4089
4090
4091
4092
4093
4094
4095
4096
4097
4098
4099
4100
4101
4102
4103
4104
4105
4106
4107
4108
4109
4110
4111
4112
4113
4114
4115
4116
4117
4118
4119
4120
4121
4122
4123
4124
4125
4126
4127
4128
4129
4130
4131
4132
4133
4134
4135
4136
4137
4138
4139
4140
4141
4142
4143
4144
4145
4146
4147
4148
4149
4150
4151
4152
4153
4154
4155
4156
4157
4158
4159
4160
4161
4162
4163
4164
4165
4166
4167
4168
4169
4170
4171
4172
4173
4174
4175
4176
4177
4178
4179
4180
4181
4182
4183
4184
4185
4186
4187
4188
4189
4190
4191
4192
4193
4194
4195
4196
4197
4198
4199
4200
4201
4202
4203
4204
4205
4206
4207
4208
4209
4210
4211
4212
4213
4214
4215
4216
4217
4218
4219
4220
4221
4222
4223
4224
4225
4226
4227
4228
4229
4230
4231
4232
4233
4234
4235
4236
4237
4238
4239
4240
4241
4242
4243
4244
4245
4246
4247
4248
4249
4250
4251
4252
4253
4254
4255
4256
4257
4258
4259
4260
4261
4262
4263
4264
4265
4266
4267
4268
4269
4270
4271
4272
4273
4274
4275
4276
4277
4278
4279
4280
4281
4282
4283
4284
4285
4286
4287
4288
4289
4290
4291
4292
4293
4294
4295
4296
4297
4298
4299
4300
4301
4302
4303
4304
4305
4306
4307
4308
4309
4310
4311
4312
4313
4314
4315
4316
4317
4318
4319
4320
4321
4322
4323
4324
4325
4326
4327
4328
4329
4330
4331
4332
4333
4334
4335
4336
4337
4338
4339
4340
4341
4342
4343
4344
4345
4346
4347
4348
4349
4350
4351
4352
4353
4354
4355
4356
4357
4358
4359
4360
4361
4362
4363
4364
4365
4366
4367
4368
4369
4370
4371
4372
4373
4374
4375
4376
4377
4378
4379
4380
4381
4382
4383
4384
4385
4386
4387
4388
4389
4390
4391
4392
4393
4394
4395
4396
4397
4398
4399
4400
4401
4402
4403
4404
4405
4406
4407
4408
4409
4410
4411
4412
4413
4414
4415
4416
4417
4418
4419
4420
4421
4422
4423
4424
4425
4426
4427
4428
4429
4430
4431
4432
4433
4434
4435
4436
4437
4438
4439
4440
4441
4442
4443
4444
4445
4446
4447
4448
4449
4450
4451
4452
4453
4454
4455
4456
4457
4458
4459
4460
4461
4462
4463
4464
4465
4466
4467
4468
4469
4470
4471
4472
4473
4474
4475
4476
4477
4478
4479
4480
4481
4482
4483
4484
4485
4486
4487
4488
4489
4490
4491
4492
4493
4494
4495
4496
4497
4498
4499
4500
4501
4502
4503
4504
4505
4506
4507
4508
4509
4510
4511
4512
4513
4514
4515
4516
4517
4518
4519
4520
4521
4522
4523
4524
4525
4526
4527
4528
4529
4530
4531
4532
4533
4534
4535
4536
4537
4538
4539
4540
4541
4542
4543
4544
4545
4546
4547
4548
4549
4550
4551
4552
4553
4554
4555
4556
4557
4558
4559
4560
4561
4562
4563
4564
4565
4566
4567
4568
4569
4570
4571
4572
4573
4574
4575
4576
4577
4578
4579
4580
4581
4582
4583
4584
4585
4586
4587
4588
4589
4590
4591
4592
4593
4594
4595
4596
4597
4598
4599
4600
4601
4602
4603
4604
4605
4606
4607
4608
4609
4610
4611
4612
4613
4614
4615
4616
4617
4618
4619
4620
4621
4622
4623
4624
4625
4626
4627
4628
4629
4630
4631
4632
4633
4634
4635
4636
4637
4638
4639
4640
4641
4642
4643
4644
4645
4646
4647
4648
4649
4650
4651
4652
4653
4654
4655
4656
4657
4658
4659
4660
4661
4662
4663
4664
4665
4666
4667
4668
4669
4670
4671
4672
4673
4674
4675
4676
4677
4678
4679
4680
4681
4682
4683
4684
4685
4686
4687
4688
4689
4690
4691
4692
4693
4694
4695
4696
4697
4698
4699
4700
4701
4702
4703
4704
4705
4706
4707
4708
4709
4710
4711
4712
4713
4714
4715
4716
4717
4718
4719
4720
4721
4722
4723
4724
4725
4726
4727
4728
4729
4730
4731
4732
4733
4734
4735
4736
4737
4738
4739
4740
4741
4742
4743
4744
4745
4746
4747
4748
4749
4750
4751
4752
4753
4754
4755
4756
4757
4758
4759
4760
4761
4762
4763
4764
4765
4766
4767
4768
4769
4770
4771
4772
4773
4774
4775
4776
4777
4778
4779
4780
4781
4782
4783
4784
4785
4786
4787
4788
4789
4790
4791
4792
4793
4794
4795
4796
4797
4798
4799
4800
4801
4802
4803
4804
4805
4806
4807
4808
4809
4810
4811
4812
4813
4814
4815
4816
4817
4818
4819
4820
4821
4822
4823
4824
4825
4826
4827
4828
4829
4830
4831
4832
4833
4834
4835
4836
4837
4838
4839
4840
4841
4842
4843
4844
4845
4846
4847
4848
4849
4850
4851
4852
4853
4854
4855
4856
4857
4858
4859
4860
4861
4862
4863
4864
4865
4866
4867
4868
4869
4870
4871
4872
4873
4874
4875
4876
4877
4878
4879
4880
4881
4882
4883
4884
4885
4886
4887
4888
4889
4890
4891
4892
4893
4894
4895
4896
4897
4898
4899
4900
4901
4902
4903
4904
4905
4906
4907
4908
4909
4910
4911
4912
4913
4914
4915
4916
4917
4918
4919
4920
4921
4922
4923
4924
4925
4926
4927
4928
4929
4930
4931
4932
4933
4934
4935
4936
4937
4938
4939
4940
4941
4942
4943
4944
4945
4946
4947
4948
4949
4950
4951
4952
4953
4954
4955
4956
4957
4958
4959
4960
4961
4962
4963
4964
4965
4966
4967
4968
4969
4970
4971
4972
4973
4974
4975
4976
4977
4978
4979
4980
4981
4982
4983
4984
4985
4986
4987
4988
4989
4990
4991
4992
4993
4994
4995
4996
4997
4998
4999
5000
5001
5002
5003
5004
5005
5006
5007
5008
5009
5010
5011
5012
5013
5014
5015
5016
5017
5018
5019
5020
5021
5022
5023
5024
5025
5026
5027
5028
5029
5030
5031
5032
5033
5034
5035
5036
5037
5038
5039
5040
5041
5042
5043
5044
5045
5046
5047
5048
5049
5050
5051
5052
5053
5054
5055
5056
5057
5058
5059
5060
5061
5062
5063
5064
5065
5066
5067
5068
5069
5070
5071
5072
5073
5074
5075
5076
5077
5078
5079
5080
5081
5082
5083
5084
5085
5086
5087
5088
5089
5090
5091
5092
5093
5094
5095
5096
5097
5098
5099
5100
5101
5102
5103
5104
5105
5106
5107
5108
5109
5110
5111
5112
5113
5114
5115
5116
5117
5118
5119
5120
5121
5122
5123
5124
5125
5126
5127
5128
5129
5130
5131
5132
5133
5134
5135
5136
5137
5138
5139
5140
5141
5142
5143
5144
5145
5146
5147
5148
5149
5150
5151
5152
5153
5154
5155
5156
5157
5158
5159
5160
5161
5162
5163
5164
Device info:HUAWEI Pura X 典藏版
Build info:VDE-AL10 6.0.0.107(SP5C00E107R5P4)
Fingerprint:574801235d1243055b78cd504c8843ca4a30a05dde69b2a3bacfe172552b44b0
Module name:com.xbxyftx.NowInOpenHarmony
Version:1.0.0
VersionCode:1000000
PreInstalled:No
Foreground:Yes
Page switch history:
21:45:36.429 :enters foreground
Timestamp:2025-10-20 21:45:36.618
Pid:18665
Uid:20020052
Process name:com.xbxyftx.NowInOpenHarmony
Process life time:1s
Process Memory(kB): 174276(Rss)
Device Memory(kB): Total 16034176, Free 263628, Available 5043200
Reason:Signal:SIGSEGV(SEGV_MAPERR)@0x0000005be6850460
LastFatalMessage:OHOS.NetMgrEnhanced.INetworkHandoverListener
Fault thread info:
Tid:18694, Name:OS_IPC_0_18694
#00 pc 000000000006f354 /system/lib64/chipset-sdk-sp/libipc_single.z.so(OHOS::BinderInvoker::ProcDeferredDecRefs()+416)(42e92dbb9ffc10d3014c54385fe0dffa)
#01 pc 0000000000071ef8 /system/lib64/chipset-sdk-sp/libipc_single.z.so(OHOS::BinderInvoker::StartWorkLoop()+272)(42e92dbb9ffc10d3014c54385fe0dffa)
#02 pc 0000000000074584 /system/lib64/chipset-sdk-sp/libipc_single.z.so(OHOS::BinderInvoker::JoinThread(bool)+84)(42e92dbb9ffc10d3014c54385fe0dffa)
#03 pc 0000000000069648 /system/lib64/chipset-sdk-sp/libipc_single.z.so(OHOS::IPCWorkThread::ThreadHandler(void*)+1084)(42e92dbb9ffc10d3014c54385fe0dffa)
#04 pc 00000000001d0a2c /system/lib/ld-musl-aarch64.so.1(start+240)(52299a28d60f0bb4073bd788bc023a3a)
Registers:
x0:0000000000000000 x1:0000005ace633000 x2:000000000000002c x3:000000000000ffff
x4:0000005acb3bb0ec x5:0000007f61b8947c x6:74654e2e534f484f x7:6e61686e4572674d
x8:0000005acbaf8d00 x9:0000005be6850480 x10:0000000000000003 x11:6b726f7774654e49
x12:7265766f646e6148 x13:72656e657473694c x14:0000000000000001 x15:0000000000000000
x16:0000005a2e78c830 x17:0000005a2d2fe7b0 x18:000000000000000a x19:0000005ace633000
x20:0000005ace6331a0 x21:0000005a2da7bf00 x22:0000005aafc20d7a x23:0000005aafc08082
x24:0000005aafc20b79 x25:0000000000000000 x26:0000000000000000 x27:0000007f600df711
x28:0000005aca9a6868 x29:0000007f600df740
lr:0000005aafc6f344 sp:0000007f600df700 pc:0000005aafc6f354
pstate:0000000080001000 esr:0000000092000007
Other thread info:
Tid:18665, Name:owInOpenHarmony
#00 pc 000000000016a638 /system/lib/ld-musl-aarch64.so.1(epoll_wait+84)(52299a28d60f0bb4073bd788bc023a3a)
#01 pc 000000000001a02c /system/lib64/chipset-sdk-sp/libeventhandler.z.so(OHOS::AppExecFwk::EventQueueBase::GetEvent()+2312)(0732ad1b06084c348684b1fce0ed2df6)
#02 pc 0000000000016f54 /system/lib64/chipset-sdk-sp/libeventhandler.z.so(OHOS::AppExecFwk::(anonymous namespace)::EventRunnerImpl::Run()+676)(0732ad1b06084c348684b1fce0ed2df6)
#03 pc 000000000003e160 /system/lib64/chipset-sdk-sp/libeventhandler.z.so(OHOS::AppExecFwk::EventRunner::Run()+396)(0732ad1b06084c348684b1fce0ed2df6)
#04 pc 00000000000ae1e4 /system/lib64/platformsdk/libappkit_native.z.so(OHOS::AppExecFwk::MainThread::Start()+504)(9ce012abf2ae2dd9a9a71c1aec768b23)
#05 pc 0000000000005904 /system/lib64/appspawn/appspawn/libappspawn_ace.z.so(RunChildProcessor(AppSpawnContent*, AppSpawnClient*)+720)(66486567c65a254ec99fba8e7f0347bd)
#06 pc 000000000000bde0 /system/bin/appspawn(AppSpawnChild+512)(23407fd0bb9aa946e38599adbabd76ad)
#07 pc 000000000001721c /system/bin/appspawn(ProcessSpawnReqMsg+3764)(23407fd0bb9aa946e38599adbabd76ad)
#08 pc 0000000000014008 /system/bin/appspawn(OnReceiveRequest+712)(23407fd0bb9aa946e38599adbabd76ad)
#09 pc 0000000000017978 /system/lib64/chipset-sdk-sp/libbegetutil.z.so(HandleRecvMsg_+384)(b8f07514b9cf16be17228337aa0675e8)
#10 pc 0000000000017290 /system/lib64/chipset-sdk-sp/libbegetutil.z.so(HandleStreamEvent_+152)(b8f07514b9cf16be17228337aa0675e8)
#11 pc 0000000000014580 /system/lib64/chipset-sdk-sp/libbegetutil.z.so(ProcessEvent+380)(b8f07514b9cf16be17228337aa0675e8)
#12 pc 0000000000014010 /system/lib64/chipset-sdk-sp/libbegetutil.z.so(RunLoop_.llvm.242343089394205497+656)(b8f07514b9cf16be17228337aa0675e8)
#13 pc 0000000000011384 /system/bin/appspawn(AppSpawnRun+224)(23407fd0bb9aa946e38599adbabd76ad)
#14 pc 000000000000f138 /system/bin/appspawn(main+1040)(23407fd0bb9aa946e38599adbabd76ad)
#15 pc 00000000000a8a90 /system/lib/ld-musl-aarch64.so.1(libc_start_main_stage2+84)(52299a28d60f0bb4073bd788bc023a3a)
Tid:18695, Name:OS_IPC_1_18695
#00 pc 000000000018a588 /system/lib/ld-musl-aarch64.so.1(ioctl+164)(52299a28d60f0bb4073bd788bc023a3a)
#01 pc 000000000000ecd0 /system/lib64/chipset-sdk-sp/libipc_common.z.so(OHOS::BinderConnector::WriteBinder(unsigned long, void*)+124)(b79fdd2417d9579a3632cb307b02e4af)
#02 pc 0000000000071a84 /system/lib64/chipset-sdk-sp/libipc_single.z.so(OHOS::BinderInvoker::TransactWithDriver(bool)+284)(42e92dbb9ffc10d3014c54385fe0dffa)
#03 pc 0000000000071e4c /system/lib64/chipset-sdk-sp/libipc_single.z.so(OHOS::BinderInvoker::StartWorkLoop()+100)(42e92dbb9ffc10d3014c54385fe0dffa)
#04 pc 0000000000074584 /system/lib64/chipset-sdk-sp/libipc_single.z.so(OHOS::BinderInvoker::JoinThread(bool)+84)(42e92dbb9ffc10d3014c54385fe0dffa)
#05 pc 0000000000069648 /system/lib64/chipset-sdk-sp/libipc_single.z.so(OHOS::IPCWorkThread::ThreadHandler(void*)+1084)(42e92dbb9ffc10d3014c54385fe0dffa)
#06 pc 00000000001d0a2c /system/lib/ld-musl-aarch64.so.1(start+240)(52299a28d60f0bb4073bd788bc023a3a)
Tid:18696, Name:OS_DfxWatchdog
#00 pc 00000000001cc23c /system/lib/ld-musl-aarch64.so.1(__timedwait_cp+156)(52299a28d60f0bb4073bd788bc023a3a)
#01 pc 00000000001ce30c /system/lib/ld-musl-aarch64.so.1(pthread_cond_timedwait+172)(52299a28d60f0bb4073bd788bc023a3a)
#02 pc 0000000000016918 /system/lib64/chipset-sdk-sp/libhicollie.z.so(OHOS::HiviewDFX::WatchdogInner::Start()+1144)(a9bf9c9a3a887ce2e67854598d17d422)
#03 pc 000000000001f438 /system/lib64/chipset-sdk-sp/libhicollie.z.so(void* std::__h::__thread_proxy[abi:v15004]<std::__h::tuple<std::__h::unique_ptr<std::__h::__thread_struct, std::__h::default_delete<std::__h::__thread_struct>>, bool (OHOS::HiviewDFX::WatchdogInner::*)(), OHOS::HiviewDFX::WatchdogInner*>>(void*)+64)(a9bf9c9a3a887ce2e67854598d17d422)
#04 pc 00000000001d0a2c /system/lib/ld-musl-aarch64.so.1(start+240)(52299a28d60f0bb4073bd788bc023a3a)
Tid:18698, Name:OS_IPC_2_18698
#00 pc 000000000018a588 /system/lib/ld-musl-aarch64.so.1(ioctl+164)(52299a28d60f0bb4073bd788bc023a3a)
#01 pc 000000000000ecd0 /system/lib64/chipset-sdk-sp/libipc_common.z.so(OHOS::BinderConnector::WriteBinder(unsigned long, void*)+124)(b79fdd2417d9579a3632cb307b02e4af)
#02 pc 0000000000071a84 /system/lib64/chipset-sdk-sp/libipc_single.z.so(OHOS::BinderInvoker::TransactWithDriver(bool)+284)(42e92dbb9ffc10d3014c54385fe0dffa)
#03 pc 0000000000071e4c /system/lib64/chipset-sdk-sp/libipc_single.z.so(OHOS::BinderInvoker::StartWorkLoop()+100)(42e92dbb9ffc10d3014c54385fe0dffa)
#04 pc 0000000000074584 /system/lib64/chipset-sdk-sp/libipc_single.z.so(OHOS::BinderInvoker::JoinThread(bool)+84)(42e92dbb9ffc10d3014c54385fe0dffa)
#05 pc 0000000000069648 /system/lib64/chipset-sdk-sp/libipc_single.z.so(OHOS::IPCWorkThread::ThreadHandler(void*)+1084)(42e92dbb9ffc10d3014c54385fe0dffa)
#06 pc 00000000001d0a2c /system/lib/ld-musl-aarch64.so.1(start+240)(52299a28d60f0bb4073bd788bc023a3a)
Tid:18699, Name:OS_FFRT_2_0
#00 pc 00000000001cc23c /system/lib/ld-musl-aarch64.so.1(__timedwait_cp+156)(52299a28d60f0bb4073bd788bc023a3a)
#01 pc 00000000001ce30c /system/lib/ld-musl-aarch64.so.1(pthread_cond_timedwait+172)(52299a28d60f0bb4073bd788bc023a3a)
#02 pc 0000000000071998 /system/lib64/ndk/libffrt.so(ffrt::SExecuteUnit::WorkerIdleAction(ffrt::CPUWorker*)+424)(6b5592148a1ecf6014a137dc4e8e1186)
#03 pc 00000000000624e4 /system/lib64/ndk/libffrt.so(ffrt::CPUWorker::WorkerLooper(ffrt::CPUWorker*)+456)(6b5592148a1ecf6014a137dc4e8e1186)
#04 pc 000000000004817c /system/lib64/ndk/libffrt.so(ffrt::CPUWorker::Dispatch(ffrt::CPUWorker*)+212)(6b5592148a1ecf6014a137dc4e8e1186)
#05 pc 0000000000047f50 /system/lib64/ndk/libffrt.so(ffrt::CPUWorker::WrapDispatch(void*)+60)(6b5592148a1ecf6014a137dc4e8e1186)
#06 pc 00000000001d0a2c /system/lib/ld-musl-aarch64.so.1(start+240)(52299a28d60f0bb4073bd788bc023a3a)
Tid:18700, Name:OS_FFRT_Delay
#00 pc 000000000016a638 /system/lib/ld-musl-aarch64.so.1(epoll_wait+84)(52299a28d60f0bb4073bd788bc023a3a)
#01 pc 000000000008579c /system/lib64/ndk/libffrt.so(void* std::__h::__thread_proxy[abi:v15004]<std::__h::tuple<std::__h::unique_ptr<std::__h::__thread_struct, std::__h::default_delete<std::__h::__thread_struct>>, ffrt::DelayedWorker::ThreadInit()::$_0>>(void*)+1116)(6b5592148a1ecf6014a137dc4e8e1186)
#02 pc 00000000001d0a2c /system/lib/ld-musl-aarch64.so.1(start+240)(52299a28d60f0bb4073bd788bc023a3a)
Tid:18701, Name:OS_GC_Thread
#00 pc 00000000001cc23c /system/lib/ld-musl-aarch64.so.1(__timedwait_cp+156)(52299a28d60f0bb4073bd788bc023a3a)
#01 pc 00000000001ce30c /system/lib/ld-musl-aarch64.so.1(pthread_cond_timedwait+172)(52299a28d60f0bb4073bd788bc023a3a)
#02 pc 0000000000a02c0c /system/lib64/platformsdk/libark_jsruntime.so(panda::ecmascript::DaemonThread::PopTask()+196)(bb87c17ca770cd4b9467133069999854)
#03 pc 0000000000590efc /system/lib64/platformsdk/libark_jsruntime.so(panda::ecmascript::DaemonThread::Run()+264)(bb87c17ca770cd4b9467133069999854)
#04 pc 0000000000590db8 /system/lib64/platformsdk/libark_jsruntime.so(void* std::__h::__thread_proxy[abi:v15004]<std::__h::tuple<std::__h::unique_ptr<std::__h::__thread_struct, std::__h::default_delete<std::__h::__thread_struct>>, panda::ecmascript::DaemonThread::StartRunning()::$_0>>(void*)+64)(bb87c17ca770cd4b9467133069999854)
#05 pc 00000000001d0a2c /system/lib/ld-musl-aarch64.so.1(start+240)(52299a28d60f0bb4073bd788bc023a3a)
Tid:18702, Name:OS_GC_Thread
#00 pc 00000000001cc23c /system/lib/ld-musl-aarch64.so.1(__timedwait_cp+156)(52299a28d60f0bb4073bd788bc023a3a)
#01 pc 00000000001ce30c /system/lib/ld-musl-aarch64.so.1(pthread_cond_timedwait+172)(52299a28d60f0bb4073bd788bc023a3a)
#02 pc 000000000028ddd0 /system/lib64/platformsdk/libark_jsruntime.so(common::Runner::Run(unsigned int)+724)(bb87c17ca770cd4b9467133069999854)
#03 pc 000000000028dab0 /system/lib64/platformsdk/libark_jsruntime.so(bb87c17ca770cd4b9467133069999854)
#04 pc 00000000001d0a2c /system/lib/ld-musl-aarch64.so.1(start+240)(52299a28d60f0bb4073bd788bc023a3a)
Tid:18703, Name:OS_GC_Thread
#00 pc 00000000001cc23c /system/lib/ld-musl-aarch64.so.1(__timedwait_cp+156)(52299a28d60f0bb4073bd788bc023a3a)
#01 pc 00000000001ce30c /system/lib/ld-musl-aarch64.so.1(pthread_cond_timedwait+172)(52299a28d60f0bb4073bd788bc023a3a)
#02 pc 000000000028ddd0 /system/lib64/platformsdk/libark_jsruntime.so(common::Runner::Run(unsigned int)+724)(bb87c17ca770cd4b9467133069999854)
#03 pc 000000000028dab0 /system/lib64/platformsdk/libark_jsruntime.so(bb87c17ca770cd4b9467133069999854)
#04 pc 00000000001d0a2c /system/lib/ld-musl-aarch64.so.1(start+240)(52299a28d60f0bb4073bd788bc023a3a)
Tid:18704, Name:OS_GC_Thread
#00 pc 00000000001cc23c /system/lib/ld-musl-aarch64.so.1(__timedwait_cp+156)(52299a28d60f0bb4073bd788bc023a3a)
#01 pc 00000000001ce30c /system/lib/ld-musl-aarch64.so.1(pthread_cond_timedwait+172)(52299a28d60f0bb4073bd788bc023a3a)
#02 pc 000000000028ddd0 /system/lib64/platformsdk/libark_jsruntime.so(common::Runner::Run(unsigned int)+724)(bb87c17ca770cd4b9467133069999854)
#03 pc 000000000028dab0 /system/lib64/platformsdk/libark_jsruntime.so(bb87c17ca770cd4b9467133069999854)
#04 pc 00000000001d0a2c /system/lib/ld-musl-aarch64.so.1(start+240)(52299a28d60f0bb4073bd788bc023a3a)
Tid:18705, Name:OS_GC_Thread
#00 pc 00000000001cc23c /system/lib/ld-musl-aarch64.so.1(__timedwait_cp+156)(52299a28d60f0bb4073bd788bc023a3a)
#01 pc 00000000001ce30c /system/lib/ld-musl-aarch64.so.1(pthread_cond_timedwait+172)(52299a28d60f0bb4073bd788bc023a3a)
#02 pc 000000000028ddd0 /system/lib64/platformsdk/libark_jsruntime.so(common::Runner::Run(unsigned int)+724)(bb87c17ca770cd4b9467133069999854)
#03 pc 000000000028dab0 /system/lib64/platformsdk/libark_jsruntime.so(bb87c17ca770cd4b9467133069999854)
#04 pc 00000000001d0a2c /system/lib/ld-musl-aarch64.so.1(start+240)(52299a28d60f0bb4073bd788bc023a3a)
Tid:18706, Name:OS_FFRT_3_0
#00 pc 00000000001cc23c /system/lib/ld-musl-aarch64.so.1(__timedwait_cp+156)(52299a28d60f0bb4073bd788bc023a3a)
#01 pc 00000000001ce30c /system/lib/ld-musl-aarch64.so.1(pthread_cond_timedwait+172)(52299a28d60f0bb4073bd788bc023a3a)
#02 pc 0000000000071998 /system/lib64/ndk/libffrt.so(ffrt::SExecuteUnit::WorkerIdleAction(ffrt::CPUWorker*)+424)(6b5592148a1ecf6014a137dc4e8e1186)
#03 pc 00000000000624e4 /system/lib64/ndk/libffrt.so(ffrt::CPUWorker::WorkerLooper(ffrt::CPUWorker*)+456)(6b5592148a1ecf6014a137dc4e8e1186)
#04 pc 000000000004817c /system/lib64/ndk/libffrt.so(ffrt::CPUWorker::Dispatch(ffrt::CPUWorker*)+212)(6b5592148a1ecf6014a137dc4e8e1186)
#05 pc 0000000000047f50 /system/lib64/ndk/libffrt.so(ffrt::CPUWorker::WrapDispatch(void*)+60)(6b5592148a1ecf6014a137dc4e8e1186)
#06 pc 00000000001d0a2c /system/lib/ld-musl-aarch64.so.1(start+240)(52299a28d60f0bb4073bd788bc023a3a)
Tid:18707, Name:OS_hdcRegister
#00 pc 000000000016a638 /system/lib/ld-musl-aarch64.so.1(epoll_wait+84)(52299a28d60f0bb4073bd788bc023a3a)
#01 pc 000000000000583c /system/lib64/platformsdk/libhdc_register.z.so(Hdc::HdcJdwpSimulator::ReadFromJdwp()+220)(44c917a11c7e8e403419fc01521cb002)
#02 pc 0000000000005f28 /system/lib64/platformsdk/libhdc_register.z.so(Hdc::HdcJdwpSimulator::Connect()+244)(44c917a11c7e8e403419fc01521cb002)
#03 pc 0000000000004514 /system/lib64/platformsdk/libhdc_register.z.so(Hdc::HdcConnectRun(void*)+532)(44c917a11c7e8e403419fc01521cb002)
#04 pc 00000000001d0a2c /system/lib/ld-musl-aarch64.so.1(start+240)(52299a28d60f0bb4073bd788bc023a3a)
Tid:18708, Name:OS_EVENT_POLL
#00 pc 000000000016a638 /system/lib/ld-musl-aarch64.so.1(epoll_wait+84)(52299a28d60f0bb4073bd788bc023a3a)
#01 pc 0000000000016184 /system/lib64/chipset-sdk-sp/libeventhandler.z.so(OHOS::AppExecFwk::DeamonIoWaiter::EpollWaitFor()+1660)(0732ad1b06084c348684b1fce0ed2df6)
#02 pc 00000000000268a0 /system/lib64/chipset-sdk-sp/libeventhandler.z.so(0732ad1b06084c348684b1fce0ed2df6)
#03 pc 00000000001d0a2c /system/lib/ld-musl-aarch64.so.1(start+240)(52299a28d60f0bb4073bd788bc023a3a)
Tid:18709, Name:Executor
#00 pc 00000000001cc23c /system/lib/ld-musl-aarch64.so.1(__timedwait_cp+156)(52299a28d60f0bb4073bd788bc023a3a)
#01 pc 00000000001ce30c /system/lib/ld-musl-aarch64.so.1(pthread_cond_timedwait+172)(52299a28d60f0bb4073bd788bc023a3a)
#02 pc 000000000001d1b0 /system/lib64/platformsdk/libnative_preferences.z.so(e7cee00525772a6664163db388f41ed7)
#03 pc 000000000001cf38 /system/lib64/platformsdk/libnative_preferences.z.so(void* std::__h::__thread_proxy[abi:v15004]<std::__h::tuple<std::__h::unique_ptr<std::__h::__thread_struct, std::__h::default_delete<std::__h::__thread_struct>>, OHOS::NativePreferences::Executor::Executor()::'lambda'()>>(void*) (.cfi)+1976)(e7cee00525772a6664163db388f41ed7)
#04 pc 00000000001d0a2c /system/lib/ld-musl-aarch64.so.1(start+240)(52299a28d60f0bb4073bd788bc023a3a)
Tid:18712, Name:OS_FFRT_0_0
#00 pc 00000000001cc23c /system/lib/ld-musl-aarch64.so.1(__timedwait_cp+156)(52299a28d60f0bb4073bd788bc023a3a)
#01 pc 00000000001ce30c /system/lib/ld-musl-aarch64.so.1(pthread_cond_timedwait+172)(52299a28d60f0bb4073bd788bc023a3a)
#02 pc 0000000000071998 /system/lib64/ndk/libffrt.so(ffrt::SExecuteUnit::WorkerIdleAction(ffrt::CPUWorker*)+424)(6b5592148a1ecf6014a137dc4e8e1186)
#03 pc 00000000000624e4 /system/lib64/ndk/libffrt.so(ffrt::CPUWorker::WorkerLooper(ffrt::CPUWorker*)+456)(6b5592148a1ecf6014a137dc4e8e1186)
#04 pc 000000000004817c /system/lib64/ndk/libffrt.so(ffrt::CPUWorker::Dispatch(ffrt::CPUWorker*)+212)(6b5592148a1ecf6014a137dc4e8e1186)
#05 pc 0000000000047f50 /system/lib64/ndk/libffrt.so(ffrt::CPUWorker::WrapDispatch(void*)+60)(6b5592148a1ecf6014a137dc4e8e1186)
#06 pc 00000000001d0a2c /system/lib/ld-musl-aarch64.so.1(start+240)(52299a28d60f0bb4073bd788bc023a3a)
Tid:18751, Name:OS_FFRT_3_1
#00 pc 00000000001cc23c /system/lib/ld-musl-aarch64.so.1(__timedwait_cp+156)(52299a28d60f0bb4073bd788bc023a3a)
#01 pc 00000000001ce30c /system/lib/ld-musl-aarch64.so.1(pthread_cond_timedwait+172)(52299a28d60f0bb4073bd788bc023a3a)
#02 pc 0000000000071998 /system/lib64/ndk/libffrt.so(ffrt::SExecuteUnit::WorkerIdleAction(ffrt::CPUWorker*)+424)(6b5592148a1ecf6014a137dc4e8e1186)
#03 pc 00000000000624e4 /system/lib64/ndk/libffrt.so(ffrt::CPUWorker::WorkerLooper(ffrt::CPUWorker*)+456)(6b5592148a1ecf6014a137dc4e8e1186)
#04 pc 000000000004817c /system/lib64/ndk/libffrt.so(ffrt::CPUWorker::Dispatch(ffrt::CPUWorker*)+212)(6b5592148a1ecf6014a137dc4e8e1186)
#05 pc 0000000000047f50 /system/lib64/ndk/libffrt.so(ffrt::CPUWorker::WrapDispatch(void*)+60)(6b5592148a1ecf6014a137dc4e8e1186)
#06 pc 00000000001d0a2c /system/lib/ld-musl-aarch64.so.1(start+240)(52299a28d60f0bb4073bd788bc023a3a)
Tid:18752, Name:OS_IPC_3_18752
#00 pc 000000000018a588 /system/lib/ld-musl-aarch64.so.1(ioctl+164)(52299a28d60f0bb4073bd788bc023a3a)
#01 pc 000000000000ecd0 /system/lib64/chipset-sdk-sp/libipc_common.z.so(OHOS::BinderConnector::WriteBinder(unsigned long, void*)+124)(b79fdd2417d9579a3632cb307b02e4af)
#02 pc 0000000000071a84 /system/lib64/chipset-sdk-sp/libipc_single.z.so(OHOS::BinderInvoker::TransactWithDriver(bool)+284)(42e92dbb9ffc10d3014c54385fe0dffa)
#03 pc 0000000000071e4c /system/lib64/chipset-sdk-sp/libipc_single.z.so(OHOS::BinderInvoker::StartWorkLoop()+100)(42e92dbb9ffc10d3014c54385fe0dffa)
#04 pc 0000000000074584 /system/lib64/chipset-sdk-sp/libipc_single.z.so(OHOS::BinderInvoker::JoinThread(bool)+84)(42e92dbb9ffc10d3014c54385fe0dffa)
#05 pc 0000000000069648 /system/lib64/chipset-sdk-sp/libipc_single.z.so(OHOS::IPCWorkThread::ThreadHandler(void*)+1084)(42e92dbb9ffc10d3014c54385fe0dffa)
#06 pc 00000000001d0a2c /system/lib/ld-musl-aarch64.so.1(start+240)(52299a28d60f0bb4073bd788bc023a3a)
Tid:18754, Name:TaskExecutor_KV
#00 pc 00000000001cc23c /system/lib/ld-musl-aarch64.so.1(__timedwait_cp+156)(52299a28d60f0bb4073bd788bc023a3a)
#01 pc 00000000001ce30c /system/lib/ld-musl-aarch64.so.1(pthread_cond_timedwait+172)(52299a28d60f0bb4073bd788bc023a3a)
#02 pc 000000000007d19c /system/lib64/platformsdk/libdistributeddata_inner.z.so(ecb3a2b64e9ee2f744ac67aa45f27358)
#03 pc 000000000007cf18 /system/lib64/platformsdk/libdistributeddata_inner.z.so(ecb3a2b64e9ee2f744ac67aa45f27358)
#04 pc 00000000001d0a2c /system/lib/ld-musl-aarch64.so.1(start+240)(52299a28d60f0bb4073bd788bc023a3a)
Tid:18755, Name:OS_MainDisplayS
#00 pc 000000000016a638 /system/lib/ld-musl-aarch64.so.1(epoll_wait+84)(52299a28d60f0bb4073bd788bc023a3a)
#01 pc 000000000001a02c /system/lib64/chipset-sdk-sp/libeventhandler.z.so(OHOS::AppExecFwk::EventQueueBase::GetEvent()+2312)(0732ad1b06084c348684b1fce0ed2df6)
#02 pc 0000000000016f54 /system/lib64/chipset-sdk-sp/libeventhandler.z.so(OHOS::AppExecFwk::(anonymous namespace)::EventRunnerImpl::Run()+676)(0732ad1b06084c348684b1fce0ed2df6)
#03 pc 000000000003cdb0 /system/lib64/chipset-sdk-sp/libeventhandler.z.so(OHOS::AppExecFwk::(anonymous namespace)::EventRunnerImpl::ThreadMain(std::__h::weak_ptr<OHOS::AppExecFwk::(anonymous namespace)::EventRunnerImpl> const&) (.cfi)+920)(0732ad1b06084c348684b1fce0ed2df6)
#04 pc 000000000003d01c /system/lib64/chipset-sdk-sp/libeventhandler.z.so(0732ad1b06084c348684b1fce0ed2df6)
#05 pc 00000000001d0a2c /system/lib/ld-musl-aarch64.so.1(start+240)(52299a28d60f0bb4073bd788bc023a3a)
Tid:18756, Name:OS_FFRT_2_1
#00 pc 00000000001cc23c /system/lib/ld-musl-aarch64.so.1(__timedwait_cp+156)(52299a28d60f0bb4073bd788bc023a3a)
#01 pc 00000000001ce30c /system/lib/ld-musl-aarch64.so.1(pthread_cond_timedwait+172)(52299a28d60f0bb4073bd788bc023a3a)
#02 pc 0000000000071998 /system/lib64/ndk/libffrt.so(ffrt::SExecuteUnit::WorkerIdleAction(ffrt::CPUWorker*)+424)(6b5592148a1ecf6014a137dc4e8e1186)
#03 pc 00000000000624e4 /system/lib64/ndk/libffrt.so(ffrt::CPUWorker::WorkerLooper(ffrt::CPUWorker*)+456)(6b5592148a1ecf6014a137dc4e8e1186)
#04 pc 000000000004817c /system/lib64/ndk/libffrt.so(ffrt::CPUWorker::Dispatch(ffrt::CPUWorker*)+212)(6b5592148a1ecf6014a137dc4e8e1186)
#05 pc 0000000000047f50 /system/lib64/ndk/libffrt.so(ffrt::CPUWorker::WrapDispatch(void*)+60)(6b5592148a1ecf6014a137dc4e8e1186)
#06 pc 00000000001d0a2c /system/lib/ld-musl-aarch64.so.1(start+240)(52299a28d60f0bb4073bd788bc023a3a)
Tid:18757, Name:OS_FFRT_2_2
#00 pc 00000000001cc23c /system/lib/ld-musl-aarch64.so.1(__timedwait_cp+156)(52299a28d60f0bb4073bd788bc023a3a)
#01 pc 00000000001ce30c /system/lib/ld-musl-aarch64.so.1(pthread_cond_timedwait+172)(52299a28d60f0bb4073bd788bc023a3a)
#02 pc 0000000000071998 /system/lib64/ndk/libffrt.so(ffrt::SExecuteUnit::WorkerIdleAction(ffrt::CPUWorker*)+424)(6b5592148a1ecf6014a137dc4e8e1186)
#03 pc 00000000000624e4 /system/lib64/ndk/libffrt.so(ffrt::CPUWorker::WorkerLooper(ffrt::CPUWorker*)+456)(6b5592148a1ecf6014a137dc4e8e1186)
#04 pc 000000000004817c /system/lib64/ndk/libffrt.so(ffrt::CPUWorker::Dispatch(ffrt::CPUWorker*)+212)(6b5592148a1ecf6014a137dc4e8e1186)
#05 pc 0000000000047f50 /system/lib64/ndk/libffrt.so(ffrt::CPUWorker::WrapDispatch(void*)+60)(6b5592148a1ecf6014a137dc4e8e1186)
#06 pc 00000000001d0a2c /system/lib/ld-musl-aarch64.so.1(start+240)(52299a28d60f0bb4073bd788bc023a3a)
Tid:18758, Name:OS_FFRT_2_3
#00 pc 00000000001cc23c /system/lib/ld-musl-aarch64.so.1(__timedwait_cp+156)(52299a28d60f0bb4073bd788bc023a3a)
#01 pc 00000000001ce30c /system/lib/ld-musl-aarch64.so.1(pthread_cond_timedwait+172)(52299a28d60f0bb4073bd788bc023a3a)
#02 pc 0000000000071998 /system/lib64/ndk/libffrt.so(ffrt::SExecuteUnit::WorkerIdleAction(ffrt::CPUWorker*)+424)(6b5592148a1ecf6014a137dc4e8e1186)
#03 pc 00000000000624e4 /system/lib64/ndk/libffrt.so(ffrt::CPUWorker::WorkerLooper(ffrt::CPUWorker*)+456)(6b5592148a1ecf6014a137dc4e8e1186)
#04 pc 000000000004817c /system/lib64/ndk/libffrt.so(ffrt::CPUWorker::Dispatch(ffrt::CPUWorker*)+212)(6b5592148a1ecf6014a137dc4e8e1186)
#05 pc 0000000000047f50 /system/lib64/ndk/libffrt.so(ffrt::CPUWorker::WrapDispatch(void*)+60)(6b5592148a1ecf6014a137dc4e8e1186)
#06 pc 00000000001d0a2c /system/lib/ld-musl-aarch64.so.1(start+240)(52299a28d60f0bb4073bd788bc023a3a)
Tid:18759, Name:OS_FFRT_3_2
#00 pc 00000000001cc23c /system/lib/ld-musl-aarch64.so.1(__timedwait_cp+156)(52299a28d60f0bb4073bd788bc023a3a)
#01 pc 00000000001ce30c /system/lib/ld-musl-aarch64.so.1(pthread_cond_timedwait+172)(52299a28d60f0bb4073bd788bc023a3a)
#02 pc 0000000000071998 /system/lib64/ndk/libffrt.so(ffrt::SExecuteUnit::WorkerIdleAction(ffrt::CPUWorker*)+424)(6b5592148a1ecf6014a137dc4e8e1186)
#03 pc 00000000000624e4 /system/lib64/ndk/libffrt.so(ffrt::CPUWorker::WorkerLooper(ffrt::CPUWorker*)+456)(6b5592148a1ecf6014a137dc4e8e1186)
#04 pc 000000000004817c /system/lib64/ndk/libffrt.so(ffrt::CPUWorker::Dispatch(ffrt::CPUWorker*)+212)(6b5592148a1ecf6014a137dc4e8e1186)
#05 pc 0000000000047f50 /system/lib64/ndk/libffrt.so(ffrt::CPUWorker::WrapDispatch(void*)+60)(6b5592148a1ecf6014a137dc4e8e1186)
#06 pc 00000000001d0a2c /system/lib/ld-musl-aarch64.so.1(start+240)(52299a28d60f0bb4073bd788bc023a3a)
Tid:18768, Name:OS_FFRT_3_3
#00 pc 00000000001cc23c /system/lib/ld-musl-aarch64.so.1(__timedwait_cp+156)(52299a28d60f0bb4073bd788bc023a3a)
#01 pc 00000000001ce30c /system/lib/ld-musl-aarch64.so.1(pthread_cond_timedwait+172)(52299a28d60f0bb4073bd788bc023a3a)
#02 pc 0000000000071998 /system/lib64/ndk/libffrt.so(ffrt::SExecuteUnit::WorkerIdleAction(ffrt::CPUWorker*)+424)(6b5592148a1ecf6014a137dc4e8e1186)
#03 pc 00000000000624e4 /system/lib64/ndk/libffrt.so(ffrt::CPUWorker::WorkerLooper(ffrt::CPUWorker*)+456)(6b5592148a1ecf6014a137dc4e8e1186)
#04 pc 000000000004817c /system/lib64/ndk/libffrt.so(ffrt::CPUWorker::Dispatch(ffrt::CPUWorker*)+212)(6b5592148a1ecf6014a137dc4e8e1186)
#05 pc 0000000000047f50 /system/lib64/ndk/libffrt.so(ffrt::CPUWorker::WrapDispatch(void*)+60)(6b5592148a1ecf6014a137dc4e8e1186)
#06 pc 00000000001d0a2c /system/lib/ld-musl-aarch64.so.1(start+240)(52299a28d60f0bb4073bd788bc023a3a)
Tid:18776, Name:TaskExecutorRDB
#00 pc 00000000001cc23c /system/lib/ld-musl-aarch64.so.1(__timedwait_cp+156)(52299a28d60f0bb4073bd788bc023a3a)
#01 pc 00000000001ce30c /system/lib/ld-musl-aarch64.so.1(pthread_cond_timedwait+172)(52299a28d60f0bb4073bd788bc023a3a)
#02 pc 0000000000049900 /system/lib64/platformsdk/libnative_rdb.z.so(aaa7d862c36984da57d00080de3c4a7b)
#03 pc 0000000000049084 /system/lib64/platformsdk/libnative_rdb.z.so(aaa7d862c36984da57d00080de3c4a7b)
#04 pc 00000000001d0a2c /system/lib/ld-musl-aarch64.so.1(start+240)(52299a28d60f0bb4073bd788bc023a3a)
Tid:18779, Name:TaskExecutorRDB
#00 pc 00000000001cc23c /system/lib/ld-musl-aarch64.so.1(__timedwait_cp+156)(52299a28d60f0bb4073bd788bc023a3a)
#01 pc 00000000001ce30c /system/lib/ld-musl-aarch64.so.1(pthread_cond_timedwait+172)(52299a28d60f0bb4073bd788bc023a3a)
#02 pc 0000000000049900 /system/lib64/platformsdk/libnative_rdb.z.so(aaa7d862c36984da57d00080de3c4a7b)
#03 pc 000000000004967c /system/lib64/platformsdk/libnative_rdb.z.so(aaa7d862c36984da57d00080de3c4a7b)
#04 pc 00000000001d0a2c /system/lib/ld-musl-aarch64.so.1(start+240)(52299a28d60f0bb4073bd788bc023a3a)
Tid:18790, Name:OS_NET_HttpWork
#00 pc 000000000016a638 /system/lib/ld-musl-aarch64.so.1(epoll_wait+84)(52299a28d60f0bb4073bd788bc023a3a)
#01 pc 000000000006f2f0 /system/lib64/module/net/libhttp.z.so(7721a68664797b17c12ceaab2acfd0ec)
#02 pc 00000000001d0a2c /system/lib/ld-musl-aarch64.so.1(start+240)(52299a28d60f0bb4073bd788bc023a3a)
Tid:18791, Name:OS_FFRT_5_1
#00 pc 00000000001cc23c /system/lib/ld-musl-aarch64.so.1(__timedwait_cp+156)(52299a28d60f0bb4073bd788bc023a3a)
#01 pc 00000000001ce30c /system/lib/ld-musl-aarch64.so.1(pthread_cond_timedwait+172)(52299a28d60f0bb4073bd788bc023a3a)
#02 pc 0000000000071998 /system/lib64/ndk/libffrt.so(ffrt::SExecuteUnit::WorkerIdleAction(ffrt::CPUWorker*)+424)(6b5592148a1ecf6014a137dc4e8e1186)
#03 pc 00000000000624e4 /system/lib64/ndk/libffrt.so(ffrt::CPUWorker::WorkerLooper(ffrt::CPUWorker*)+456)(6b5592148a1ecf6014a137dc4e8e1186)
#04 pc 000000000004817c /system/lib64/ndk/libffrt.so(ffrt::CPUWorker::Dispatch(ffrt::CPUWorker*)+212)(6b5592148a1ecf6014a137dc4e8e1186)
#05 pc 0000000000047f50 /system/lib64/ndk/libffrt.so(ffrt::CPUWorker::WrapDispatch(void*)+60)(6b5592148a1ecf6014a137dc4e8e1186)
#06 pc 00000000001d0a2c /system/lib/ld-musl-aarch64.so.1(start+240)(52299a28d60f0bb4073bd788bc023a3a)
Tid:18792, Name:OS_FFRT_5_2
#00 pc 00000000001cc23c /system/lib/ld-musl-aarch64.so.1(__timedwait_cp+156)(52299a28d60f0bb4073bd788bc023a3a)
#01 pc 00000000001ce30c /system/lib/ld-musl-aarch64.so.1(pthread_cond_timedwait+172)(52299a28d60f0bb4073bd788bc023a3a)
#02 pc 0000000000071998 /system/lib64/ndk/libffrt.so(ffrt::SExecuteUnit::WorkerIdleAction(ffrt::CPUWorker*)+424)(6b5592148a1ecf6014a137dc4e8e1186)
#03 pc 00000000000624e4 /system/lib64/ndk/libffrt.so(ffrt::CPUWorker::WorkerLooper(ffrt::CPUWorker*)+456)(6b5592148a1ecf6014a137dc4e8e1186)
#04 pc 000000000004817c /system/lib64/ndk/libffrt.so(ffrt::CPUWorker::Dispatch(ffrt::CPUWorker*)+212)(6b5592148a1ecf6014a137dc4e8e1186)
#05 pc 0000000000047f50 /system/lib64/ndk/libffrt.so(ffrt::CPUWorker::WrapDispatch(void*)+60)(6b5592148a1ecf6014a137dc4e8e1186)
#06 pc 00000000001d0a2c /system/lib/ld-musl-aarch64.so.1(start+240)(52299a28d60f0bb4073bd788bc023a3a)
Tid:18793, Name:OS_FFRT_5_3
#00 pc 00000000001cc23c /system/lib/ld-musl-aarch64.so.1(__timedwait_cp+156)(52299a28d60f0bb4073bd788bc023a3a)
#01 pc 00000000001ce30c /system/lib/ld-musl-aarch64.so.1(pthread_cond_timedwait+172)(52299a28d60f0bb4073bd788bc023a3a)
#02 pc 0000000000071998 /system/lib64/ndk/libffrt.so(ffrt::SExecuteUnit::WorkerIdleAction(ffrt::CPUWorker*)+424)(6b5592148a1ecf6014a137dc4e8e1186)
#03 pc 00000000000624e4 /system/lib64/ndk/libffrt.so(ffrt::CPUWorker::WorkerLooper(ffrt::CPUWorker*)+456)(6b5592148a1ecf6014a137dc4e8e1186)
#04 pc 000000000004817c /system/lib64/ndk/libffrt.so(ffrt::CPUWorker::Dispatch(ffrt::CPUWorker*)+212)(6b5592148a1ecf6014a137dc4e8e1186)
#05 pc 0000000000047f50 /system/lib64/ndk/libffrt.so(ffrt::CPUWorker::WrapDispatch(void*)+60)(6b5592148a1ecf6014a137dc4e8e1186)
#06 pc 00000000001d0a2c /system/lib/ld-musl-aarch64.so.1(start+240)(52299a28d60f0bb4073bd788bc023a3a)
Tid:18794, Name:OS_FFRT_5_0
#00 pc 00000000001cc23c /system/lib/ld-musl-aarch64.so.1(__timedwait_cp+156)(52299a28d60f0bb4073bd788bc023a3a)
#01 pc 00000000001ce30c /system/lib/ld-musl-aarch64.so.1(pthread_cond_timedwait+172)(52299a28d60f0bb4073bd788bc023a3a)
#02 pc 0000000000071998 /system/lib64/ndk/libffrt.so(ffrt::SExecuteUnit::WorkerIdleAction(ffrt::CPUWorker*)+424)(6b5592148a1ecf6014a137dc4e8e1186)
#03 pc 00000000000624e4 /system/lib64/ndk/libffrt.so(ffrt::CPUWorker::WorkerLooper(ffrt::CPUWorker*)+456)(6b5592148a1ecf6014a137dc4e8e1186)
#04 pc 000000000004817c /system/lib64/ndk/libffrt.so(ffrt::CPUWorker::Dispatch(ffrt::CPUWorker*)+212)(6b5592148a1ecf6014a137dc4e8e1186)
#05 pc 0000000000047f50 /system/lib64/ndk/libffrt.so(ffrt::CPUWorker::WrapDispatch(void*)+60)(6b5592148a1ecf6014a137dc4e8e1186)
#06 pc 00000000001d0a2c /system/lib/ld-musl-aarch64.so.1(start+240)(52299a28d60f0bb4073bd788bc023a3a)
Tid:18795, Name:OS_FFRT_5_4
#00 pc 00000000001cc23c /system/lib/ld-musl-aarch64.so.1(__timedwait_cp+156)(52299a28d60f0bb4073bd788bc023a3a)
#01 pc 00000000001ce30c /system/lib/ld-musl-aarch64.so.1(pthread_cond_timedwait+172)(52299a28d60f0bb4073bd788bc023a3a)
#02 pc 0000000000071998 /system/lib64/ndk/libffrt.so(ffrt::SExecuteUnit::WorkerIdleAction(ffrt::CPUWorker*)+424)(6b5592148a1ecf6014a137dc4e8e1186)
#03 pc 00000000000624e4 /system/lib64/ndk/libffrt.so(ffrt::CPUWorker::WorkerLooper(ffrt::CPUWorker*)+456)(6b5592148a1ecf6014a137dc4e8e1186)
#04 pc 000000000004817c /system/lib64/ndk/libffrt.so(ffrt::CPUWorker::Dispatch(ffrt::CPUWorker*)+212)(6b5592148a1ecf6014a137dc4e8e1186)
#05 pc 0000000000047f50 /system/lib64/ndk/libffrt.so(ffrt::CPUWorker::WrapDispatch(void*)+60)(6b5592148a1ecf6014a137dc4e8e1186)
#06 pc 00000000001d0a2c /system/lib/ld-musl-aarch64.so.1(start+240)(52299a28d60f0bb4073bd788bc023a3a)
Memory near registers:
x1([anon:native_heap:jemalloc]):
0000005ace632ff0 0000000000000000
0000005ace632ff8 0000000000000000
0000005ace633000 0000005aafc7ce70
0000005ace633008 000048e900000001
0000005ace633010 01317b54000048e9
0000005ace633018 0000000000000000
0000005ace633020 0000000000000000
0000005ace633028 0000000000000000
0000005ace633030 0000000000000000
0000005ace633038 0000000000000000
0000005ace633040 0000005a2ea89230
0000005ace633048 0000005ace603100
0000005ace633050 000000000000002c
0000005ace633058 0000000000000000
0000005ace633060 000000000000002c
0000005ace633068 0000000000000100
0000005ace633070 0000000000032000
0000005ace633078 0000000000000000
0000005ace633080 0000000000000000
0000005ace633088 0000000000000000
0000005ace633090 0000000000000000
0000005ace633098 0000005ace632000
0000005ace6330a0 0000000000000000
0000005ace6330a8 0000000000000000
0000005ace6330b0 0000000000000000
0000005ace6330b8 0000000000000001
0000005ace6330c0 0000005a2ea89230
0000005ace6330c8 0000000000000000
0000005ace6330d0 0000000000000000
0000005ace6330d8 0000000000000000
0000005ace6330e0 0000000000000000
0000005ace6330e8 0000000000000000
x4([anon:native_heap:jemalloc]):
0000005acb3bb0d8 646e61486b726f77
0000005acb3bb0e0 7473694c7265766f
0000005acb3bb0e8 0000000072656e65
0000005acb3bb0f0 0000005acb374d60
0000005acb3bb0f8 c2eae5acc7c2b2c6
0000005acb3bb100 705f6f696461721a
0000005acb3bb108 00006e7265747461
0000005acb3bb110 0000005aca7e6428
0000005acb3bb118 00000000078002f3
0000005acb3bb120 0000000000000000
0000005acb3bb128 0000000000000000
0000005acb3bb130 0000005acb3f2cc0
0000005acb3bb138 72617400796e6f00
0000005acb3bb140 7400266500000005
0000005acb3bb148 0000000000000000
0000005acb3bb150 7974735f72756c62
0000005acb3bb158 6f706d6f635f656c
0000005acb3bb160 6968745f746e656e
0000005acb3bb168 72757461735f6b63
0000005acb3bb170 61645f6e6f697461
0000005acb3bb178 006b726100006b72
0000005acb3bb180 0000005acb3bb9f0
0000005acb3bb188 c609fb5cd7e693d5
0000005acb3bb190 7261626c6f6f741e
0000005acb3bb198 6e7265747461705f
0000005acb3bb1a0 0000000000000000
0000005acb3bb1a8 00676e69078002f6
0000005acb3bb1b0 0000005acb3bbc90
0000005acb3bb1b8 f353f2d47e6fba7a
0000005acb3bb1c0 5f65646f6372711c
0000005acb3bb1c8 006e726574746170
0000005acb3bb1d0 0000000000000000
x5([anon:native_heap:jemalloc]):
0000007f61b89468 646e61486b726f77
0000007f61b89470 7473694c7265766f
0000007f61b89478 0000000072656e65
0000007f61b89480 6b6b7c9a001662cd
0000007f61b89488 00630065006a0062
0000007f61b89490 006f007200500074
0000007f61b89498 0031003300790078
0000007f61b894a0 0000004101310000
0000007f61b894a8 0000000000000000
0000007f61b894b0 6b6b7c9a001662fd
0000007f61b894b8 6167656c6544624e
0000007f61b894c0 75626572205d6574
0000007f61b894c8 0000642520646c69
0000007f61b894d0 0000004100000bc4
0000007f61b894d8 0000000000000000
0000007f61b894e0 6b6b7c9a001662ad
0000007f61b894e8 0000000000000000
0000007f61b894f0 0000007f61b893f0
0000007f61b894f8 0005002000000001
0000007f61b89500 00000041ffffffff
0000007f61b89508 0000000000000000
0000007f61b89510 0000005acbe1ca80
0000007f61b89518 0000005ace605f50
0000007f61b89520 0000005ab500f918
0000007f61b89528 0005002000000001
0000007f61b89530 0000005ace6350a0
0000007f61b89538 0000005ace635080
0000007f61b89540 0000005ace632688
0000007f61b89548 0001000049014440
0000007f61b89550 0000005ace632640
0000007f61b89558 00000000a105426b
0000007f61b89560 0000005ace632648
x8([anon:native_heap:jemalloc]):
0000005acbaf8cf0 0000000000000000
0000005acbaf8cf8 0000000000000000
0000005acbaf8d00 0000005be6850480
0000005acbaf8d08 0000000000000031
0000005acbaf8d10 000000000000002c
0000005acbaf8d18 0000005acbe34260
0000005acbaf8d20 0000000000000001
0000005acbaf8d28 0000000000000000
0000005acbaf8d30 0000000000000000
0000005acbaf8d38 0000000000000000
0000005acbaf8d40 0000000000000000
0000005acbaf8d48 0000000000000000
0000005acbaf8d50 0000000007767506
0000005acbaf8d58 0000000000000000
0000005acbaf8d60 0000000000000021
0000005acbaf8d68 000000000000001a
0000005acbaf8d70 0000005acb3762c0
0000005acbaf8d78 0000005be6850558
0000005acbaf8d80 0000005acb0c9d00
0000005acbaf8d88 0000005acb0c9d00
0000005acbaf8d90 0000000000000002
0000005acbaf8d98 0000000000000001
0000005acbaf8da0 0000000000000000
0000005acbaf8da8 0000000000000000
0000005acbaf8db0 0000000000000000
0000005acbaf8db8 0000000000000000
0000005acbaf8dc0 0000000000000000
0000005acbaf8dc8 0000005acb0cc900
0000005acbaf8dd0 0000005acb0cc900
0000005acbaf8dd8 0000000000000001
0000005acbaf8de0 0000005be68505a8
0000005acbaf8de8 0000000000000001
x16(/system/lib64/chipset-sdk-sp/libdfx_signalhandler.z.so):
0000005a2e78c820 0000005a2d303880
0000005a2e78c828 0000005a2d2fc2a0
0000005a2e78c830 0000005a2d2fe7b0
0000005a2e78c838 0000005a2d2dc22c
0000005a2e78c840 0000005a2d2dc1bc
0000005a2e78c848 0000005a2d30a9b4
0000005a2e78c850 0000005a2d30bd88
0000005a2e78c858 0000005a2d2fc5d4
0000005a2e78c860 0000005a2d3076f4
0000005a2e78c868 0000005a2d289644
0000005a2e78c870 0000005a2d30a04c
0000005a2e78c878 0000005a2e8a36a4
0000005a2e78c880 0000005a2d2dbe70
0000005a2e78c888 0000005a2d3075d8
0000005a2e78c890 0000005a2d264940
0000005a2e78c898 0000005a2d2ba508
0000005a2e78c8a0 0000005a2d302ce0
0000005a2e78c8a8 0000005a2d315b90
0000005a2e78c8b0 0000005a2d28a300
0000005a2e78c8b8 0000005a2d31596c
0000005a2e78c8c0 0000005a2d2ba0dc
0000005a2e78c8c8 0000005a2d2f1fbc
0000005a2e78c8d0 0000000000000000
0000005a2e78c8d8 0000000000000000
0000005a2e78c8e0 0000000000000000
0000005a2e78c8e8 0000005a2d264240
0000005a2e78c8f0 0000005a2d264000
0000005a2e78c8f8 0000005a2d288000
0000005a2e78c900 0000005a2d264c40
0000005a2e78c908 0000005a2d295b3c
0000005a2e78c910 0000005a2d318424
0000005a2e78c918 0000005a2d2c5d3c
x17(/system/lib/ld-musl-aarch64.so.1):
0000005a2d2fe7a0 f9419d0852800023
0000005a2d2fe7a8 17ffffa7d63f0100
0000005a2d2fe7b0 f8520128d53bd049
0000005a2d2fe7b8 eb01015ff860590a
0000005a2d2fe7c0 2a0003ea540000e0
0000005a2d2fe7c8 f82a7901d1056129
0000005a2d2fe7d0 320001083940e128
0000005a2d2fe7d8 2a1f03e03900e128
0000005a2d2fe7e0 d53bd048d65f03c0
0000005a2d2fe7e8 d65f03c0f8120100
0000005a2d2fe7f0 a9be7bfdd503237f
0000005a2d2fe7f8 910003fdf9000bf3
0000005a2d2fe800 aa0103e2aa0203f3
0000005a2d2fe808 540000e371000c1f
0000005a2d2fe810 528002c0b40000c2
0000005a2d2fe818 a8c27bfdf9400bf3
0000005a2d2fe820 d65f03c0d50323ff
0000005a2d2fe828 93407c01d00018c8
0000005a2d2fe830 b4000068f9419908
0000005a2d2fe838 3500020839421d08
0000005a2d2fe840 528010e8aa0103e0
0000005a2d2fe848 aa1303e2aa0203e1
0000005a2d2fe850 d400000152800103
0000005a2d2fe858 4b0803e0aa0003e8
0000005a2d2fe860 35fffda8b4fffdd3
0000005a2d2fe868 2a1f03e0f9400268
0000005a2d2fe870 f9000268925ef108
0000005a2d2fe878 d00018c817ffffe8
0000005a2d2fe880 aa1303e3528010e0
0000005a2d2fe888 f9419d0852800104
0000005a2d2fe890 17fffff1d63f0100
0000005a2d2fe898 d65f03c02a1f03e0
x19([anon:native_heap:jemalloc]):
0000005ace632ff0 0000000000000000
0000005ace632ff8 0000000000000000
0000005ace633000 0000005aafc7ce70
0000005ace633008 000048e900000001
0000005ace633010 01317b54000048e9
0000005ace633018 0000000000000000
0000005ace633020 0000000000000000
0000005ace633028 0000000000000000
0000005ace633030 0000000000000000
0000005ace633038 0000000000000000
0000005ace633040 0000005a2ea89230
0000005ace633048 0000005ace603100
0000005ace633050 000000000000002c
0000005ace633058 0000000000000000
0000005ace633060 000000000000002c
0000005ace633068 0000000000000100
0000005ace633070 0000000000032000
0000005ace633078 0000000000000000
0000005ace633080 0000000000000000
0000005ace633088 0000000000000000
0000005ace633090 0000000000000000
0000005ace633098 0000005ace632000
0000005ace6330a0 0000000000000000
0000005ace6330a8 0000000000000000
0000005ace6330b0 0000000000000000
0000005ace6330b8 0000000000000001
0000005ace6330c0 0000005a2ea89230
0000005ace6330c8 0000000000000000
0000005ace6330d0 0000000000000000
0000005ace6330d8 0000000000000000
0000005ace6330e0 0000000000000000
0000005ace6330e8 0000000000000000
x20([anon:native_heap:jemalloc]):
0000005ace633190 0000000000000000
0000005ace633198 0000000000000000
0000005ace6331a0 0000001000000000
0000005ace6331a8 0000000000000000
0000005ace6331b0 0000000000000000
0000005ace6331b8 0000000000000000
0000005ace6331c0 0000000000000000
0000005ace6331c8 0000005aca9a6868
0000005ace6331d0 0000005aca9a6870
0000005ace6331d8 0000005aca9a6870
0000005ace6331e0 0000000000000000
0000005ace6331e8 0000000000000000
0000005ace6331f0 0000000000000000
0000005ace6331f8 0000000000000000
0000005ace633200 0000000000000000
0000005ace633208 0000005ace632040
0000005ace633210 0000005ace632040
0000005ace633218 0000005ace632048
0000005ace633220 0000000000000002
0000005ace633228 0000000000000000
0000005ace633230 0000000000000000
0000005ace633238 0000000000000000
0000005ace633240 0000000000000000
0000005ace633248 0000000000000000
0000005ace633250 0000000000000000
0000005ace633258 0000000000000000
0000005ace633260 0000000000000000
0000005ace633268 0000000000000000
0000005ace633270 0000000000000000
0000005ace633278 0000000000000000
0000005ace633280 6b6b7cbfafcdc4cd
0000005ace633288 0000000000000000
x21([anon:native_heap:jemalloc]):
0000005a2da7bef0 0000000000007297
0000005a2da7bef8 0000000000000000
0000005a2da7bf00 0000000000000000
0000005a2da7bf08 0000000000000000
0000005a2da7bf10 0000000000000000
0000005a2da7bf18 0000000000000000
0000005a2da7bf20 0000000000000000
0000005a2da7bf28 0000000000000000
0000005a2da7bf30 0000000000000000
0000005a2da7bf38 0000000000000000
0000005a2da7bf40 0000000000000000
0000005a2da7bf48 0000000000000000
0000005a2da7bf50 0000000000000000
0000005a2da7bf58 0000000000000000
0000005a2da7bf60 0000000000000000
0000005a2da7bf68 0000000000000000
0000005a2da7bf70 0000000000000000
0000005a2da7bf78 0000000000000000
0000005a2da7bf80 0000000000000000
0000005a2da7bf88 0000000000000000
0000005a2da7bf90 0000005aca8cbf80
0000005a2da7bf98 0000000000000000
0000005a2da7bfa0 0000007f61b21600
0000005a2da7bfa8 0000000000000061
0000005a2da7bfb0 0000005acb175110
0000005a2da7bfb8 0000000000000041
0000005a2da7bfc0 000000003f800000
0000005a2da7bfc8 0000007f61b1d380
0000005a2da7bfd0 0000000000000061
0000005a2da7bfd8 0000005acb2636c0
0000005a2da7bfe0 000000000000004b
0000005a2da7bfe8 000000003f800000
x22(/system/lib64/chipset-sdk-sp/libipc_single.z.so):
0000005aafc20d68 786f725074654700
0000005aafc20d70 72656b6f766e4979
0000005aafc20d78 7265646e69427e00
0000005aafc20d80 0072656b6f766e49
0000005aafc20d88 746f6d6552746547
0000005aafc20d90 72656b6f766e4965
0000005aafc20d98 7265646e69424400
0000005aafc20da0 6f766e4965736142
0000005aafc20da8 6e6972500072656b
0000005aafc20db0 0072656666754274
0000005aafc20db8 6666754265657246
0000005aafc20dc0 5465766f4d007265
0000005aafc20dc8 61746144736e6172
0000005aafc20dd0 0072656666754232
0000005aafc20dd8 646c6f4872656550
0000005aafc20de0 7972657551007265
0000005aafc20de8 7942646165726854
0000005aafc20df0 65626d754e716553
0000005aafc20df8 7055656b61570072
0000005aafc20e00 7942646165726854
0000005aafc20e08 65626d754e716553
0000005aafc20e10 5465736172450072
0000005aafc20e18 5379426461657268
0000005aafc20e20 7265626d754e7165
0000005aafc20e28 6572685464644100
0000005aafc20e30 4e71655379426461
0000005aafc20e38 6547007265626d75
0000005aafc20e40 626d754e71655374
0000005aafc20e48 6e55746547007265
0000005aafc20e50 4e71655365757169
0000005aafc20e58 7453007265626d75
0000005aafc20e60 65636f7250747261
x23(/system/lib64/chipset-sdk-sp/libipc_single.z.so):
0000005aafc08070 6920757d63696c62
0000005aafc08078 696c61766e692073
0000005aafc08080 6c6275707b250064
0000005aafc08088 707b2520737d6369
0000005aafc08090 3a647d63696c6275
0000005aafc08098 696c6275707b2520
0000005aafc080a0 6920736920757d63
0000005aafc080a8 250064696c61766e
0000005aafc080b0 7d63696c6275707b
0000005aafc080b8 6c6275707b252073
0000005aafc080c0 7263203a647d6369
0000005aafc080c8 636f732065746165
0000005aafc080d0 6f7272652074656b
0000005aafc080d8 656b636f73202c72
0000005aafc080e0 766e692073692074
0000005aafc080e8 707b250064696c61
0000005aafc080f0 20737d63696c6275
0000005aafc080f8 63696c6275707b25
0000005aafc08100 61657263203a647d
0000005aafc08108 656b636f73206574
0000005aafc08110 7265767265732074
0000005aafc08118 202c726f72726520
0000005aafc08120 692074656b636f73
0000005aafc08128 696c61766e692073
0000005aafc08130 6c6275707b250064
0000005aafc08138 707b2520737d6369
0000005aafc08140 3a647d63696c6275
0000005aafc08148 707b253a64697520
0000005aafc08150 20737d63696c6275
0000005aafc08158 6c61766e69207369
0000005aafc08160 6275707b25006469
0000005aafc08168 7b2520737d63696c
x24(/system/lib64/chipset-sdk-sp/libipc_single.z.so):
0000005aafc20b68 736544656c69466e
0000005aafc20b70 73726f7470697263
0000005aafc20b78 666544636f725000
0000005aafc20b80 6365446465727265
0000005aafc20b88 6e65530073666552
0000005aafc20b90 4600736574794264
0000005aafc20b98 6d6d6f436873756c
0000005aafc20ba0 6e61480073646e61
0000005aafc20ba8 616d6d6f43656c64
0000005aafc20bb0 682073250073646e
0000005aafc20bb8 6c253d656c646e61
0000005aafc20bc0 253d65646f632c75
0000005aafc20bc8 253d637365642c75
0000005aafc20bd0 6e61682073250073
0000005aafc20bd8 632c64253d656c64
0000005aafc20be0 642c75253d65646f
0000005aafc20be8 470073253d637365
0000005aafc20bf0 72656c6c61437465
0000005aafc20bf8 6955646e41646950
0000005aafc20c00 4700727453794264
0000005aafc20c08 72656c6c61437465
0000005aafc20c10 426469506c616552
0000005aafc20c18 6942440072745379
0000005aafc20c20 726165537265646e
0000005aafc20c28 6972637365446863
0000005aafc20c30 656c4300726f7470
0000005aafc20c38 6544656c69467261
0000005aafc20c40 726f747069726373
0000005aafc20c48 6946657469725700
0000005aafc20c50 697263736544656c
0000005aafc20c58 61655200726f7470
0000005aafc20c60 736544656c694664
x27([anon:stack:18694]):
0000007f600df700 000071df43fc054c
0000007f600df708 316cb3869be1b3ab
0000007f600df710 0000000000000031
0000007f600df718 000000000000002c
0000007f600df720 0000007f61b89450
0000007f600df728 0000000000000031
0000007f600df730 000000000000002c
0000007f600df738 0000007f61c53ce0
0000007f600df740 0000007f600df7c0
0000007f600df748 240a005aafc71efc
0000007f600df750 0000005a2d32fe70
0000007f600df758 7813005a2dd07710
0000007f600df760 0000007f600df968
0000007f600df768 0000000000000002
0000007f600df770 0000000080407202
0000007f600df778 0000005ac57ca000
0000007f600df780 000000008010720a
0000007f600df788 0000000000000000
0000007f600df790 0000005ace633040
0000007f600df798 0000000000000000
0000007f600df7a0 0000005ace633000
0000007f600df7a8 316cb3869be1b76b
0000007f600df7b0 0000000000000009
0000007f600df7b8 0000000000000010
0000007f600df7c0 0000007f600df820
0000007f600df7c8 a562005aafc74588
0000007f600df7d0 0000007f600df978
0000007f600df7d8 0000007f600df988
0000007f600df7e0 0000000000000009
0000007f600df7e8 0000000000000010
0000007f600df7f0 0000007f600df8b1
0000007f600df7f8 0000007f600dfae0
x28([anon:native_heap:jemalloc]):
0000005aca9a6858 6b6b7cbfab349e15
0000005aca9a6860 0000007f60717988
0000005aca9a6868 0000005acbaf8d00
0000005aca9a6870 0000005acb047b50
0000005aca9a6878 6b6b7cbfab349e35
0000005aca9a6880 6b6b7cbfab349ecd
0000005aca9a6888 0000007f60a20988
0000005aca9a6890 0000007f6081a988
0000005aca9a6898 0000007f60b23988
0000005aca9a68a0 00000000006c7173
0000005aca9a68a8 0000005a2ea89250
0000005aca9a68b0 0000005acb11a1b0
0000005aca9a68b8 0000005a2ea89250
0000005aca9a68c0 6b6b7cbfab349e8d
0000005aca9a68c8 6b6b7cbfab349e85
0000005aca9a68d0 0000005aca9c0000
0000005aca9a68d8 6b6b7cbfab349e95
0000005aca9a68e0 6b6b7cbfab349ead
0000005aca9a68e8 0000007f60c26988
0000005aca9a68f0 0000007f61907988
0000005aca9a68f8 000000000000687a
0000005aca9a6900 0000005acb047880
0000005aca9a6908 0000005a2ebe79b0
0000005aca9a6910 0000005a2ea89250
0000005aca9a6918 0000005aca9b9a80
0000005aca9a6920 00000000736e6148
0000005aca9a6928 0000005a2ea89250
0000005aca9a6930 0000005acb25d8e0
0000005aca9a6938 0000005aca716300
0000005aca9a6940 ffffffff00000000
0000005aca9a6948 0000000000004e43
0000005aca9a6950 0000005acb11a9f0
fp([anon:stack:18694]):
0000007f600df730 000000000000002c
0000007f600df738 0000007f61c53ce0
0000007f600df740 0000007f600df7c0
0000007f600df748 240a005aafc71efc
0000007f600df750 0000005a2d32fe70
0000007f600df758 7813005a2dd07710
0000007f600df760 0000007f600df968
0000007f600df768 0000000000000002
0000007f600df770 0000000080407202
0000007f600df778 0000005ac57ca000
0000007f600df780 000000008010720a
0000007f600df788 0000000000000000
0000007f600df790 0000005ace633040
0000007f600df798 0000000000000000
0000007f600df7a0 0000005ace633000
0000007f600df7a8 316cb3869be1b76b
0000007f600df7b0 0000000000000009
0000007f600df7b8 0000000000000010
0000007f600df7c0 0000007f600df820
0000007f600df7c8 a562005aafc74588
0000007f600df7d0 0000007f600df978
0000007f600df7d8 0000007f600df988
0000007f600df7e0 0000000000000009
0000007f600df7e8 0000000000000010
0000007f600df7f0 0000007f600df8b1
0000007f600df7f8 0000007f600dfae0
0000007f600df800 0000005ace6330c0
0000007f600df808 0000005ace633000
0000007f600df810 0000000000000001
0000007f600df818 316cb3869be036df
0000007f600df820 0000007f600df8e0
0000007f600df828 555e005aafc6964c
lr(/system/lib64/chipset-sdk-sp/libipc_single.z.so):
0000005aafc6f330 9a8903617200011f
0000005aafc6f338 2a1f03e0b4000401
0000005aafc6f340 aa0003f994002d04
0000005aafc6f348 aa1303e1f87a7b88
0000005aafc6f350 f85e0129f9400109
0000005aafc6f358 940026e58b090100
0000005aafc6f360 94002cffaa1903e0
0000005aafc6f368 36000188394043e8
0000005aafc6f370 940025d3f94013e0
0000005aafc6f378 3607fb48385e83a8
0000005aafc6f380 528af8c014000009
0000005aafc6f388 72a1a000aa1603e1
0000005aafc6f390 9400257f528000c2
0000005aafc6f398 385e83a837000140
0000005aafc6f3a0 f85e83a83607fa28
0000005aafc6f3a8 f85f83a0b7f807a8
0000005aafc6f3b0 17ffffcc940025c4
0000005aafc6f3b8 17ffffe3aa1f03f9
0000005aafc6f3c0 f87a7b80d0000068
0000005aafc6f3c8 b9401119f9423108
0000005aafc6f3d0 d0000069940028c4
0000005aafc6f3d8 528af8c22a0003e8
0000005aafc6f3e0 528000c152800060
0000005aafc6f3e8 f942352972a1a002
0000005aafc6f3f0 2a1903e4aa1603e3
0000005aafc6f3f8 aa1803e7aa1703e6
0000005aafc6f400 4b0902e5b9000be8
0000005aafc6f408 b90003e85280dbc8
0000005aafc6f410 385e83a894002564
0000005aafc6f418 17ffffe23607f668
0000005aafc6f420 f900ea7caa1403e0
0000005aafc6f428 17ffff74940025c6
sp([anon:stack:18694]):
0000007f600df6f0 0000005ace6331a0
0000007f600df6f8 0000005ace633000
0000007f600df700 000071df43fc054c
0000007f600df708 316cb3869be1b3ab
0000007f600df710 0000000000000031
0000007f600df718 000000000000002c
0000007f600df720 0000007f61b89450
0000007f600df728 0000000000000031
0000007f600df730 000000000000002c
0000007f600df738 0000007f61c53ce0
0000007f600df740 0000007f600df7c0
0000007f600df748 240a005aafc71efc
0000007f600df750 0000005a2d32fe70
0000007f600df758 7813005a2dd07710
0000007f600df760 0000007f600df968
0000007f600df768 0000000000000002
0000007f600df770 0000000080407202
0000007f600df778 0000005ac57ca000
0000007f600df780 000000008010720a
0000007f600df788 0000000000000000
0000007f600df790 0000005ace633040
0000007f600df798 0000000000000000
0000007f600df7a0 0000005ace633000
0000007f600df7a8 316cb3869be1b76b
0000007f600df7b0 0000000000000009
0000007f600df7b8 0000000000000010
0000007f600df7c0 0000007f600df820
0000007f600df7c8 a562005aafc74588
0000007f600df7d0 0000007f600df978
0000007f600df7d8 0000007f600df988
0000007f600df7e0 0000000000000009
0000007f600df7e8 0000000000000010
pc(/system/lib64/chipset-sdk-sp/libipc_single.z.so):
0000005aafc6f340 aa0003f994002d04
0000005aafc6f348 aa1303e1f87a7b88
0000005aafc6f350 f85e0129f9400109
0000005aafc6f358 940026e58b090100
0000005aafc6f360 94002cffaa1903e0
0000005aafc6f368 36000188394043e8
0000005aafc6f370 940025d3f94013e0
0000005aafc6f378 3607fb48385e83a8
0000005aafc6f380 528af8c014000009
0000005aafc6f388 72a1a000aa1603e1
0000005aafc6f390 9400257f528000c2
0000005aafc6f398 385e83a837000140
0000005aafc6f3a0 f85e83a83607fa28
0000005aafc6f3a8 f85f83a0b7f807a8
0000005aafc6f3b0 17ffffcc940025c4
0000005aafc6f3b8 17ffffe3aa1f03f9
0000005aafc6f3c0 f87a7b80d0000068
0000005aafc6f3c8 b9401119f9423108
0000005aafc6f3d0 d0000069940028c4
0000005aafc6f3d8 528af8c22a0003e8
0000005aafc6f3e0 528000c152800060
0000005aafc6f3e8 f942352972a1a002
0000005aafc6f3f0 2a1903e4aa1603e3
0000005aafc6f3f8 aa1803e7aa1703e6
0000005aafc6f400 4b0902e5b9000be8
0000005aafc6f408 b90003e85280dbc8
0000005aafc6f410 385e83a894002564
0000005aafc6f418 17ffffe23607f668
0000005aafc6f420 f900ea7caa1403e0
0000005aafc6f428 17ffff74940025c6
0000005aafc6f430 b0fffd81528af8c0
0000005aafc6f438 72a1a0009135e821
FaultStack:
0000007f600df600 0000000000000000
0000007f600df608 0000000000000000
0000007f600df610 0000005aafc20b79
0000007f600df618 0000000000000030
0000007f600df620 0000007f600df6b9
0000007f600df628 0000005acb3bb0c0
0000007f600df630 000000000000002c
0000007f600df638 0000000000000030
0000007f600df640 0000007f600df660
0000007f600df648 8153005a2dd0d298
0000007f600df650 0000007f600df6b8
0000007f600df658 0000005aafc08082
0000007f600df660 0000007f600df6d0
0000007f600df668 6554005a2ea677e0
0000007f600df670 0000007f600df6d0
0000007f600df678 5b56005a2ea677f0
0000007f600df680 0000005aafc08082
0000007f600df688 0000005aafc08082
0000007f600df690 0000005aafc20d7a
0000007f600df698 0000005a2da7bf00
0000007f600df6a0 0000005acb3bb0c0
0000007f600df6a8 0000007f600df710
0000007f600df6b0 0000007f600df6d0
0000007f600df6b8 0000000000000031
0000007f600df6c0 000000000000002c
0000007f600df6c8 0000007f61b89450
0000007f600df6d0 0000007f600df740
0000007f600df6d8 6d67005aafc6f344
0000007f600df6e0 0000005aafc20d7a
0000007f600df6e8 0000005a2da7bf00
0000007f600df6f0 0000005ace6331a0
0000007f600df6f8 0000005ace633000
sp0:0000007f600df700 000071df43fc054c
0000007f600df708 316cb3869be1b3ab
0000007f600df710 0000000000000031
0000007f600df718 000000000000002c
0000007f600df720 0000007f61b89450
0000007f600df728 0000000000000031
0000007f600df730 000000000000002c
0000007f600df738 0000007f61c53ce0
0000007f600df740 0000007f600df7c0
0000007f600df748 240a005aafc71efc
0000007f600df750 0000005a2d32fe70
0000007f600df758 7813005a2dd07710
0000007f600df760 0000007f600df968
0000007f600df768 0000000000000002
0000007f600df770 0000000080407202
0000007f600df778 0000005ac57ca000
0000007f600df780 000000008010720a
0000007f600df788 0000000000000000
0000007f600df790 0000005ace633040
0000007f600df798 0000000000000000
0000007f600df7a0 0000005ace633000
0000007f600df7a8 316cb3869be1b76b
sp1:0000007f600df7b0 0000000000000009
0000007f600df7b8 0000000000000010
0000007f600df7c0 0000007f600df820
0000007f600df7c8 a562005aafc74588
0000007f600df7d0 0000007f600df978
0000007f600df7d8 0000007f600df988
0000007f600df7e0 0000000000000009
0000007f600df7e8 0000000000000010
0000007f600df7f0 0000007f600df8b1
0000007f600df7f8 0000007f600dfae0
0000007f600df800 0000005ace6330c0
0000007f600df808 0000005ace633000
sp2:0000007f600df810 0000000000000001
0000007f600df818 316cb3869be036df
0000007f600df820 0000007f600df8e0
0000007f600df828 555e005aafc6964c
0000007f600df830 0000007f600df880
0000007f600df838 555e005aafc6964c
0000007f600df840 0000005ace633000
0000007f600df848 0000005a2da92ae0
sp3:0000007f600df850 0000007f600df800
0000007f600df858 ffffff80ffffffe8
0000007f600df860 0000007f600df900
0000007f600df868 c80f005a2d2f9f68
0000007f600df870 0000005a2d32fe70
0000007f600df878 0000000000000000
0000007f600df880 000034393638310a
0000007f600df888 0000007f600df9a8
0000007f600df890 0000000000000000
0000007f600df898 0000000000000000
0000007f600df8a0 0000000000000000
0000007f600df8a8 0000000000000000
0000007f600df8b0 5f4350495f534f1c
0000007f600df8b8 0034393638315f30
0000007f600df8c0 0000000000000000
0000007f600df8c8 5f4350495f534f10
0000007f600df8d0 0000000000000030
0000007f600df8d8 c450005aafc69254
0000007f600df8e0 0000007f600df930
0000007f600df8e8 0852005a2d2fba30
0000007f600df8f0 0000007f600df988
0000007f600df8f8 0000005a2d32fe70
0000007f600df900 0000007f600df9a8
0000007f600df908 0000000000000000

Maps:
18d0000000-18ffcc0000 ---p 00000000 [anon:ArkTS Heap]
18ffcc0000-18ffd00000 rw-p 00000000 [anon:ArkTS Heapnon movable space]
18ffd00000-18ffd40000 rw-p 00000000 [anon:ArkTS Heapnon movable space]
18ffd40000-18ffd80000 rw-p 00000000 [anon:ArkTS Heapnon movable space]
18ffd80000-18ffdc0000 rw-p 00000000 [anon:ArkTS Heapnon movable space]
18ffdc0000-18ffe00000 rw-p 00000000 [anon:ArkTS Heapnon movable space]
18ffe00000-18ffe40000 rw-p 00000000 [anon:ArkTS Heapnon movable space]
18ffe40000-18ffe80000 rw-p 00000000 [anon:ArkTS Heapnon movable space]
18ffe80000-18ffec0000 rw-p 00000000 [anon:ArkTS Heapnon movable space]
18ffec0000-18fff00000 rw-p 00000000 [anon:ArkTS Heapnon movable space]
18fff00000-18fff40000 r--p 00000000 [anon:ArkTS Heapread only space]
18fff40000-18fff80000 rw-p 00000000 [anon:ArkTS Heapshared non movable space]
18fff80000-18fffc0000 rw-p 00000000 [anon:ArkTS Heapshared read only space]
18fffc0000-1900000000 rw-p 00000000 [anon:ArkTS Heapnon movable space]
19a0000000-19a0080000 rw-p 00000000 [anon:ArkTS Heaphuge object space]
19a0080000-19c0000000 ---p 00000000 [anon:ArkTS Heap]
2d70000000-2d8ef40000 ---p 00000000 [anon:ArkTS Heap]
2d8ef40000-2d8ef80000 rw-p 00000000 [anon:ArkTS Heapappspawn space]
2d8ef80000-2d8efc0000 rw-p 00000000 [anon:ArkTS Heapappspawn space]
2d8efc0000-2d8f000000 rw-p 00000000 [anon:ArkTS Heapappspawn space]
2d8f000000-2d8f040000 rw-p 00000000 [anon:ArkTS Heapappspawn space]
2d8f040000-2d8f080000 rw-p 00000000 [anon:ArkTS Heapappspawn space]
2d8f080000-2d8f0c0000 rw-p 00000000 [anon:ArkTS Heapappspawn space]
2d8f0c0000-2d8f100000 rw-p 00000000 [anon:ArkTS Heapappspawn space]
2d8f100000-2d8f140000 rw-p 00000000 [anon:ArkTS Heapappspawn space]
2d8f140000-2d8f180000 rw-p 00000000 [anon:ArkTS Heapappspawn space]
2d8f180000-2d8f1c0000 rw-p 00000000 [anon:ArkTS Heapappspawn space]
2d8f1c0000-2d8f200000 rw-p 00000000 [anon:ArkTS Heapappspawn space]
2d8f200000-2d8f240000 rw-p 00000000 [anon:ArkTS Heapappspawn space]
2d8f240000-2d8f280000 rw-p 00000000 [anon:ArkTS Heapappspawn space]
2d8f280000-2d8f2c0000 rw-p 00000000 [anon:ArkTS Heapappspawn space]
2d8f2c0000-2d8f300000 rw-p 00000000 [anon:ArkTS Heapappspawn space]
2d8f300000-2d8f340000 rw-p 00000000 [anon:ArkTS Heapappspawn space]
2d8f340000-2d8f380000 rw-p 00000000 [anon:ArkTS Heapappspawn space]
2d8f380000-2d8f3c0000 rw-p 00000000 [anon:ArkTS Heapappspawn space]
2d8f3c0000-2d8f400000 rw-p 00000000 [anon:ArkTS Heapappspawn space]
2d8f400000-2d8f440000 rw-p 00000000 [anon:ArkTS Heapappspawn space]
2d8f440000-2d8f480000 rw-p 00000000 [anon:ArkTS Heapappspawn space]
2d8f480000-2d8f4c0000 rw-p 00000000 [anon:ArkTS Heapappspawn space]
2d8f4c0000-2d8f500000 rw-p 00000000 [anon:ArkTS Heapappspawn space]
2d8f500000-2d8f540000 rw-p 00000000 [anon:ArkTS Heapsemi space]
2d8f540000-2d8f580000 ---p 00000000 [anon:ArkTS Heap]
2d8f580000-2d8f5c0000 ---p 00000000 [anon:ArkTS Heap]
2d8f5c0000-2d8f600000 rw-p 00000000 [anon:ArkTS Heapshared appspawn space]
2d8f600000-2d8f640000 rw-p 00000000 [anon:ArkTS Heapshared old space]
2d8f640000-2d8f680000 ---p 00000000 [anon:ArkTS Heap]
2d8f680000-2d8f6c0000 ---p 00000000 [anon:ArkTS Heap]
2d8f6c0000-2d8f700000 ---p 00000000 [anon:ArkTS Heap]
2d8f700000-2d8f740000 ---p 00000000 [anon:ArkTS Heap]
2d8f740000-2d8f780000 ---p 00000000 [anon:ArkTS Heap]
2d8f780000-2d8f7c0000 ---p 00000000 [anon:ArkTS Heap]
2d8f7c0000-2d8f800000 rw-p 00000000 [anon:ArkTS Heap]
2d8f800000-2d8f840000 ---p 00000000 [anon:ArkTS Heap]
2d8f840000-2d8f880000 ---p 00000000 [anon:ArkTS Heap]
2d8f880000-2d8f8c0000 ---p 00000000 [anon:ArkTS Heap]
2d8f8c0000-2d8f900000 ---p 00000000 [anon:ArkTS Heap]
2d8f900000-2d8f940000 rw-p 00000000 [anon:ArkTS Heapsemi space]
2d8f940000-2d8f980000 ---p 00000000 [anon:ArkTS Heap]
2d8f980000-2d8f9c0000 ---p 00000000 [anon:ArkTS Heap]
2d8f9c0000-2d8fa00000 ---p 00000000 [anon:ArkTS Heap]
2d8fa00000-2d8fa80000 rw-p 00000000 [anon:ArkTS Heapshared appspawn space]
2d8fa80000-2d8fac0000 ---p 00000000 [anon:ArkTS Heap]
2d8fac0000-2d8fb00000 rw-p 00000000 [anon:ArkTS Heapshared appspawn space]
2d8fb00000-2d8fb40000 ---p 00000000 [anon:ArkTS Heap]
2d8fb40000-2d8fb80000 ---p 00000000 [anon:ArkTS Heap]
2d8fb80000-2d8fbc0000 ---p 00000000 [anon:ArkTS Heap]
2d8fbc0000-2d8fc00000 rw-p 00000000 [anon:ArkTS Heapsemi space]
2d8fc00000-2d8fc40000 ---p 00000000 [anon:ArkTS Heap]
2d8fc40000-2d8fc80000 rw-p 00000000 [anon:ArkTS Heapsemi space]
2d8fc80000-2d8fcc0000 ---p 00000000 [anon:ArkTS Heap]
2d8fcc0000-2d8fd00000 ---p 00000000 [anon:ArkTS Heap]
2d8fd00000-2d8fd40000 ---p 00000000 [anon:ArkTS Heapsemi space]
2d8fd40000-2d8fd80000 rw-p 00000000 [anon:ArkTS Heapshared appspawn space]
2d8fd80000-2d8fdc0000 ---p 00000000 [anon:ArkTS Heap]
2d8fdc0000-2d8fe00000 rw-p 00000000 [anon:ArkTS Heapsemi space]
2d8fe00000-2d8fe40000 ---p 00000000 [anon:ArkTS Heap]
2d8fe40000-2d8fe80000 ---p 00000000 [anon:ArkTS Heapsemi space]
2d8fe80000-2d8fec0000 rw-p 00000000 [anon:ArkTS Heapsemi space]
2d8fec0000-2d8ff00000 rw-p 00000000 [anon:ArkTS Heapshared old space]
2d8ff00000-2d8ff40000 ---p 00000000 [anon:ArkTS Heapsemi space]
2d8ff40000-2d8ff80000 rw-p 00000000 [anon:ArkTS Heapsemi space]
2d8ff80000-2d8ffc0000 rw-p 00000000 [anon:ArkTS Heapshared appspawn space]
2d8ffc0000-2d90000000 rw-p 00000000 [anon:ArkTS Heapshared appspawn space]
4000000000-4000001000 ---p 00000000 [anon:partition_alloc]
4000001000-4000002000 rw-p 00000000 [anon:partition_alloc]
4000002000-4000004000 ---p 00000000 [anon:partition_alloc]
4000004000-4000023000 rw-p 00000000 [anon:partition_alloc]
4000023000-4000024000 ---p 00000000 [anon:partition_alloc]
4000024000-400005f000 rw-p 00000000 [anon:partition_alloc]
400005f000-4000060000 ---p 00000000 [anon:partition_alloc]
4000060000-4000077000 rw-p 00000000 [anon:partition_alloc]
4000077000-4000078000 ---p 00000000 [anon:partition_alloc]
4000078000-4000083000 rw-p 00000000 [anon:partition_alloc]
4000083000-4000084000 ---p 00000000 [anon:partition_alloc]
4000084000-400008b000 rw-p 00000000 [anon:partition_alloc]
400008b000-400008c000 ---p 00000000 [anon:partition_alloc]
400008c000-4000094000 rw-p 00000000 [anon:partition_alloc]
4000094000-4800000000 ---p 00000000 [anon:partition_alloc]
56d6019000-56d6024000 r--p 00000000 /system/bin/appspawn
56d6024000-56d6036000 r-xp 0000a000 /system/bin/appspawn
56d6036000-56d6037000 r--p 0001b000 /system/bin/appspawn
56d6037000-56d6039000 rw-p 0001b000 /system/bin/appspawn
58e85f3000-58e85f4000 ---p 00000000
58e85f4000-58e85fc000 rw-p 00000000 [anon:native_heap:meta]
5a2d12b000-5a2d1c2000 r--p 00000000 /system/lib/ld-musl-aarch64.so.1
5a2d1c2000-5a2d323000 r-xp 00096000 /system/lib/ld-musl-aarch64.so.1
5a2d323000-5a2d32a000 r--p 001f6000 /system/lib/ld-musl-aarch64.so.1
5a2d32a000-5a2d32f000 rw-p 001fc000 /system/lib/ld-musl-aarch64.so.1
5a2d32f000-5a2d61a000 rw-p 00000000 [anon:ld-musl-aarch64.so.1.bss]
5a2d61a000-5a2d61b000 rw-p 00000000
5a2d61b000-5a2d61c000 r--p 00000000 [kshare]
5a2d61c000-5a2d61f000 r-xs 00000000 [shmm]
5a2d61f000-5a2d620000 rw-p 00000000 [anon:native_heap:brk]
5a2d620000-5a2d634000 r--s 00000000 /dev/__parameters__/param_selinux
5a2d634000-5a2d635000 r--s 00000000 /dev/__parameters__/u:object_r:musl_param:s0
5a2d635000-5a2d636000 r--s 00000000 /dev/__parameters__/u:object_r:i18n_param_tz_override:s0
5a2d636000-5a2d637000 r--s 00000000 /dev/__parameters__/u:object_r:time_param:s0
5a2d637000-5a2d638000 r--s 00000000 /dev/__parameters__/u:object_r:hitrace_param:s0
5a2d638000-5a2d639000 r--s 00000000 /dev/__parameters__/u:object_r:versiontype_param:s0
5a2d639000-5a2d63a000 r--s 00000000 /dev/__parameters__/u:object_r:hook_param:s0
5a2d63a000-5a2d644000 r--s 00000000 /dev/__parameters__/u:object_r:hilog_param:s0
5a2d644000-5a2d647000 r--s 00000000 /dev/__parameters__/u:object_r:samgr_writable_param:s0
5a2d647000-5a2d649000 rw-p 00000000 [anon:native_heap:brk]
5a2d649000-5a2d64a000 rw-p 00000000 [anon:native_heap:brk]
5a2d64a000-5a2d64c000 ---p 00000000
5a2d64c000-5a2d652000 rw-p 00000000 [anon:signal_stack:18694]
5a2d652000-5a2d654000 ---p 00000000
5a2d654000-5a2d65a000 rw-p 00000000 [anon:signal_stack:588]
5a2d65a000-5a2d661000 rw-p 00000000 [anon:native_heap:brk]
5a2d661000-5a2d662000 r--s 00000000 /dev/__parameters__/u:object_r:hilog_private_param:s0
5a2d662000-5a2d665000 rw-p 00000000 [anon:native_heap:brk]
5a2d665000-5a2d666000 r--s 00000000 /dev/__parameters__/u:object_r:ark_writeable_param:s0
5a2d666000-5a2d66c000 rw-p 00000000 [anon:native_heap:brk]
5a2d66c000-5a2d66d000 r--s 00000000 /dev/__parameters__/u:object_r:const_i18n_param:s0
5a2d66d000-5a2d66e000 r--s 00000000 /dev/__parameters__/u:object_r:devinfo_type_param:s0
5a2d66e000-5a2d677000 rw-p 00000000 [anon:native_heap:brk]
5a2d677000-5a2d690000 rw-p 00000000 [anon:native_heap:brk]
5a2d690000-5a2d691000 r--s 00000000 /dev/__parameters__/u:object_r:debug_param:s0
5a2d691000-5a2d692000 rw-p 00000000 [anon:native_heap:brk]
5a2d692000-5a2d693000 r--s 00000000 /dev/__parameters__/u:object_r:arkcompiler_param:s0
5a2d693000-5a2d694000 rw-p 00000000 [anon:native_heap:brk]
5a2d694000-5a2d695000 r--s 00000000 /dev/__parameters__/u:object_r:arkui_param:s0
5a2d695000-5a2d6a7000 rw-p 00000000 [anon:native_heap:brk]
5a2d6a7000-5a2d6c0000 rw-p 00000000 [anon:native_heap:brk]
5a2d6c0000-5a2d6c1000 r--s 00000000 /dev/__parameters__/u:object_r:webengine_param:s0
5a2d6c1000-5a2d6c4000 rw-p 00000000 [anon:native_heap:brk]
5a2d6c4000-5a2d6fe000 rw-p 00000000 [anon:native_heap:brk]
5a2d6fe000-5a2d6ff000 rw-p 00000000 [anon:ArkTS Code:libuiability.z.so/UIAbility.js]
5a2d6ff000-5a2d700000 rw-p 00000000 [anon:native_heap:brk]
5a2d700000-5a2d704000 r--p 00000000 /system/lib64/chipset-sdk-sp/libdfx_procinfo.z.so
5a2d704000-5a2d70a000 r-xp 00003000 /system/lib64/chipset-sdk-sp/libdfx_procinfo.z.so
5a2d70a000-5a2d70b000 r--p 00008000 /system/lib64/chipset-sdk-sp/libdfx_procinfo.z.so
5a2d70b000-5a2d70c000 rw-p 00008000 /system/lib64/chipset-sdk-sp/libdfx_procinfo.z.so
5a2d70c000-5a2d70d000 rw-p 00000000 [anon:libdfx_procinfo.z.so.bss]
5a2d70d000-5a2d73f000 rw-p 00000000 [anon:native_heap:brk]
5a2d73f000-5a2d740000 rw-p 00000000 [anon:ArkTS Code:libuiextensionability.z.so/UIExtensionAbility.js]
5a2d740000-5a2d743000 r--p 00000000 /system/lib64/platformsdk/libace_forward_compatibility.z.so
5a2d743000-5a2d747000 r-xp 00002000 /system/lib64/platformsdk/libace_forward_compatibility.z.so
5a2d747000-5a2d748000 r--p 00005000 /system/lib64/platformsdk/libace_forward_compatibility.z.so
5a2d748000-5a2d749000 rw-p 00005000 /system/lib64/platformsdk/libace_forward_compatibility.z.so
5a2d749000-5a2d76e000 rw-p 00000000 [anon:native_heap:brk]
5a2d76e000-5a2d780000 rw-p 00000000 [anon:native_heap:brk]
5a2d780000-5a2d786000 r--p 00000000 /system/lib64/chipset-sdk-sp/libdfx_dumpcatcher.z.so
5a2d786000-5a2d790000 r-xp 00005000 /system/lib64/chipset-sdk-sp/libdfx_dumpcatcher.z.so
5a2d790000-5a2d792000 r--p 0000e000 /system/lib64/chipset-sdk-sp/libdfx_dumpcatcher.z.so
5a2d792000-5a2d793000 rw-p 0000f000 /system/lib64/chipset-sdk-sp/libdfx_dumpcatcher.z.so
5a2d793000-5a2d7d9000 r--s 00000000 /system/etc/zoneinfo/tzdata
5a2d7d9000-5a2d7e1000 rw-p 00000000 [anon:native_heap:brk]
5a2d7e1000-5a2d7ff000 rw-p 00000000 [anon:native_heap:brk]
5a2d7ff000-5a2d800000 rw-p 00000000 [anon:ArkTS Code:libabilitystage.z.so/AbilityStage.js]
5a2d800000-5a2d801000 ---p 00000000 [anon:native_heap:jemalloc meta]
5a2d801000-5a2da00000 rw-p 00000000 [anon:native_heap:jemalloc meta]
5a2da00000-5a2da01000 ---p 00000000 [anon:native_heap:jemalloc meta]
5a2da01000-5a2dc01000 rw-p 00000000 [anon:native_heap:jemalloc]
5a2dc01000-5a2dc3b000 rw-p 00000000 [anon:native_heap:brk]
5a2dc3b000-5a2dc3c000 rw-p 00000000 [anon:ArkTS Code:libextensionability.z.so/ExtensionAbility.js]
5a2dc3c000-5a2dc3e000 rw-p 00000000 [anon:native_heap:brk]
5a2dc3e000-5a2dc3f000 rw-p 00000000 [anon:native_heap:brk]
5a2dc3f000-5a2dc40000 rw-p 00000000 [anon:ArkTS Code:libability.z.so/Ability.js]
5a2dc40000-5a2dcd3000 r--p 00000000 /system/lib64/chipset-sdk-sp/libc++.so
5a2dcd3000-5a2dd6d000 r-xp 00092000 /system/lib64/chipset-sdk-sp/libc++.so
5a2dd6d000-5a2dd77000 r--p 0012b000 /system/lib64/chipset-sdk-sp/libc++.so
5a2dd77000-5a2dd78000 rw-p 00134000 /system/lib64/chipset-sdk-sp/libc++.so
5a2dd78000-5a2dd7f000 rw-p 00000000 [anon:libc++.so.bss]
5a2dd7f000-5a2dd80000 rw-p 00000000 [anon:native_heap:brk]
5a2dd80000-5a2dd8b000 r--p 00000000 /system/lib64/chipset-sdk-sp/libbegetutil.z.so
5a2dd8b000-5a2dda5000 r-xp 0000a000 /system/lib64/chipset-sdk-sp/libbegetutil.z.so
5a2dda5000-5a2dda7000 r--p 00023000 /system/lib64/chipset-sdk-sp/libbegetutil.z.so
5a2dda7000-5a2dda8000 rw-p 00024000 /system/lib64/chipset-sdk-sp/libbegetutil.z.so
5a2dda8000-5a2dddc000 rw-p 00000000 [anon:native_heap:brk]
5a2dddc000-5a2de00000 rw-p 00000000 [anon:native_heap:brk]
5a2de00000-5a2de01000 ---p 00000000 [anon:native_heap:jemalloc meta]
5a2de01000-5a2e200000 rw-p 00000000 [anon:native_heap:jemalloc meta]
5a2e200000-5a2e201000 ---p 00000000 [anon:native_heap:jemalloc meta]
5a2e201000-5a2e401000 r--s 00000000 /dev/__parameters__/param_sec_dac
5a2e401000-5a2e601000 r--s 00000000 /dev/__parameters__/u:object_r:devinfo_public_param:s0
5a2e601000-5a2e63b000 rw-p 00000000 [anon:native_heap:brk]
5a2e63b000-5a2e63c000 rw-p 00000000 [anon:ArkTS Code:libabilitystage.z.so/AbilityStage.js]
5a2e63c000-5a2e640000 rw-p 00000000 [anon:native_heap:brk]
5a2e640000-5a2e641000 r--p 00000000 /system/lib64/libappspawn_helper.z.so
5a2e641000-5a2e642000 r-xp 00000000 /system/lib64/libappspawn_helper.z.so
5a2e642000-5a2e643000 r--p 00000000 /system/lib64/libappspawn_helper.z.so
5a2e643000-5a2e644000 rw-p 00000000 /system/lib64/libappspawn_helper.z.so
5a2e644000-5a2e67e000 rw-p 00000000 [anon:native_heap:brk]
5a2e67e000-5a2e67f000 rw-p 00000000 [anon:native_heap:brk]
5a2e67f000-5a2e680000 rw-p 00000000 [anon:ArkTS Code:libabilitystagecontext.z.so/AbilityStageContext.js]
5a2e680000-5a2e682000 r--p 00000000 /system/lib64/chipset-sdk-sp/libfaultloggerd.z.so
5a2e682000-5a2e687000 r-xp 00001000 /system/lib64/chipset-sdk-sp/libfaultloggerd.z.so
5a2e687000-5a2e688000 r--p 00005000 /system/lib64/chipset-sdk-sp/libfaultloggerd.z.so
5a2e688000-5a2e689000 rw-p 00005000 /system/lib64/chipset-sdk-sp/libfaultloggerd.z.so
5a2e689000-5a2e6bd000 rw-p 00000000 [anon:native_heap:brk]
5a2e6bd000-5a2e6bf000 rw-p 00000000 [anon:ArkTS Code:libcallee.z.so/Callee.js]
5a2e6bf000-5a2e6c0000 rw-p 00000000 [anon:ArkTS Code:libextensioncontext.z.so/ExtensionContext.js]
5a2e6c0000-5a2e6c5000 r--p 00000000 /system/lib64/chipset-sdk-sp/libhitrace_meter.so
5a2e6c5000-5a2e6cf000 r-xp 00004000 /system/lib64/chipset-sdk-sp/libhitrace_meter.so
5a2e6cf000-5a2e6d0000 r--p 0000d000 /system/lib64/chipset-sdk-sp/libhitrace_meter.so
5a2e6d0000-5a2e6d1000 rw-p 0000d000 /system/lib64/chipset-sdk-sp/libhitrace_meter.so
5a2e6d1000-5a2e6d2000 rw-p 00000000 [anon:libhitrace_meter.so.bss]
5a2e6d2000-5a2e6f6000 rw-p 00000000 [anon:native_heap:brk]
5a2e6f6000-5a2e6f7000 rw-p 00000000 [anon:ArkTS Code:libserviceextensionability.z.so/ServiceExtensionAbility.js]
5a2e6f7000-5a2e6f8000 rw-p 00000000 [anon:ArkTS Code:libwindowstage.z.so/WindowStage.js]
5a2e6f8000-5a2e700000 rw-p 00000000 [anon:native_heap:brk]
5a2e700000-5a2e706000 r--p 00000000 /system/lib64/chipset-sdk-sp/libbacktrace_local.so
5a2e706000-5a2e71a000 r-xp 00005000 /system/lib64/chipset-sdk-sp/libbacktrace_local.so
5a2e71a000-5a2e71c000 r--p 00018000 /system/lib64/chipset-sdk-sp/libbacktrace_local.so
5a2e71c000-5a2e71d000 rw-p 00019000 /system/lib64/chipset-sdk-sp/libbacktrace_local.so
5a2e71d000-5a2e73d000 rw-p 00000000 [anon:native_heap:brk]
5a2e73d000-5a2e740000 rw-p 00000000 [anon:ArkTS Code:libabilitycontext.z.so/AbilityContext.js]
5a2e740000-5a2e744000 r--p 00000000 /system/lib64/chipset-sdk-sp/libstack_printer.z.so
5a2e744000-5a2e74c000 r-xp 00003000 /system/lib64/chipset-sdk-sp/libstack_printer.z.so
5a2e74c000-5a2e74d000 r--p 0000a000 /system/lib64/chipset-sdk-sp/libstack_printer.z.so
5a2e74d000-5a2e74e000 rw-p 0000a000 /system/lib64/chipset-sdk-sp/libstack_printer.z.so
5a2e74e000-5a2e74f000 rw-p 00000000 [anon:libstack_printer.z.so.bss]
5a2e74f000-5a2e780000 rw-p 00000000 [anon:native_heap:brk]
5a2e780000-5a2e784000 r--p 00000000 /system/lib64/chipset-sdk-sp/libdfx_signalhandler.z.so
5a2e784000-5a2e78c000 r-xp 00003000 /system/lib64/chipset-sdk-sp/libdfx_signalhandler.z.so
5a2e78c000-5a2e78d000 r--p 0000a000 /system/lib64/chipset-sdk-sp/libdfx_signalhandler.z.so
5a2e78d000-5a2e78e000 rw-p 0000a000 /system/lib64/chipset-sdk-sp/libdfx_signalhandler.z.so
5a2e78e000-5a2e792000 rw-p 00000000 [anon:libdfx_signalhandler.z.so.bss]
5a2e792000-5a2e79e000 rw-p 00000000 [anon:native_heap:brk]
5a2e79e000-5a2e7a1000 rw-p 00000000 [anon:ArkTS Code:libcontext.z.so/Context.js]
5a2e7a1000-5a2e7b9000 rw-p 00000000 [anon:native_heap:brk]
5a2e7b9000-5a2e7c0000 rw-p 00000000 [anon:native_heap:brk]
5a2e7c0000-5a2e7ca000 r--p 00000000 /system/lib64/chipset-sdk-sp/liblzma.z.so
5a2e7ca000-5a2e7f4000 r-xp 00009000 /system/lib64/chipset-sdk-sp/liblzma.z.so
5a2e7f4000-5a2e7f5000 r--p 00032000 /system/lib64/chipset-sdk-sp/liblzma.z.so
5a2e7f5000-5a2e7f6000 rw-p 00032000 /system/lib64/chipset-sdk-sp/liblzma.z.so
5a2e7f6000-5a2e800000 rw-p 00000000 [anon:liblzma.z.so.bss]
5a2e800000-5a2e801000 r--p 00000000 /system/lib64/chipset-sdk-sp/libhilog_encode.so
5a2e801000-5a2e804000 r-xp 00000000 /system/lib64/chipset-sdk-sp/libhilog_encode.so
5a2e804000-5a2e805000 r--p 00002000 /system/lib64/chipset-sdk-sp/libhilog_encode.so
5a2e805000-5a2e806000 rw-p 00002000 /system/lib64/chipset-sdk-sp/libhilog_encode.so
5a2e806000-5a2e83e000 rw-p 00000000 [anon:native_heap:brk]
5a2e83e000-5a2e840000 rw-p 00000000 [anon:ArkTS Code:libserviceextensioncontext.z.so/ServiceExtensionContext.js]
5a2e840000-5a2e843000 r--p 00000000 /system/lib64/chipset-sdk-sp/libcjson.z.so
5a2e843000-5a2e849000 r-xp 00002000 /system/lib64/chipset-sdk-sp/libcjson.z.so
5a2e849000-5a2e84a000 r--p 00007000 /system/lib64/chipset-sdk-sp/libcjson.z.so
5a2e84a000-5a2e84b000 rw-p 00007000 /system/lib64/chipset-sdk-sp/libcjson.z.so
5a2e84b000-5a2e84c000 rw-p 00000000 [anon:native_heap:brk]
5a2e84c000-5a2e854000 rw-p 00000000 [anon:native_heap:brk]
5a2e854000-5a2e855000 r--s 00000000 /dev/__parameters__/u:object_r:hichecker_writable_param:s0
5a2e855000-5a2e856000 r--s 00000000 [shmm]
5a2e856000-5a2e857000 r--s 00000000 /dev/__parameters__/u:object_r:ark_profile:s0
5a2e857000-5a2e85b000 rw-p 00000000 [anon:native_heap:brk]
5a2e85b000-5a2e85f000 rw-p 00000000 [anon:native_heap:brk]
5a2e85f000-5a2e86a000 rw-p 00000000 [anon:ArkTS Code:libuicontext.z.so/uicontext.js]
5a2e86a000-5a2e875000 rw-p 00000000 [anon:ArkTS Code:387327631360]
5a2e875000-5a2e878000 rw-p 00000000 [anon:ArkTS Code:libcaller.z.so/Caller.js]
5a2e878000-5a2e87c000 rw-p 00000000 [anon:native_heap:brk]
5a2e87c000-5a2e87f000 rw-p 00000000 [anon:ArkTS Code:libapplicationcontext.z.so/ApplicationContext.js]
5a2e87f000-5a2e880000 rw-p 00000000 [anon:native_heap:brk]
5a2e880000-5a2e895000 r--p 00000000 /system/lib64/chipset-sdk-sp/libhilog.so
5a2e895000-5a2e8c3000 r-xp 00014000 /system/lib64/chipset-sdk-sp/libhilog.so
5a2e8c3000-5a2e8c5000 r--p 00041000 /system/lib64/chipset-sdk-sp/libhilog.so
5a2e8c5000-5a2e8c6000 rw-p 00042000 /system/lib64/chipset-sdk-sp/libhilog.so
5a2e8c6000-5a2e8c8000 rw-p 00000000 [anon:libhilog.so.bss]
5a2e8c8000-5a2e8dc000 rw-p 00000000 [anon:native_heap:brk]
5a2e8dc000-5a2e8ea000 rw-p 00000000 [anon:ArkTS Code:libbuffer.z.so/buffer.js]
5a2e8ea000-5a2e8ee000 rw-p 00000000 [anon:native_heap:brk]
5a2e8ee000-5a2e8f2000 rw-p 00000000 [anon:ArkTS Code:libcontact.z.so/contact.js]
5a2e8f2000-5a2e8f8000 rw-p 00000000 [anon:ArkTS Code:libpicker.z.so/picker.js]
5a2e8f8000-5a2e8fc000 rw-p 00000000 [anon:native_heap:brk]
5a2e8fc000-5a2e8fd000 rw-p 00000000 [anon:ArkTS Code:libmeasure.z.so/measure.js]
5a2e8fd000-5a2e8fe000 rw-p 00000000 [anon:native_heap:brk]
5a2e8fe000-5a2e900000 rw-p 00000000 [anon:ArkTS Code:libauthentication.z.so/authentication.js]
5a2e900000-5a2e904000 r--p 00000000 /system/lib64/chipset-sdk-sp/libconfigpolicy_util.z.so
5a2e904000-5a2e914000 r-xp 00003000 /system/lib64/chipset-sdk-sp/libconfigpolicy_util.z.so
5a2e914000-5a2e916000 r--p 00012000 /system/lib64/chipset-sdk-sp/libconfigpolicy_util.z.so
5a2e916000-5a2e917000 rw-p 00013000 /system/lib64/chipset-sdk-sp/libconfigpolicy_util.z.so
5a2e917000-5a2e93d000 rw-p 00000000 [anon:ArkTS Code:387328339968]
5a2e93d000-5a2e93f000 rw-p 00000000 [anon:native_heap:brk]
5a2e93f000-5a2e940000 r--s 00000000 /dev/__parameters__/u:object_r:i18n_param:s0
5a2e940000-5a2e944000 r--p 00000000 /system/lib64/chipset-sdk-sp/libhitracechain.so
5a2e944000-5a2e94a000 r-xp 00003000 /system/lib64/chipset-sdk-sp/libhitracechain.so
5a2e94a000-5a2e94b000 r--p 00008000 /system/lib64/chipset-sdk-sp/libhitracechain.so
5a2e94b000-5a2e94c000 rw-p 00008000 /system/lib64/chipset-sdk-sp/libhitracechain.so
5a2e94c000-5a2e95b000 rw-p 00000000 [anon:native_heap:brk]
5a2e95b000-5a2e95f000 rw-p 00000000 [anon:ArkTS MethodLiteral]
5a2e95f000-5a2e977000 rw-p 00000000 [anon:native_heap:brk]
5a2e977000-5a2e97b000 rw-p 00000000 [anon:native_heap:brk]
5a2e97b000-5a2e97c000 rw-p 00000000 [anon:ArkTS Code:libstatemanagement.z.so/StateManagement.js]
5a2e97c000-5a2e97e000 rw-p 00000000 [anon:native_heap:brk]
5a2e97e000-5a2e97f000 rw-p 00000000 [anon:native_heap:brk]
5a2e97f000-5a2e980000 r--s 00000000 /dev/__parameters__/u:object_r:accessibility_param:s0
5a2e980000-5a2e98c000 r--p 00000000 /system/lib64/chipset-sdk-sp/libunwinder.z.so
5a2e98c000-5a2e9b3000 r-xp 0000b000 /system/lib64/chipset-sdk-sp/libunwinder.z.so
5a2e9b3000-5a2e9b5000 r--p 00031000 /system/lib64/chipset-sdk-sp/libunwinder.z.so
5a2e9b5000-5a2e9b6000 rw-p 00032000 /system/lib64/chipset-sdk-sp/libunwinder.z.so
5a2e9b6000-5a2e9b7000 rw-p 00000000 [anon:libunwinder.z.so.bss]
5a2e9b7000-5a2e9bf000 rw-p 00000000 [anon:native_heap:brk]
5a2e9bf000-5a2e9c0000 rw-s 00000000 anon_inode:dev/ashmem/gralloc_shared_attr
5a2e9c0000-5a2e9c6000 r--p 00000000 /system/lib64/chipset-sdk-sp/libhisysevent.z.so
5a2e9c6000-5a2e9d7000 r-xp 00005000 /system/lib64/chipset-sdk-sp/libhisysevent.z.so
5a2e9d7000-5a2e9d9000 r--p 00015000 /system/lib64/chipset-sdk-sp/libhisysevent.z.so
5a2e9d9000-5a2e9da000 rw-p 00016000 /system/lib64/chipset-sdk-sp/libhisysevent.z.so
5a2e9da000-5a2e9db000 rw-p 00000000 [anon:libhisysevent.z.so.bss]
5a2e9db000-5a2e9dc000 r--s 00000000 /dev/__parameters__/u:object_r:ffrt_param:s0
5a2e9dc000-5a2e9e4000 rw-p 00000000 [anon:native_heap:brk]
5a2e9e4000-5a2e9e8000 rw-p 00000000 [anon:ArkTS Code:liburi.z.so/uri.js]
5a2e9e8000-5a2ea00000 rw-p 00000000 [anon:native_heap:brk]
5a2ea00000-5a2ea02000 r--p 00000000 /system/lib64/chipset-sdk-sp/libasync_stack.z.so
5a2ea02000-5a2ea05000 r-xp 00001000 /system/lib64/chipset-sdk-sp/libasync_stack.z.so
5a2ea05000-5a2ea06000 r--p 00003000 /system/lib64/chipset-sdk-sp/libasync_stack.z.so
5a2ea06000-5a2ea07000 rw-p 00003000 /system/lib64/chipset-sdk-sp/libasync_stack.z.so
5a2ea07000-5a2ea3f000 rw-p 00000000 [anon:native_heap:brk]
5a2ea3f000-5a2ea40000 rw-p 00000000 [anon:native_heap:brk]
5a2ea40000-5a2ea5a000 r--p 00000000 /system/lib64/chipset-sdk-sp/libutils.z.so
5a2ea5a000-5a2ea88000 r-xp 00019000 /system/lib64/chipset-sdk-sp/libutils.z.so
5a2ea88000-5a2ea8b000 r--p 00046000 /system/lib64/chipset-sdk-sp/libutils.z.so
5a2ea8b000-5a2ea8c000 rw-p 00048000 /system/lib64/chipset-sdk-sp/libutils.z.so
5a2ea8c000-5a2eac0000 rw-p 00000000 [anon:native_heap:brk]
5a2eac0000-5a2eac3000 r--p 00000000 /system/lib64/chipset-sdk-sp/libsec_shared.z.so
5a2eac3000-5a2ead0000 r-xp 00002000 /system/lib64/chipset-sdk-sp/libsec_shared.z.so
5a2ead0000-5a2ead1000 r--p 0000e000 /system/lib64/chipset-sdk-sp/libsec_shared.z.so
5a2ead1000-5a2ead2000 rw-p 0000e000 /system/lib64/chipset-sdk-sp/libsec_shared.z.so
5a2ead2000-5a2eafa000 rw-p 00000000 [anon:native_heap:brk]
5a2eafa000-5a2eb00000 rw-p 00000000 [anon:ArkTS Code:liburl.z.so/url.js]
5a2eb00000-5a2eb44000 r--p 00000000 /system/lib64/ndk/libffrt.so
5a2eb44000-5a2ebe5000 r-xp 00043000 /system/lib64/ndk/libffrt.so
5a2ebe5000-5a2ebeb000 r--p 000e3000 /system/lib64/ndk/libffrt.so
5a2ebeb000-5a2ebec000 rw-p 000e8000 /system/lib64/ndk/libffrt.so
5a2ebec000-5a2ebfb000 rw-p 00000000 [anon:libffrt.so.bss]
5a2ebfb000-5a2ebfd000 rw-p 00000000 [anon:ArkTS Code:libpromptAction.z.so/promptAction.js]
5a2ebfd000-5a2ebfe000 r--s 00000000 /dev/__parameters__/u:object_r:hiviewdfx_profiler_param:s0
5a2ebfe000-5a2ebff000 rw-s 00000000 /data/storage/el2/base/files/hiappevent/databases/appevent.db-dwr
5a2ebff000-5a2ec00000 rw-s 00000000 /data/storage/el2/base/files/hiappevent/databases/appevent.db-dwr
5a2ec00000-5a2ec02000 r--p 00000000 /system/lib64/chipset-sdk/libclang_rt.ubsan_minimal.so
5a2ec02000-5a2ec04000 r-xp 00001000 /system/lib64/chipset-sdk/libclang_rt.ubsan_minimal.so
5a2ec04000-5a2ec05000 r--p 00002000 /system/lib64/chipset-sdk/libclang_rt.ubsan_minimal.so
5a2ec05000-5a2ec06000 rw-p 00002000 /system/lib64/chipset-sdk/libclang_rt.ubsan_minimal.so
5a2ec06000-5a2ee06000 r--s 00000000 /dev/__parameters__/u:object_r:persist_param:s0
5a2ee06000-5a2ee3e000 rw-p 00000000 [anon:native_heap:brk]
5a2ee3e000-5a2ee40000 rw-p 00000000 [anon:native_heap:brk]
5a2ee40000-5a2ee42000 r--p 00000000 /system/lib64/platformsdk/libfwmark_client.z.so
5a2ee42000-5a2ee45000 r-xp 00001000 /system/lib64/platformsdk/libfwmark_client.z.so
5a2ee45000-5a2ee46000 r--p 00003000 /system/lib64/platformsdk/libfwmark_client.z.so
5a2ee46000-5a2ee47000 rw-p 00003000 /system/lib64/platformsdk/libfwmark_client.z.so
5a2ee47000-5a2f0fd000 ---p 00000000 [anon:cfi_shadow:musl]
5a2f0fd000-5a2f0fe000 r--p 00000000 [anon:cfi_shadow:musl]
5a2f0fe000-5a2f118000 ---p 00000000 [anon:cfi_shadow:musl]
5a2f118000-5a2f119000 r--p 00000000 [anon:cfi_shadow:musl]
5a2f119000-5a2f11c000 ---p 00000000 [anon:cfi_shadow:musl]
5a2f11c000-5a2f11d000 r--p 00000000 [anon:cfi_shadow:musl]
5a2f11d000-5a2f11e000 r--p 00000000 [anon:cfi_shadow:musl]
5a2f11e000-5a2f11f000 r--p 00000000 [anon:cfi_shadow:musl]
5a2f11f000-5a2f126000 ---p 00000000 [anon:cfi_shadow:musl]
5a2f126000-5a2f127000 r--p 00000000 [anon:cfi_shadow:musl]
5a2f127000-5a2f241000 ---p 00000000 [anon:cfi_shadow:musl]
5a2f241000-5a2f242000 r--p 00000000 [anon:cfi_shadow:musl]
5a2f242000-5a2f243000 r--p 00000000 [anon:cfi_shadow:musl]
5a2f243000-5aaee47000 ---p 00000000 [anon:cfi_shadow:musl]
5aaee47000-5aaf047000 r--s 00000000 /dev/__parameters__/u:object_r:startup_init_param:s0
5aaf047000-5aaf04f000 rw-p 00000000 [anon:native_heap:brk]
5aaf04f000-5aaf051000 rw-p 00000000 [anon:ArkTS Code:libjson.z.so/json.js]
5aaf051000-5aaf056000 rw-p 00000000 [anon:ArkTS Code:libwebview.z.so/webview.js]
5aaf056000-5aaf067000 rw-p 00000000 [anon:native_heap:brk]
5aaf067000-5aaf07b000 rw-p 00000000 [anon:native_heap:brk]
5aaf07b000-5aaf07f000 rw-p 00000000 [anon:native_heap:brk]
5aaf07f000-5aaf080000 rw-s 00000000 /data/storage/el2/base/files/hiappevent/databases/appevent.db-dwr
5aaf080000-5aaf081000 r--p 00000000 /system/lib64/lib_kccllockopt.so
5aaf081000-5aaf082000 r-xp 00000000 /system/lib64/lib_kccllockopt.so
5aaf082000-5aaf083000 r--p 00000000 /system/lib64/lib_kccllockopt.so
5aaf083000-5aaf084000 rw-p 00000000 /system/lib64/lib_kccllockopt.so
5aaf084000-5aaf0bc000 rw-p 00000000 [anon:native_heap:brk]
5aaf0bc000-5aaf0bd000 rw-s 00000000 /data/storage/el2/base/files/hiappevent/databases/appevent.db-dwr
5aaf0bd000-5aaf0be000 rw-s 00000000 /data/storage/el2/base/files/hiappevent/databases/appevent.db-dwr
5aaf0c0000-5aaf0c9000 r--p 00000000 /vendor/lib64/chipsetsdk/libffrt_acc.so
5aaf0c9000-5aaf0de000 r-xp 00008000 /vendor/lib64/chipsetsdk/libffrt_acc.so
5aaf0de000-5aaf0e0000 r--p 0001c000 /vendor/lib64/chipsetsdk/libffrt_acc.so
5aaf0e0000-5aaf0e1000 rw-p 0001d000 /vendor/lib64/chipsetsdk/libffrt_acc.so
5aaf0e1000-5aaf0e4000 rw-p 00000000 [anon:libffrt_acc.so.bss]
5aaf0e4000-5aafae4000 r--s 00000000 /dev/__parameters__/u:object_r:default_param:s0
5aafae4000-5aafafc000 rw-p 00000000 [anon:native_heap:brk]
5aafafc000-5aafafd000 rw-p 00000000 [anon:native_heap:brk]
5aafb00000-5aafb03000 r--p 00000000 /system/lib64/platformsdk/libappexecfwk_common.z.so
5aafb03000-5aafb07000 r-xp 00002000 /system/lib64/platformsdk/libappexecfwk_common.z.so
5aafb07000-5aafb09000 r--p 00005000 /system/lib64/platformsdk/libappexecfwk_common.z.so
5aafb09000-5aafb0a000 rw-p 00006000 /system/lib64/platformsdk/libappexecfwk_common.z.so
5aafb0a000-5aafb3a000 rw-p 00000000 [anon:native_heap:brk]
5aafb40000-5aafb54000 r--p 00000000 /system/lib64/chipset-sdk/libaccesstoken_common_cxx.z.so
5aafb54000-5aafb5a000 r-xp 00013000 /system/lib64/chipset-sdk/libaccesstoken_common_cxx.z.so
5aafb5a000-5aafb5f000 r--p 00018000 /system/lib64/chipset-sdk/libaccesstoken_common_cxx.z.so
5aafb5f000-5aafb67000 rw-p 0001c000 /system/lib64/chipset-sdk/libaccesstoken_common_cxx.z.so
5aafb67000-5aafb7f000 rw-p 00000000 [anon:native_heap:brk]
5aafb80000-5aafb86000 r--p 00000000 /system/lib64/chipset-sdk/libstring_utils.z.so
5aafb86000-5aafb99000 r-xp 00005000 /system/lib64/chipset-sdk/libstring_utils.z.so
5aafb99000-5aafb9a000 r--p 00017000 /system/lib64/chipset-sdk/libstring_utils.z.so
5aafb9a000-5aafb9b000 rw-p 00017000 /system/lib64/chipset-sdk/libstring_utils.z.so
5aafb9b000-5aafbbb000 rw-p 00000000 [anon:native_heap:brk]
5aafbc0000-5aafbd5000 r--p 00000000 /system/lib64/platformsdk/libcesfwk_core.z.so
5aafbd5000-5aafbea000 r-xp 00014000 /system/lib64/platformsdk/libcesfwk_core.z.so
5aafbea000-5aafbf0000 r--p 00028000 /system/lib64/platformsdk/libcesfwk_core.z.so
5aafbf0000-5aafbf1000 rw-p 0002d000 /system/lib64/platformsdk/libcesfwk_core.z.so
5aafbf1000-5aafbf9000 rw-p 00000000 [anon:native_heap:brk]
5aafbf9000-5aafc00000 rw-p 00000000 [anon:ArkTS MethodLiteral]
5aafc00000-5aafc2c000 r--p 00000000 /system/lib64/chipset-sdk-sp/libipc_single.z.so
5aafc2c000-5aafc7b000 r-xp 0002b000 /system/lib64/chipset-sdk-sp/libipc_single.z.so
5aafc7b000-5aafc7f000 r--p 00079000 /system/lib64/chipset-sdk-sp/libipc_single.z.so
5aafc7f000-5aafc80000 rw-p 0007c000 /system/lib64/chipset-sdk-sp/libipc_single.z.so
5aafc80000-5aafc87000 r--p 00000000 /system/lib64/platformsdk/libaccountkits.z.so
5aafc87000-5aafc98000 r-xp 00006000 /system/lib64/platformsdk/libaccountkits.z.so
5aafc98000-5aafc9c000 r--p 00016000 /system/lib64/platformsdk/libaccountkits.z.so
5aafc9c000-5aafc9d000 rw-p 00019000 /system/lib64/platformsdk/libaccountkits.z.so
5aafc9d000-5aafcbd000 rw-p 00000000 [anon:native_heap:brk]
5aafcc0000-5aafd63000 r--p 00000000 /system/lib64/platformsdk/libappexecfwk_core.z.so
5aafd63000-5aafe4a000 r-xp 000a2000 /system/lib64/platformsdk/libappexecfwk_core.z.so
5aafe4a000-5aafe67000 r--p 00188000 /system/lib64/platformsdk/libappexecfwk_core.z.so
5aafe67000-5aafe68000 rw-p 001a4000 /system/lib64/platformsdk/libappexecfwk_core.z.so
5aafe68000-5aafe69000 rw-p 00000000 [anon:libappexecfwk_core.z.so.bss]
5aafe69000-5aafe71000 rw-p 00000000 [anon:native_heap:brk]
5aafe71000-5aafe7c000 rw-p 00000000 [anon:ArkTS Code:libutil.z.so/util.js]
5aafe80000-5aafe93000 r--p 00000000 /system/lib64/chipset-sdk-sp/libeventhandler.z.so
5aafe93000-5aafec7000 r-xp 00012000 /system/lib64/chipset-sdk-sp/libeventhandler.z.so
5aafec7000-5aafeca000 r--p 00045000 /system/lib64/chipset-sdk-sp/libeventhandler.z.so
5aafeca000-5aafecb000 rw-p 00047000 /system/lib64/chipset-sdk-sp/libeventhandler.z.so
5aafecf000-5aafef3000 rw-p 00000000 [anon:native_heap:brk]
5aafef3000-5aafefd000 r--s 00000000 /dev/__parameters__/u:object_r:hiviewdfx_hiview_param:s0
5aaff00000-5aaff0e000 r--p 00000000 /system/lib64/libsecurity_component_sdk.z.so
5aaff0e000-5aaff21000 r-xp 0000d000 /system/lib64/libsecurity_component_sdk.z.so
5aaff21000-5aaff24000 r--p 0001f000 /system/lib64/libsecurity_component_sdk.z.so
5aaff24000-5aaff25000 rw-p 00021000 /system/lib64/libsecurity_component_sdk.z.so
5aaff25000-5aaff26000 rw-p 00000000 [anon:libsecurity_component_sdk.z.so.bss]
5aaff26000-5aaff28000 ---p 00000000
5aaff28000-5aaff2e000 rw-p 00000000 [anon:signal_stack:18695]
5aaff2e000-5aaff30000 ---p 00000000
5aaff30000-5aaff36000 rw-p 00000000 [anon:signal_stack:18696]
5aaff36000-5aaff38000 ---p 00000000
5aaff38000-5aaff3e000 rw-p 00000000 [anon:signal_stack:18698]
5aaff40000-5aaff4c000 r--p 00000000 /system/lib64/platformsdk/libbase.z.so
5aaff4c000-5aaff55000 r-xp 0000b000 /system/lib64/platformsdk/libbase.z.so
5aaff55000-5aaff59000 r--p 00013000 /system/lib64/platformsdk/libbase.z.so
5aaff59000-5aaff5a000 rw-p 00016000 /system/lib64/platformsdk/libbase.z.so
5aaff5a000-5aaff5e000 rw-p 00000000 [anon:native_heap:brk]
5aaff5e000-5aaff7e000 r--s 00000000 /dev/__parameters__/u:object_r:develop_private_param:s0
5aaff80000-5ab002e000 r--p 00000000 /system/lib64/platformsdk/libappexecfwk_base.z.so
5ab002e000-5ab0132000 r-xp 000ad000 /system/lib64/platformsdk/libappexecfwk_base.z.so
5ab0132000-5ab013e000 r--p 001b0000 /system/lib64/platformsdk/libappexecfwk_base.z.so
5ab013e000-5ab0140000 rw-p 001bb000 /system/lib64/platformsdk/libappexecfwk_base.z.so
5ab0140000-5ab0141000 r--p 00000000 /system/lib64/platformsdk/libtokensetproc_shared.z.so
5ab0141000-5ab0144000 r-xp 00000000 /system/lib64/platformsdk/libtokensetproc_shared.z.so
5ab0144000-5ab0145000 r--p 00002000 /system/lib64/platformsdk/libtokensetproc_shared.z.so
5ab0145000-5ab0146000 rw-p 00002000 /system/lib64/platformsdk/libtokensetproc_shared.z.so
5ab0146000-5ab0148000 ---p 00000000
5ab0148000-5ab014e000 rw-p 00000000 [anon:signal_stack:18700]
5ab014e000-5ab0150000 ---p 00000000
5ab0150000-5ab0156000 rw-p 00000000 [anon:signal_stack:18701]
5ab0156000-5ab0158000 ---p 00000000
5ab0158000-5ab015e000 rw-p 00000000 [anon:signal_stack:18699]
5ab0162000-5ab0164000 rw-p 00000000 [anon:native_heap:brk]
5ab0164000-5ab0166000 ---p 00000000
5ab0166000-5ab016c000 rw-p 00000000 [anon:signal_stack:18702]
5ab016c000-5ab016e000 ---p 00000000
5ab016e000-5ab0174000 rw-p 00000000 [anon:signal_stack:18703]
5ab0174000-5ab0176000 ---p 00000000
5ab0176000-5ab017c000 rw-p 00000000 [anon:signal_stack:18704]
5ab0180000-5ab0184000 r--p 00000000 /system/lib64/chipset-sdk-sp/libucollection_client.z.so
5ab0184000-5ab018c000 r-xp 00003000 /system/lib64/chipset-sdk-sp/libucollection_client.z.so
5ab018c000-5ab018e000 r--p 0000a000 /system/lib64/chipset-sdk-sp/libucollection_client.z.so
5ab018e000-5ab018f000 rw-p 0000b000 /system/lib64/chipset-sdk-sp/libucollection_client.z.so
5ab018f000-5ab0191000 ---p 00000000
5ab0191000-5ab0197000 rw-p 00000000 [anon:signal_stack:18705]
5ab0197000-5ab0199000 ---p 00000000
5ab0199000-5ab019f000 rw-p 00000000 [anon:signal_stack:18706]
5ab019f000-5ab01a1000 ---p 00000000
5ab01a1000-5ab01a7000 rw-p 00000000 [anon:signal_stack:18707]
5ab01a7000-5ab01af000 rw-p 00000000 [anon:native_heap:brk]
5ab01af000-5ab01b1000 ---p 00000000
5ab01b1000-5ab01b7000 rw-p 00000000 [anon:signal_stack:18708]
5ab01bb000-5ab01bf000 rw-p 00000000 [anon:native_heap:brk]
5ab01c0000-5ab01db000 r--p 00000000 /system/lib64/platformsdk/libos_account_innerkits.z.so
5ab01db000-5ab0217000 r-xp 0001a000 /system/lib64/platformsdk/libos_account_innerkits.z.so
5ab0217000-5ab021c000 r--p 00055000 /system/lib64/platformsdk/libos_account_innerkits.z.so
5ab021c000-5ab021d000 rw-p 00059000 /system/lib64/platformsdk/libos_account_innerkits.z.so
5ab021d000-5ab021e000 rw-p 00000000 [anon:libos_account_innerkits.z.so.bss]
5ab021e000-5ab0226000 rw-p 00000000 [anon:native_heap:brk]
5ab0226000-5ab0230000 rw-p 00000000 [anon:ArkTS Code:libphotoaccesshelper.z.so/photoAccessHelper.js]
5ab0230000-5ab0233000 rw-p 00000000 [anon:native_heap:brk]
5ab0233000-5ab0235000 ---p 00000000
5ab0235000-5ab023b000 rw-p 00000000 [anon:signal_stack:18709]
5ab023c000-5ab0240000 rw-p 00000000 [anon:native_heap:brk]
5ab0240000-5ab0242000 r--p 00000000 /system/lib64/platformsdk/librestorecon.z.so
5ab0242000-5ab0244000 r-xp 00001000 /system/lib64/platformsdk/librestorecon.z.so
5ab0244000-5ab0245000 r--p 00002000 /system/lib64/platformsdk/librestorecon.z.so
5ab0245000-5ab0246000 rw-p 00002000 /system/lib64/platformsdk/librestorecon.z.so
5ab0246000-5ab0248000 ---p 00000000
5ab0248000-5ab024e000 rw-p 00000000 [anon:signal_stack:18712]
5ab024e000-5ab0256000 rw-p 00000000 [anon:ArkTS MethodLiteral]
5ab0256000-5ab0266000 rw-p 00000000 [anon:native_heap:brk]
5ab0266000-5ab0268000 ---p 00000000
5ab0268000-5ab026e000 rw-p 00000000 [anon:signal_stack:18751]
5ab026e000-5ab0270000 ---p 00000000
5ab0270000-5ab0276000 rw-p 00000000 [anon:signal_stack:18752]
5ab0276000-5ab0278000 ---p 00000000
5ab0278000-5ab027e000 rw-p 00000000 [anon:signal_stack:18755]
5ab0280000-5ab0292000 r--p 00000000 /system/lib64/platformsdk/libdomain_account_innerkits.z.so
5ab0292000-5ab02ad000 r-xp 00011000 /system/lib64/platformsdk/libdomain_account_innerkits.z.so
5ab02ad000-5ab02b3000 r--p 0002b000 /system/lib64/platformsdk/libdomain_account_innerkits.z.so
5ab02b3000-5ab02b4000 rw-p 00030000 /system/lib64/platformsdk/libdomain_account_innerkits.z.so
5ab02b4000-5ab02b6000 ---p 00000000
5ab02b6000-5ab02bc000 rw-p 00000000 [anon:signal_stack:18754]
5ab02c0000-5ab02c3000 r--p 00000000 /system/lib64/platformsdk/libhitrace_option.so
5ab02c3000-5ab02c6000 r-xp 00002000 /system/lib64/platformsdk/libhitrace_option.so
5ab02c6000-5ab02c7000 r--p 00004000 /system/lib64/platformsdk/libhitrace_option.so
5ab02c7000-5ab02c8000 rw-p 00004000 /system/lib64/platformsdk/libhitrace_option.so
5ab02c8000-5ab02ca000 ---p 00000000
5ab02ca000-5ab02d0000 rw-p 00000000 [anon:signal_stack:18756]
5ab02d0000-5ab02d2000 ---p 00000000
5ab02d2000-5ab02d8000 rw-p 00000000 [anon:signal_stack:18757]
5ab02d8000-5ab02da000 ---p 00000000
5ab02da000-5ab02e0000 rw-p 00000000 [anon:signal_stack:18758]
5ab02e0000-5ab02e2000 ---p 00000000
5ab02e2000-5ab02e8000 rw-p 00000000 [anon:signal_stack:18759]
5ab02e8000-5ab02f0000 rw-s 00000000 /data/storage/el2/database/default/kvdb/0307c2022ae5d2652a5e510ac36dffc1cb4645e266a612b1b0527ef3ef2e0093/single_ver/main/gen_nat
5ab02f0000-5ab02f2000 ---p 00000000
5ab02f2000-5ab02f8000 rw-p 00000000 [anon:signal_stack:18768]
5ab02f8000-5ab0300000 rw-s 00000000 /data/storage/el2/base/files/hiappevent/databases/appevent.db-shm
5ab0300000-5ab0306000 r--p 00000000 /system/lib64/chipset-sdk-sp/libipc_common.z.so
5ab0306000-5ab0310000 r-xp 00005000 /system/lib64/chipset-sdk-sp/libipc_common.z.so
5ab0310000-5ab0311000 r--p 0000e000 /system/lib64/chipset-sdk-sp/libipc_common.z.so
5ab0311000-5ab0312000 rw-p 0000e000 /system/lib64/chipset-sdk-sp/libipc_common.z.so
5ab0312000-5ab0314000 ---p 00000000
5ab0314000-5ab031a000 rw-p 00000000 [anon:signal_stack:18776]
5ab031a000-5ab031c000 ---p 00000000
5ab031c000-5ab0322000 rw-p 00000000 [anon:signal_stack:18779]
5ab0322000-5ab032a000 rw-p 00000000 [anon:native_heap:brk]
5ab032a000-5ab032c000 ---p 00000000
5ab032c000-5ab0332000 rw-p 00000000 [anon:signal_stack:18794]
5ab0337000-5ab0339000 rw-p 00000000 [anon:native_heap:brk]
5ab033c000-5ab033e000 rw-p 00000000 [anon:native_heap:brk]
5ab0340000-5ab034c000 r--p 00000000 /system/lib64/platformsdk/libutd_client.z.so
5ab034c000-5ab0373000 r-xp 0000b000 /system/lib64/platformsdk/libutd_client.z.so
5ab0373000-5ab0375000 r--p 00031000 /system/lib64/platformsdk/libutd_client.z.so
5ab0375000-5ab0376000 rw-p 00032000 /system/lib64/platformsdk/libutd_client.z.so
5ab0376000-5ab0378000 ---p 00000000
5ab0378000-5ab037e000 rw-p 00000000 [anon:signal_stack:18790]
5ab0380000-5ab038d000 r--p 00000000 /system/lib64/chipset-sdk-sp/libhicollie.z.so
5ab038d000-5ab03af000 r-xp 0000c000 /system/lib64/chipset-sdk-sp/libhicollie.z.so
5ab03af000-5ab03b1000 r--p 0002d000 /system/lib64/chipset-sdk-sp/libhicollie.z.so
5ab03b1000-5ab03b2000 rw-p 0002e000 /system/lib64/chipset-sdk-sp/libhicollie.z.so
5ab03b2000-5ab03b4000 ---p 00000000
5ab03b4000-5ab03ba000 rw-p 00000000 [anon:signal_stack:18791]
5ab03c0000-5ab0481000 r--p 00000000 /system/lib64/platformsdk/libhmicuuc.z.so
5ab0481000-5ab05fc000 r-xp 000c0000 /system/lib64/platformsdk/libhmicuuc.z.so
5ab05fc000-5ab0611000 r--p 0023a000 /system/lib64/platformsdk/libhmicuuc.z.so
5ab0611000-5ab0612000 rw-p 0024e000 /system/lib64/platformsdk/libhmicuuc.z.so
5ab0612000-5ab0614000 rw-p 00000000 [anon:libhmicuuc.z.so.bss]
5ab0614000-5ab0616000 ---p 00000000
5ab0616000-5ab061c000 rw-p 00000000 [anon:signal_stack:18792]
5ab0622000-5ab0626000 rw-p 00000000 [anon:native_heap:brk]
5ab0626000-5ab0628000 ---p 00000000
5ab0628000-5ab062e000 rw-p 00000000 [anon:signal_stack:18793]
5ab062e000-5ab0630000 ---p 00000000
5ab0630000-5ab0636000 rw-p 00000000 [anon:signal_stack:18795]
5ab0640000-5ab0653000 r--p 00000000 /system/lib64/chipset-sdk-sp/libjsoncpp.z.so
5ab0653000-5ab0678000 r-xp 00012000 /system/lib64/chipset-sdk-sp/libjsoncpp.z.so
5ab0678000-5ab067a000 r--p 00036000 /system/lib64/chipset-sdk-sp/libjsoncpp.z.so
5ab067a000-5ab067b000 rw-p 00037000 /system/lib64/chipset-sdk-sp/libjsoncpp.z.so
5ab0680000-5ab0681000 r--p 00000000 /system/lib64/platformsdk/libtokenid_sdk.z.so
5ab0681000-5ab0684000 r-xp 00000000 /system/lib64/platformsdk/libtokenid_sdk.z.so
5ab0684000-5ab0685000 r--p 00002000 /system/lib64/platformsdk/libtokenid_sdk.z.so
5ab0685000-5ab0686000 rw-p 00002000 /system/lib64/platformsdk/libtokenid_sdk.z.so
5ab06b0000-5ab06b2000 rw-p 00000000 [anon:native_heap:brk]
5ab06c0000-5ab06c3000 r--p 00000000 /system/lib64/platformsdk/libnetsys_client.z.so
5ab06c3000-5ab06c8000 r-xp 00002000 /system/lib64/platformsdk/libnetsys_client.z.so
5ab06c8000-5ab06c9000 r--p 00006000 /system/lib64/platformsdk/libnetsys_client.z.so
5ab06c9000-5ab06ca000 rw-p 00006000 /system/lib64/platformsdk/libnetsys_client.z.so
5ab06ca000-5ab0748000 rw-p 00000000 [anon:libnetsys_client.z.so.bss]
5ab0780000-5ab0788000 r--p 00000000 /system/lib64/chipset-sdk-sp/libstorage_manager_acl.z.so
5ab0788000-5ab0796000 r-xp 00007000 /system/lib64/chipset-sdk-sp/libstorage_manager_acl.z.so
5ab0796000-5ab0798000 r--p 00014000 /system/lib64/chipset-sdk-sp/libstorage_manager_acl.z.so
5ab0798000-5ab0799000 rw-p 00015000 /system/lib64/chipset-sdk-sp/libstorage_manager_acl.z.so
5ab07c0000-5ab07c1000 r--p 00000000 /system/lib64/libappspawn_stub_empty.so
5ab07c1000-5ab07c2000 r-xp 00000000 /system/lib64/libappspawn_stub_empty.so
5ab07c2000-5ab07c3000 r--p 00000000 /system/lib64/libappspawn_stub_empty.so
5ab07c3000-5ab07c4000 rw-p 00000000 /system/lib64/libappspawn_stub_empty.so
5ab0800000-5ab080e000 r--p 00000000 /system/lib64/chipset-sdk/libaccesstoken_sdk.z.so
5ab080e000-5ab0835000 r-xp 0000d000 /system/lib64/chipset-sdk/libaccesstoken_sdk.z.so
5ab0835000-5ab0839000 r--p 00033000 /system/lib64/chipset-sdk/libaccesstoken_sdk.z.so
5ab0839000-5ab083a000 rw-p 00036000 /system/lib64/chipset-sdk/libaccesstoken_sdk.z.so
5ab0840000-5ab0855000 r--p 00000000 /system/lib64/platformsdk/libcesfwk_innerkits.z.so
5ab0855000-5ab0862000 r-xp 00014000 /system/lib64/platformsdk/libcesfwk_innerkits.z.so
5ab0862000-5ab0864000 r--p 00020000 /system/lib64/platformsdk/libcesfwk_innerkits.z.so
5ab0864000-5ab0865000 rw-p 00021000 /system/lib64/platformsdk/libcesfwk_innerkits.z.so
5ab0865000-5ab0866000 rw-p 00000000 [anon:libcesfwk_innerkits.z.so.bss]
5ab0880000-5ab0888000 r--p 00000000 /system/lib64/chipset-sdk-sp/libpcre2.z.so
5ab0888000-5ab08a6000 r-xp 00007000 /system/lib64/chipset-sdk-sp/libpcre2.z.so
5ab08a6000-5ab08a7000 r--p 00024000 /system/lib64/chipset-sdk-sp/libpcre2.z.so
5ab08a7000-5ab08a8000 rw-p 00024000 /system/lib64/chipset-sdk-sp/libpcre2.z.so
5ab08c0000-5ab08c1000 r--p 00000000 /system/lib64/libseccomp.z.so
5ab08c1000-5ab08c3000 r-xp 00000000 /system/lib64/libseccomp.z.so
5ab08c3000-5ab08c4000 r--p 00001000 /system/lib64/libseccomp.z.so
5ab08c4000-5ab08c5000 rw-p 00001000 /system/lib64/libseccomp.z.so
5ab0900000-5ab0917000 r--p 00000000 /system/lib64/platformsdk/libaccount_common.z.so
5ab0917000-5ab0936000 r-xp 00016000 /system/lib64/platformsdk/libaccount_common.z.so
5ab0936000-5ab0939000 r--p 00034000 /system/lib64/platformsdk/libaccount_common.z.so
5ab0939000-5ab093a000 rw-p 00036000 /system/lib64/platformsdk/libaccount_common.z.so
5ab0940000-5ab094c000 r--p 00000000 /system/lib64/chipset-sdk/libextractortool.z.so
5ab094c000-5ab095d000 r-xp 0000b000 /system/lib64/chipset-sdk/libextractortool.z.so
5ab095d000-5ab095e000 r--p 0001b000 /system/lib64/chipset-sdk/libextractortool.z.so
5ab095e000-5ab095f000 rw-p 0001b000 /system/lib64/chipset-sdk/libextractortool.z.so
5ab095f000-5ab0960000 rw-p 00000000 [anon:libextractortool.z.so.bss]
5ab0980000-5ab0982000 r--p 00000000 /system/lib64/platformsdk/libapi_cache_manager.z.so
5ab0982000-5ab0988000 r-xp 00001000 /system/lib64/platformsdk/libapi_cache_manager.z.so
5ab0988000-5ab0989000 r--p 00006000 /system/lib64/platformsdk/libapi_cache_manager.z.so
5ab0989000-5ab098a000 rw-p 00006000 /system/lib64/platformsdk/libapi_cache_manager.z.so
5ab09c0000-5ab09d2000 r--p 00000000 /system/lib64/chipset-sdk-sp/libsamgr_proxy.z.so
5ab09d2000-5ab09ea000 r-xp 00011000 /system/lib64/chipset-sdk-sp/libsamgr_proxy.z.so
5ab09ea000-5ab09f0000 r--p 00028000 /system/lib64/chipset-sdk-sp/libsamgr_proxy.z.so
5ab09f0000-5ab09f1000 rw-p 0002d000 /system/lib64/chipset-sdk-sp/libsamgr_proxy.z.so
5ab0a00000-5ab0a39000 r--p 00000000 /system/lib64/platformsdk/libglobal_resmgr.z.so
5ab0a39000-5ab0aa1000 r-xp 00038000 /system/lib64/platformsdk/libglobal_resmgr.z.so
5ab0aa1000-5ab0aa5000 r--p 0009f000 /system/lib64/platformsdk/libglobal_resmgr.z.so
5ab0aa5000-5ab0aa6000 rw-p 000a2000 /system/lib64/platformsdk/libglobal_resmgr.z.so
5ab0aa6000-5ab0aa7000 rw-p 00000000 [anon:libglobal_resmgr.z.so.bss]
5ab0ac0000-5ab0ac7000 r--p 00000000 /system/lib64/libhap_restorecon.z.so
5ab0ac7000-5ab0add000 r-xp 00006000 /system/lib64/libhap_restorecon.z.so
5ab0add000-5ab0adf000 r--p 0001b000 /system/lib64/libhap_restorecon.z.so
5ab0adf000-5ab0ae0000 rw-p 0001c000 /system/lib64/libhap_restorecon.z.so
5ab0b00000-5ab0b04000 r--p 00000000 /system/lib64/chipset-sdk/libaccesstoken_communication_adapter_cxx.z.so
5ab0b04000-5ab0b0c000 r-xp 00003000 /system/lib64/chipset-sdk/libaccesstoken_communication_adapter_cxx.z.so
5ab0b0c000-5ab0b0f000 r--p 0000a000 /system/lib64/chipset-sdk/libaccesstoken_communication_adapter_cxx.z.so
5ab0b0f000-5ab0b10000 rw-p 0000c000 /system/lib64/chipset-sdk/libaccesstoken_communication_adapter_cxx.z.so
5ab0b40000-5ab0b4a000 r--p 00000000 /system/lib64/appspawn/common/libappspawn_common.z.so
5ab0b4a000-5ab0b59000 r-xp 00009000 /system/lib64/appspawn/common/libappspawn_common.z.so
5ab0b59000-5ab0b5a000 r--p 00017000 /system/lib64/appspawn/common/libappspawn_common.z.so
5ab0b5a000-5ab0b5b000 rw-p 00017000 /system/lib64/appspawn/common/libappspawn_common.z.so
5ab0b80000-5ab0caa000 r--p 00000000 /system/lib64/platformsdk/libhmicui18n.z.so
5ab0caa000-5ab0e8d000 r-xp 00129000 /system/lib64/platformsdk/libhmicui18n.z.so
5ab0e8d000-5ab0ea1000 r--p 0030b000 /system/lib64/platformsdk/libhmicui18n.z.so
5ab0ea1000-5ab0ea2000 rw-p 0031e000 /system/lib64/platformsdk/libhmicui18n.z.so
5ab0ea2000-5ab0ea3000 rw-p 00000000 [anon:libhmicui18n.z.so.bss]
5ab0ec0000-5ab0ece000 r--p 00000000 /system/lib64/chipset-sdk-sp/libselinux.z.so
5ab0ece000-5ab0eec000 r-xp 0000d000 /system/lib64/chipset-sdk-sp/libselinux.z.so
5ab0eec000-5ab0eee000 r--p 0002a000 /system/lib64/chipset-sdk-sp/libselinux.z.so
5ab0eee000-5ab0eef000 rw-p 0002b000 /system/lib64/chipset-sdk-sp/libselinux.z.so
5ab0eef000-5ab0ef1000 rw-p 00000000 [anon:libselinux.z.so.bss]
5ab0f00000-5ab0f06000 r--p 00000000 /system/lib64/platformsdk/libzuri.z.so
5ab0f06000-5ab0f14000 r-xp 00005000 /system/lib64/platformsdk/libzuri.z.so
5ab0f14000-5ab0f16000 r--p 00012000 /system/lib64/platformsdk/libzuri.z.so
5ab0f16000-5ab0f17000 rw-p 00013000 /system/lib64/platformsdk/libzuri.z.so
5ab0f40000-5ab0f7d000 r--p 00000000 /system/lib64/platformsdk/libwant.z.so
5ab0f7d000-5ab0fef000 r-xp 0003c000 /system/lib64/platformsdk/libwant.z.so
5ab0fef000-5ab0ff4000 r--p 000ad000 /system/lib64/platformsdk/libwant.z.so
5ab0ff4000-5ab0ff5000 rw-p 000b1000 /system/lib64/platformsdk/libwant.z.so
5ab0ff5000-5ab0ff6000 rw-p 00000000 [anon:libwant.z.so.bss]
5ab1000000-5ab100e000 r--p 00000000 /system/lib64/chipset-sdk-sp/libressched_client.z.so
5ab100e000-5ab102e000 r-xp 0000d000 /system/lib64/chipset-sdk-sp/libressched_client.z.so
5ab102e000-5ab1034000 r--p 0002c000 /system/lib64/chipset-sdk-sp/libressched_client.z.so
5ab1034000-5ab1035000 rw-p 00031000 /system/lib64/chipset-sdk-sp/libressched_client.z.so
5ab1035000-5ab1036000 rw-p 00000000 [anon:libressched_client.z.so.bss]
5ab1040000-5ab104c000 r--p 00000000 /system/lib64/platformsdk/libfuse.z.so
5ab104c000-5ab106b000 r-xp 0000b000 /system/lib64/platformsdk/libfuse.z.so
5ab106b000-5ab107e000 r--p 00029000 /system/lib64/platformsdk/libfuse.z.so
5ab107e000-5ab107f000 rw-p 0003b000 /system/lib64/platformsdk/libfuse.z.so
5ab1080000-5ab1086000 r--p 00000000 /system/lib64/platformsdk/libdlp_fuse.z.so
5ab1086000-5ab108e000 r-xp 00005000 /system/lib64/platformsdk/libdlp_fuse.z.so
5ab108e000-5ab1090000 r--p 0000c000 /system/lib64/platformsdk/libdlp_fuse.z.so
5ab1090000-5ab1091000 rw-p 0000d000 /system/lib64/platformsdk/libdlp_fuse.z.so
5ab10c0000-5ab10d2000 r--p 00000000 /system/lib64/appspawn/common/libappspawn_sandbox.z.so
5ab10d2000-5ab10f8000 r-xp 00011000 /system/lib64/appspawn/common/libappspawn_sandbox.z.so
5ab10f8000-5ab10fb000 r--p 00036000 /system/lib64/appspawn/common/libappspawn_sandbox.z.so
5ab10fb000-5ab10fc000 rw-p 00038000 /system/lib64/appspawn/common/libappspawn_sandbox.z.so
5ab10fc000-5ab10fd000 rw-p 00000000 [anon:libappspawn_sandbox.z.so.bss]
5ab1100000-5ab1102000 r--p 00000000 /system/lib64/appspawn/common/libevent_reporter.z.so
5ab1102000-5ab1104000 r-xp 00001000 /system/lib64/appspawn/common/libevent_reporter.z.so
5ab1104000-5ab1105000 r--p 00002000 /system/lib64/appspawn/common/libevent_reporter.z.so
5ab1105000-5ab1106000 rw-p 00003000 /system/lib64/appspawn/common/libevent_reporter.z.so
5ab1140000-5ab1141000 r--p 00000000 /system/lib64/appspawn/libappspawn_asan.z.so
5ab1141000-5ab1143000 r-xp 00000000 /system/lib64/appspawn/libappspawn_asan.z.so
5ab1143000-5ab1144000 r--p 00001000 /system/lib64/appspawn/libappspawn_asan.z.so
5ab1144000-5ab1145000 rw-p 00001000 /system/lib64/appspawn/libappspawn_asan.z.so
5ab1145000-5ab1345000 r--s 00000000 /dev/__parameters__/u:object_r:persist_sys_param:s0
5ab1345000-5ab13c5000 rw-p 00000000
5ab1400000-5ab1462000 r--p 00000000 /system/lib64/platformsdk/libappkit_native.z.so
5ab1462000-5ab1543000 r-xp 00061000 /system/lib64/platformsdk/libappkit_native.z.so
5ab1543000-5ab154d000 r--p 00141000 /system/lib64/platformsdk/libappkit_native.z.so
5ab154d000-5ab154e000 rw-p 0014a000 /system/lib64/platformsdk/libappkit_native.z.so
5ab154e000-5ab1550000 rw-p 00000000 [anon:libappkit_native.z.so.bss]
5ab1580000-5ab15bb000 r--p 00000000 /system/lib64/libnstackx_dfile.z.so
5ab15bb000-5ab1640000 r-xp 0003a000 /system/lib64/libnstackx_dfile.z.so
5ab1640000-5ab1643000 r--p 000be000 /system/lib64/libnstackx_dfile.z.so
5ab1643000-5ab1644000 rw-p 000c0000 /system/lib64/libnstackx_dfile.z.so
5ab1680000-5ab1681000 r--p 00000000 /system/lib64/platformsdk/libextractresourcemanager.z.so
5ab1681000-5ab1682000 r-xp 00000000 /system/lib64/platformsdk/libextractresourcemanager.z.so
5ab1682000-5ab1684000 r--p 00000000 /system/lib64/platformsdk/libextractresourcemanager.z.so
5ab1684000-5ab1685000 rw-p 00001000 /system/lib64/platformsdk/libextractresourcemanager.z.so
5ab16c0000-5ab16c4000 r--p 00000000 /system/lib64/chipset-sdk-sp/libdisplay_buffer_proxy_1.1.z.so
5ab16c4000-5ab16c9000 r-xp 00003000 /system/lib64/chipset-sdk-sp/libdisplay_buffer_proxy_1.1.z.so
5ab16c9000-5ab16cb000 r--p 00007000 /system/lib64/chipset-sdk-sp/libdisplay_buffer_proxy_1.1.z.so
5ab16cb000-5ab16cc000 rw-p 00008000 /system/lib64/chipset-sdk-sp/libdisplay_buffer_proxy_1.1.z.so
5ab1700000-5ab1708000 r--p 00000000 /system/lib64/libimage_proxy_2.1.z.so
5ab1708000-5ab1712000 r-xp 00007000 /system/lib64/libimage_proxy_2.1.z.so
5ab1712000-5ab1714000 r--p 00010000 /system/lib64/libimage_proxy_2.1.z.so
5ab1714000-5ab1715000 rw-p 00011000 /system/lib64/libimage_proxy_2.1.z.so
5ab1740000-5ab1757000 r--p 00000000 /system/lib64/platformsdk/libbgtaskmgr_innerkits.z.so
5ab1757000-5ab1774000 r-xp 00016000 /system/lib64/platformsdk/libbgtaskmgr_innerkits.z.so
5ab1774000-5ab177a000 r--p 00032000 /system/lib64/platformsdk/libbgtaskmgr_innerkits.z.so
5ab177a000-5ab177b000 rw-p 00037000 /system/lib64/platformsdk/libbgtaskmgr_innerkits.z.so
5ab1780000-5ab1788000 r--p 00000000 /system/lib64/libapp_domain_verify_common.z.so
5ab1788000-5ab1792000 r-xp 00007000 /system/lib64/libapp_domain_verify_common.z.so
5ab1792000-5ab1794000 r--p 00010000 /system/lib64/libapp_domain_verify_common.z.so
5ab1794000-5ab1795000 rw-p 00011000 /system/lib64/libapp_domain_verify_common.z.so
5ab1795000-5ab1796000 rw-p 00000000 [anon:libapp_domain_verify_common.z.so.bss]
5ab17c0000-5ab17c1000 r--p 00000000 /system/lib64/platformsdk/librecord_cost_time_util.z.so
5ab17c1000-5ab17c4000 r-xp 00000000 /system/lib64/platformsdk/librecord_cost_time_util.z.so
5ab17c4000-5ab17c5000 r--p 00002000 /system/lib64/platformsdk/librecord_cost_time_util.z.so
5ab17c5000-5ab17c6000 rw-p 00002000 /system/lib64/platformsdk/librecord_cost_time_util.z.so
5ab1800000-5ab1814000 r--p 00000000 /system/lib64/platformsdk/libpluginmanager.z.so
5ab1814000-5ab1834000 r-xp 00013000 /system/lib64/platformsdk/libpluginmanager.z.so
5ab1834000-5ab1836000 r--p 00032000 /system/lib64/platformsdk/libpluginmanager.z.so
5ab1836000-5ab1837000 rw-p 00033000 /system/lib64/platformsdk/libpluginmanager.z.so
5ab1840000-5ab1849000 r--p 00000000 /system/lib64/platformsdk/libpost_proc_gl.z.so
5ab1849000-5ab1855000 r-xp 00008000 /system/lib64/platformsdk/libpost_proc_gl.z.so
5ab1855000-5ab1856000 r--p 00013000 /system/lib64/platformsdk/libpost_proc_gl.z.so
5ab1856000-5ab1857000 rw-p 00013000 /system/lib64/platformsdk/libpost_proc_gl.z.so
5ab1857000-5ab1858000 rw-p 00000000 [anon:libpost_proc_gl.z.so.bss]
5ab1880000-5ab188f000 r--p 00000000 /system/lib64/platformsdk/libextensionkit_native.z.so
5ab188f000-5ab18a7000 r-xp 0000e000 /system/lib64/platformsdk/libextensionkit_native.z.so
5ab18a7000-5ab18a9000 r--p 00025000 /system/lib64/platformsdk/libextensionkit_native.z.so
5ab18a9000-5ab18aa000 rw-p 00026000 /system/lib64/platformsdk/libextensionkit_native.z.so
5ab18aa000-5ab18ab000 rw-p 00000000 [anon:libextensionkit_native.z.so.bss]
5ab18c0000-5ab18e6000 r--p 00000000 /system/lib64/chipset-sdk/libhukssdk.z.so
5ab18e6000-5ab191f000 r-xp 00025000 /system/lib64/chipset-sdk/libhukssdk.z.so
5ab191f000-5ab1924000 r--p 0005d000 /system/lib64/chipset-sdk/libhukssdk.z.so
5ab1924000-5ab1925000 rw-p 00061000 /system/lib64/chipset-sdk/libhukssdk.z.so
5ab1940000-5ab1945000 r--p 00000000 /system/lib64/chipset-sdk-sp/libdisplay_buffer_proxy_1.2.z.so
5ab1945000-5ab194a000 r-xp 00004000 /system/lib64/chipset-sdk-sp/libdisplay_buffer_proxy_1.2.z.so
5ab194a000-5ab194b000 r--p 00008000 /system/lib64/chipset-sdk-sp/libdisplay_buffer_proxy_1.2.z.so
5ab194b000-5ab194c000 rw-p 00008000 /system/lib64/chipset-sdk-sp/libdisplay_buffer_proxy_1.2.z.so
5ab1980000-5ab1983000 r--p 00000000 /system/lib64/platformsdk/libdistributeddata_mgr.z.so
5ab1983000-5ab1987000 r-xp 00002000 /system/lib64/platformsdk/libdistributeddata_mgr.z.so
5ab1987000-5ab1989000 r--p 00005000 /system/lib64/platformsdk/libdistributeddata_mgr.z.so
5ab1989000-5ab198a000 rw-p 00006000 /system/lib64/platformsdk/libdistributeddata_mgr.z.so
5ab19c0000-5ab19d6000 r--p 00000000 /system/lib64/platformsdk/libinputmethod_client.z.so
5ab19d6000-5ab1a23000 r-xp 00015000 /system/lib64/platformsdk/libinputmethod_client.z.so
5ab1a23000-5ab1a2c000 r--p 00061000 /system/lib64/platformsdk/libinputmethod_client.z.so
5ab1a2c000-5ab1a2d000 rw-p 00069000 /system/lib64/platformsdk/libinputmethod_client.z.so
5ab1a40000-5ab1a77000 r--p 00000000 /system/lib64/platformsdk/libuiabilitykit_native.z.so
5ab1a77000-5ab1ada000 r-xp 00036000 /system/lib64/platformsdk/libuiabilitykit_native.z.so
5ab1ada000-5ab1ae0000 r--p 00098000 /system/lib64/platformsdk/libuiabilitykit_native.z.so
5ab1ae0000-5ab1ae1000 rw-p 0009d000 /system/lib64/platformsdk/libuiabilitykit_native.z.so
5ab1ae1000-5ab1ae3000 rw-p 00000000 [anon:libuiabilitykit_native.z.so.bss]
5ab1b00000-5ab1b02000 r--p 00000000 /system/lib64/platformsdk/libfreeze_util.z.so
5ab1b02000-5ab1b07000 r-xp 00001000 /system/lib64/platformsdk/libfreeze_util.z.so
5ab1b07000-5ab1b08000 r--p 00005000 /system/lib64/platformsdk/libfreeze_util.z.so
5ab1b08000-5ab1b09000 rw-p 00005000 /system/lib64/platformsdk/libfreeze_util.z.so
5ab1b40000-5ab1b4c000 r--p 00000000 /system/lib64/platformsdk/libarkweb_core_loader.z.so
5ab1b4c000-5ab1b5b000 r-xp 0000b000 /system/lib64/platformsdk/libarkweb_core_loader.z.so
5ab1b5b000-5ab1b5d000 r--p 00019000 /system/lib64/platformsdk/libarkweb_core_loader.z.so
5ab1b5d000-5ab1b5e000 rw-p 0001a000 /system/lib64/platformsdk/libarkweb_core_loader.z.so
5ab1b80000-5ab1b84000 r--p 00000000 /system/lib64/appspawn/appspawn/libappspawn_ace.z.so
5ab1b84000-5ab1b89000 r-xp 00003000 /system/lib64/appspawn/appspawn/libappspawn_ace.z.so
5ab1b89000-5ab1b8b000 r--p 00007000 /system/lib64/appspawn/appspawn/libappspawn_ace.z.so
5ab1b8b000-5ab1b8c000 rw-p 00008000 /system/lib64/appspawn/appspawn/libappspawn_ace.z.so
5ab1bc0000-5ab1bcc000 r--p 00000000 /system/lib64/platformsdk/libabsl_strings.z.so
5ab1bcc000-5ab1bd9000 r-xp 0000b000 /system/lib64/platformsdk/libabsl_strings.z.so
5ab1bd9000-5ab1bda000 r--p 00017000 /system/lib64/platformsdk/libabsl_strings.z.so
5ab1bda000-5ab1bdb000 rw-p 00017000 /system/lib64/platformsdk/libabsl_strings.z.so
5ab1c00000-5ab1c31000 r--p 00000000 /system/lib64/platformsdk/libruntime.z.so
5ab1c31000-5ab1c94000 r-xp 00030000 /system/lib64/platformsdk/libruntime.z.so
5ab1c94000-5ab1c98000 r--p 00092000 /system/lib64/platformsdk/libruntime.z.so
5ab1c98000-5ab1c99000 rw-p 00095000 /system/lib64/platformsdk/libruntime.z.so
5ab1c99000-5ab1c9a000 rw-p 00000000 [anon:libruntime.z.so.bss]
5ab1cc0000-5ab1cf6000 r--p 00000000 /system/lib64/chipset-sdk-sp/libsurface.z.so
5ab1cf6000-5ab1d4e000 r-xp 00035000 /system/lib64/chipset-sdk-sp/libsurface.z.so
5ab1d4e000-5ab1d5a000 r--p 0008c000 /system/lib64/chipset-sdk-sp/libsurface.z.so
5ab1d5a000-5ab1d5b000 rw-p 00097000 /system/lib64/chipset-sdk-sp/libsurface.z.so
5ab1d5b000-5ab1d5d000 rw-p 00000000 [anon:libsurface.z.so.bss]
5ab1d80000-5ab1dee000 r--p 00000000 /system/lib64/platformsdk/libabilitykit_native.z.so
5ab1dee000-5ab1ec9000 r-xp 0006d000 /system/lib64/platformsdk/libabilitykit_native.z.so
5ab1ec9000-5ab1ed7000 r--p 00147000 /system/lib64/platformsdk/libabilitykit_native.z.so
5ab1ed7000-5ab1ed8000 rw-p 00154000 /system/lib64/platformsdk/libabilitykit_native.z.so
5ab1ed8000-5ab1edb000 rw-p 00000000 [anon:libabilitykit_native.z.so.bss]
5ab1f00000-5ab1f0f000 r--p 00000000 /system/lib64/platformsdk/libsystem_ability_fwk.z.so
5ab1f0f000-5ab1f25000 r-xp 0000e000 /system/lib64/platformsdk/libsystem_ability_fwk.z.so
5ab1f25000-5ab1f29000 r--p 00023000 /system/lib64/platformsdk/libsystem_ability_fwk.z.so
5ab1f29000-5ab1f2a000 rw-p 00026000 /system/lib64/platformsdk/libsystem_ability_fwk.z.so
5ab1f40000-5ab1f62000 r--p 00000000 /system/lib64/platformsdk/libsms.z.so
5ab1f62000-5ab1fa2000 r-xp 00021000 /system/lib64/platformsdk/libsms.z.so
5ab1fa2000-5ab1fac000 r--p 00060000 /system/lib64/platformsdk/libsms.z.so
5ab1fac000-5ab1fad000 rw-p 00069000 /system/lib64/platformsdk/libsms.z.so
5ab1fad000-5ab1fae000 rw-p 00000000 [anon:libsms.z.so.bss]
5ab1fc0000-5ab1fc9000 r--p 00000000 /system/lib64/libpurgeablemem_plugin.z.so
5ab1fc9000-5ab1fd6000 r-xp 00008000 /system/lib64/libpurgeablemem_plugin.z.so
5ab1fd6000-5ab1fd8000 r--p 00014000 /system/lib64/libpurgeablemem_plugin.z.so
5ab1fd8000-5ab1fd9000 rw-p 00015000 /system/lib64/libpurgeablemem_plugin.z.so
5ab2000000-5ab2001000 r--p 00000000 /system/lib64/platformsdk/libintl_register.z.so
5ab2001000-5ab2002000 r-xp 00000000 /system/lib64/platformsdk/libintl_register.z.so
5ab2002000-5ab2003000 r--p 00000000 /system/lib64/platformsdk/libintl_register.z.so
5ab2003000-5ab2004000 rw-p 00000000 /system/lib64/platformsdk/libintl_register.z.so
5ab2040000-5ab2f03000 r--p 00000000 /system/lib64/libskia_canvaskit.z.so
5ab2f03000-5ab3ccc000 r-xp 00ec2000 /system/lib64/libskia_canvaskit.z.so
5ab3ccc000-5ab3d23000 r--p 01c8a000 /system/lib64/libskia_canvaskit.z.so
5ab3d23000-5ab3d27000 rw-p 01ce0000 /system/lib64/libskia_canvaskit.z.so
5ab3d27000-5ab3d31000 rw-p 00000000 [anon:libskia_canvaskit.z.so.bss]
5ab3d40000-5ab3d46000 r--p 00000000 /system/lib64/platformsdk/libembeddablewindowstage_kit.z.so
5ab3d46000-5ab3d50000 r-xp 00005000 /system/lib64/platformsdk/libembeddablewindowstage_kit.z.so
5ab3d50000-5ab3d51000 r--p 0000e000 /system/lib64/platformsdk/libembeddablewindowstage_kit.z.so
5ab3d51000-5ab3d52000 rw-p 0000e000 /system/lib64/platformsdk/libembeddablewindowstage_kit.z.so
5ab3d52000-5ab3d53000 rw-p 00000000 [anon:libembeddablewindowstage_kit.z.so.bss]
5ab3d80000-5ab3d82000 r--p 00000000 /system/lib64/libdatabase_utils.z.so
5ab3d82000-5ab3d86000 r-xp 00001000 /system/lib64/libdatabase_utils.z.so
5ab3d86000-5ab3d87000 r--p 00004000 /system/lib64/libdatabase_utils.z.so
5ab3d87000-5ab3d88000 rw-p 00004000 /system/lib64/libdatabase_utils.z.so
5ab3dc0000-5ab3dca000 r--p 00000000 /system/lib64/libwindow_animation.z.so
5ab3dca000-5ab3dd6000 r-xp 00009000 /system/lib64/libwindow_animation.z.so
5ab3dd6000-5ab3dda000 r--p 00014000 /system/lib64/libwindow_animation.z.so
5ab3dda000-5ab3ddb000 rw-p 00017000 /system/lib64/libwindow_animation.z.so
5ab3e00000-5ab3e24000 r--p 00000000 /system/lib64/platformsdk/libscreen_session_manager_client.z.so
5ab3e24000-5ab3e73000 r-xp 00023000 /system/lib64/platformsdk/libscreen_session_manager_client.z.so
5ab3e73000-5ab3e79000 r--p 00071000 /system/lib64/platformsdk/libscreen_session_manager_client.z.so
5ab3e79000-5ab3e7a000 rw-p 00076000 /system/lib64/platformsdk/libscreen_session_manager_client.z.so
5ab3e7a000-5ab3e7b000 rw-p 00000000 [anon:libscreen_session_manager_client.z.so.bss]
5ab3e80000-5ab3e9c000 r--p 00000000 /system/lib64/platformsdk/libipc_napi.z.so
5ab3e9c000-5ab3ed0000 r-xp 0001b000 /system/lib64/platformsdk/libipc_napi.z.so
5ab3ed0000-5ab3ed5000 r--p 0004e000 /system/lib64/platformsdk/libipc_napi.z.so
5ab3ed5000-5ab3ed6000 rw-p 00052000 /system/lib64/platformsdk/libipc_napi.z.so
5ab3f00000-5ab3f03000 r--p 00000000 /system/lib64/platformsdk/libegl_image.z.so
5ab3f03000-5ab3f07000 r-xp 00002000 /system/lib64/platformsdk/libegl_image.z.so
5ab3f07000-5ab3f09000 r--p 00005000 /system/lib64/platformsdk/libegl_image.z.so
5ab3f09000-5ab3f0a000 rw-p 00006000 /system/lib64/platformsdk/libegl_image.z.so
5ab3f40000-5ab3f54000 r--p 00000000 /system/lib64/chipset-sdk/libpng.z.so
5ab3f54000-5ab3f8e000 r-xp 00013000 /system/lib64/chipset-sdk/libpng.z.so
5ab3f8e000-5ab3f8f000 r--p 0004c000 /system/lib64/chipset-sdk/libpng.z.so
5ab3f8f000-5ab3f90000 rw-p 0004c000 /system/lib64/chipset-sdk/libpng.z.so
5ab3fc0000-5ab3fc3000 r--p 00000000 /system/lib64/platformsdk/liblz4_shared.z.so
5ab3fc3000-5ab3fe4000 r-xp 00002000 /system/lib64/platformsdk/liblz4_shared.z.so
5ab3fe4000-5ab3fe5000 r--p 00022000 /system/lib64/platformsdk/liblz4_shared.z.so
5ab3fe5000-5ab3fe6000 rw-p 00022000 /system/lib64/platformsdk/liblz4_shared.z.so
5ab4000000-5ab401b000 r--p 00000000 /system/lib64/libvsync.z.so
5ab401b000-5ab404b000 r-xp 0001a000 /system/lib64/libvsync.z.so
5ab404b000-5ab4050000 r--p 00049000 /system/lib64/libvsync.z.so
5ab4050000-5ab4051000 rw-p 0004d000 /system/lib64/libvsync.z.so
5ab4080000-5ab4094000 r--p 00000000 /system/lib64/libdlpparse.z.so
5ab4094000-5ab40c0000 r-xp 00013000 /system/lib64/libdlpparse.z.so
5ab40c0000-5ab40c4000 r--p 0003e000 /system/lib64/libdlpparse.z.so
5ab40c4000-5ab40c5000 rw-p 00041000 /system/lib64/libdlpparse.z.so
5ab4100000-5ab4104000 r--p 00000000 /system/lib64/platformsdk/libauto_startup_callback.z.so
5ab4104000-5ab4108000 r-xp 00003000 /system/lib64/platformsdk/libauto_startup_callback.z.so
5ab4108000-5ab410a000 r--p 00006000 /system/lib64/platformsdk/libauto_startup_callback.z.so
5ab410a000-5ab410b000 rw-p 00007000 /system/lib64/platformsdk/libauto_startup_callback.z.so
5ab4140000-5ab4142000 r--p 00000000 /system/lib64/platformsdk/libhichecker.so
5ab4142000-5ab4144000 r-xp 00001000 /system/lib64/platformsdk/libhichecker.so
5ab4144000-5ab4146000 r--p 00002000 /system/lib64/platformsdk/libhichecker.so
5ab4146000-5ab4147000 rw-p 00003000 /system/lib64/platformsdk/libhichecker.so
5ab4180000-5ab4190000 r--p 00000000 /system/lib64/platformsdk/libnative_preferences.z.so
5ab4190000-5ab41bf000 r-xp 0000f000 /system/lib64/platformsdk/libnative_preferences.z.so
5ab41bf000-5ab41c2000 r--p 0003d000 /system/lib64/platformsdk/libnative_preferences.z.so
5ab41c2000-5ab41c3000 rw-p 0003f000 /system/lib64/platformsdk/libnative_preferences.z.so
5ab4200000-5ab4209000 r--p 00000000 /system/lib64/chipset-sdk-sp/libhdf_ipc_adapter.z.so
5ab4209000-5ab421a000 r-xp 00008000 /system/lib64/chipset-sdk-sp/libhdf_ipc_adapter.z.so
5ab421a000-5ab421c000 r--p 00018000 /system/lib64/chipset-sdk-sp/libhdf_ipc_adapter.z.so
5ab421c000-5ab421d000 rw-p 00019000 /system/lib64/chipset-sdk-sp/libhdf_ipc_adapter.z.so
5ab4240000-5ab424e000 r--p 00000000 /system/lib64/platformsdk/libdataobs_manager.z.so
5ab424e000-5ab4265000 r-xp 0000d000 /system/lib64/platformsdk/libdataobs_manager.z.so
5ab4265000-5ab4269000 r--p 00023000 /system/lib64/platformsdk/libdataobs_manager.z.so
5ab4269000-5ab426a000 rw-p 00026000 /system/lib64/platformsdk/libdataobs_manager.z.so
5ab4280000-5ab4283000 r--p 00000000 /system/lib64/platformsdk/libace_uicontent.z.so
5ab4283000-5ab4285000 r-xp 00002000 /system/lib64/platformsdk/libace_uicontent.z.so
5ab4285000-5ab4287000 r--p 00003000 /system/lib64/platformsdk/libace_uicontent.z.so
5ab4287000-5ab4288000 rw-p 00004000 /system/lib64/platformsdk/libace_uicontent.z.so
5ab42c0000-5ab42c2000 r--p 00000000 /system/lib64/platformsdk/libace_container_scope.z.so
5ab42c2000-5ab42c3000 r-xp 00001000 /system/lib64/platformsdk/libace_container_scope.z.so
5ab42c3000-5ab42c5000 r--p 00001000 /system/lib64/platformsdk/libace_container_scope.z.so
5ab42c5000-5ab42c6000 rw-p 00002000 /system/lib64/platformsdk/libace_container_scope.z.so
5ab4300000-5ab4302000 r--p 00000000 /system/lib64/libqos.z.so
5ab4302000-5ab4304000 r-xp 00001000 /system/lib64/libqos.z.so
5ab4304000-5ab4305000 r--p 00002000 /system/lib64/libqos.z.so
5ab4305000-5ab4306000 rw-p 00002000 /system/lib64/libqos.z.so
5ab4340000-5ab4353000 r--p 00000000 /system/lib64/platformsdk/libappkit_delegator.z.so
5ab4353000-5ab4378000 r-xp 00012000 /system/lib64/platformsdk/libappkit_delegator.z.so
5ab4378000-5ab437a000 r--p 00036000 /system/lib64/platformsdk/libappkit_delegator.z.so
5ab437a000-5ab437b000 rw-p 00037000 /system/lib64/platformsdk/libappkit_delegator.z.so
5ab437b000-5ab437c000 rw-p 00000000 [anon:libappkit_delegator.z.so.bss]
5ab4380000-5ab43e0000 r--p 00000000 /system/lib64/platformsdk/libphonenumber_standard.z.so
5ab43e0000-5ab4411000 r-xp 0005f000 /system/lib64/platformsdk/libphonenumber_standard.z.so
5ab4411000-5ab4414000 r--p 0008f000 /system/lib64/platformsdk/libphonenumber_standard.z.so
5ab4414000-5ab4416000 rw-p 00091000 /system/lib64/platformsdk/libphonenumber_standard.z.so
5ab4440000-5ab453a000 r--p 00000000 /system/lib64/lib2d_graphics.z.so
5ab453a000-5ab471b000 r-xp 000f9000 /system/lib64/lib2d_graphics.z.so
5ab471b000-5ab4731000 r--p 002d9000 /system/lib64/lib2d_graphics.z.so
5ab4731000-5ab4732000 rw-p 002ee000 /system/lib64/lib2d_graphics.z.so
5ab4732000-5ab4739000 rw-p 00000000 [anon:lib2d_graphics.z.so.bss]
5ab4740000-5ab474f000 r--p 00000000 /system/lib64/platformsdk/libstorage_manager_sa_proxy.z.so
5ab474f000-5ab4772000 r-xp 0000e000 /system/lib64/platformsdk/libstorage_manager_sa_proxy.z.so
5ab4772000-5ab4776000 r--p 00030000 /system/lib64/platformsdk/libstorage_manager_sa_proxy.z.so
5ab4776000-5ab4777000 rw-p 00033000 /system/lib64/platformsdk/libstorage_manager_sa_proxy.z.so
5ab4780000-5ab4846000 r--p 00000000 /system/lib64/platformsdk/libscene_session.z.so
5ab4846000-5ab49c8000 r-xp 000c5000 /system/lib64/platformsdk/libscene_session.z.so
5ab49c8000-5ab49fb000 r--p 00246000 /system/lib64/platformsdk/libscene_session.z.so
5ab49fb000-5ab49fc000 rw-p 00278000 /system/lib64/platformsdk/libscene_session.z.so
5ab49fc000-5ab49ff000 rw-p 00000000 [anon:libscene_session.z.so.bss]
5ab4a00000-5ab4a05000 r--p 00000000 /system/lib64/libappspawn_client.z.so
5ab4a05000-5ab4a0b000 r-xp 00004000 /system/lib64/libappspawn_client.z.so
5ab4a0b000-5ab4a0d000 r--p 00009000 /system/lib64/libappspawn_client.z.so
5ab4a0d000-5ab4a0e000 rw-p 0000a000 /system/lib64/libappspawn_client.z.so
5ab4a40000-5ab4a46000 r--p 00000000 /system/lib64/libweb_configs.z.so
5ab4a46000-5ab4a50000 r-xp 00005000 /system/lib64/libweb_configs.z.so
5ab4a50000-5ab4a52000 r--p 0000e000 /system/lib64/libweb_configs.z.so
5ab4a52000-5ab4a53000 rw-p 0000f000 /system/lib64/libweb_configs.z.so
5ab4a80000-5ab4a83000 r--p 00000000 /system/lib64/libinsightintentcontext.z.so
5ab4a83000-5ab4a85000 r-xp 00002000 /system/lib64/libinsightintentcontext.z.so
5ab4a85000-5ab4a87000 r--p 00003000 /system/lib64/libinsightintentcontext.z.so
5ab4a87000-5ab4a88000 rw-p 00004000 /system/lib64/libinsightintentcontext.z.so
5ab4ac0000-5ab4ac3000 r--p 00000000 /system/lib64/platformsdk/libability_start_options.z.so
5ab4ac3000-5ab4ac8000 r-xp 00002000 /system/lib64/platformsdk/libability_start_options.z.so
5ab4ac8000-5ab4aca000 r--p 00006000 /system/lib64/platformsdk/libability_start_options.z.so
5ab4aca000-5ab4acb000 rw-p 00007000 /system/lib64/platformsdk/libability_start_options.z.so
5ab4b00000-5ab4b0a000 r--p 00000000 /system/lib64/libimf_hisysevent.z.so
5ab4b0a000-5ab4b1c000 r-xp 00009000 /system/lib64/libimf_hisysevent.z.so
5ab4b1c000-5ab4b1f000 r--p 0001a000 /system/lib64/libimf_hisysevent.z.so
5ab4b1f000-5ab4b20000 rw-p 0001c000 /system/lib64/libimf_hisysevent.z.so
5ab4b20000-5ab4b21000 rw-p 00000000 [anon:libimf_hisysevent.z.so.bss]
5ab4b40000-5ab4b43000 r--p 00000000 /system/lib64/platformsdk/libstartup_util.z.so
5ab4b43000-5ab4b4b000 r-xp 00002000 /system/lib64/platformsdk/libstartup_util.z.so
5ab4b4b000-5ab4b4d000 r--p 00009000 /system/lib64/platformsdk/libstartup_util.z.so
5ab4b4d000-5ab4b4e000 rw-p 0000a000 /system/lib64/platformsdk/libstartup_util.z.so
5ab4b80000-5ab4be5000 r--p 00000000 /system/lib64/platformsdk/libability_manager.z.so
5ab4be5000-5ab4c81000 r-xp 00064000 /system/lib64/platformsdk/libability_manager.z.so
5ab4c81000-5ab4c95000 r--p 000ff000 /system/lib64/platformsdk/libability_manager.z.so
5ab4c95000-5ab4c96000 rw-p 00112000 /system/lib64/platformsdk/libability_manager.z.so
5ab4cc0000-5ab4cc3000 r--p 00000000 /system/lib64/platformsdk/libprivacy_communication_adapter_cxx.z.so
5ab4cc3000-5ab4cc9000 r-xp 00002000 /system/lib64/platformsdk/libprivacy_communication_adapter_cxx.z.so
5ab4cc9000-5ab4ccb000 r--p 00007000 /system/lib64/platformsdk/libprivacy_communication_adapter_cxx.z.so
5ab4ccb000-5ab4ccc000 rw-p 00008000 /system/lib64/platformsdk/libprivacy_communication_adapter_cxx.z.so
5ab4d00000-5ab4d03000 r--p 00000000 /system/lib64/platformsdk/libdialog_request_callback.z.so
5ab4d03000-5ab4d06000 r-xp 00002000 /system/lib64/platformsdk/libdialog_request_callback.z.so
5ab4d06000-5ab4d08000 r--p 00004000 /system/lib64/platformsdk/libdialog_request_callback.z.so
5ab4d08000-5ab4d09000 rw-p 00005000 /system/lib64/platformsdk/libdialog_request_callback.z.so
5ab4d40000-5ab4d42000 r--p 00000000 /system/lib64/libframe_trace_intf.z.so
5ab4d42000-5ab4d44000 r-xp 00001000 /system/lib64/libframe_trace_intf.z.so
5ab4d44000-5ab4d45000 r--p 00002000 /system/lib64/libframe_trace_intf.z.so
5ab4d45000-5ab4d46000 rw-p 00002000 /system/lib64/libframe_trace_intf.z.so
5ab4d80000-5ab4d84000 r--p 00000000 /system/lib64/platformsdk/libopencl_wrapper.so
5ab4d84000-5ab4d88000 r-xp 00003000 /system/lib64/platformsdk/libopencl_wrapper.so
5ab4d88000-5ab4d89000 r--p 00007000 /system/lib64/platformsdk/libopencl_wrapper.so
5ab4d89000-5ab4d8a000 rw-p 00007000 /system/lib64/platformsdk/libopencl_wrapper.so
5ab4dc0000-5ab4dd3000 r--p 00000000 /system/lib64/platformsdk/libdatashare_common.z.so
5ab4dd3000-5ab4dfc000 r-xp 00012000 /system/lib64/platformsdk/libdatashare_common.z.so
5ab4dfc000-5ab4e01000 r--p 0003a000 /system/lib64/platformsdk/libdatashare_common.z.so
5ab4e01000-5ab4e02000 rw-p 0003e000 /system/lib64/platformsdk/libdatashare_common.z.so
5ab4e40000-5ab4e4c000 r--p 00000000 /system/lib64/platformsdk/libdevicestatus_util.z.so
5ab4e4c000-5ab4e69000 r-xp 0000b000 /system/lib64/platformsdk/libdevicestatus_util.z.so
5ab4e69000-5ab4e6c000 r--p 00027000 /system/lib64/platformsdk/libdevicestatus_util.z.so
5ab4e6c000-5ab4e6d000 rw-p 00029000 /system/lib64/platformsdk/libdevicestatus_util.z.so
5ab4e80000-5ab4e83000 r--p 00000000 /system/lib64/platformsdk/libmission_info.z.so
5ab4e83000-5ab4e85000 r-xp 00002000 /system/lib64/platformsdk/libmission_info.z.so
5ab4e85000-5ab4e87000 r--p 00003000 /system/lib64/platformsdk/libmission_info.z.so
5ab4e87000-5ab4e88000 rw-p 00004000 /system/lib64/platformsdk/libmission_info.z.so
5ab4ec0000-5ab4ed7000 r--p 00000000 /system/lib64/platformsdk/libextensionwindow_napi.z.so
5ab4ed7000-5ab4f01000 r-xp 00016000 /system/lib64/platformsdk/libextensionwindow_napi.z.so
5ab4f01000-5ab4f05000 r--p 0003f000 /system/lib64/platformsdk/libextensionwindow_napi.z.so
5ab4f05000-5ab4f06000 rw-p 00042000 /system/lib64/platformsdk/libextensionwindow_napi.z.so
5ab4f06000-5ab4f07000 rw-p 00000000 [anon:libextensionwindow_napi.z.so.bss]
5ab4f40000-5ab4f45000 r--p 00000000 /system/lib64/chipset-sdk-sp/libdisplay_buffer_proxy_1.0.z.so
5ab4f45000-5ab4f4c000 r-xp 00004000 /system/lib64/chipset-sdk-sp/libdisplay_buffer_proxy_1.0.z.so
5ab4f4c000-5ab4f4e000 r--p 0000a000 /system/lib64/chipset-sdk-sp/libdisplay_buffer_proxy_1.0.z.so
5ab4f4e000-5ab4f4f000 rw-p 0000b000 /system/lib64/chipset-sdk-sp/libdisplay_buffer_proxy_1.0.z.so
5ab4f80000-5ab4fa0000 r--p 00000000 /system/lib64/platformsdk/libdistributeddata_inner.z.so
5ab4fa0000-5ab5006000 r-xp 0001f000 /system/lib64/platformsdk/libdistributeddata_inner.z.so
5ab5006000-5ab500f000 r--p 00084000 /system/lib64/platformsdk/libdistributeddata_inner.z.so
5ab500f000-5ab5010000 rw-p 0008c000 /system/lib64/platformsdk/libdistributeddata_inner.z.so
5ab5040000-5ab5086000 r--p 00000000 /system/lib64/platformsdk/libnative_rdb.z.so
5ab5086000-5ab516a000 r-xp 00045000 /system/lib64/platformsdk/libnative_rdb.z.so
5ab516a000-5ab5174000 r--p 00128000 /system/lib64/platformsdk/libnative_rdb.z.so
5ab5174000-5ab5175000 rw-p 00131000 /system/lib64/platformsdk/libnative_rdb.z.so
5ab5175000-5ab5176000 rw-p 00000000 [anon:libnative_rdb.z.so.bss]
5ab5180000-5ab519b000 r--p 00000000 /system/lib64/platformsdk/libdatashare_consumer.z.so
5ab519b000-5ab51f4000 r-xp 0001a000 /system/lib64/platformsdk/libdatashare_consumer.z.so
5ab51f4000-5ab5201000 r--p 00072000 /system/lib64/platformsdk/libdatashare_consumer.z.so
5ab5201000-5ab5202000 rw-p 0007e000 /system/lib64/platformsdk/libdatashare_consumer.z.so
5ab5202000-5ab5203000 rw-p 00000000 [anon:libdatashare_consumer.z.so.bss]
5ab5240000-5ab5247000 r--p 00000000 /system/lib64/libabsl_time_zone.z.so
5ab5247000-5ab5257000 r-xp 00006000 /system/lib64/libabsl_time_zone.z.so
5ab5257000-5ab5259000 r--p 00015000 /system/lib64/libabsl_time_zone.z.so
5ab5259000-5ab525a000 rw-p 00016000 /system/lib64/libabsl_time_zone.z.so
5ab5280000-5ab52ea000 r--p 00000000 /system/lib64/chipset-sdk-sp/libprotobuf_lite.z.so
5ab52ea000-5ab53b5000 r-xp 00069000 /system/lib64/chipset-sdk-sp/libprotobuf_lite.z.so
5ab53b5000-5ab53b9000 r--p 00133000 /system/lib64/chipset-sdk-sp/libprotobuf_lite.z.so
5ab53b9000-5ab53bb000 rw-p 00136000 /system/lib64/chipset-sdk-sp/libprotobuf_lite.z.so
5ab53bb000-5ab53bd000 rw-p 00000000 [anon:libprotobuf_lite.z.so.bss]
5ab53c0000-5ab53c4000 r--p 00000000 /system/lib64/libcolor_space_object_convertor.z.so
5ab53c4000-5ab53cb000 r-xp 00003000 /system/lib64/libcolor_space_object_convertor.z.so
5ab53cb000-5ab53cc000 r--p 00009000 /system/lib64/libcolor_space_object_convertor.z.so
5ab53cc000-5ab53cd000 rw-p 00009000 /system/lib64/libcolor_space_object_convertor.z.so
5ab5400000-5ab543b000 r--p 00000000 /system/lib64/platformsdk/libdevicemanagersdk.z.so
5ab543b000-5ab54a8000 r-xp 0003a000 /system/lib64/platformsdk/libdevicemanagersdk.z.so
5ab54a8000-5ab54ae000 r--p 000a6000 /system/lib64/platformsdk/libdevicemanagersdk.z.so
5ab54ae000-5ab54b0000 rw-p 000ab000 /system/lib64/platformsdk/libdevicemanagersdk.z.so
5ab54c0000-5ab54f9000 r--p 00000000 /system/lib64/platformsdk/libimage_napi.z.so
5ab54f9000-5ab559e000 r-xp 00038000 /system/lib64/platformsdk/libimage_napi.z.so
5ab559e000-5ab55a5000 r--p 000dc000 /system/lib64/platformsdk/libimage_napi.z.so
5ab55a5000-5ab55a7000 rw-p 000e2000 /system/lib64/platformsdk/libimage_napi.z.so
5ab55a7000-5ab55a8000 rw-p 00000000 [anon:libimage_napi.z.so.bss]
5ab55c0000-5ab55c5000 r--p 00000000 /system/lib64/platformsdk/libview_data.z.so
5ab55c5000-5ab55d5000 r-xp 00004000 /system/lib64/platformsdk/libview_data.z.so
5ab55d5000-5ab55d7000 r--p 00013000 /system/lib64/platformsdk/libview_data.z.so
5ab55d7000-5ab55d8000 rw-p 00014000 /system/lib64/platformsdk/libview_data.z.so
5ab5600000-5ab5609000 r--p 00000000 /system/lib64/libdvsync.z.so
5ab5609000-5ab5617000 r-xp 00008000 /system/lib64/libdvsync.z.so
5ab5617000-5ab5619000 r--p 00015000 /system/lib64/libdvsync.z.so
5ab5619000-5ab561a000 rw-p 00016000 /system/lib64/libdvsync.z.so
5ab5640000-5ab5645000 r--p 00000000 /system/lib64/libtask_handler_wrap.z.so
5ab5645000-5ab564d000 r-xp 00004000 /system/lib64/libtask_handler_wrap.z.so
5ab564d000-5ab564f000 r--p 0000b000 /system/lib64/libtask_handler_wrap.z.so
5ab564f000-5ab5650000 rw-p 0000c000 /system/lib64/libtask_handler_wrap.z.so
5ab5680000-5ab568e000 r--p 00000000 /system/lib64/platformsdk/libbundle_napi_common.z.so
5ab568e000-5ab56a8000 r-xp 0000d000 /system/lib64/platformsdk/libbundle_napi_common.z.so
5ab56a8000-5ab56aa000 r--p 00026000 /system/lib64/platformsdk/libbundle_napi_common.z.so
5ab56aa000-5ab56ab000 rw-p 00027000 /system/lib64/platformsdk/libbundle_napi_common.z.so
5ab56c0000-5ab56c2000 r--p 00000000 /system/lib64/platformsdk/libprocess_options.z.so
5ab56c2000-5ab56c5000 r-xp 00001000 /system/lib64/platformsdk/libprocess_options.z.so
5ab56c5000-5ab56c6000 r--p 00003000 /system/lib64/platformsdk/libprocess_options.z.so
5ab56c6000-5ab56c7000 rw-p 00003000 /system/lib64/platformsdk/libprocess_options.z.so
5ab5700000-5ab570b000 r--p 00000000 /system/lib64/libinsight_intent_executor.z.so
5ab570b000-5ab5721000 r-xp 0000a000 /system/lib64/libinsight_intent_executor.z.so
5ab5721000-5ab5722000 r--p 0001f000 /system/lib64/libinsight_intent_executor.z.so
5ab5722000-5ab5723000 rw-p 0001f000 /system/lib64/libinsight_intent_executor.z.so
5ab5723000-5ab5724000 rw-p 00000000 [anon:libinsight_intent_executor.z.so.bss]
5ab5740000-5ab5741000 r--p 00000000 /system/lib64/platformsdk/libabsl_strings_internal.z.so
5ab5741000-5ab5743000 r-xp 00000000 /system/lib64/platformsdk/libabsl_strings_internal.z.so
5ab5743000-5ab5744000 r--p 00001000 /system/lib64/platformsdk/libabsl_strings_internal.z.so
5ab5744000-5ab5745000 rw-p 00001000 /system/lib64/platformsdk/libabsl_strings_internal.z.so
5ab5780000-5ab5786000 r--p 00000000 /system/lib64/platformsdk/libtimer.z.so
5ab5786000-5ab578c000 r-xp 00005000 /system/lib64/platformsdk/libtimer.z.so
5ab578c000-5ab578e000 r--p 0000a000 /system/lib64/platformsdk/libtimer.z.so
5ab578e000-5ab578f000 rw-p 0000b000 /system/lib64/platformsdk/libtimer.z.so
5ab57c0000-5ab57df000 r--p 00000000 /system/lib64/platformsdk/libability_thread.z.so
5ab57df000-5ab580b000 r-xp 0001e000 /system/lib64/platformsdk/libability_thread.z.so
5ab580b000-5ab5813000 r--p 00049000 /system/lib64/platformsdk/libability_thread.z.so
5ab5813000-5ab5814000 rw-p 00050000 /system/lib64/platformsdk/libability_thread.z.so
5ab5840000-5ab5841000 r--p 00000000 /system/lib64/libabsl_spinlock_wait.z.so
5ab5841000-5ab5842000 r-xp 00000000 /system/lib64/libabsl_spinlock_wait.z.so
5ab5842000-5ab5843000 r--p 00000000 /system/lib64/libabsl_spinlock_wait.z.so
5ab5843000-5ab5844000 rw-p 00000000 /system/lib64/libabsl_spinlock_wait.z.so
5ab5880000-5ab5887000 r--p 00000000 /system/lib64/libui_service_extension_connection.z.so
5ab5887000-5ab588e000 r-xp 00006000 /system/lib64/libui_service_extension_connection.z.so
5ab588e000-5ab5891000 r--p 0000c000 /system/lib64/libui_service_extension_connection.z.so
5ab5891000-5ab5892000 rw-p 0000e000 /system/lib64/libui_service_extension_connection.z.so
5ab5892000-5ab5893000 rw-p 00000000 [anon:libui_service_extension_connection.z.so.bss]
5ab58c0000-5ab58c6000 r--p 00000000 /system/lib64/libpurgeablemem.z.so
5ab58c6000-5ab58d0000 r-xp 00005000 /system/lib64/libpurgeablemem.z.so
5ab58d0000-5ab58d1000 r--p 0000e000 /system/lib64/libpurgeablemem.z.so
5ab58d1000-5ab58d2000 rw-p 0000e000 /system/lib64/libpurgeablemem.z.so
5ab5900000-5ab5908000 r--p 00000000 /system/lib64/platformsdk/libdrawable_descriptor.z.so
5ab5908000-5ab5917000 r-xp 00007000 /system/lib64/platformsdk/libdrawable_descriptor.z.so
5ab5917000-5ab5919000 r--p 00015000 /system/lib64/platformsdk/libdrawable_descriptor.z.so
5ab5919000-5ab591a000 rw-p 00016000 /system/lib64/platformsdk/libdrawable_descriptor.z.so
5ab5940000-5ab5941000 r--p 00000000 /system/lib64/platformsdk/libabsl_raw_logging_internal.z.so
5ab5941000-5ab5943000 r-xp 00000000 /system/lib64/platformsdk/libabsl_raw_logging_internal.z.so
5ab5943000-5ab5944000 r--p 00001000 /system/lib64/platformsdk/libabsl_raw_logging_internal.z.so
5ab5944000-5ab5945000 rw-p 00001000 /system/lib64/platformsdk/libabsl_raw_logging_internal.z.so
5ab5980000-5ab5982000 r--p 00000000 /system/lib64/platformsdk/libwsutils.z.so
5ab5982000-5ab5986000 r-xp 00001000 /system/lib64/platformsdk/libwsutils.z.so
5ab5986000-5ab5987000 r--p 00004000 /system/lib64/platformsdk/libwsutils.z.so
5ab5987000-5ab5988000 rw-p 00004000 /system/lib64/platformsdk/libwsutils.z.so
5ab59c0000-5ab59c5000 r--p 00000000 /system/lib64/platformsdk/libextension_manager.z.so
5ab59c5000-5ab59cb000 r-xp 00004000 /system/lib64/platformsdk/libextension_manager.z.so
5ab59cb000-5ab59cd000 r--p 00009000 /system/lib64/platformsdk/libextension_manager.z.so
5ab59cd000-5ab59ce000 rw-p 0000a000 /system/lib64/platformsdk/libextension_manager.z.so
5ab5a00000-5ab5a18000 r--p 00000000 /system/lib64/chipset-sdk/libexif.z.so
5ab5a18000-5ab5a37000 r-xp 00017000 /system/lib64/chipset-sdk/libexif.z.so
5ab5a37000-5ab5a4e000 r--p 00035000 /system/lib64/chipset-sdk/libexif.z.so
5ab5a4e000-5ab5a4f000 rw-p 0004b000 /system/lib64/chipset-sdk/libexif.z.so
5ab5a80000-5ab5a85000 r--p 00000000 /system/lib64/chipset-sdk/libdisplay_buffer_proxy_1.3.z.so
5ab5a85000-5ab5a8b000 r-xp 00004000 /system/lib64/chipset-sdk/libdisplay_buffer_proxy_1.3.z.so
5ab5a8b000-5ab5a8d000 r--p 00009000 /system/lib64/chipset-sdk/libdisplay_buffer_proxy_1.3.z.so
5ab5a8d000-5ab5a8e000 rw-p 0000a000 /system/lib64/chipset-sdk/libdisplay_buffer_proxy_1.3.z.so
5ab5ac0000-5ab5ade000 r--p 00000000 /system/lib64/libnstackx_util.z.so
5ab5ade000-5ab5b17000 r-xp 0001d000 /system/lib64/libnstackx_util.z.so
5ab5b17000-5ab5b19000 r--p 00055000 /system/lib64/libnstackx_util.z.so
5ab5b19000-5ab5b1a000 rw-p 00056000 /system/lib64/libnstackx_util.z.so
5ab5b40000-5ab5b67000 r--p 00000000 /system/lib64/platformsdk/libmmi-util.z.so
5ab5b67000-5ab5ba0000 r-xp 00026000 /system/lib64/platformsdk/libmmi-util.z.so
5ab5ba0000-5ab5ba4000 r--p 0005e000 /system/lib64/platformsdk/libmmi-util.z.so
5ab5ba4000-5ab5ba5000 rw-p 00061000 /system/lib64/platformsdk/libmmi-util.z.so
5ab5bc0000-5ab5bd8000 r--p 00000000 /system/lib64/platformsdk/libwindow_scene_common.z.so
5ab5bd8000-5ab5bf5000 r-xp 00017000 /system/lib64/platformsdk/libwindow_scene_common.z.so
5ab5bf5000-5ab5bf9000 r--p 00033000 /system/lib64/platformsdk/libwindow_scene_common.z.so
5ab5bf9000-5ab5bfa000 rw-p 00036000 /system/lib64/platformsdk/libwindow_scene_common.z.so
5ab5c00000-5ab5d59000 r--p 00000000 /system/lib64/libddgr.z.so
5ab5d59000-5ab6162000 r-xp 00158000 /system/lib64/libddgr.z.so
5ab6162000-5ab6180000 r--p 00560000 /system/lib64/libddgr.z.so
5ab6180000-5ab6181000 rw-p 0057d000 /system/lib64/libddgr.z.so
5ab6181000-5ab619a000 rw-p 00000000 [anon:libddgr.z.so.bss]
5ab61c0000-5ab6201000 r--p 00000000 /system/lib64/platformsdk/libmedia_foundation.z.so
5ab6201000-5ab6270000 r-xp 00040000 /system/lib64/platformsdk/libmedia_foundation.z.so
5ab6270000-5ab6277000 r--p 000ae000 /system/lib64/platformsdk/libmedia_foundation.z.so
5ab6277000-5ab6278000 rw-p 000b4000 /system/lib64/platformsdk/libmedia_foundation.z.so
5ab6280000-5ab6287000 r--p 00000000 /system/lib64/chipset-sdk/libdisplay_buffer_hdi_impl_v1_3.z.so
5ab6287000-5ab628f000 r-xp 00006000 /system/lib64/chipset-sdk/libdisplay_buffer_hdi_impl_v1_3.z.so
5ab628f000-5ab6291000 r--p 0000d000 /system/lib64/chipset-sdk/libdisplay_buffer_hdi_impl_v1_3.z.so
5ab6291000-5ab6292000 rw-p 0000e000 /system/lib64/chipset-sdk/libdisplay_buffer_hdi_impl_v1_3.z.so
5ab62c0000-5ab62cf000 r--p 00000000 /system/lib64/platformsdk/libuv.so
5ab62cf000-5ab62f3000 r-xp 0000e000 /system/lib64/platformsdk/libuv.so
5ab62f3000-5ab62f5000 r--p 00031000 /system/lib64/platformsdk/libuv.so
5ab62f5000-5ab62f6000 rw-p 00032000 /system/lib64/platformsdk/libuv.so
5ab6300000-5ab631a000 r--p 00000000 /system/lib64/platformsdk/libsession_manager.z.so
5ab631a000-5ab634a000 r-xp 00019000 /system/lib64/platformsdk/libsession_manager.z.so
5ab634a000-5ab6352000 r--p 00048000 /system/lib64/platformsdk/libsession_manager.z.so
5ab6352000-5ab6353000 rw-p 0004f000 /system/lib64/platformsdk/libsession_manager.z.so
5ab6353000-5ab6354000 rw-p 00000000 [anon:libsession_manager.z.so.bss]
5ab6380000-5ab6438000 r--p 00000000 /system/lib64/platformsdk/libscene_session_manager.z.so
5ab6438000-5ab65b7000 r-xp 000b7000 /system/lib64/platformsdk/libscene_session_manager.z.so
5ab65b7000-5ab65d7000 r--p 00235000 /system/lib64/platformsdk/libscene_session_manager.z.so
5ab65d7000-5ab65d8000 rw-p 00254000 /system/lib64/platformsdk/libscene_session_manager.z.so
5ab65d8000-5ab65dc000 rw-p 00000000 [anon:libscene_session_manager.z.so.bss]
5ab6600000-5ab66a9000 r--p 00000000 /system/lib64/libarkweb_core_loader_glue.z.so
5ab66a9000-5ab679c000 r-xp 000a8000 /system/lib64/libarkweb_core_loader_glue.z.so
5ab679c000-5ab67ae000 r--p 0019a000 /system/lib64/libarkweb_core_loader_glue.z.so
5ab67ae000-5ab67b1000 rw-p 001ab000 /system/lib64/libarkweb_core_loader_glue.z.so
5ab67b1000-5ab67b7000 rw-p 00000000 [anon:libarkweb_core_loader_glue.z.so.bss]
5ab67c0000-5ab67c9000 r--p 00000000 /system/lib64/libapp_domain_verify_mgr_client.z.so
5ab67c9000-5ab67db000 r-xp 00008000 /system/lib64/libapp_domain_verify_mgr_client.z.so
5ab67db000-5ab67dd000 r--p 00019000 /system/lib64/libapp_domain_verify_mgr_client.z.so
5ab67dd000-5ab67de000 rw-p 0001a000 /system/lib64/libapp_domain_verify_mgr_client.z.so
5ab6800000-5ab680a000 r--p 00000000 /system/lib64/chipset-sdk/libshared_libz.z.so
5ab680a000-5ab6823000 r-xp 00009000 /system/lib64/chipset-sdk/libshared_libz.z.so
5ab6823000-5ab6824000 r--p 00021000 /system/lib64/chipset-sdk/libshared_libz.z.so
5ab6824000-5ab6825000 rw-p 00021000 /system/lib64/chipset-sdk/libshared_libz.z.so
5ab6840000-5ab6848000 r--p 00000000 /system/lib64/platformsdk/libdisplaymgr.z.so
5ab6848000-5ab6856000 r-xp 00007000 /system/lib64/platformsdk/libdisplaymgr.z.so
5ab6856000-5ab6859000 r--p 00014000 /system/lib64/platformsdk/libdisplaymgr.z.so
5ab6859000-5ab685a000 rw-p 00016000 /system/lib64/platformsdk/libdisplaymgr.z.so
5ab6880000-5ab68c1000 r--p 00000000 /system/lib64/platformsdk/libsoftbus_client.z.so
5ab68c1000-5ab6955000 r-xp 00040000 /system/lib64/platformsdk/libsoftbus_client.z.so
5ab6955000-5ab695b000 r--p 000d3000 /system/lib64/platformsdk/libsoftbus_client.z.so
5ab695b000-5ab695c000 rw-p 000d8000 /system/lib64/platformsdk/libsoftbus_client.z.so
5ab695c000-5ab695d000 rw-p 00000000 [anon:libsoftbus_client.z.so.bss]
5ab6980000-5ab6982000 r--p 00000000 /system/lib64/platformsdk/libability_start_setting.z.so
5ab6982000-5ab6985000 r-xp 00001000 /system/lib64/platformsdk/libability_start_setting.z.so
5ab6985000-5ab6986000 r--p 00003000 /system/lib64/platformsdk/libability_start_setting.z.so
5ab6986000-5ab6987000 rw-p 00003000 /system/lib64/platformsdk/libability_start_setting.z.so
5ab69c0000-5ab69c4000 r--p 00000000 /system/lib64/libmmi_rust_key_config.z.so
5ab69c4000-5ab69cc000 r-xp 00003000 /system/lib64/libmmi_rust_key_config.z.so
5ab69cc000-5ab69cd000 r--p 0000a000 /system/lib64/libmmi_rust_key_config.z.so
5ab69cd000-5ab69ce000 rw-p 0000a000 /system/lib64/libmmi_rust_key_config.z.so
5ab69ce000-5ab69cf000 rw-p 00000000 [anon:libmmi_rust_key_config.z.so.bss]
5ab6a00000-5ab6a19000 r--p 00000000 /system/lib64/libnstackx_congestion.z.so
5ab6a19000-5ab6a47000 r-xp 00018000 /system/lib64/libnstackx_congestion.z.so
5ab6a47000-5ab6a49000 r--p 00045000 /system/lib64/libnstackx_congestion.z.so
5ab6a49000-5ab6a4a000 rw-p 00046000 /system/lib64/libnstackx_congestion.z.so
5ab6a80000-5ab6a8c000 r--p 00000000 /system/lib64/libinputmethod_common.z.so
5ab6a8c000-5ab6a9a000 r-xp 0000b000 /system/lib64/libinputmethod_common.z.so
5ab6a9a000-5ab6a9f000 r--p 00018000 /system/lib64/libinputmethod_common.z.so
5ab6a9f000-5ab6aa0000 rw-p 0001c000 /system/lib64/libinputmethod_common.z.so
5ab6ac0000-5ab6ac9000 r--p 00000000 /system/lib64/platformsdk/libwindowstage_kit.z.so
5ab6ac9000-5ab6adb000 r-xp 00008000 /system/lib64/platformsdk/libwindowstage_kit.z.so
5ab6adb000-5ab6add000 r--p 00019000 /system/lib64/platformsdk/libwindowstage_kit.z.so
5ab6add000-5ab6ade000 rw-p 0001a000 /system/lib64/platformsdk/libwindowstage_kit.z.so
5ab6b00000-5ab6b02000 r--p 00000000 /system/lib64/platformsdk/librate_limiter.z.so
5ab6b02000-5ab6b05000 r-xp 00001000 /system/lib64/platformsdk/librate_limiter.z.so
5ab6b05000-5ab6b06000 r--p 00003000 /system/lib64/platformsdk/librate_limiter.z.so
5ab6b06000-5ab6b07000 rw-p 00003000 /system/lib64/platformsdk/librate_limiter.z.so
5ab6b40000-5ab6b44000 r--p 00000000 /system/lib64/platformsdk/libconfiguration_helper.z.so
5ab6b44000-5ab6b4b000 r-xp 00003000 /system/lib64/platformsdk/libconfiguration_helper.z.so
5ab6b4b000-5ab6b4c000 r--p 00009000 /system/lib64/platformsdk/libconfiguration_helper.z.so
5ab6b4c000-5ab6b4d000 rw-p 00009000 /system/lib64/platformsdk/libconfiguration_helper.z.so
5ab6b80000-5ab6b99000 r--p 00000000 /system/lib64/platformsdk/libscreen_session.z.so
5ab6b99000-5ab6bbd000 r-xp 00018000 /system/lib64/platformsdk/libscreen_session.z.so
5ab6bbd000-5ab6bbf000 r--p 0003b000 /system/lib64/platformsdk/libscreen_session.z.so
5ab6bbf000-5ab6bc0000 rw-p 0003c000 /system/lib64/platformsdk/libscreen_session.z.so
5ab6bc0000-5ab6c0b000 r--p 00000000 /system/lib64/libFillpSo.z.so
5ab6c0b000-5ab6cb4000 r-xp 0004a000 /system/lib64/libFillpSo.z.so
5ab6cb4000-5ab6cb7000 r--p 000f2000 /system/lib64/libFillpSo.z.so
5ab6cb7000-5ab6cb8000 rw-p 000f4000 /system/lib64/libFillpSo.z.so
5ab6cb8000-5ab6cb9000 rw-p 00000000 [anon:libFillpSo.z.so.bss]
5ab6cc0000-5ab6e1b000 r--p 00000000 /system/lib64/chipset-sdk-sp/libcrypto_openssl.z.so
5ab6e1b000-5ab6fed000 r-xp 0015a000 /system/lib64/chipset-sdk-sp/libcrypto_openssl.z.so
5ab6fed000-5ab704e000 r--p 0032b000 /system/lib64/chipset-sdk-sp/libcrypto_openssl.z.so
5ab704e000-5ab7051000 rw-p 0038b000 /system/lib64/chipset-sdk-sp/libcrypto_openssl.z.so
5ab7051000-5ab7054000 rw-p 00000000 [anon:libcrypto_openssl.z.so.bss]
5ab7080000-5ab7081000 r--p 00000000 /system/lib64/platformsdk/libhiperf_local.z.so
5ab7081000-5ab7083000 r-xp 00000000 /system/lib64/platformsdk/libhiperf_local.z.so
5ab7083000-5ab7084000 r--p 00001000 /system/lib64/platformsdk/libhiperf_local.z.so
5ab7084000-5ab7085000 rw-p 00001000 /system/lib64/platformsdk/libhiperf_local.z.so
5ab70c0000-5ab70d5000 r--p 00000000 /system/lib64/platformsdk/libimage_utils.z.so
5ab70d5000-5ab70f7000 r-xp 00014000 /system/lib64/platformsdk/libimage_utils.z.so
5ab70f7000-5ab70f9000 r--p 00035000 /system/lib64/platformsdk/libimage_utils.z.so
5ab70f9000-5ab70fa000 rw-p 00036000 /system/lib64/platformsdk/libimage_utils.z.so
5ab70fa000-5ab70fb000 rw-p 00000000 [anon:libimage_utils.z.so.bss]
5ab7100000-5ab7140000 r--p 00000000 /system/lib64/libgraphics_effect.z.so
5ab7140000-5ab7194000 r-xp 0003f000 /system/lib64/libgraphics_effect.z.so
5ab7194000-5ab719c000 r--p 00092000 /system/lib64/libgraphics_effect.z.so
5ab719c000-5ab719d000 rw-p 00099000 /system/lib64/libgraphics_effect.z.so
5ab719d000-5ab719e000 rw-p 00000000 [anon:libgraphics_effect.z.so.bss]
5ab71c0000-5ab71c7000 r--p 00000000 /system/lib64/platformsdk/libconfiguration.z.so
5ab71c7000-5ab71d2000 r-xp 00006000 /system/lib64/platformsdk/libconfiguration.z.so
5ab71d2000-5ab71d4000 r--p 00010000 /system/lib64/platformsdk/libconfiguration.z.so
5ab71d4000-5ab71d5000 rw-p 00011000 /system/lib64/platformsdk/libconfiguration.z.so
5ab7200000-5ab726f000 r--p 00000000 /system/lib64/platformsdk/libintl_util.z.so
5ab726f000-5ab736f000 r-xp 0006e000 /system/lib64/platformsdk/libintl_util.z.so
5ab736f000-5ab7374000 r--p 0016d000 /system/lib64/platformsdk/libintl_util.z.so
5ab7374000-5ab7375000 rw-p 00171000 /system/lib64/platformsdk/libintl_util.z.so
5ab7375000-5ab7377000 rw-p 00000000 [anon:libintl_util.z.so.bss]
5ab7380000-5ab7388000 r--p 00000000 /system/lib64/platformsdk/libprivacy_sdk.z.so
5ab7388000-5ab7398000 r-xp 00007000 /system/lib64/platformsdk/libprivacy_sdk.z.so
5ab7398000-5ab739d000 r--p 00016000 /system/lib64/platformsdk/libprivacy_sdk.z.so
5ab739d000-5ab739e000 rw-p 0001a000 /system/lib64/platformsdk/libprivacy_sdk.z.so
5ab73c0000-5ab73c4000 r--p 00000000 /system/lib64/platformsdk/libdlp_permission_common_interface.z.so
5ab73c4000-5ab73d1000 r-xp 00003000 /system/lib64/platformsdk/libdlp_permission_common_interface.z.so
5ab73d1000-5ab73d2000 r--p 0000f000 /system/lib64/platformsdk/libdlp_permission_common_interface.z.so
5ab73d2000-5ab73d3000 rw-p 0000f000 /system/lib64/platformsdk/libdlp_permission_common_interface.z.so
5ab7400000-5ab7409000 r--p 00000000 /system/lib64/platformsdk/libwmutil_base.z.so
5ab7409000-5ab741b000 r-xp 00008000 /system/lib64/platformsdk/libwmutil_base.z.so
5ab741b000-5ab741e000 r--p 00019000 /system/lib64/platformsdk/libwmutil_base.z.so
5ab741e000-5ab741f000 rw-p 0001b000 /system/lib64/platformsdk/libwmutil_base.z.so
5ab741f000-5ab7420000 rw-p 00000000 [anon:libwmutil_base.z.so.bss]
5ab7440000-5ab7446000 r--p 00000000 /system/lib64/platformsdk/libscreenlock_client.z.so
5ab7446000-5ab7454000 r-xp 00005000 /system/lib64/platformsdk/libscreenlock_client.z.so
5ab7454000-5ab7458000 r--p 00012000 /system/lib64/platformsdk/libscreenlock_client.z.so
5ab7458000-5ab7459000 rw-p 00015000 /system/lib64/platformsdk/libscreenlock_client.z.so
5ab7480000-5ab7489000 r--p 00000000 /system/lib64/platformsdk/libchild_process_manager.z.so
5ab7489000-5ab749e000 r-xp 00008000 /system/lib64/platformsdk/libchild_process_manager.z.so
5ab749e000-5ab74a0000 r--p 0001c000 /system/lib64/platformsdk/libchild_process_manager.z.so
5ab74a0000-5ab74a1000 rw-p 0001d000 /system/lib64/platformsdk/libchild_process_manager.z.so
5ab74c0000-5ab74cf000 r--p 00000000 /system/lib64/platformsdk/libcontinuation_ipc.z.so
5ab74cf000-5ab74da000 r-xp 0000e000 /system/lib64/platformsdk/libcontinuation_ipc.z.so
5ab74da000-5ab74e1000 r--p 00018000 /system/lib64/platformsdk/libcontinuation_ipc.z.so
5ab74e1000-5ab74e2000 rw-p 0001e000 /system/lib64/platformsdk/libcontinuation_ipc.z.so
5ab7500000-5ab7507000 r--p 00000000 /system/lib64/platformsdk/libconsole.z.so
5ab7507000-5ab7513000 r-xp 00006000 /system/lib64/platformsdk/libconsole.z.so
5ab7513000-5ab7515000 r--p 00011000 /system/lib64/platformsdk/libconsole.z.so
5ab7515000-5ab7516000 rw-p 00012000 /system/lib64/platformsdk/libconsole.z.so
5ab7540000-5ab7544000 r--p 00000000 /system/lib64/platformsdk/libdistributeddata_client_sync.z.so
5ab7544000-5ab7553000 r-xp 00003000 /system/lib64/platformsdk/libdistributeddata_client_sync.z.so
5ab7553000-5ab7554000 r--p 00011000 /system/lib64/platformsdk/libdistributeddata_client_sync.z.so
5ab7554000-5ab7555000 r--p 00000000 [anon:libdistributeddata_client_sync.z.so.bss]
5ab7555000-5ab7556000 rw-p 00012000 /system/lib64/platformsdk/libdistributeddata_client_sync.z.so
5ab7580000-5ab7583000 r--p 00000000 /system/lib64/libcolor_manager.z.so
5ab7583000-5ab7586000 r-xp 00002000 /system/lib64/libcolor_manager.z.so
5ab7586000-5ab7588000 r--p 00004000 /system/lib64/libcolor_manager.z.so
5ab7588000-5ab7589000 rw-p 00005000 /system/lib64/libcolor_manager.z.so
5ab75c0000-5ab75ca000 r--p 00000000 /system/lib64/libfileuri_native.z.so
5ab75ca000-5ab75e3000 r-xp 00009000 /system/lib64/libfileuri_native.z.so
5ab75e3000-5ab75e5000 r--p 00021000 /system/lib64/libfileuri_native.z.so
5ab75e5000-5ab75e6000 rw-p 00022000 /system/lib64/libfileuri_native.z.so
5ab75e6000-5ab75e7000 rw-p 00000000 [anon:libfileuri_native.z.so.bss]
5ab7600000-5ab760b000 r--p 00000000 /system/lib64/platformsdk/libsamgr_common.z.so
5ab760b000-5ab7629000 r-xp 0000a000 /system/lib64/platformsdk/libsamgr_common.z.so
5ab7629000-5ab762b000 r--p 00027000 /system/lib64/platformsdk/libsamgr_common.z.so
5ab762b000-5ab762c000 rw-p 00028000 /system/lib64/platformsdk/libsamgr_common.z.so
5ab7640000-5ab7642000 r--p 00000000 /system/lib64/platformsdk/libability_runtime_error_util.z.so
5ab7642000-5ab7645000 r-xp 00001000 /system/lib64/platformsdk/libability_runtime_error_util.z.so
5ab7645000-5ab7646000 r--p 00003000 /system/lib64/platformsdk/libability_runtime_error_util.z.so
5ab7646000-5ab7647000 rw-p 00003000 /system/lib64/platformsdk/libability_runtime_error_util.z.so
5ab7680000-5ab76a9000 r--p 00000000 /system/lib64/platformsdk/libsoftbus_utils.z.so
5ab76a9000-5ab76e9000 r-xp 00028000 /system/lib64/platformsdk/libsoftbus_utils.z.so
5ab76e9000-5ab76eb000 r--p 00067000 /system/lib64/platformsdk/libsoftbus_utils.z.so
5ab76eb000-5ab76ee000 rw-p 00068000 /system/lib64/platformsdk/libsoftbus_utils.z.so
5ab76ee000-5ab76f0000 rw-p 00000000 [anon:libsoftbus_utils.z.so.bss]
5ab7700000-5ab7702000 r--p 00000000 /system/lib64/platformsdk/libdialog_request_info.z.so
5ab7702000-5ab7703000 r-xp 00001000 /system/lib64/platformsdk/libdialog_request_info.z.so
5ab7703000-5ab7705000 r--p 00001000 /system/lib64/platformsdk/libdialog_request_info.z.so
5ab7705000-5ab7706000 rw-p 00002000 /system/lib64/platformsdk/libdialog_request_info.z.so
5ab7740000-5ab7752000 r--p 00000000 /system/lib64/platformsdk/libdistributeddb_client.z.so
5ab7752000-5ab7789000 r-xp 00011000 /system/lib64/platformsdk/libdistributeddb_client.z.so
5ab7789000-5ab778b000 r--p 00047000 /system/lib64/platformsdk/libdistributeddb_client.z.so
5ab778b000-5ab778c000 rw-p 00048000 /system/lib64/platformsdk/libdistributeddb_client.z.so
5ab778c000-5ab778d000 rw-p 00000000 [anon:libdistributeddb_client.z.so.bss]
5ab77c0000-5ab77c2000 r--p 00000000 /system/lib64/chipset-sdk-sp/libbuffer_handle.z.so
5ab77c2000-5ab77c3000 r-xp 00001000 /system/lib64/chipset-sdk-sp/libbuffer_handle.z.so
5ab77c3000-5ab77c5000 r--p 00001000 /system/lib64/chipset-sdk-sp/libbuffer_handle.z.so
5ab77c5000-5ab77c6000 rw-p 00002000 /system/lib64/chipset-sdk-sp/libbuffer_handle.z.so
5ab7800000-5ab7804000 r--p 00000000 /system/lib64/platformsdk/libsession_handler.z.so
5ab7804000-5ab7806000 r-xp 00003000 /system/lib64/platformsdk/libsession_handler.z.so
5ab7806000-5ab7808000 r--p 00004000 /system/lib64/platformsdk/libsession_handler.z.so
5ab7808000-5ab7809000 rw-p 00005000 /system/lib64/platformsdk/libsession_handler.z.so
5ab7840000-5ab7848000 r--p 00000000 /system/lib64/chipset-sdk-sp/libbeget_proxy.z.so
5ab7848000-5ab7857000 r-xp 00007000 /system/lib64/chipset-sdk-sp/libbeget_proxy.z.so
5ab7857000-5ab785d000 r--p 00015000 /system/lib64/chipset-sdk-sp/libbeget_proxy.z.so
5ab785d000-5ab785e000 rw-p 0001a000 /system/lib64/chipset-sdk-sp/libbeget_proxy.z.so
5ab7880000-5ab7885000 r--p 00000000 /system/lib64/librelational_common_base.z.so
5ab7885000-5ab7891000 r-xp 00004000 /system/lib64/librelational_common_base.z.so
5ab7891000-5ab7892000 r--p 0000f000 /system/lib64/librelational_common_base.z.so
5ab7892000-5ab7893000 rw-p 0000f000 /system/lib64/librelational_common_base.z.so
5ab78c0000-5ab78d0000 r--p 00000000 /system/lib64/platformsdk/libnapi_common.z.so
5ab78d0000-5ab78f2000 r-xp 0000f000 /system/lib64/platformsdk/libnapi_common.z.so
5ab78f2000-5ab78f4000 r--p 00030000 /system/lib64/platformsdk/libnapi_common.z.so
5ab78f4000-5ab78f5000 rw-p 00031000 /system/lib64/platformsdk/libnapi_common.z.so
5ab78f5000-5ab78f6000 rw-p 00000000 [anon:libnapi_common.z.so.bss]
5ab7900000-5ab793f000 r--p 00000000 /system/lib64/libvulkan.so
5ab793f000-5ab7985000 r-xp 0003e000 /system/lib64/libvulkan.so
5ab7985000-5ab7988000 r--p 00083000 /system/lib64/libvulkan.so
5ab7988000-5ab7989000 rw-p 00085000 /system/lib64/libvulkan.so
5ab79c0000-5ab79c6000 r--p 00000000 /system/lib64/platformsdk/libevent_report.z.so
5ab79c6000-5ab79e0000 r-xp 00005000 /system/lib64/platformsdk/libevent_report.z.so
5ab79e0000-5ab79e2000 r--p 0001e000 /system/lib64/platformsdk/libevent_report.z.so
5ab79e2000-5ab79e3000 rw-p 0001f000 /system/lib64/platformsdk/libevent_report.z.so
5ab7a00000-5ab7a25000 r--p 00000000 /system/lib64/platformsdk/libwmutil.z.so
5ab7a25000-5ab7a5c000 r-xp 00024000 /system/lib64/platformsdk/libwmutil.z.so
5ab7a5c000-5ab7a60000 r--p 0005a000 /system/lib64/platformsdk/libwmutil.z.so
5ab7a60000-5ab7a61000 rw-p 0005d000 /system/lib64/platformsdk/libwmutil.z.so
5ab7a61000-5ab7a62000 rw-p 00000000 [anon:libwmutil.z.so.bss]
5ab7a80000-5ab7a93000 r--p 00000000 /system/lib64/platformsdk/libaccessibility_common.z.so
5ab7a93000-5ab7aa0000 r-xp 00012000 /system/lib64/platformsdk/libaccessibility_common.z.so
5ab7aa0000-5ab7aa1000 r--p 0001e000 /system/lib64/platformsdk/libaccessibility_common.z.so
5ab7aa1000-5ab7aa2000 rw-p 0001e000 /system/lib64/platformsdk/libaccessibility_common.z.so
5ab7aa2000-5ab7aa3000 rw-p 00000000 [anon:libaccessibility_common.z.so.bss]
5ab7ac0000-5ab7ac9000 r--p 00000000 /system/lib64/platformsdk/libconnection_obs_manager.z.so
5ab7ac9000-5ab7ad3000 r-xp 00008000 /system/lib64/platformsdk/libconnection_obs_manager.z.so
5ab7ad3000-5ab7ad7000 r--p 00011000 /system/lib64/platformsdk/libconnection_obs_manager.z.so
5ab7ad7000-5ab7ad8000 rw-p 00014000 /system/lib64/platformsdk/libconnection_obs_manager.z.so
5ab7b00000-5ab7b8f000 r--p 00000000 /system/lib64/libstd.dylib.so
5ab7b8f000-5ab7c1e000 r-xp 0008e000 /system/lib64/libstd.dylib.so
5ab7c1e000-5ab7c27000 r--p 0011c000 /system/lib64/libstd.dylib.so
5ab7c27000-5ab7c28000 rw-p 00124000 /system/lib64/libstd.dylib.so
5ab7c28000-5ab7c29000 rw-p 00000000 [anon:libstd.dylib.so.bss]
5ab7c40000-5ab7cd5000 r--p 00000000 /system/lib64/platformsdk/libdistributeddb.z.so
5ab7cd5000-5ab7f4b000 r-xp 00094000 /system/lib64/platformsdk/libdistributeddb.z.so
5ab7f4b000-5ab7f5f000 r--p 00309000 /system/lib64/platformsdk/libdistributeddb.z.so
5ab7f5f000-5ab7f60000 rw-p 0031c000 /system/lib64/platformsdk/libdistributeddb.z.so
5ab7f60000-5ab7f62000 rw-p 00000000 [anon:libdistributeddb.z.so.bss]
5ab7f80000-5ab7fb3000 r--p 00000000 /system/lib64/libui_extension.z.so
5ab7fb3000-5ab8008000 r-xp 00032000 /system/lib64/libui_extension.z.so
5ab8008000-5ab800d000 r--p 00086000 /system/lib64/libui_extension.z.so
5ab800d000-5ab800e000 rw-p 0008a000 /system/lib64/libui_extension.z.so
5ab800e000-5ab800f000 rw-p 00000000 [anon:libui_extension.z.so.bss]
5ab8040000-5ab804e000 r--p 00000000 /system/lib64/libcodec_proxy_4.0.z.so
5ab804e000-5ab805f000 r-xp 0000d000 /system/lib64/libcodec_proxy_4.0.z.so
5ab805f000-5ab8061000 r--p 0001d000 /system/lib64/libcodec_proxy_4.0.z.so
5ab8061000-5ab8062000 rw-p 0001e000 /system/lib64/libcodec_proxy_4.0.z.so
5ab8080000-5ab80c2000 r--p 00000000 /system/lib64/libvideoprocessingengine.z.so
5ab80c2000-5ab814e000 r-xp 00041000 /system/lib64/libvideoprocessingengine.z.so
5ab814e000-5ab8159000 r--p 000cc000 /system/lib64/libvideoprocessingengine.z.so
5ab8159000-5ab815a000 rw-p 000d6000 /system/lib64/libvideoprocessingengine.z.so
5ab815a000-5ab8162000 rw-p 00000000 [anon:libvideoprocessingengine.z.so.bss]
5ab8180000-5ab8182000 r--p 00000000 /system/lib64/platformsdk/libtoken_callback_sdk.z.so
5ab8182000-5ab8185000 r-xp 00001000 /system/lib64/platformsdk/libtoken_callback_sdk.z.so
5ab8185000-5ab8186000 r--p 00003000 /system/lib64/platformsdk/libtoken_callback_sdk.z.so
5ab8186000-5ab8187000 rw-p 00003000 /system/lib64/platformsdk/libtoken_callback_sdk.z.so
5ab81c0000-5ab81c3000 r--p 00000000 /system/lib64/libarkweb_glue_base.z.so
5ab81c3000-5ab81c8000 r-xp 00002000 /system/lib64/libarkweb_glue_base.z.so
5ab81c8000-5ab81c9000 r--p 00006000 /system/lib64/libarkweb_glue_base.z.so
5ab81c9000-5ab81ca000 rw-p 00006000 /system/lib64/libarkweb_glue_base.z.so
5ab8200000-5ab8202000 r--p 00000000 /system/lib64/platformsdk/libability_deps_wrapper.z.so
5ab8202000-5ab8204000 r-xp 00001000 /system/lib64/platformsdk/libability_deps_wrapper.z.so
5ab8204000-5ab8206000 r--p 00002000 /system/lib64/platformsdk/libability_deps_wrapper.z.so
5ab8206000-5ab8207000 rw-p 00003000 /system/lib64/platformsdk/libability_deps_wrapper.z.so
5ab8240000-5ab8244000 r--p 00000000 /system/lib64/platformsdk/libability_connect_callback_stub.z.so
5ab8244000-5ab8247000 r-xp 00003000 /system/lib64/platformsdk/libability_connect_callback_stub.z.so
5ab8247000-5ab824a000 r--p 00005000 /system/lib64/platformsdk/libability_connect_callback_stub.z.so
5ab824a000-5ab824b000 rw-p 00007000 /system/lib64/platformsdk/libability_connect_callback_stub.z.so
5ab8280000-5ab82b9000 r--p 00000000 /system/lib64/libdm.z.so
5ab82b9000-5ab832e000 r-xp 00038000 /system/lib64/libdm.z.so
5ab832e000-5ab8345000 r--p 000ac000 /system/lib64/libdm.z.so
5ab8345000-5ab8346000 rw-p 000c2000 /system/lib64/libdm.z.so
5ab8346000-5ab8347000 rw-p 00000000 [anon:libdm.z.so.bss]
5ab8380000-5ab8387000 r--p 00000000 /system/lib64/libintention_event.z.so
5ab8387000-5ab838f000 r-xp 00006000 /system/lib64/libintention_event.z.so
5ab838f000-5ab8391000 r--p 0000d000 /system/lib64/libintention_event.z.so
5ab8391000-5ab8392000 rw-p 0000e000 /system/lib64/libintention_event.z.so
5ab83c0000-5ab83e3000 r--p 00000000 /system/lib64/platformsdk/libapp_context.z.so
5ab83e3000-5ab842c000 r-xp 00022000 /system/lib64/platformsdk/libapp_context.z.so
5ab842c000-5ab842f000 r--p 0006a000 /system/lib64/platformsdk/libapp_context.z.so
5ab842f000-5ab8430000 rw-p 0006c000 /system/lib64/platformsdk/libapp_context.z.so
5ab8440000-5ab8445000 r--p 00000000 /system/lib64/platformsdk/libabilitykit_utils.z.so
5ab8445000-5ab844a000 r-xp 00004000 /system/lib64/platformsdk/libabilitykit_utils.z.so
5ab844a000-5ab844b000 r--p 00008000 /system/lib64/platformsdk/libabilitykit_utils.z.so
5ab844b000-5ab844c000 rw-p 00008000 /system/lib64/platformsdk/libabilitykit_utils.z.so
5ab8480000-5ab84ce000 r--p 00000000 /system/lib64/platformsdk/libmmi-client.z.so
5ab84ce000-5ab857a000 r-xp 0004d000 /system/lib64/platformsdk/libmmi-client.z.so
5ab857a000-5ab8583000 r--p 000f8000 /system/lib64/platformsdk/libmmi-client.z.so
5ab8583000-5ab8584000 rw-p 00100000 /system/lib64/platformsdk/libmmi-client.z.so
5ab8584000-5ab8585000 rw-p 00000000 [anon:libmmi-client.z.so.bss]
5ab85c0000-5ab85c3000 r--p 00000000 /system/lib64/platformsdk/libconnect_server_manager.z.so
5ab85c3000-5ab85ca000 r-xp 00002000 /system/lib64/platformsdk/libconnect_server_manager.z.so
5ab85ca000-5ab85cb000 r--p 00008000 /system/lib64/platformsdk/libconnect_server_manager.z.so
5ab85cb000-5ab85cc000 rw-p 00008000 /system/lib64/platformsdk/libconnect_server_manager.z.so
5ab8600000-5ab8636000 r--p 00000000 /system/lib64/platformsdk/libform_manager.z.so
5ab8636000-5ab86ad000 r-xp 00035000 /system/lib64/platformsdk/libform_manager.z.so
5ab86ad000-5ab86bb000 r--p 000ab000 /system/lib64/platformsdk/libform_manager.z.so
5ab86bb000-5ab86bc000 rw-p 000b8000 /system/lib64/platformsdk/libform_manager.z.so
5ab86bc000-5ab86bd000 rw-p 00000000 [anon:libform_manager.z.so.bss]
5ab86c0000-5ab86c8000 r--p 00000000 /system/lib64/platformsdk/libdistributed_sdk.z.so
5ab86c8000-5ab86d2000 r-xp 00007000 /system/lib64/platformsdk/libdistributed_sdk.z.so
5ab86d2000-5ab86d6000 r--p 00010000 /system/lib64/platformsdk/libdistributed_sdk.z.so
5ab86d6000-5ab86d7000 rw-p 00013000 /system/lib64/platformsdk/libdistributed_sdk.z.so
5ab8700000-5ab8718000 r--p 00000000 /system/lib64/platformsdk/libpowermgr_client.z.so
5ab8718000-5ab8733000 r-xp 00017000 /system/lib64/platformsdk/libpowermgr_client.z.so
5ab8733000-5ab873f000 r--p 00031000 /system/lib64/platformsdk/libpowermgr_client.z.so
5ab873f000-5ab8740000 rw-p 0003c000 /system/lib64/platformsdk/libpowermgr_client.z.so
5ab8740000-5ab8741000 rw-p 00000000 [anon:libpowermgr_client.z.so.bss]
5ab8780000-5ab8782000 r--p 00000000 /system/lib64/platformsdk/libstart_window_option.z.so
5ab8782000-5ab8785000 r-xp 00001000 /system/lib64/platformsdk/libstart_window_option.z.so
5ab8785000-5ab8786000 r--p 00003000 /system/lib64/platformsdk/libstart_window_option.z.so
5ab8786000-5ab8787000 rw-p 00003000 /system/lib64/platformsdk/libstart_window_option.z.so
5ab87c0000-5ab87c3000 r--p 00000000 /system/lib64/libres_sched_util.z.so
5ab87c3000-5ab87cb000 r-xp 00002000 /system/lib64/libres_sched_util.z.so
5ab87cb000-5ab87cc000 r--p 00009000 /system/lib64/libres_sched_util.z.so
5ab87cc000-5ab87cd000 rw-p 00009000 /system/lib64/libres_sched_util.z.so
5ab8800000-5ab8807000 r--p 00000000 /system/lib64/platformsdk/libwantagent_manager.z.so
5ab8807000-5ab880f000 r-xp 00006000 /system/lib64/platformsdk/libwantagent_manager.z.so
5ab880f000-5ab8812000 r--p 0000d000 /system/lib64/platformsdk/libwantagent_manager.z.so
5ab8812000-5ab8813000 rw-p 0000f000 /system/lib64/platformsdk/libwantagent_manager.z.so
5ab8813000-5ab8814000 rw-p 00000000 [anon:libwantagent_manager.z.so.bss]
5ab8840000-5ab8891000 r--p 00000000 /system/lib64/chipset-sdk/libxml2.z.so
5ab8891000-5ab89a0000 r-xp 00050000 /system/lib64/chipset-sdk/libxml2.z.so
5ab89a0000-5ab89a8000 r--p 0015e000 /system/lib64/chipset-sdk/libxml2.z.so
5ab89a8000-5ab89a9000 rw-p 00165000 /system/lib64/chipset-sdk/libxml2.z.so
5ab89a9000-5ab89aa000 rw-p 00000000 [anon:libxml2.z.so.bss]
5ab89c0000-5ab8b20000 r--p 00000000 /system/lib64/platformsdk/libabilityms.z.so
5ab8b20000-5ab8e82000 r-xp 0015f000 /system/lib64/platformsdk/libabilityms.z.so
5ab8e82000-5ab8eaa000 r--p 004c0000 /system/lib64/platformsdk/libabilityms.z.so
5ab8eaa000-5ab8eab000 rw-p 004e7000 /system/lib64/platformsdk/libabilityms.z.so
5ab8eab000-5ab8eb0000 rw-p 00000000 [anon:libabilityms.z.so.bss]
5ab8ec0000-5ab8ec6000 r--p 00000000 /system/lib64/libabsl_time.z.so
5ab8ec6000-5ab8ecf000 r-xp 00005000 /system/lib64/libabsl_time.z.so
5ab8ecf000-5ab8ed1000 r--p 0000d000 /system/lib64/libabsl_time.z.so
5ab8ed1000-5ab8ed2000 rw-p 0000e000 /system/lib64/libabsl_time.z.so
5ab8f00000-5ab8f02000 r--p 00000000 /system/lib64/libjit_code_sign.z.so
5ab8f02000-5ab8f06000 r-xp 00001000 /system/lib64/libjit_code_sign.z.so
5ab8f06000-5ab8f07000 r--p 00004000 /system/lib64/libjit_code_sign.z.so
5ab8f07000-5ab8f08000 rw-p 00004000 /system/lib64/libjit_code_sign.z.so
5ab8f40000-5ab8f57000 r--p 00000000 /system/lib64/platformsdk/libresmgr_napi_core.z.so
5ab8f57000-5ab8f7f000 r-xp 00016000 /system/lib64/platformsdk/libresmgr_napi_core.z.so
5ab8f7f000-5ab8f83000 r--p 0003d000 /system/lib64/platformsdk/libresmgr_napi_core.z.so
5ab8f83000-5ab8f85000 rw-p 00040000 /system/lib64/platformsdk/libresmgr_napi_core.z.so
5ab8fc0000-5ab92bd000 r--p 00000000 /system/lib64/librender_service_base.z.so
5ab92bd000-5ab96ca000 r-xp 002fc000 /system/lib64/librender_service_base.z.so
5ab96ca000-5ab9727000 r--p 00708000 /system/lib64/librender_service_base.z.so
5ab9727000-5ab9728000 rw-p 00764000 /system/lib64/librender_service_base.z.so
5ab9728000-5ab9731000 rw-p 00000000 [anon:librender_service_base.z.so.bss]
5ab9740000-5ab9742000 r--p 00000000 /system/lib64/libapplication_context_manager.z.so
5ab9742000-5ab9744000 r-xp 00001000 /system/lib64/libapplication_context_manager.z.so
5ab9744000-5ab9745000 r--p 00002000 /system/lib64/libapplication_context_manager.z.so
5ab9745000-5ab9746000 rw-p 00002000 /system/lib64/libapplication_context_manager.z.so
5ab9780000-5ab97e9000 r--p 00000000 /system/lib64/platformsdk/libimage_native.z.so
5ab97e9000-5ab98d2000 r-xp 00068000 /system/lib64/platformsdk/libimage_native.z.so
5ab98d2000-5ab98dc000 r--p 00151000 /system/lib64/platformsdk/libimage_native.z.so
5ab98dc000-5ab98dd000 rw-p 0015a000 /system/lib64/platformsdk/libimage_native.z.so
5ab98dd000-5ab98df000 rw-p 00000000 [anon:libimage_native.z.so.bss]
5ab9900000-5ab994d000 r--p 00000000 /system/lib64/platformsdk/libwindow_native_kit.z.so
5ab994d000-5ab99fc000 r-xp 0004c000 /system/lib64/platformsdk/libwindow_native_kit.z.so
5ab99fc000-5ab9a07000 r--p 000fa000 /system/lib64/platformsdk/libwindow_native_kit.z.so
5ab9a07000-5ab9a08000 rw-p 00104000 /system/lib64/platformsdk/libwindow_native_kit.z.so
5ab9a08000-5ab9a09000 rw-p 00000000 [anon:libwindow_native_kit.z.so.bss]
5ab9a40000-5ab9a41000 r--p 00000000 /system/lib64/platformsdk/libhitrace_chain_util.z.so
5ab9a41000-5ab9a44000 r-xp 00000000 /system/lib64/platformsdk/libhitrace_chain_util.z.so
5ab9a44000-5ab9a45000 r--p 00002000 /system/lib64/platformsdk/libhitrace_chain_util.z.so
5ab9a45000-5ab9a46000 rw-p 00002000 /system/lib64/platformsdk/libhitrace_chain_util.z.so
5ab9a80000-5ab9a92000 r--p 00000000 /system/lib64/platformsdk/libsoftbus_adapter.z.so
5ab9a92000-5ab9aae000 r-xp 00011000 /system/lib64/platformsdk/libsoftbus_adapter.z.so
5ab9aae000-5ab9ab0000 r--p 0002c000 /system/lib64/platformsdk/libsoftbus_adapter.z.so
5ab9ab0000-5ab9ab1000 rw-p 0002d000 /system/lib64/platformsdk/libsoftbus_adapter.z.so
5ab9ac0000-5ab9af0000 r--p 00000000 /system/lib64/platformsdk/libsqlite.z.so
5ab9af0000-5ab9c2d000 r-xp 0002f000 /system/lib64/platformsdk/libsqlite.z.so
5ab9c2d000-5ab9c31000 r--p 0016b000 /system/lib64/platformsdk/libsqlite.z.so
5ab9c31000-5ab9c34000 rw-p 0016e000 /system/lib64/platformsdk/libsqlite.z.so
5ab9c34000-5ab9c35000 rw-p 00000000 [anon:libsqlite.z.so.bss]
5ab9c40000-5ab9c4b000 r--p 00000000 /system/lib64/libapp_util.z.so
5ab9c4b000-5ab9c61000 r-xp 0000a000 /system/lib64/libapp_util.z.so
5ab9c61000-5ab9c63000 r--p 0001f000 /system/lib64/libapp_util.z.so
5ab9c63000-5ab9c64000 rw-p 00020000 /system/lib64/libapp_util.z.so
5ab9c80000-5ab9c83000 r--p 00000000 /system/lib64/platformsdk/libcj_bind_native.z.so
5ab9c83000-5ab9c86000 r-xp 00002000 /system/lib64/platformsdk/libcj_bind_native.z.so
5ab9c86000-5ab9c87000 r--p 00004000 /system/lib64/platformsdk/libcj_bind_native.z.so
5ab9c87000-5ab9c88000 rw-p 00004000 /system/lib64/platformsdk/libcj_bind_native.z.so
5ab9cc0000-5ab9cc2000 r--p 00000000 /system/lib64/platformsdk/libpixelconvertadapter.z.so
5ab9cc2000-5ab9cc6000 r-xp 00001000 /system/lib64/platformsdk/libpixelconvertadapter.z.so
5ab9cc6000-5ab9cc7000 r--p 00004000 /system/lib64/platformsdk/libpixelconvertadapter.z.so
5ab9cc7000-5ab9cc8000 rw-p 00004000 /system/lib64/platformsdk/libpixelconvertadapter.z.so
5ab9d00000-5ab9d08000 r--p 00000000 /system/lib64/platformsdk/libjs_environment.z.so
5ab9d08000-5ab9d15000 r-xp 00007000 /system/lib64/platformsdk/libjs_environment.z.so
5ab9d15000-5ab9d17000 r--p 00013000 /system/lib64/platformsdk/libjs_environment.z.so
5ab9d17000-5ab9d18000 rw-p 00014000 /system/lib64/platformsdk/libjs_environment.z.so
5ab9d40000-5ab9d44000 r--p 00000000 /system/lib64/chipset-sdk-sp/libpub_utils.z.so
5ab9d44000-5ab9d49000 r-xp 00003000 /system/lib64/chipset-sdk-sp/libpub_utils.z.so
5ab9d49000-5ab9d4a000 r--p 00007000 /system/lib64/chipset-sdk-sp/libpub_utils.z.so
5ab9d4a000-5ab9d4b000 rw-p 00007000 /system/lib64/chipset-sdk-sp/libpub_utils.z.so
5ab9d80000-5ab9d84000 r--p 00000000 /system/lib64/platformsdk/libsession_info.z.so
5ab9d84000-5ab9d89000 r-xp 00003000 /system/lib64/platformsdk/libsession_info.z.so
5ab9d89000-5ab9d8a000 r--p 00007000 /system/lib64/platformsdk/libsession_info.z.so
5ab9d8a000-5ab9d8b000 rw-p 00007000 /system/lib64/platformsdk/libsession_info.z.so
5ab9d8b000-5ab9d8c000 rw-p 00000000 [anon:libsession_info.z.so.bss]
5ab9dc0000-5ab9dc5000 r--p 00000000 /system/lib64/libframe_analyzer.z.so
5ab9dc5000-5ab9dcc000 r-xp 00004000 /system/lib64/libframe_analyzer.z.so
5ab9dcc000-5ab9dce000 r--p 0000a000 /system/lib64/libframe_analyzer.z.so
5ab9dce000-5ab9dcf000 rw-p 0000b000 /system/lib64/libframe_analyzer.z.so
5ab9dcf000-5ab9dd1000 rw-p 00000000 [anon:libframe_analyzer.z.so.bss]
5ab9e00000-5ab9f14000 r--p 00000000 /system/lib64/chipset-sdk/libohosffmpeg.z.so
5ab9f14000-5aba423000 r-xp 00113000 /system/lib64/chipset-sdk/libohosffmpeg.z.so
5aba423000-5aba45e000 r--p 00621000 /system/lib64/chipset-sdk/libohosffmpeg.z.so
5aba45e000-5aba461000 rw-p 0065b000 /system/lib64/chipset-sdk/libohosffmpeg.z.so
5aba461000-5aba810000 rw-p 00000000 [anon:libohosffmpeg.z.so.bss]
5aba840000-5aba87e000 r--p 00000000 /system/lib64/librosen_text.z.so
5aba87e000-5aba927000 r-xp 0003d000 /system/lib64/librosen_text.z.so
5aba927000-5aba92d000 r--p 000e5000 /system/lib64/librosen_text.z.so
5aba92d000-5aba92f000 rw-p 000ea000 /system/lib64/librosen_text.z.so
5aba92f000-5aba930000 rw-p 00000000 [anon:librosen_text.z.so.bss]
5aba940000-5aba952000 r--p 00000000 /system/lib64/platformsdk/libaccessibilityconfig.z.so
5aba952000-5aba967000 r-xp 00011000 /system/lib64/platformsdk/libaccessibilityconfig.z.so
5aba967000-5aba96c000 r--p 00025000 /system/lib64/platformsdk/libaccessibilityconfig.z.so
5aba96c000-5aba96d000 rw-p 00029000 /system/lib64/platformsdk/libaccessibilityconfig.z.so
5aba96d000-5aba96e000 rw-p 00000000 [anon:libaccessibilityconfig.z.so.bss]
5aba980000-5aba982000 r--p 00000000 /system/lib64/libsocketpair.z.so
5aba982000-5aba985000 r-xp 00001000 /system/lib64/libsocketpair.z.so
5aba985000-5aba986000 r--p 00003000 /system/lib64/libsocketpair.z.so
5aba986000-5aba987000 rw-p 00003000 /system/lib64/libsocketpair.z.so
5aba9c0000-5aba9c9000 r--p 00000000 /system/lib64/platformsdk/libnative_dataability.z.so
5aba9c9000-5aba9d2000 r-xp 00008000 /system/lib64/platformsdk/libnative_dataability.z.so
5aba9d2000-5aba9d6000 r--p 00010000 /system/lib64/platformsdk/libnative_dataability.z.so
5aba9d6000-5aba9d7000 rw-p 00013000 /system/lib64/platformsdk/libnative_dataability.z.so
5abaa00000-5abaa0e000 r--p 00000000 /system/lib64/platformsdk/libastc_encoder_shared.z.so
5abaa0e000-5abaa2f000 r-xp 0000d000 /system/lib64/platformsdk/libastc_encoder_shared.z.so
5abaa2f000-5abaa31000 r--p 0002d000 /system/lib64/platformsdk/libastc_encoder_shared.z.so
5abaa31000-5abaa32000 rw-p 0002e000 /system/lib64/platformsdk/libastc_encoder_shared.z.so
5abaa32000-5abaa36000 rw-p 00000000 [anon:libastc_encoder_shared.z.so.bss]
5abaa40000-5abaa4e000 r--p 00000000 /system/lib64/chipset-sdk-sp/libhdi.z.so
5abaa4e000-5abaa66000 r-xp 0000d000 /system/lib64/chipset-sdk-sp/libhdi.z.so
5abaa66000-5abaa69000 r--p 00024000 /system/lib64/chipset-sdk-sp/libhdi.z.so
5abaa69000-5abaa6a000 rw-p 00026000 /system/lib64/chipset-sdk-sp/libhdi.z.so
5abaa80000-5abaa93000 r--p 00000000 /system/lib64/platformsdk/libheifparser.z.so
5abaa93000-5abaabf000 r-xp 00012000 /system/lib64/platformsdk/libheifparser.z.so
5abaabf000-5abaac2000 r--p 0003d000 /system/lib64/platformsdk/libheifparser.z.so
5abaac2000-5abaac3000 rw-p 0003f000 /system/lib64/platformsdk/libheifparser.z.so
5abaac3000-5abaac6000 rw-p 00000000 [anon:libheifparser.z.so.bss]
5abab00000-5abab03000 r--p 00000000 /system/lib64/platformsdk/libnative_appdatafwk.z.so
5abab03000-5abab07000 r-xp 00002000 /system/lib64/platformsdk/libnative_appdatafwk.z.so
5abab07000-5abab08000 r--p 00005000 /system/lib64/platformsdk/libnative_appdatafwk.z.so
5abab08000-5abab09000 rw-p 00005000 /system/lib64/platformsdk/libnative_appdatafwk.z.so
5abab40000-5abab4d000 r--p 00000000 /system/lib64/libmemmgrclient.z.so
5abab4d000-5abab63000 r-xp 0000c000 /system/lib64/libmemmgrclient.z.so
5abab63000-5abab67000 r--p 00021000 /system/lib64/libmemmgrclient.z.so
5abab67000-5abab68000 rw-p 00024000 /system/lib64/libmemmgrclient.z.so
5abab80000-5abab87000 r--p 00000000 /system/lib64/libconcurrent_task_client.z.so
5abab87000-5abab8f000 r-xp 00006000 /system/lib64/libconcurrent_task_client.z.so
5abab8f000-5abab91000 r--p 0000d000 /system/lib64/libconcurrent_task_client.z.so
5abab91000-5abab92000 rw-p 0000e000 /system/lib64/libconcurrent_task_client.z.so
5ababc0000-5ababcd000 r--p 00000000 /system/lib64/platformsdk/liburi_permission_mgr.z.so
5ababcd000-5ababe2000 r-xp 0000c000 /system/lib64/platformsdk/liburi_permission_mgr.z.so
5ababe2000-5ababe7000 r--p 00020000 /system/lib64/platformsdk/liburi_permission_mgr.z.so
5ababe7000-5ababe8000 rw-p 00024000 /system/lib64/platformsdk/liburi_permission_mgr.z.so
5abac00000-5abac04000 r--p 00000000 /system/lib64/libabsl_base.z.so
5abac04000-5abac08000 r-xp 00003000 /system/lib64/libabsl_base.z.so
5abac08000-5abac09000 r--p 00006000 /system/lib64/libabsl_base.z.so
5abac09000-5abac0a000 rw-p 00006000 /system/lib64/libabsl_base.z.so
5abac40000-5abac4d000 r--p 00000000 /system/lib64/platformsdk/libapp_context_utils.z.so
5abac4d000-5abac68000 r-xp 0000c000 /system/lib64/platformsdk/libapp_context_utils.z.so
5abac68000-5abac6a000 r--p 00026000 /system/lib64/platformsdk/libapp_context_utils.z.so
5abac6a000-5abac6b000 rw-p 00027000 /system/lib64/platformsdk/libapp_context_utils.z.so
5abac80000-5abac9e000 r--p 00000000 /system/lib64/libEGL.so
5abac9e000-5abacd0000 r-xp 0001d000 /system/lib64/libEGL.so
5abacd0000-5abacd9000 r--p 0004e000 /system/lib64/libEGL.so
5abacd9000-5abacda000 rw-p 00056000 /system/lib64/libEGL.so
5abacda000-5abacea000 rw-p 00000000 [anon:libEGL.so.bss]
5abad00000-5abad03000 r--p 00000000 /system/lib64/platformsdk/libwindow_animation_utils.z.so
5abad03000-5abad08000 r-xp 00002000 /system/lib64/platformsdk/libwindow_animation_utils.z.so
5abad08000-5abad0a000 r--p 00006000 /system/lib64/platformsdk/libwindow_animation_utils.z.so
5abad0a000-5abad0b000 rw-p 00007000 /system/lib64/platformsdk/libwindow_animation_utils.z.so
5abad40000-5abaf04000 r--p 00000000 /system/lib64/platformsdk/libark_jsruntime.so
5abaf04000-5abb821000 r-xp 001c3000 /system/lib64/platformsdk/libark_jsruntime.so
5abb821000-5abb83b000 r--p 00adf000 /system/lib64/platformsdk/libark_jsruntime.so
5abb83b000-5abb83f000 rw-p 00af8000 /system/lib64/platformsdk/libark_jsruntime.so
5abb83f000-5abb95f000 rw-p 00000000 [anon:libark_jsruntime.so.bss]
5abb980000-5abb99a000 r--p 00000000 /system/lib64/platformsdk/libability_context_native.z.so
5abb99a000-5abb9c1000 r-xp 00019000 /system/lib64/platformsdk/libability_context_native.z.so
5abb9c1000-5abb9c6000 r--p 0003f000 /system/lib64/platformsdk/libability_context_native.z.so
5abb9c6000-5abb9c7000 rw-p 00043000 /system/lib64/platformsdk/libability_context_native.z.so
5abba00000-5abba0a000 r--p 00000000 /system/lib64/platformsdk/libappkit_manager_helper.z.so
5abba0a000-5abba1c000 r-xp 00009000 /system/lib64/platformsdk/libappkit_manager_helper.z.so
5abba1c000-5abba1d000 r--p 0001a000 /system/lib64/platformsdk/libappkit_manager_helper.z.so
5abba1d000-5abba1e000 rw-p 0001a000 /system/lib64/platformsdk/libappkit_manager_helper.z.so
5abba40000-5abba7c000 r--p 00000000 /system/lib64/platformsdk/libace_napi.z.so
5abba7c000-5abbacf000 r-xp 0003b000 /system/lib64/platformsdk/libace_napi.z.so
5abbacf000-5abbad4000 r--p 0008d000 /system/lib64/platformsdk/libace_napi.z.so
5abbad4000-5abbad5000 rw-p 00091000 /system/lib64/platformsdk/libace_napi.z.so
5abbb00000-5abbb04000 r--p 00000000 /system/lib64/platformsdk/libhiappevent_innerapi.z.so
5abbb04000-5abbb08000 r-xp 00003000 /system/lib64/platformsdk/libhiappevent_innerapi.z.so
5abbb08000-5abbb09000 r--p 00006000 /system/lib64/platformsdk/libhiappevent_innerapi.z.so
5abbb09000-5abbb0a000 rw-p 00006000 /system/lib64/platformsdk/libhiappevent_innerapi.z.so
5abbb40000-5abbb44000 r--p 00000000 /system/lib64/platformsdk/libdevicestatus_ipc.z.so
5abbb44000-5abbb4a000 r-xp 00003000 /system/lib64/platformsdk/libdevicestatus_ipc.z.so
5abbb4a000-5abbb4b000 r--p 00008000 /system/lib64/platformsdk/libdevicestatus_ipc.z.so
5abbb4b000-5abbb4c000 rw-p 00008000 /system/lib64/platformsdk/libdevicestatus_ipc.z.so
5abbb4c000-5abbb4d000 rw-p 00000000 [anon:libdevicestatus_ipc.z.so.bss]
5abbb80000-5abbb8b000 r--p 00000000 /system/lib64/platformsdk/libarkweb_utils.z.so
5abbb8b000-5abbba2000 r-xp 0000a000 /system/lib64/platformsdk/libarkweb_utils.z.so
5abbba2000-5abbba3000 r--p 00020000 /system/lib64/platformsdk/libarkweb_utils.z.so
5abbba3000-5abbba4000 rw-p 00020000 /system/lib64/platformsdk/libarkweb_utils.z.so
5abbba4000-5abbba5000 rw-p 00000000 [anon:libarkweb_utils.z.so.bss]
5abbbc0000-5abbc6e000 r--p 00000000 /system/lib64/librender_service_client.z.so
5abbc6e000-5abbe2e000 r-xp 000ad000 /system/lib64/librender_service_client.z.so
5abbe2e000-5abbe3e000 r--p 0026c000 /system/lib64/librender_service_client.z.so
5abbe3e000-5abbe3f000 rw-p 0027b000 /system/lib64/librender_service_client.z.so
5abbe3f000-5abbe42000 rw-p 00000000 [anon:librender_service_client.z.so.bss]
5abbe80000-5abbe9f000 r--p 00000000 /system/lib64/libGLESv3.so
5abbe9f000-5abbed4000 r-xp 0001e000 /system/lib64/libGLESv3.so
5abbed4000-5abbed5000 r--p 00052000 /system/lib64/libGLESv3.so
5abbed5000-5abbed6000 rw-p 00052000 /system/lib64/libGLESv3.so
5abbf00000-5abbf05000 r--p 00000000 /system/lib64/ndk/libsync_fence.z.so
5abbf05000-5abbf0b000 r-xp 00004000 /system/lib64/ndk/libsync_fence.z.so
5abbf0b000-5abbf0d000 r--p 00009000 /system/lib64/ndk/libsync_fence.z.so
5abbf0d000-5abbf0e000 rw-p 0000a000 /system/lib64/ndk/libsync_fence.z.so
5abbf40000-5abbf55000 r--p 00000000 /system/lib64/platformsdk/libdevicestatus_client.z.so
5abbf55000-5abbfa5000 r-xp 00014000 /system/lib64/platformsdk/libdevicestatus_client.z.so
5abbfa5000-5abbfab000 r--p 00063000 /system/lib64/platformsdk/libdevicestatus_client.z.so
5abbfab000-5abbfac000 rw-p 00068000 /system/lib64/platformsdk/libdevicestatus_client.z.so
5abbfac000-5abbfae000 rw-p 00000000 [anon:libdevicestatus_client.z.so.bss]
5abbfc0000-5abc026000 r--p 00000000 /system/lib64/platformsdk/libapp_manager.z.so
5abc026000-5abc0cf000 r-xp 00065000 /system/lib64/platformsdk/libapp_manager.z.so
5abc0cf000-5abc0e9000 r--p 0010d000 /system/lib64/platformsdk/libapp_manager.z.so
5abc0e9000-5abc0ea000 rw-p 00126000 /system/lib64/platformsdk/libapp_manager.z.so
5abc0ea000-5abc0eb000 rw-p 00000000 [anon:libapp_manager.z.so.bss]
5abc100000-5abc102000 r--p 00000000 /system/lib64/platformsdk/libability_business_error.z.so
5abc102000-5abc104000 r-xp 00001000 /system/lib64/platformsdk/libability_business_error.z.so
5abc104000-5abc106000 r--p 00002000 /system/lib64/platformsdk/libability_business_error.z.so
5abc106000-5abc107000 rw-p 00003000 /system/lib64/platformsdk/libability_business_error.z.so
5abc140000-5abc144000 r--p 00000000 /system/lib64/platformsdk/libperm_verification.z.so
5abc144000-5abc14a000 r-xp 00003000 /system/lib64/platformsdk/libperm_verification.z.so
5abc14a000-5abc14b000 r--p 00008000 /system/lib64/platformsdk/libperm_verification.z.so
5abc14b000-5abc14c000 rw-p 00008000 /system/lib64/platformsdk/libperm_verification.z.so
5abc180000-5abc250000 r--p 00000000 /system/lib64/libwm.z.so
5abc250000-5abc3e0000 r-xp 000cf000 /system/lib64/libwm.z.so
5abc3e0000-5abc408000 r--p 0025e000 /system/lib64/libwm.z.so
5abc408000-5abc409000 rw-p 00285000 /system/lib64/libwm.z.so
5abc409000-5abc40e000 rw-p 00000000 [anon:libwm.z.so.bss]
5abc440000-5abc445000 r--p 00000000 /system/lib64/platformsdk/libmodal_system_ui_extension_client.z.so
5abc445000-5abc449000 r-xp 00004000 /system/lib64/platformsdk/libmodal_system_ui_extension_client.z.so
5abc449000-5abc44b000 r--p 00007000 /system/lib64/platformsdk/libmodal_system_ui_extension_client.z.so
5abc44b000-5abc44c000 rw-p 00008000 /system/lib64/platformsdk/libmodal_system_ui_extension_client.z.so
5abc480000-5abc496000 r--p 00000000 /system/lib64/libdlp_permission_sdk.z.so
5abc496000-5abc4b7000 r-xp 00015000 /system/lib64/libdlp_permission_sdk.z.so
5abc4b7000-5abc4be000 r--p 00035000 /system/lib64/libdlp_permission_sdk.z.so
5abc4be000-5abc4bf000 rw-p 0003b000 /system/lib64/libdlp_permission_sdk.z.so
5abc4c0000-5abc4c7000 r--p 00000000 /system/lib64/platformsdk/libsoftbus_dfx.z.so
5abc4c7000-5abc4da000 r-xp 00006000 /system/lib64/platformsdk/libsoftbus_dfx.z.so
5abc4da000-5abc4e2000 r--p 00018000 /system/lib64/platformsdk/libsoftbus_dfx.z.so
5abc4e2000-5abc4e3000 rw-p 0001f000 /system/lib64/platformsdk/libsoftbus_dfx.z.so
5abc500000-5abc524000 r--p 00000000 /system/lib64/platformsdk/libhiappevent_base.z.so
5abc524000-5abc574000 r-xp 00023000 /system/lib64/platformsdk/libhiappevent_base.z.so
5abc574000-5abc577000 r--p 00072000 /system/lib64/platformsdk/libhiappevent_base.z.so
5abc577000-5abc578000 rw-p 00074000 /system/lib64/platformsdk/libhiappevent_base.z.so
5abc578000-5abc57c000 rw-p 00000000 [anon:libhiappevent_base.z.so.bss]
5abc580000-5abc590000 r--p 00000000 /system/lib64/platformsdk/libsession_manager_lite.z.so
5abc590000-5abc5af000 r-xp 0000f000 /system/lib64/platformsdk/libsession_manager_lite.z.so
5abc5af000-5abc5b4000 r--p 0002d000 /system/lib64/platformsdk/libsession_manager_lite.z.so
5abc5b4000-5abc5b5000 rw-p 00031000 /system/lib64/platformsdk/libsession_manager_lite.z.so
5abc5c0000-5abc5c8000 r--p 00000000 /system/lib64/libdevicemanagerjson.z.so
5abc5c8000-5abc5d4000 r-xp 00007000 /system/lib64/libdevicemanagerjson.z.so
5abc5d4000-5abc5d6000 r--p 00012000 /system/lib64/libdevicemanagerjson.z.so
5abc5d6000-5abc5d7000 rw-p 00013000 /system/lib64/libdevicemanagerjson.z.so
5abc600000-5abc613000 r--p 00000000 /system/lib64/platformsdk/libwantagent_innerkits.z.so
5abc613000-5abc630000 r-xp 00012000 /system/lib64/platformsdk/libwantagent_innerkits.z.so
5abc630000-5abc633000 r--p 0002e000 /system/lib64/platformsdk/libwantagent_innerkits.z.so
5abc633000-5abc634000 rw-p 00030000 /system/lib64/platformsdk/libwantagent_innerkits.z.so
5abc640000-5abc644000 r--p 00000000 /system/lib64/platformsdk/libpreferred_language.z.so
5abc644000-5abc649000 r-xp 00003000 /system/lib64/platformsdk/libpreferred_language.z.so
5abc649000-5abc64a000 r--p 00007000 /system/lib64/platformsdk/libpreferred_language.z.so
5abc64a000-5abc64b000 rw-p 00007000 /system/lib64/platformsdk/libpreferred_language.z.so
5abc680000-5abc6a6000 r--p 00000000 /system/lib64/platformsdk/libaccessibility_interface.z.so
5abc6a6000-5abc6f2000 r-xp 00025000 /system/lib64/platformsdk/libaccessibility_interface.z.so
5abc6f2000-5abc6ff000 r--p 00070000 /system/lib64/platformsdk/libaccessibility_interface.z.so
5abc6ff000-5abc700000 rw-p 0007c000 /system/lib64/platformsdk/libaccessibility_interface.z.so
5abc700000-5abc712000 r--p 00000000 /vendor/lib64/libdisplay_buffer_vdi_impl.z.so
5abc712000-5abc73b000 r-xp 00011000 /vendor/lib64/libdisplay_buffer_vdi_impl.z.so
5abc73b000-5abc73d000 r--p 00039000 /vendor/lib64/libdisplay_buffer_vdi_impl.z.so
5abc73d000-5abc73e000 rw-p 0003a000 /vendor/lib64/libdisplay_buffer_vdi_impl.z.so
5abc740000-5abc741000 r--p 00000000 /system/lib64/chipset-sdk-sp/libdmabufheap.z.so
5abc741000-5abc744000 r-xp 00000000 /system/lib64/chipset-sdk-sp/libdmabufheap.z.so
5abc744000-5abc745000 r--p 00002000 /system/lib64/chipset-sdk-sp/libdmabufheap.z.so
5abc745000-5abc746000 rw-p 00002000 /system/lib64/chipset-sdk-sp/libdmabufheap.z.so
5abc780000-5abc783000 r--p 00000000 /vendor/lib64/libgralloc_priv.z.so
5abc783000-5abc787000 r-xp 00002000 /vendor/lib64/libgralloc_priv.z.so
5abc787000-5abc788000 r--p 00005000 /vendor/lib64/libgralloc_priv.z.so
5abc788000-5abc789000 rw-p 00005000 /vendor/lib64/libgralloc_priv.z.so
5abc7c0000-5abc7c1000 r--p 00000000 /system/lib64/libhispeed_image.so
5abc7c1000-5abc7db000 r-xp 00000000 /system/lib64/libhispeed_image.so
5abc7db000-5abc7dc000 r--p 00019000 /system/lib64/libhispeed_image.so
5abc7dc000-5abc7dd000 rw-p 00019000 /system/lib64/libhispeed_image.so
5abc800000-5abc804000 r--p 00000000 /system/lib64/platformsdk/libimageformatagent.z.so
5abc804000-5abc80c000 r-xp 00003000 /system/lib64/platformsdk/libimageformatagent.z.so
5abc80c000-5abc80d000 r--p 0000a000 /system/lib64/platformsdk/libimageformatagent.z.so
5abc80d000-5abc80e000 rw-p 0000a000 /system/lib64/platformsdk/libimageformatagent.z.so
5abc80e000-5abca8e000 rw-p 00000000 [anon:native_heap:jemalloc]
5abcac0000-5abcad3000 r--p 00000000 /system/lib64/platformsdk/libfmskit_native.z.so
5abcad3000-5abcaf4000 r-xp 00012000 /system/lib64/platformsdk/libfmskit_native.z.so
5abcaf4000-5abcaf7000 r--p 00032000 /system/lib64/platformsdk/libfmskit_native.z.so
5abcaf7000-5abcaf8000 rw-p 00034000 /system/lib64/platformsdk/libfmskit_native.z.so
5abcb00000-5abcb05000 r--p 00000000 /system/lib64/libuiservice_manager_interface_set.z.so
5abcb05000-5abcb0b000 r-xp 00004000 /system/lib64/libuiservice_manager_interface_set.z.so
5abcb0b000-5abcb0e000 r--p 00009000 /system/lib64/libuiservice_manager_interface_set.z.so
5abcb0e000-5abcb0f000 rw-p 0000b000 /system/lib64/libuiservice_manager_interface_set.z.so
5abcb0f000-5abcb10000 rw-p 00000000 [anon:libuiservice_manager_interface_set.z.so.bss]
5abcb40000-5abcb44000 r--p 00000000 /system/lib64/ndk/libpip_ndk.so
5abcb44000-5abcb4d000 r-xp 00003000 /system/lib64/ndk/libpip_ndk.so
5abcb4d000-5abcb4e000 r--p 0000b000 /system/lib64/ndk/libpip_ndk.so
5abcb4e000-5abcb4f000 rw-p 0000b000 /system/lib64/ndk/libpip_ndk.so
5abcb80000-5abcb86000 r--p 00000000 /system/lib64/platformsdk/libui_service_mgr.z.so
5abcb86000-5abcb8e000 r-xp 00005000 /system/lib64/platformsdk/libui_service_mgr.z.so
5abcb8e000-5abcb90000 r--p 0000c000 /system/lib64/platformsdk/libui_service_mgr.z.so
5abcb90000-5abcb91000 rw-p 0000d000 /system/lib64/platformsdk/libui_service_mgr.z.so
5abcb91000-5abcbea000 rw-p 00000000 /system/etc/abc/framework/stateMgmt.abc
5abcc00000-5abcc01000 ---p 00000000 [anon:native_heap:jemalloc meta]
5abcc01000-5abd200000 rw-p 00000000 [anon:native_heap:jemalloc meta]
5abd200000-5abd201000 ---p 00000000 [anon:native_heap:jemalloc meta]
5abd201000-5abf20a000 r--s 00000000 /system/usr/ohos_icu/icudt72l.dat
5abf240000-5abf26f000 r--p 00000000 /system/lib64/platformsdk/libmedia_client.z.so
5abf26f000-5abf32a000 r-xp 0002e000 /system/lib64/platformsdk/libmedia_client.z.so
5abf32a000-5abf33a000 r--p 000e8000 /system/lib64/platformsdk/libmedia_client.z.so
5abf33a000-5abf33b000 rw-p 000f7000 /system/lib64/platformsdk/libmedia_client.z.so
5abf33b000-5abf33d000 rw-p 00000000 [anon:libmedia_client.z.so.bss]
5abf340000-5abf36e000 r--p 00000000 /system/lib64/platformsdk/libimage_effect_impl.so
5abf36e000-5abf3d8000 r-xp 0002d000 /system/lib64/platformsdk/libimage_effect_impl.so
5abf3d8000-5abf3dd000 r--p 00096000 /system/lib64/platformsdk/libimage_effect_impl.so
5abf3dd000-5abf3de000 rw-p 0009a000 /system/lib64/platformsdk/libimage_effect_impl.so
5abf3de000-5abf3df000 rw-p 00000000 [anon:libimage_effect_impl.so.bss]
5abf400000-5abf4c6000 r--p 00000000 /system/lib64/platformsdk/libcamera_framework.z.so
5abf4c6000-5abf63b000 r-xp 000c5000 /system/lib64/platformsdk/libcamera_framework.z.so
5abf63b000-5abf668000 r--p 00239000 /system/lib64/platformsdk/libcamera_framework.z.so
5abf668000-5abf669000 rw-p 00265000 /system/lib64/platformsdk/libcamera_framework.z.so
5abf669000-5abf66f000 rw-p 00000000 [anon:libcamera_framework.z.so.bss]
5abf680000-5abf6f7000 r--p 00000000 /system/lib64/platformsdk/libav_codec_client.z.so
5abf6f7000-5abf7c2000 r-xp 00076000 /system/lib64/platformsdk/libav_codec_client.z.so
5abf7c2000-5abf7cd000 r--p 00140000 /system/lib64/platformsdk/libav_codec_client.z.so
5abf7cd000-5abf7ce000 rw-p 0014a000 /system/lib64/platformsdk/libav_codec_client.z.so
5abf7ce000-5abf7cf000 rw-p 00000000 [anon:libav_codec_client.z.so.bss]
5abf800000-5abf821000 r--p 00000000 /system/lib64/platformsdk/libpasteboard_client.z.so
5abf821000-5abf87d000 r-xp 00020000 /system/lib64/platformsdk/libpasteboard_client.z.so
5abf87d000-5abf88a000 r--p 0007b000 /system/lib64/platformsdk/libpasteboard_client.z.so
5abf88a000-5abf88b000 rw-p 00087000 /system/lib64/platformsdk/libpasteboard_client.z.so
5abf88b000-5abf88c000 rw-p 00000000 [anon:libpasteboard_client.z.so.bss]
5abf8c0000-5abf8db000 r--p 00000000 /system/lib64/platformsdk/libpasteboard_data.z.so
5abf8db000-5abf937000 r-xp 0001a000 /system/lib64/platformsdk/libpasteboard_data.z.so
5abf937000-5abf93d000 r--p 00075000 /system/lib64/platformsdk/libpasteboard_data.z.so
5abf93d000-5abf93f000 rw-p 0007a000 /system/lib64/platformsdk/libpasteboard_data.z.so
5abf940000-5abf953000 r--p 00000000 /system/lib64/platformsdk/libaccessibilityclient.z.so
5abf953000-5abf968000 r-xp 00012000 /system/lib64/platformsdk/libaccessibilityclient.z.so
5abf968000-5abf96d000 r--p 00026000 /system/lib64/platformsdk/libaccessibilityclient.z.so
5abf96d000-5abf96e000 rw-p 0002a000 /system/lib64/platformsdk/libaccessibilityclient.z.so
5abf980000-5abf9b3000 r--p 00000000 /system/lib64/platformsdk/libudmf_client.z.so
5abf9b3000-5abfa51000 r-xp 00032000 /system/lib64/platformsdk/libudmf_client.z.so
5abfa51000-5abfa5b000 r--p 000cf000 /system/lib64/platformsdk/libudmf_client.z.so
5abfa5b000-5abfa5c000 rw-p 000d8000 /system/lib64/platformsdk/libudmf_client.z.so
5abfa5c000-5abfa5e000 rw-p 00000000 [anon:libudmf_client.z.so.bss]
5abfa80000-5abfa82000 r--p 00000000 /system/lib64/platformsdk/libxpower_event_js.z.so
5abfa82000-5abfa84000 r-xp 00001000 /system/lib64/platformsdk/libxpower_event_js.z.so
5abfa84000-5abfa85000 r--p 00002000 /system/lib64/platformsdk/libxpower_event_js.z.so
5abfa85000-5abfa86000 rw-p 00002000 /system/lib64/platformsdk/libxpower_event_js.z.so
5abfac0000-5abfad4000 r--p 00000000 /system/lib64/platformsdk/libsoundpool_client.z.so
5abfad4000-5abfaff000 r-xp 00013000 /system/lib64/platformsdk/libsoundpool_client.z.so
5abfaff000-5abfb02000 r--p 0003d000 /system/lib64/platformsdk/libsoundpool_client.z.so
5abfb02000-5abfb03000 rw-p 0003f000 /system/lib64/platformsdk/libsoundpool_client.z.so
5abfb40000-5abfb47000 r--p 00000000 /system/lib64/platformsdk/libaudio_foundation.z.so
5abfb47000-5abfb54000 r-xp 00006000 /system/lib64/platformsdk/libaudio_foundation.z.so
5abfb54000-5abfb56000 r--p 00012000 /system/lib64/platformsdk/libaudio_foundation.z.so
5abfb56000-5abfb57000 rw-p 00013000 /system/lib64/platformsdk/libaudio_foundation.z.so
5abfb80000-5abfb8a000 r--p 00000000 /system/lib64/platformsdk/libwindow_extension_client.z.so
5abfb8a000-5abfb97000 r-xp 00009000 /system/lib64/platformsdk/libwindow_extension_client.z.so
5abfb97000-5abfb9b000 r--p 00015000 /system/lib64/platformsdk/libwindow_extension_client.z.so
5abfb9b000-5abfb9c000 rw-p 00018000 /system/lib64/platformsdk/libwindow_extension_client.z.so
5abfbc0000-5ac05bd000 r--p 00000000 /system/lib64/platformsdk/libace_compatible.z.so
5ac05bd000-5ac39bf000 r-xp 009fc000 /system/lib64/platformsdk/libace_compatible.z.so
5ac39bf000-5ac3df8000 r--p 03dfd000 /system/lib64/platformsdk/libace_compatible.z.so
5ac3df8000-5ac3fe2000 rw-p 04235000 /system/lib64/platformsdk/libace_compatible.z.so
5ac3fe2000-5ac408c000 rw-p 00000000 [anon:libace_compatible.z.so.bss]
5ac40c0000-5ac40d0000 r--p 00000000 /system/lib64/platformsdk/libui_session.z.so
5ac40d0000-5ac40e3000 r-xp 0000f000 /system/lib64/platformsdk/libui_session.z.so
5ac40e3000-5ac40e7000 r--p 00021000 /system/lib64/platformsdk/libui_session.z.so
5ac40e7000-5ac40e8000 rw-p 00024000 /system/lib64/platformsdk/libui_session.z.so
5ac4100000-5ac4105000 r--p 00000000 /system/lib64/platformsdk/libpip_web.z.so
5ac4105000-5ac410d000 r-xp 00004000 /system/lib64/platformsdk/libpip_web.z.so
5ac410d000-5ac410e000 r--p 0000b000 /system/lib64/platformsdk/libpip_web.z.so
5ac410e000-5ac410f000 rw-p 0000b000 /system/lib64/platformsdk/libpip_web.z.so
5ac4140000-5ac419a000 r--p 00000000 /system/lib64/platformsdk/libaudio_client.z.so
5ac419a000-5ac41f5000 r-xp 00059000 /system/lib64/platformsdk/libaudio_client.z.so
5ac41f5000-5ac41fe000 r--p 000b3000 /system/lib64/platformsdk/libaudio_client.z.so
5ac41fe000-5ac41ff000 rw-p 000bb000 /system/lib64/platformsdk/libaudio_client.z.so
5ac41ff000-5ac4202000 rw-p 00000000 [anon:libaudio_client.z.so.bss]
5ac4240000-5ac4243000 r--p 00000000 /system/lib64/librtg_interface.z.so
5ac4243000-5ac4247000 r-xp 00002000 /system/lib64/librtg_interface.z.so
5ac4247000-5ac4248000 r--p 00005000 /system/lib64/librtg_interface.z.so
5ac4248000-5ac4249000 rw-p 00005000 /system/lib64/librtg_interface.z.so
5ac4280000-5ac4282000 r--p 00000000 /system/lib64/platformsdk/libext2_uuid.z.so
5ac4282000-5ac4285000 r-xp 00001000 /system/lib64/platformsdk/libext2_uuid.z.so
5ac4285000-5ac4286000 r--p 00003000 /system/lib64/platformsdk/libext2_uuid.z.so
5ac4286000-5ac4287000 rw-p 00003000 /system/lib64/platformsdk/libext2_uuid.z.so
5ac42c0000-5ac42c7000 r--p 00000000 /system/lib64/platformsdk/libfmskit_provider_client.z.so
5ac42c7000-5ac42cf000 r-xp 00006000 /system/lib64/platformsdk/libfmskit_provider_client.z.so
5ac42cf000-5ac42d1000 r--p 0000d000 /system/lib64/platformsdk/libfmskit_provider_client.z.so
5ac42d1000-5ac42d2000 rw-p 0000e000 /system/lib64/platformsdk/libfmskit_provider_client.z.so
5ac42d2000-5ac42d3000 rw-p 00000000 [anon:libfmskit_provider_client.z.so.bss]
5ac4300000-5ac4307000 r--p 00000000 /system/lib64/libaudio_schedule.z.so
5ac4307000-5ac4314000 r-xp 00006000 /system/lib64/libaudio_schedule.z.so
5ac4314000-5ac4315000 r--p 00012000 /system/lib64/libaudio_schedule.z.so
5ac4315000-5ac4316000 rw-p 00012000 /system/lib64/libaudio_schedule.z.so
5ac4316000-5ac4317000 rw-p 00000000 [anon:libaudio_schedule.z.so.bss]
5ac4340000-5ac4343000 r--p 00000000 /system/lib64/libpurgeable_pixelmap_builder.z.so
5ac4343000-5ac4348000 r-xp 00002000 /system/lib64/libpurgeable_pixelmap_builder.z.so
5ac4348000-5ac4349000 r--p 00006000 /system/lib64/libpurgeable_pixelmap_builder.z.so
5ac4349000-5ac434a000 rw-p 00006000 /system/lib64/libpurgeable_pixelmap_builder.z.so
5ac4380000-5ac4386000 r--p 00000000 /system/lib64/platformsdk/libmedia_monitor_buffer.z.so
5ac4386000-5ac4390000 r-xp 00005000 /system/lib64/platformsdk/libmedia_monitor_buffer.z.so
5ac4390000-5ac4391000 r--p 0000e000 /system/lib64/platformsdk/libmedia_monitor_buffer.z.so
5ac4391000-5ac4392000 rw-p 0000e000 /system/lib64/platformsdk/libmedia_monitor_buffer.z.so
5ac4392000-5ac4393000 rw-p 00000000 [anon:libmedia_monitor_buffer.z.so.bss]
5ac43c0000-5ac43c5000 r--p 00000000 /system/lib64/libaudio_engine_plugins.z.so
5ac43c5000-5ac43d0000 r-xp 00004000 /system/lib64/libaudio_engine_plugins.z.so
5ac43d0000-5ac43d1000 r--p 0000e000 /system/lib64/libaudio_engine_plugins.z.so
5ac43d1000-5ac43d2000 rw-p 0000e000 /system/lib64/libaudio_engine_plugins.z.so
5ac4400000-5ac4406000 r--p 00000000 /system/lib64/platformsdk/libmedia_monitor_client.z.so
5ac4406000-5ac4413000 r-xp 00005000 /system/lib64/platformsdk/libmedia_monitor_client.z.so
5ac4413000-5ac4415000 r--p 00011000 /system/lib64/platformsdk/libmedia_monitor_client.z.so
5ac4415000-5ac4416000 rw-p 00012000 /system/lib64/platformsdk/libmedia_monitor_client.z.so
5ac4440000-5ac444c000 r--p 00000000 /system/lib64/platformsdk/libvibrator_native.z.so
5ac444c000-5ac4462000 r-xp 0000b000 /system/lib64/platformsdk/libvibrator_native.z.so
5ac4462000-5ac4464000 r--p 00020000 /system/lib64/platformsdk/libvibrator_native.z.so
5ac4464000-5ac4465000 rw-p 00021000 /system/lib64/platformsdk/libvibrator_native.z.so
5ac4480000-5ac44a2000 r--p 00000000 /system/lib64/platformsdk/libtext_napi_impl.z.so
5ac44a2000-5ac44e4000 r-xp 00021000 /system/lib64/platformsdk/libtext_napi_impl.z.so
5ac44e4000-5ac44e9000 r--p 00062000 /system/lib64/platformsdk/libtext_napi_impl.z.so
5ac44e9000-5ac44ea000 rw-p 00066000 /system/lib64/platformsdk/libtext_napi_impl.z.so
5ac4500000-5ac4514000 r--p 00000000 /system/lib64/platformsdk/libaudio_utils.z.so
5ac4514000-5ac4539000 r-xp 00013000 /system/lib64/platformsdk/libaudio_utils.z.so
5ac4539000-5ac453b000 r--p 00037000 /system/lib64/platformsdk/libaudio_utils.z.so
5ac453b000-5ac453c000 rw-p 00038000 /system/lib64/platformsdk/libaudio_utils.z.so
5ac4540000-5ac4569000 r--p 00000000 /system/lib64/lib3dWidgetAdapter.z.so
5ac4569000-5ac45e4000 r-xp 00028000 /system/lib64/lib3dWidgetAdapter.z.so
5ac45e4000-5ac45e8000 r--p 000a2000 /system/lib64/lib3dWidgetAdapter.z.so
5ac45e8000-5ac45e9000 rw-p 000a5000 /system/lib64/lib3dWidgetAdapter.z.so
5ac45e9000-5ac45f4000 rw-p 00000000 [anon:lib3dWidgetAdapter.z.so.bss]
5ac4600000-5ac4605000 r--p 00000000 /system/lib64/platformsdk/librdb_data_share_adapter.z.so
5ac4605000-5ac460f000 r-xp 00004000 /system/lib64/platformsdk/librdb_data_share_adapter.z.so
5ac460f000-5ac4610000 r--p 0000d000 /system/lib64/platformsdk/librdb_data_share_adapter.z.so
5ac4610000-5ac4611000 rw-p 0000d000 /system/lib64/platformsdk/librdb_data_share_adapter.z.so
5ac4640000-5ac464b000 r--p 00000000 /system/lib64/platformsdk/libsandbox_helper_native.z.so
5ac464b000-5ac4664000 r-xp 0000a000 /system/lib64/platformsdk/libsandbox_helper_native.z.so
5ac4664000-5ac4666000 r--p 00022000 /system/lib64/platformsdk/libsandbox_helper_native.z.so
5ac4666000-5ac4667000 rw-p 00023000 /system/lib64/platformsdk/libsandbox_helper_native.z.so
5ac4680000-5ac469c000 r--p 00000000 /system/lib64/libcamera_utils.z.so
5ac469c000-5ac46c5000 r-xp 0001b000 /system/lib64/libcamera_utils.z.so
5ac46c5000-5ac46c8000 r--p 00043000 /system/lib64/libcamera_utils.z.so
5ac46c8000-5ac46c9000 rw-p 00045000 /system/lib64/libcamera_utils.z.so
5ac4700000-5ac4715000 r--p 00000000 /system/lib64/platformsdk/libdrm_framework.z.so
5ac4715000-5ac4731000 r-xp 00014000 /system/lib64/platformsdk/libdrm_framework.z.so
5ac4731000-5ac4738000 r--p 0002f000 /system/lib64/platformsdk/libdrm_framework.z.so
5ac4738000-5ac4739000 rw-p 00035000 /system/lib64/platformsdk/libdrm_framework.z.so
5ac4740000-5ac4745000 r--p 00000000 /system/lib64/platformsdk/libvibrator_agent.z.so
5ac4745000-5ac474b000 r-xp 00004000 /system/lib64/platformsdk/libvibrator_agent.z.so
5ac474b000-5ac474d000 r--p 00009000 /system/lib64/platformsdk/libvibrator_agent.z.so
5ac474d000-5ac474e000 rw-p 0000a000 /system/lib64/platformsdk/libvibrator_agent.z.so
5ac4780000-5ac4782000 r--p 00000000 /system/lib64/platformsdk/libsonic.z.so
5ac4782000-5ac4786000 r-xp 00001000 /system/lib64/platformsdk/libsonic.z.so
5ac4786000-5ac4787000 r--p 00004000 /system/lib64/platformsdk/libsonic.z.so
5ac4787000-5ac4788000 rw-p 00004000 /system/lib64/platformsdk/libsonic.z.so
5ac47c0000-5ac47c3000 r--p 00000000 /system/lib64/ndk/libability_base_want.so
5ac47c3000-5ac47ca000 r-xp 00002000 /system/lib64/ndk/libability_base_want.so
5ac47ca000-5ac47cc000 r--p 00008000 /system/lib64/ndk/libability_base_want.so
5ac47cc000-5ac47cd000 rw-p 00009000 /system/lib64/ndk/libability_base_want.so
5ac4800000-5ac4819000 r--p 00000000 /system/lib64/platformsdk/libaudio_renderer.z.so
5ac4819000-5ac483c000 r-xp 00018000 /system/lib64/platformsdk/libaudio_renderer.z.so
5ac483c000-5ac4840000 r--p 0003a000 /system/lib64/platformsdk/libaudio_renderer.z.so
5ac4840000-5ac4841000 rw-p 0003d000 /system/lib64/platformsdk/libaudio_renderer.z.so
5ac4880000-5ac48a4000 r--p 00000000 /system/lib64/platformsdk/libaudio_policy_client.z.so
5ac48a4000-5ac48e3000 r-xp 00023000 /system/lib64/platformsdk/libaudio_policy_client.z.so
5ac48e3000-5ac48ec000 r--p 00061000 /system/lib64/platformsdk/libaudio_policy_client.z.so
5ac48ec000-5ac48ed000 rw-p 00069000 /system/lib64/platformsdk/libaudio_policy_client.z.so
5ac48ed000-5ac48ee000 rw-p 00000000 [anon:libaudio_policy_client.z.so.bss]
5ac4900000-5ac490a000 r--p 00000000 /system/lib64/libpasteboard_framework.z.so
5ac490a000-5ac4922000 r-xp 00009000 /system/lib64/libpasteboard_framework.z.so
5ac4922000-5ac4925000 r--p 00020000 /system/lib64/libpasteboard_framework.z.so
5ac4925000-5ac4926000 rw-p 00022000 /system/lib64/libpasteboard_framework.z.so
5ac4940000-5ac498c000 r--p 00000000 /system/lib64/libav_codec_media_engine_modules.z.so
5ac498c000-5ac4a31000 r-xp 0004b000 /system/lib64/libav_codec_media_engine_modules.z.so
5ac4a31000-5ac4a37000 r--p 000ef000 /system/lib64/libav_codec_media_engine_modules.z.so
5ac4a37000-5ac4a38000 rw-p 000f4000 /system/lib64/libav_codec_media_engine_modules.z.so
5ac4a38000-5ac4a39000 rw-p 00000000 [anon:libav_codec_media_engine_modules.z.so.bss]
5ac4a40000-5ac4a4a000 r--p 00000000 /system/lib64/chipset-sdk/libmetadata.z.so
5ac4a4a000-5ac4a56000 r-xp 00009000 /system/lib64/chipset-sdk/libmetadata.z.so
5ac4a56000-5ac4a57000 r--p 00014000 /system/lib64/chipset-sdk/libmetadata.z.so
5ac4a57000-5ac4a5a000 rw-p 00014000 /system/lib64/chipset-sdk/libmetadata.z.so
5ac4a80000-5ac4a83000 r--p 00000000 /system/lib64/libav_codec_service_utils.z.so
5ac4a83000-5ac4a87000 r-xp 00002000 /system/lib64/libav_codec_service_utils.z.so
5ac4a87000-5ac4a88000 r--p 00005000 /system/lib64/libav_codec_service_utils.z.so
5ac4a88000-5ac4a89000 rw-p 00005000 /system/lib64/libav_codec_service_utils.z.so
5ac4ac0000-5ac4ad3000 r--p 00000000 /system/lib64/platformsdk/libmedia_service_utils.z.so
5ac4ad3000-5ac4afb000 r-xp 00012000 /system/lib64/platformsdk/libmedia_service_utils.z.so
5ac4afb000-5ac4afd000 r--p 00039000 /system/lib64/platformsdk/libmedia_service_utils.z.so
5ac4afd000-5ac4afe000 rw-p 0003a000 /system/lib64/platformsdk/libmedia_service_utils.z.so
5ac4afe000-5ac4aff000 rw-p 00000000 [anon:libmedia_service_utils.z.so.bss]
5ac4b00000-5ac4b05000 r--p 00000000 /system/lib64/ndk/libpixelmap.so
5ac4b05000-5ac4b0e000 r-xp 00004000 /system/lib64/ndk/libpixelmap.so
5ac4b0e000-5ac4b0f000 r--p 0000c000 /system/lib64/ndk/libpixelmap.so
5ac4b0f000-5ac4b10000 rw-p 0000c000 /system/lib64/ndk/libpixelmap.so
5ac4b40000-5ac4b5e000 r--p 00000000 /system/lib64/libudmf_data_napi.z.so
5ac4b5e000-5ac4bba000 r-xp 0001d000 /system/lib64/libudmf_data_napi.z.so
5ac4bba000-5ac4bc0000 r--p 00078000 /system/lib64/libudmf_data_napi.z.so
5ac4bc0000-5ac4bc1000 rw-p 0007d000 /system/lib64/libudmf_data_napi.z.so
5ac4bc1000-5ac4bc2000 rw-p 00000000 [anon:libudmf_data_napi.z.so.bss]
5ac4c00000-5ac4c06000 r--p 00000000 /system/lib64/platformsdk/libauto_fill_manager.z.so
5ac4c06000-5ac4c0f000 r-xp 00005000 /system/lib64/platformsdk/libauto_fill_manager.z.so
5ac4c0f000-5ac4c10000 r--p 0000d000 /system/lib64/platformsdk/libauto_fill_manager.z.so
5ac4c10000-5ac4c11000 rw-p 0000d000 /system/lib64/platformsdk/libauto_fill_manager.z.so
5ac4c40000-5ac4c44000 r--p 00000000 /system/lib64/platformsdk/librdb_data_ability_adapter.z.so
5ac4c44000-5ac4c4e000 r-xp 00003000 /system/lib64/platformsdk/librdb_data_ability_adapter.z.so
5ac4c4e000-5ac4c50000 r--p 0000c000 /system/lib64/platformsdk/librdb_data_ability_adapter.z.so
5ac4c50000-5ac4c51000 rw-p 0000d000 /system/lib64/platformsdk/librdb_data_ability_adapter.z.so
5ac4c80000-5ac4c8f000 r--p 00000000 /system/lib64/platformsdk/libaudio_haptic.z.so
5ac4c8f000-5ac4ca7000 r-xp 0000e000 /system/lib64/platformsdk/libaudio_haptic.z.so
5ac4ca7000-5ac4ca9000 r--p 00025000 /system/lib64/platformsdk/libaudio_haptic.z.so
5ac4ca9000-5ac4caa000 rw-p 00026000 /system/lib64/platformsdk/libaudio_haptic.z.so
5ac4caa000-5ac4cab000 rw-p 00000000 [anon:libaudio_haptic.z.so.bss]
5ac4cc0000-5ac4cf4000 r--p 00000000 /system/lib64/platformsdk/libdrawing_napi_impl.z.so
5ac4cf4000-5ac4d96000 r-xp 00033000 /system/lib64/platformsdk/libdrawing_napi_impl.z.so
5ac4d96000-5ac4d9e000 r--p 000d4000 /system/lib64/platformsdk/libdrawing_napi_impl.z.so
5ac4d9e000-5ac4da0000 rw-p 000db000 /system/lib64/platformsdk/libdrawing_napi_impl.z.so
5ac4da0000-5ac4da1000 rw-p 00000000 [anon:libdrawing_napi_impl.z.so.bss]
5ac4dc0000-5ac4dd4000 r--p 00000000 /system/lib64/platformsdk/libaudio_capturer.z.so
5ac4dd4000-5ac4df5000 r-xp 00013000 /system/lib64/platformsdk/libaudio_capturer.z.so
5ac4df5000-5ac4df8000 r--p 00033000 /system/lib64/platformsdk/libaudio_capturer.z.so
5ac4df8000-5ac4df9000 rw-p 00035000 /system/lib64/platformsdk/libaudio_capturer.z.so
5ac4e00000-5ac4e1e000 r--p 00000000 /system/lib64/libdistributed_file_daemon_kit_inner.z.so
5ac4e1e000-5ac4e50000 r-xp 0001d000 /system/lib64/libdistributed_file_daemon_kit_inner.z.so
5ac4e50000-5ac4e57000 r--p 0004e000 /system/lib64/libdistributed_file_daemon_kit_inner.z.so
5ac4e57000-5ac4e58000 rw-p 00054000 /system/lib64/libdistributed_file_daemon_kit_inner.z.so
5ac4e58000-5ac4e59000 rw-p 00000000 [anon:libdistributed_file_daemon_kit_inner.z.so.bss]
5ac4e80000-5ac4e86000 r--p 00000000 /system/lib64/platformsdk/libdata_ability_helper.z.so
5ac4e86000-5ac4e91000 r-xp 00005000 /system/lib64/platformsdk/libdata_ability_helper.z.so
5ac4e91000-5ac4e93000 r--p 0000f000 /system/lib64/platformsdk/libdata_ability_helper.z.so
5ac4e93000-5ac4e94000 rw-p 00010000 /system/lib64/platformsdk/libdata_ability_helper.z.so
5ac4ec0000-5ac4ed8000 r--p 00000000 /system/lib64/libmedia_library_manager.z.so
5ac4ed8000-5ac4f34000 r-xp 00017000 /system/lib64/libmedia_library_manager.z.so
5ac4f34000-5ac4f36000 r--p 00072000 /system/lib64/libmedia_library_manager.z.so
5ac4f36000-5ac4f37000 rw-p 00073000 /system/lib64/libmedia_library_manager.z.so
5ac4f37000-5ac4f3f000 rw-p 00000000 [anon:libmedia_library_manager.z.so.bss]
5ac4f40000-5ac4f4e000 r--p 00000000 /system/lib64/platformsdk/libremote_file_share_native.z.so
5ac4f4e000-5ac4f71000 r-xp 0000d000 /system/lib64/platformsdk/libremote_file_share_native.z.so
5ac4f71000-5ac4f72000 r--p 0002f000 /system/lib64/platformsdk/libremote_file_share_native.z.so
5ac4f72000-5ac4f74000 rw-p 0002f000 /system/lib64/platformsdk/libremote_file_share_native.z.so
5ac4f80000-5ac4f88000 r--p 00000000 /system/lib64/platformsdk/libmiscdevice_utils.z.so
5ac4f88000-5ac4f92000 r-xp 00007000 /system/lib64/platformsdk/libmiscdevice_utils.z.so
5ac4f92000-5ac4f94000 r--p 00010000 /system/lib64/platformsdk/libmiscdevice_utils.z.so
5ac4f94000-5ac4f95000 rw-p 00011000 /system/lib64/platformsdk/libmiscdevice_utils.z.so
5ac4fc0000-5ac4fc8000 r--p 00000000 /system/lib64/platformsdk/libaudio_definitions.z.so
5ac4fc8000-5ac4fd9000 r-xp 00007000 /system/lib64/platformsdk/libaudio_definitions.z.so
5ac4fd9000-5ac4fdc000 r--p 00017000 /system/lib64/platformsdk/libaudio_definitions.z.so
5ac4fdc000-5ac4fdd000 rw-p 00019000 /system/lib64/platformsdk/libaudio_definitions.z.so
5ac5000000-5ac5027000 r--p 00000000 /system/lib64/platformsdk/libaudio_common.z.so
5ac5027000-5ac5065000 r-xp 00026000 /system/lib64/platformsdk/libaudio_common.z.so
5ac5065000-5ac5069000 r--p 00063000 /system/lib64/platformsdk/libaudio_common.z.so
5ac5069000-5ac506a000 rw-p 00066000 /system/lib64/platformsdk/libaudio_common.z.so
5ac506a000-5ac506c000 rw-p 00000000 [anon:libaudio_common.z.so.bss]
5ac5080000-5ac508a000 r--p 00000000 /system/lib64/libav_codec_service_dfx.z.so
5ac508a000-5ac509d000 r-xp 00009000 /system/lib64/libav_codec_service_dfx.z.so
5ac509d000-5ac509f000 r--p 0001b000 /system/lib64/libav_codec_service_dfx.z.so
5ac509f000-5ac50a0000 rw-p 0001c000 /system/lib64/libav_codec_service_dfx.z.so
5ac50c0000-5ac50c5000 r--p 00000000 /system/lib64/platformsdk/libmedia_monitor_common.z.so
5ac50c5000-5ac50cc000 r-xp 00004000 /system/lib64/platformsdk/libmedia_monitor_common.z.so
5ac50cc000-5ac50cd000 r--p 0000a000 /system/lib64/platformsdk/libmedia_monitor_common.z.so
5ac50cd000-5ac50ce000 rw-p 0000a000 /system/lib64/platformsdk/libmedia_monitor_common.z.so
5ac5100000-5ac5178000 r--p 00000000 /system/lib64/platformsdk/libmedia_library.z.so
5ac5178000-5ac5305000 r-xp 00077000 /system/lib64/platformsdk/libmedia_library.z.so
5ac5305000-5ac530c000 r--p 00203000 /system/lib64/platformsdk/libmedia_library.z.so
5ac530c000-5ac530d000 rw-p 00209000 /system/lib64/platformsdk/libmedia_library.z.so
5ac530d000-5ac5337000 rw-p 00000000 [anon:libmedia_library.z.so.bss]
5ac5340000-5ac5354000 r--p 00000000 /system/lib64/ndk/libudmf.so
5ac5354000-5ac537a000 r-xp 00013000 /system/lib64/ndk/libudmf.so
5ac537a000-5ac537f000 r--p 00038000 /system/lib64/ndk/libudmf.so
5ac537f000-5ac5380000 rw-p 0003c000 /system/lib64/ndk/libudmf.so
5ac5380000-5ac5381000 rw-p 00000000 [anon:libudmf.so.bss]
5ac53c0000-5ac53d5000 r--p 00000000 /system/lib64/platformsdk/libdm_lite.z.so
5ac53d5000-5ac53f4000 r-xp 00014000 /system/lib64/platformsdk/libdm_lite.z.so
5ac53f4000-5ac5401000 r--p 00032000 /system/lib64/platformsdk/libdm_lite.z.so
5ac5401000-5ac5402000 rw-p 0003e000 /system/lib64/platformsdk/libdm_lite.z.so
5ac5402000-5ac5403000 rw-p 00000000 [anon:libdm_lite.z.so.bss]
5ac5440000-5ac5485000 r--p 00000000 /system/lib64/libaudio_framework_interface.z.so
5ac5485000-5ac554b000 r-xp 00044000 /system/lib64/libaudio_framework_interface.z.so
5ac554b000-5ac556a000 r--p 00109000 /system/lib64/libaudio_framework_interface.z.so
5ac556a000-5ac556b000 rw-p 00127000 /system/lib64/libaudio_framework_interface.z.so
5ac556b000-5ac556d000 rw-p 00000000 [anon:libaudio_framework_interface.z.so.bss]
5ac5580000-5ac5589000 r--p 00000000 /system/lib64/libperfmonitor.z.so
5ac5589000-5ac55a4000 r-xp 00008000 /system/lib64/libperfmonitor.z.so
5ac55a4000-5ac55a6000 r--p 00022000 /system/lib64/libperfmonitor.z.so
5ac55a6000-5ac55a7000 rw-p 00023000 /system/lib64/libperfmonitor.z.so
5ac55c0000-5ac55c3000 r--p 00000000 /system/lib64/platformsdk/libaudio_policy_common.z.so
5ac55c3000-5ac55c8000 r-xp 00002000 /system/lib64/platformsdk/libaudio_policy_common.z.so
5ac55c8000-5ac55c9000 r--p 00006000 /system/lib64/platformsdk/libaudio_policy_common.z.so
5ac55c9000-5ac55ca000 rw-p 00006000 /system/lib64/platformsdk/libaudio_policy_common.z.so
5ac55ca000-5ac55cb000 rw-p 00000000 [anon:libaudio_policy_common.z.so.bss]
5ac5600000-5ac5614000 r--p 00000000 /system/lib64/platformsdk/libace_form_render.z.so
5ac5614000-5ac5635000 r-xp 00013000 /system/lib64/platformsdk/libace_form_render.z.so
5ac5635000-5ac563b000 r--p 00033000 /system/lib64/platformsdk/libace_form_render.z.so
5ac563b000-5ac563c000 rw-p 00038000 /system/lib64/platformsdk/libace_form_render.z.so
5ac563c000-5ac593c000 rw-p 00000000 [anon:native_heap:jemalloc]
5ac5940000-5ac66b8000 r--p 00000000 /vendor/lib64/passthrough/indirect/libbishenggpucompiler_v300.so.15
5ac66b8000-5ac82a0000 r-xp 00d77000 /vendor/lib64/passthrough/indirect/libbishenggpucompiler_v300.so.15
5ac82a0000-5ac86e5000 r--p 0295e000 /vendor/lib64/passthrough/indirect/libbishenggpucompiler_v300.so.15
5ac86e5000-5ac8732000 rw-p 02da2000 /vendor/lib64/passthrough/indirect/libbishenggpucompiler_v300.so.15
5ac8732000-5ac878b000 rw-p 00000000 [anon:libbishenggpucompiler_v300.so.15.bss]
5ac878b000-5ac87df000 r--p 00000000 /system/fonts/HarmonyOS_Sans.ttf
5ac8800000-5ac896a000 r--p 00000000 /vendor/lib64/passthrough/libmaleoon_v200.so
5ac896a000-5ac8a00000 r--p 0016a000 /vendor/lib64/passthrough/libmaleoon_v200.so
5ac8a00000-5ac8e64000 r-xp 00200000 /vendor/lib64/passthrough/libmaleoon_v200.so
5ac8e64000-5ac9000000 r--p 00664000 /vendor/lib64/passthrough/libmaleoon_v200.so
5ac9000000-5ac9094000 r--p 00800000 /vendor/lib64/passthrough/libmaleoon_v200.so
5ac9094000-5ac9293000 r--p 00894000 /vendor/lib64/passthrough/libmaleoon_v200.so
5ac9293000-5ac9299000 rw-p 00893000 /vendor/lib64/passthrough/libmaleoon_v200.so
5ac9299000-5ac92ad000 rw-p 00000000 [anon:libEGL_impl.so.bss]
5ac92ad000-5ac9fad000 rw-p 00000000 [anon:native_heap:jemalloc]
5ac9fad000-5aca1ad000 r--s 00000000 /dev/__parameters__/u:object_r:ohos_boot_param:s0
5aca1c0000-5aca1da000 r--p 00000000 /system/lib64/libaccessibleability.z.so
5aca1da000-5aca1ff000 r-xp 00019000 /system/lib64/libaccessibleability.z.so
5aca1ff000-5aca204000 r--p 0003d000 /system/lib64/libaccessibleability.z.so
5aca204000-5aca205000 rw-p 00041000 /system/lib64/libaccessibleability.z.so
5aca240000-5aca26a000 r--p 00000000 /system/lib64/extensionability/libaccessibility_extension_module.z.so
5aca26a000-5aca2b9000 r-xp 00029000 /system/lib64/extensionability/libaccessibility_extension_module.z.so
5aca2b9000-5aca2bd000 r--p 00077000 /system/lib64/extensionability/libaccessibility_extension_module.z.so
5aca2bd000-5aca2bf000 rw-p 0007a000 /system/lib64/extensionability/libaccessibility_extension_module.z.so
5aca2bf000-5aca2c0000 rw-p 00000000 [anon:libaccessibility_extension_module.z.so.bss]
5aca2c0000-5aca2c1000 r--p 00000000 /system/lib64/extensionability/libaccount_logout_extension_module.z.so
5aca2c1000-5aca2c3000 r-xp 00000000 /system/lib64/extensionability/libaccount_logout_extension_module.z.so
5aca2c3000-5aca2c5000 r--p 00001000 /system/lib64/extensionability/libaccount_logout_extension_module.z.so
5aca2c5000-5aca2c6000 rw-p 00002000 /system/lib64/extensionability/libaccount_logout_extension_module.z.so
5aca300000-5aca307000 r--p 00000000 /system/lib64/libaccount_logout_extension.z.so
5aca307000-5aca312000 r-xp 00006000 /system/lib64/libaccount_logout_extension.z.so
5aca312000-5aca314000 r--p 00010000 /system/lib64/libaccount_logout_extension.z.so
5aca314000-5aca315000 rw-p 00011000 /system/lib64/libaccount_logout_extension.z.so
5aca315000-5aca316000 rw-p 00000000 [anon:libaccount_logout_extension.z.so.bss]
5aca340000-5aca342000 r--p 00000000 /system/lib64/extensionability/libaction_extension_module.z.so
5aca342000-5aca344000 r-xp 00001000 /system/lib64/extensionability/libaction_extension_module.z.so
5aca344000-5aca345000 r--p 00002000 /system/lib64/extensionability/libaction_extension_module.z.so
5aca345000-5aca346000 rw-p 00002000 /system/lib64/extensionability/libaction_extension_module.z.so
5aca380000-5aca385000 r--p 00000000 /system/lib64/libaction_extension.z.so
5aca385000-5aca38b000 r-xp 00004000 /system/lib64/libaction_extension.z.so
5aca38b000-5aca38c000 r--p 00009000 /system/lib64/libaction_extension.z.so
5aca38c000-5aca38d000 rw-p 00009000 /system/lib64/libaction_extension.z.so
5aca38d000-5aca38e000 rw-p 00000000 [anon:libaction_extension.z.so.bss]
5aca3c0000-5aca3c2000 r--p 00000000 /system/lib64/extensionability/libadsservice_extension_module.z.so
5aca3c2000-5aca3c6000 r-xp 00001000 /system/lib64/extensionability/libadsservice_extension_module.z.so
5aca3c6000-5aca3c7000 r--p 00004000 /system/lib64/extensionability/libadsservice_extension_module.z.so
5aca3c7000-5aca3c8000 rw-p 00004000 /system/lib64/extensionability/libadsservice_extension_module.z.so
5aca400000-5aca408000 r--p 00000000 /system/lib64/libadsservice_extension.z.so
5aca408000-5aca410000 r-xp 00007000 /system/lib64/libadsservice_extension.z.so
5aca410000-5aca411000 r--p 0000e000 /system/lib64/libadsservice_extension.z.so
5aca411000-5aca412000 rw-p 0000e000 /system/lib64/libadsservice_extension.z.so
5aca412000-5aca413000 rw-p 00000000 [anon:libadsservice_extension.z.so.bss]
5aca440000-5aca450000 r--p 00000000 /system/lib64/platformsdk/libapp_service_extension.z.so
5aca450000-5aca464000 r-xp 0000f000 /system/lib64/platformsdk/libapp_service_extension.z.so
5aca464000-5aca468000 r--p 00022000 /system/lib64/platformsdk/libapp_service_extension.z.so
5aca468000-5aca469000 rw-p 00025000 /system/lib64/platformsdk/libapp_service_extension.z.so
5aca480000-5aca49b000 r--p 00000000 /system/lib64/platformsdk/libservice_extension.z.so
5aca49b000-5aca4c5000 r-xp 0001a000 /system/lib64/platformsdk/libservice_extension.z.so
5aca4c5000-5aca4c9000 r--p 00043000 /system/lib64/platformsdk/libservice_extension.z.so
5aca4c9000-5aca4ca000 rw-p 00046000 /system/lib64/platformsdk/libservice_extension.z.so
5aca4ca000-5aca4cb000 rw-p 00000000 [anon:libservice_extension.z.so.bss]
5aca543000-5acc6c3000 rw-p 00000000 [anon:native_heap:jemalloc]
5acc700000-5acc702000 r--p 00000000 /system/lib64/extensionability/libapp_service_extension_module.z.so
5acc702000-5acc705000 r-xp 00001000 /system/lib64/extensionability/libapp_service_extension_module.z.so
5acc705000-5acc706000 r--p 00003000 /system/lib64/extensionability/libapp_service_extension_module.z.so
5acc706000-5acc707000 rw-p 00003000 /system/lib64/extensionability/libapp_service_extension_module.z.so
5acc740000-5acc74d000 r--p 00000000 /system/lib64/extensionability/libassetaccelextension.z.so
5acc74d000-5acc765000 r-xp 0000c000 /system/lib64/extensionability/libassetaccelextension.z.so
5acc765000-5acc768000 r--p 00023000 /system/lib64/extensionability/libassetaccelextension.z.so
5acc768000-5acc769000 rw-p 00025000 /system/lib64/extensionability/libassetaccelextension.z.so
5acc769000-5acc76a000 rw-p 00000000 [anon:libassetaccelextension.z.so.bss]
5acc780000-5acc787000 r--p 00000000 /system/lib64/platformsdk/libnet_security_config_if.z.so
5acc787000-5acc792000 r-xp 00006000 /system/lib64/platformsdk/libnet_security_config_if.z.so
5acc792000-5acc794000 r--p 00010000 /system/lib64/platformsdk/libnet_security_config_if.z.so
5acc794000-5acc795000 rw-p 00011000 /system/lib64/platformsdk/libnet_security_config_if.z.so
5acc7c0000-5acc7d7000 r--p 00000000 /system/lib64/platformsdk/librequest_native.z.so
5acc7d7000-5acc800000 r-xp 00016000 /system/lib64/platformsdk/librequest_native.z.so
5acc800000-5acc804000 r--p 0003e000 /system/lib64/platformsdk/librequest_native.z.so
5acc804000-5acc805000 rw-p 00041000 /system/lib64/platformsdk/librequest_native.z.so
5acc840000-5acc84e000 r--p 00000000 /system/lib64/platformsdk/libassetaccelfwkclient.z.so
5acc84e000-5acc862000 r-xp 0000d000 /system/lib64/platformsdk/libassetaccelfwkclient.z.so
5acc862000-5acc865000 r--p 00020000 /system/lib64/platformsdk/libassetaccelfwkclient.z.so
5acc865000-5acc866000 rw-p 00022000 /system/lib64/platformsdk/libassetaccelfwkclient.z.so
5acc866000-5acc867000 rw-p 00000000 [anon:libassetaccelfwkclient.z.so.bss]
5acc880000-5acc88e000 r--p 00000000 /system/lib64/platformsdk/libnet_manager_common.z.so
5acc88e000-5acc8ac000 r-xp 0000d000 /system/lib64/platformsdk/libnet_manager_common.z.so
5acc8ac000-5acc8af000 r--p 0002a000 /system/lib64/platformsdk/libnet_manager_common.z.so
5acc8af000-5acc8b0000 rw-p 0002c000 /system/lib64/platformsdk/libnet_manager_common.z.so
5acc8c0000-5acc8cf000 r--p 00000000 /system/lib64/platformsdk/librequest_action.z.so
5acc8cf000-5acc8ed000 r-xp 0000e000 /system/lib64/platformsdk/librequest_action.z.so
5acc8ed000-5acc8ef000 r--p 0002b000 /system/lib64/platformsdk/librequest_action.z.so
5acc8ef000-5acc8f0000 rw-p 0002c000 /system/lib64/platformsdk/librequest_action.z.so
5acc900000-5acc909000 r--p 00000000 /system/lib64/platformsdk/libtime_client.z.so
5acc909000-5acc91a000 r-xp 00008000 /system/lib64/platformsdk/libtime_client.z.so
5acc91a000-5acc91e000 r--p 00018000 /system/lib64/platformsdk/libtime_client.z.so
5acc91e000-5acc91f000 rw-p 0001b000 /system/lib64/platformsdk/libtime_client.z.so
5acc940000-5acc950000 r--p 00000000 /system/lib64/libauto_fill_extension.z.so
5acc950000-5acc967000 r-xp 0000f000 /system/lib64/libauto_fill_extension.z.so
5acc967000-5acc96a000 r--p 00025000 /system/lib64/libauto_fill_extension.z.so
5acc96a000-5acc96b000 rw-p 00027000 /system/lib64/libauto_fill_extension.z.so
5acc980000-5acc982000 r--p 00000000 /system/lib64/extensionability/libauto_fill_extension_module.z.so
5acc982000-5acc984000 r-xp 00001000 /system/lib64/extensionability/libauto_fill_extension_module.z.so
5acc984000-5acc985000 r--p 00002000 /system/lib64/extensionability/libauto_fill_extension_module.z.so
5acc985000-5acc986000 rw-p 00002000 /system/lib64/extensionability/libauto_fill_extension_module.z.so
5acc9c0000-5acc9df000 r--p 00000000 /system/lib64/platformsdk/libbackup_kit_inner.z.so
5acc9df000-5acca1d000 r-xp 0001e000 /system/lib64/platformsdk/libbackup_kit_inner.z.so
5acca1d000-5acca24000 r--p 0005b000 /system/lib64/platformsdk/libbackup_kit_inner.z.so
5acca24000-5acca25000 rw-p 00061000 /system/lib64/platformsdk/libbackup_kit_inner.z.so
5acca25000-5acca27000 rw-p 00000000 [anon:libbackup_kit_inner.z.so.bss]
5acca40000-5acca6f000 r--p 00000000 /system/lib64/extensionability/libbackup_extension_ability_native.z.so
5acca6f000-5accadd000 r-xp 0002e000 /system/lib64/extensionability/libbackup_extension_ability_native.z.so
5accadd000-5accae3000 r--p 0009b000 /system/lib64/extensionability/libbackup_extension_ability_native.z.so
5accae3000-5accae4000 rw-p 000a0000 /system/lib64/extensionability/libbackup_extension_ability_native.z.so
5accae4000-5accae7000 rw-p 00000000 [anon:libbackup_extension_ability_native.z.so.bss]
5accb00000-5accb21000 r--p 00000000 /system/lib64/platformsdk/libbackup_utils.z.so
5accb21000-5accb75000 r-xp 00020000 /system/lib64/platformsdk/libbackup_utils.z.so
5accb75000-5accb79000 r--p 00073000 /system/lib64/platformsdk/libbackup_utils.z.so
5accb79000-5accb7a000 rw-p 00076000 /system/lib64/platformsdk/libbackup_utils.z.so
5accb7a000-5accb7d000 rw-p 00000000 [anon:libbackup_utils.z.so.bss]
5accb80000-5accb8d000 r--p 00000000 /system/lib64/libcaller_info_query_extension.z.so
5accb8d000-5accb9b000 r-xp 0000c000 /system/lib64/libcaller_info_query_extension.z.so
5accb9b000-5accb9e000 r--p 00019000 /system/lib64/libcaller_info_query_extension.z.so
5accb9e000-5accb9f000 rw-p 0001b000 /system/lib64/libcaller_info_query_extension.z.so
5accbc0000-5accbc2000 r--p 00000000 /system/lib64/extensionability/libcaller_info_query_extension_module.z.so
5accbc2000-5accbc6000 r-xp 00001000 /system/lib64/extensionability/libcaller_info_query_extension_module.z.so
5accbc6000-5accbc7000 r--p 00004000 /system/lib64/extensionability/libcaller_info_query_extension_module.z.so
5accbc7000-5accbc8000 rw-p 00004000 /system/lib64/extensionability/libcaller_info_query_extension_module.z.so
5accc00000-5accc18000 r--p 00000000 /system/lib64/platformsdk/libdatashare_provider.z.so
5accc18000-5accc4a000 r-xp 00017000 /system/lib64/platformsdk/libdatashare_provider.z.so
5accc4a000-5accc4f000 r--p 00048000 /system/lib64/platformsdk/libdatashare_provider.z.so
5accc4f000-5accc50000 rw-p 0004c000 /system/lib64/platformsdk/libdatashare_provider.z.so
5accc80000-5accc82000 r--p 00000000 /system/lib64/extensionability/libdatashare_ext_ability_module.z.so
5accc82000-5accc85000 r-xp 00001000 /system/lib64/extensionability/libdatashare_ext_ability_module.z.so
5accc85000-5accc86000 r--p 00003000 /system/lib64/extensionability/libdatashare_ext_ability_module.z.so
5accc86000-5accc87000 rw-p 00003000 /system/lib64/extensionability/libdatashare_ext_ability_module.z.so
5acccc0000-5acccca000 r--p 00000000 /system/lib64/libdatashare_jscommon.z.so
5acccca000-5accce3000 r-xp 00009000 /system/lib64/libdatashare_jscommon.z.so
5accce3000-5accce6000 r--p 00021000 /system/lib64/libdatashare_jscommon.z.so
5accce6000-5accce7000 rw-p 00023000 /system/lib64/libdatashare_jscommon.z.so
5accd00000-5accd05000 r--p 00000000 /system/lib64/platformsdk/libdistributed_sched_utils.z.so
5accd05000-5accd0c000 r-xp 00004000 /system/lib64/platformsdk/libdistributed_sched_utils.z.so
5accd0c000-5accd0d000 r--p 0000a000 /system/lib64/platformsdk/libdistributed_sched_utils.z.so
5accd0d000-5accd0e000 r--p 00000000 [anon:libdistributed_sched_utils.z.so.bss]
5accd0e000-5accd0f000 rw-p 0000b000 /system/lib64/platformsdk/libdistributed_sched_utils.z.so
5accd40000-5accd55000 r--p 00000000 /system/lib64/extensionability/libdistributed_extension_ability_native.z.so
5accd55000-5accd6e000 r-xp 00014000 /system/lib64/extensionability/libdistributed_extension_ability_native.z.so
5accd6e000-5accd72000 r--p 0002c000 /system/lib64/extensionability/libdistributed_extension_ability_native.z.so
5accd72000-5accd73000 rw-p 0002f000 /system/lib64/extensionability/libdistributed_extension_ability_native.z.so
5accd73000-5accd74000 rw-p 00000000 [anon:libdistributed_extension_ability_native.z.so.bss]
5accd80000-5accd85000 r--p 00000000 /system/lib64/libembedded_ui_extension.z.so
5accd85000-5accd8c000 r-xp 00004000 /system/lib64/libembedded_ui_extension.z.so
5accd8c000-5accd8e000 r--p 0000a000 /system/lib64/libembedded_ui_extension.z.so
5accd8e000-5accd8f000 rw-p 0000b000 /system/lib64/libembedded_ui_extension.z.so
5accdc0000-5accdc2000 r--p 00000000 /system/lib64/extensionability/libembedded_ui_extension_module.z.so
5accdc2000-5accdc6000 r-xp 00001000 /system/lib64/extensionability/libembedded_ui_extension_module.z.so
5accdc6000-5accdc7000 r--p 00004000 /system/lib64/extensionability/libembedded_ui_extension_module.z.so
5accdc7000-5accdc8000 rw-p 00004000 /system/lib64/extensionability/libembedded_ui_extension_module.z.so
5acce00000-5acce02000 r--p 00000000 /system/lib64/extensionability/libenterprise_admin_extension_module.z.so
5acce02000-5acce06000 r-xp 00001000 /system/lib64/extensionability/libenterprise_admin_extension_module.z.so
5acce06000-5acce07000 r--p 00004000 /system/lib64/extensionability/libenterprise_admin_extension_module.z.so
5acce07000-5acce08000 rw-p 00004000 /system/lib64/extensionability/libenterprise_admin_extension_module.z.so
5acce40000-5acce49000 r--p 00000000 /system/lib64/libenterprise_admin_extension.z.so
5acce49000-5acce57000 r-xp 00008000 /system/lib64/libenterprise_admin_extension.z.so
5acce57000-5acce5a000 r--p 00015000 /system/lib64/libenterprise_admin_extension.z.so
5acce5a000-5acce5b000 rw-p 00017000 /system/lib64/libenterprise_admin_extension.z.so
5acce5b000-5acce5c000 rw-p 00000000 [anon:libenterprise_admin_extension.z.so.bss]
5acce80000-5acce8d000 r--p 00000000 /system/lib64/extensionability/libfence_extension_ability.z.so
5acce8d000-5acce9b000 r-xp 0000c000 /system/lib64/extensionability/libfence_extension_ability.z.so
5acce9b000-5acce9e000 r--p 00019000 /system/lib64/extensionability/libfence_extension_ability.z.so
5acce9e000-5acce9f000 rw-p 0001b000 /system/lib64/extensionability/libfence_extension_ability.z.so
5accec0000-5accee3000 r--p 00000000 /system/lib64/platformsdk/libfile_access_extension_ability_kit.z.so
5accee3000-5accf51000 r-xp 00022000 /system/lib64/platformsdk/libfile_access_extension_ability_kit.z.so
5accf51000-5accf5b000 r--p 0008f000 /system/lib64/platformsdk/libfile_access_extension_ability_kit.z.so
5accf5b000-5accf5c000 rw-p 00098000 /system/lib64/platformsdk/libfile_access_extension_ability_kit.z.so
5accf5c000-5accf5f000 rw-p 00000000 [anon:libfile_access_extension_ability_kit.z.so.bss]
5accf80000-5accf82000 r--p 00000000 /system/lib64/extensionability/libfile_access_extension_ability_module.z.so
5accf82000-5accf87000 r-xp 00001000 /system/lib64/extensionability/libfile_access_extension_ability_module.z.so
5accf87000-5accf88000 r--p 00005000 /system/lib64/extensionability/libfile_access_extension_ability_module.z.so
5accf88000-5accf89000 rw-p 00005000 /system/lib64/extensionability/libfile_access_extension_ability_module.z.so
5accfc0000-5accfca000 r--p 00000000 /system/lib64/libform_edit_extension.z.so
5accfca000-5accfd5000 r-xp 00009000 /system/lib64/libform_edit_extension.z.so
5accfd5000-5accfd7000 r--p 00013000 /system/lib64/libform_edit_extension.z.so
5accfd7000-5accfd8000 rw-p 00014000 /system/lib64/libform_edit_extension.z.so
5acd000000-5acd002000 r--p 00000000 /system/lib64/extensionability/libform_edit_extension_module.z.so
5acd002000-5acd004000 r-xp 00001000 /system/lib64/extensionability/libform_edit_extension_module.z.so
5acd004000-5acd005000 r--p 00002000 /system/lib64/extensionability/libform_edit_extension_module.z.so
5acd005000-5acd006000 rw-p 00002000 /system/lib64/extensionability/libform_edit_extension_module.z.so
5acd040000-5acd047000 r--p 00000000 /system/lib64/platformsdk/libformutil_napi.z.so
5acd047000-5acd058000 r-xp 00006000 /system/lib64/platformsdk/libformutil_napi.z.so
5acd058000-5acd05a000 r--p 00016000 /system/lib64/platformsdk/libformutil_napi.z.so
5acd05a000-5acd05b000 rw-p 00017000 /system/lib64/platformsdk/libformutil_napi.z.so
5acd080000-5acd097000 r--p 00000000 /system/lib64/libform_extension.z.so
5acd097000-5acd0b8000 r-xp 00016000 /system/lib64/libform_extension.z.so
5acd0b8000-5acd0bb000 r--p 00036000 /system/lib64/libform_extension.z.so
5acd0bb000-5acd0bc000 rw-p 00038000 /system/lib64/libform_extension.z.so
5acd0bc000-5acd0bd000 rw-p 00000000 [anon:libform_extension.z.so.bss]
5acd0c0000-5acd0c2000 r--p 00000000 /system/lib64/extensionability/libform_extension_module.z.so
5acd0c2000-5acd0c4000 r-xp 00001000 /system/lib64/extensionability/libform_extension_module.z.so
5acd0c4000-5acd0c5000 r--p 00002000 /system/lib64/extensionability/libform_extension_module.z.so
5acd0c5000-5acd0c6000 rw-p 00002000 /system/lib64/extensionability/libform_extension_module.z.so
5acd100000-5acd12d000 r--p 00000000 /system/lib64/platformsdk/libinputmethod_ability.z.so
5acd12d000-5acd18a000 r-xp 0002c000 /system/lib64/platformsdk/libinputmethod_ability.z.so
5acd18a000-5acd196000 r--p 00088000 /system/lib64/platformsdk/libinputmethod_ability.z.so
5acd196000-5acd197000 rw-p 00093000 /system/lib64/platformsdk/libinputmethod_ability.z.so
5acd197000-5acd198000 rw-p 00000000 [anon:libinputmethod_ability.z.so.bss]
5acd1c0000-5acd1c2000 r--p 00000000 /system/lib64/extensionability/libinputmethod_extension_module.z.so
5acd1c2000-5acd1c6000 r-xp 00001000 /system/lib64/extensionability/libinputmethod_extension_module.z.so
5acd1c6000-5acd1c7000 r--p 00004000 /system/lib64/extensionability/libinputmethod_extension_module.z.so
5acd1c7000-5acd1c8000 rw-p 00004000 /system/lib64/extensionability/libinputmethod_extension_module.z.so
5acd200000-5acd21a000 r--p 00000000 /system/lib64/libinputmethod_extension.z.so
5acd21a000-5acd23c000 r-xp 00019000 /system/lib64/libinputmethod_extension.z.so
5acd23c000-5acd241000 r--p 0003a000 /system/lib64/libinputmethod_extension.z.so
5acd241000-5acd242000 rw-p 0003e000 /system/lib64/libinputmethod_extension.z.so
5acd242000-5acd243000 rw-p 00000000 [anon:libinputmethod_extension.z.so.bss]
5acd280000-5acd282000 r--p 00000000 /system/lib64/extensionability/libinsight_intent_ui_extension_module.z.so
5acd282000-5acd284000 r-xp 00001000 /system/lib64/extensionability/libinsight_intent_ui_extension_module.z.so
5acd284000-5acd285000 r--p 00002000 /system/lib64/extensionability/libinsight_intent_ui_extension_module.z.so
5acd285000-5acd286000 rw-p 00002000 /system/lib64/extensionability/libinsight_intent_ui_extension_module.z.so
5acd2c0000-5acd2c5000 r--p 00000000 /system/lib64/libinsight_intent_ui_extension.z.so
5acd2c5000-5acd2cb000 r-xp 00004000 /system/lib64/libinsight_intent_ui_extension.z.so
5acd2cb000-5acd2cc000 r--p 00009000 /system/lib64/libinsight_intent_ui_extension.z.so
5acd2cc000-5acd2cd000 rw-p 00009000 /system/lib64/libinsight_intent_ui_extension.z.so
5acd300000-5acd30b000 r--p 00000000 /system/lib64/liblive_form_extension.z.so
5acd30b000-5acd317000 r-xp 0000a000 /system/lib64/liblive_form_extension.z.so
5acd317000-5acd319000 r--p 00015000 /system/lib64/liblive_form_extension.z.so
5acd319000-5acd31a000 rw-p 00016000 /system/lib64/liblive_form_extension.z.so
5acd340000-5acd342000 r--p 00000000 /system/lib64/extensionability/liblive_form_extension_module.z.so
5acd342000-5acd344000 r-xp 00001000 /system/lib64/extensionability/liblive_form_extension_module.z.so
5acd344000-5acd345000 r--p 00002000 /system/lib64/extensionability/liblive_form_extension_module.z.so
5acd345000-5acd346000 rw-p 00002000 /system/lib64/extensionability/liblive_form_extension_module.z.so
5acd380000-5acd38b000 r--p 00000000 /system/lib64/extensionability/libliveview_lockscreen_extension.z.so
5acd38b000-5acd398000 r-xp 0000a000 /system/lib64/extensionability/libliveview_lockscreen_extension.z.so
5acd398000-5acd39a000 r--p 00016000 /system/lib64/extensionability/libliveview_lockscreen_extension.z.so
5acd39a000-5acd39b000 rw-p 00017000 /system/lib64/extensionability/libliveview_lockscreen_extension.z.so
5acd39b000-5acd39c000 rw-p 00000000 [anon:libliveview_lockscreen_extension.z.so.bss]
5acd3c0000-5acd3cc000 r--p 00000000 /system/lib64/libphoto_editor_extension.z.so
5acd3cc000-5acd3df000 r-xp 0000b000 /system/lib64/libphoto_editor_extension.z.so
5acd3df000-5acd3e1000 r--p 0001d000 /system/lib64/libphoto_editor_extension.z.so
5acd3e1000-5acd3e2000 rw-p 0001e000 /system/lib64/libphoto_editor_extension.z.so
5acd400000-5acd402000 r--p 00000000 /system/lib64/extensionability/libphoto_editor_extension_module.z.so
5acd402000-5acd406000 r-xp 00001000 /system/lib64/extensionability/libphoto_editor_extension_module.z.so
5acd406000-5acd407000 r--p 00004000 /system/lib64/extensionability/libphoto_editor_extension_module.z.so
5acd407000-5acd408000 rw-p 00004000 /system/lib64/extensionability/libphoto_editor_extension_module.z.so
5acd440000-5acd44f000 r--p 00000000 /system/lib64/platformsdk/libprint_helper.z.so
5acd44f000-5acd468000 r-xp 0000e000 /system/lib64/platformsdk/libprint_helper.z.so
5acd468000-5acd46a000 r--p 00026000 /system/lib64/platformsdk/libprint_helper.z.so
5acd46a000-5acd46b000 rw-p 00027000 /system/lib64/platformsdk/libprint_helper.z.so
5acd46b000-5acd46d000 rw-p 00000000 [anon:libprint_helper.z.so.bss]
5acd480000-5acd48e000 r--p 00000000 /system/lib64/libprint_extension_framework.z.so
5acd48e000-5acd4a7000 r-xp 0000d000 /system/lib64/libprint_extension_framework.z.so
5acd4a7000-5acd4a9000 r--p 00025000 /system/lib64/libprint_extension_framework.z.so
5acd4a9000-5acd4aa000 rw-p 00026000 /system/lib64/libprint_extension_framework.z.so
5acd4aa000-5acd4ac000 rw-p 00000000 [anon:libprint_extension_framework.z.so.bss]
5acd4c0000-5acd4d6000 r--p 00000000 /system/lib64/platformsdk/libprint_client.z.so
5acd4d6000-5acd4fc000 r-xp 00015000 /system/lib64/platformsdk/libprint_client.z.so
5acd4fc000-5acd502000 r--p 0003a000 /system/lib64/platformsdk/libprint_client.z.so
5acd502000-5acd503000 rw-p 0003f000 /system/lib64/platformsdk/libprint_client.z.so
5acd503000-5acd505000 rw-p 00000000 [anon:libprint_client.z.so.bss]
5acd540000-5acd562000 r--p 00000000 /system/lib64/libcups.z.so
5acd562000-5acd5c4000 r-xp 00021000 /system/lib64/libcups.z.so
5acd5c4000-5acd5cc000 r--p 00082000 /system/lib64/libcups.z.so
5acd5cc000-5acd5cd000 rw-p 00089000 /system/lib64/libcups.z.so
5acd600000-5acd632000 r--p 00000000 /system/lib64/chipset-sdk/libssl_openssl.z.so
5acd632000-5acd683000 r-xp 00031000 /system/lib64/chipset-sdk/libssl_openssl.z.so
5acd683000-5acd68e000 r--p 00081000 /system/lib64/chipset-sdk/libssl_openssl.z.so
5acd68e000-5acd692000 rw-p 0008b000 /system/lib64/chipset-sdk/libssl_openssl.z.so
5acd6c0000-5acd6d3000 r--p 00000000 /system/lib64/platformsdk/libprint_models.z.so
5acd6d3000-5acd700000 r-xp 00012000 /system/lib64/platformsdk/libprint_models.z.so
5acd700000-5acd703000 r--p 0003e000 /system/lib64/platformsdk/libprint_models.z.so
5acd703000-5acd704000 rw-p 00040000 /system/lib64/platformsdk/libprint_models.z.so
5acd704000-5acd705000 rw-p 00000000 [anon:libprint_models.z.so.bss]
5acd740000-5acd742000 r--p 00000000 /system/lib64/extensionability/libprint_extension_module.z.so
5acd742000-5acd745000 r-xp 00001000 /system/lib64/extensionability/libprint_extension_module.z.so
5acd745000-5acd746000 r--p 00003000 /system/lib64/extensionability/libprint_extension_module.z.so
5acd746000-5acd747000 rw-p 00003000 /system/lib64/extensionability/libprint_extension_module.z.so
5acd780000-5acd78b000 r--p 00000000 /system/lib64/libpush_fwk_base.z.so
5acd78b000-5acd798000 r-xp 0000a000 /system/lib64/libpush_fwk_base.z.so
5acd798000-5acd79a000 r--p 00016000 /system/lib64/libpush_fwk_base.z.so
5acd79a000-5acd79b000 rw-p 00017000 /system/lib64/libpush_fwk_base.z.so
5acd7c0000-5acd7d0000 r--p 00000000 /system/lib64/libdevice_cert_mgr_sdk.z.so
5acd7d0000-5acd7e1000 r-xp 0000f000 /system/lib64/libdevice_cert_mgr_sdk.z.so
5acd7e1000-5acd7e9000 r--p 0001f000 /system/lib64/libdevice_cert_mgr_sdk.z.so
5acd7e9000-5acd7ea000 rw-p 00026000 /system/lib64/libdevice_cert_mgr_sdk.z.so
5acd800000-5acd80a000 r--p 00000000 /system/lib64/extensionability/libpush_extension.z.so
5acd80a000-5acd814000 r-xp 00009000 /system/lib64/extensionability/libpush_extension.z.so
5acd814000-5acd816000 r--p 00012000 /system/lib64/extensionability/libpush_extension.z.so
5acd816000-5acd817000 rw-p 00014000 /system/lib64/extensionability/libpush_extension.z.so
5acd840000-5acd86d000 r--p 00000000 /system/lib64/libpush_utils_common.z.so
5acd86d000-5acd8ad000 r-xp 0002c000 /system/lib64/libpush_utils_common.z.so
5acd8ad000-5acd8b3000 r--p 0006b000 /system/lib64/libpush_utils_common.z.so
5acd8b3000-5acd8b4000 rw-p 00070000 /system/lib64/libpush_utils_common.z.so
5acd8b4000-5acd8b5000 rw-p 00000000 [anon:libpush_utils_common.z.so.bss]
5acd8c0000-5acd8ca000 r--p 00000000 /system/lib64/extensionability/libremote_location_extension.z.so
5acd8ca000-5acd8d4000 r-xp 00009000 /system/lib64/extensionability/libremote_location_extension.z.so
5acd8d4000-5acd8d7000 r--p 00012000 /system/lib64/extensionability/libremote_location_extension.z.so
5acd8d7000-5acd8d8000 rw-p 00014000 /system/lib64/extensionability/libremote_location_extension.z.so
5acd900000-5acd90e000 r--p 00000000 /system/lib64/extensionability/libremote_notification_extension.z.so
5acd90e000-5acd920000 r-xp 0000d000 /system/lib64/extensionability/libremote_notification_extension.z.so
5acd920000-5acd923000 r--p 0001e000 /system/lib64/extensionability/libremote_notification_extension.z.so
5acd923000-5acd924000 rw-p 00020000 /system/lib64/extensionability/libremote_notification_extension.z.so
5acd940000-5acd942000 r--p 00000000 /system/lib64/extensionability/libservice_extension_module.z.so
5acd942000-5acd944000 r-xp 00001000 /system/lib64/extensionability/libservice_extension_module.z.so
5acd944000-5acd945000 r--p 00002000 /system/lib64/extensionability/libservice_extension_module.z.so
5acd945000-5acd946000 rw-p 00002000 /system/lib64/extensionability/libservice_extension_module.z.so
5acd980000-5acd985000 r--p 00000000 /system/lib64/libshare_extension.z.so
5acd985000-5acd98b000 r-xp 00004000 /system/lib64/libshare_extension.z.so
5acd98b000-5acd98c000 r--p 00009000 /system/lib64/libshare_extension.z.so
5acd98c000-5acd98d000 rw-p 00009000 /system/lib64/libshare_extension.z.so
5acd98d000-5acd98e000 rw-p 00000000 [anon:libshare_extension.z.so.bss]
5acd9c0000-5acd9c2000 r--p 00000000 /system/lib64/extensionability/libshare_extension_module.z.so
5acd9c2000-5acd9c4000 r-xp 00001000 /system/lib64/extensionability/libshare_extension_module.z.so
5acd9c4000-5acd9c5000 r--p 00002000 /system/lib64/extensionability/libshare_extension_module.z.so
5acd9c5000-5acd9c6000 rw-p 00002000 /system/lib64/extensionability/libshare_extension_module.z.so
5acda00000-5acda03000 r--p 00000000 /system/lib64/extensionability/libstatic_subscriber_extension_module.z.so
5acda03000-5acda07000 r-xp 00002000 /system/lib64/extensionability/libstatic_subscriber_extension_module.z.so
5acda07000-5acda08000 r--p 00005000 /system/lib64/extensionability/libstatic_subscriber_extension_module.z.so
5acda08000-5acda09000 rw-p 00005000 /system/lib64/extensionability/libstatic_subscriber_extension_module.z.so
5acda40000-5acda4b000 r--p 00000000 /system/lib64/libstatic_subscriber_extension.z.so
5acda4b000-5acda57000 r-xp 0000a000 /system/lib64/libstatic_subscriber_extension.z.so
5acda57000-5acda59000 r--p 00015000 /system/lib64/libstatic_subscriber_extension.z.so
5acda59000-5acda5a000 rw-p 00016000 /system/lib64/libstatic_subscriber_extension.z.so
5acda5a000-5acda5b000 rw-p 00000000 [anon:libstatic_subscriber_extension.z.so.bss]
5acda80000-5acda83000 r--p 00000000 /system/lib64/libstatic_subscriber_ipc.z.so
5acda83000-5acda86000 r-xp 00002000 /system/lib64/libstatic_subscriber_ipc.z.so
5acda86000-5acda88000 r--p 00004000 /system/lib64/libstatic_subscriber_ipc.z.so
5acda88000-5acda89000 rw-p 00005000 /system/lib64/libstatic_subscriber_ipc.z.so
5acdac0000-5acdac3000 r--p 00000000 /system/lib64/extensionability/libtime_guard_extension_module.z.so
5acdac3000-5acdac8000 r-xp 00002000 /system/lib64/extensionability/libtime_guard_extension_module.z.so
5acdac8000-5acdac9000 r--p 00006000 /system/lib64/extensionability/libtime_guard_extension_module.z.so
5acdac9000-5acdaca000 rw-p 00006000 /system/lib64/extensionability/libtime_guard_extension_module.z.so
5acdb00000-5acdb06000 r--p 00000000 /system/lib64/libtime_guard_extension.z.so
5acdb06000-5acdb0f000 r-xp 00005000 /system/lib64/libtime_guard_extension.z.so
5acdb0f000-5acdb11000 r--p 0000d000 /system/lib64/libtime_guard_extension.z.so
5acdb11000-5acdb12000 rw-p 0000e000 /system/lib64/libtime_guard_extension.z.so
5acdb40000-5acdb42000 r--p 00000000 /system/lib64/extensionability/libui_extension_module.z.so
5acdb42000-5acdb44000 r-xp 00001000 /system/lib64/extensionability/libui_extension_module.z.so
5acdb44000-5acdb45000 r--p 00002000 /system/lib64/extensionability/libui_extension_module.z.so
5acdb45000-5acdb46000 rw-p 00002000 /system/lib64/extensionability/libui_extension_module.z.so
5acdb80000-5acdb82000 r--p 00000000 /system/lib64/extensionability/libui_service_extension_module.z.so
5acdb82000-5acdb87000 r-xp 00001000 /system/lib64/extensionability/libui_service_extension_module.z.so
5acdb87000-5acdb88000 r--p 00005000 /system/lib64/extensionability/libui_service_extension_module.z.so
5acdb88000-5acdb89000 rw-p 00005000 /system/lib64/extensionability/libui_service_extension_module.z.so
5acdbc0000-5acdbd5000 r--p 00000000 /system/lib64/libui_service_extension.z.so
5acdbd5000-5acdbf4000 r-xp 00014000 /system/lib64/libui_service_extension.z.so
5acdbf4000-5acdbf8000 r--p 00032000 /system/lib64/libui_service_extension.z.so
5acdbf8000-5acdbf9000 rw-p 00035000 /system/lib64/libui_service_extension.z.so
5acdbf9000-5acdbfa000 rw-p 00000000 [anon:libui_service_extension.z.so.bss]
5acdc00000-5acdc05000 r--p 00000000 /system/lib64/libuser_auth_extension.z.so
5acdc05000-5acdc0c000 r-xp 00004000 /system/lib64/libuser_auth_extension.z.so
5acdc0c000-5acdc0e000 r--p 0000a000 /system/lib64/libuser_auth_extension.z.so
5acdc0e000-5acdc0f000 rw-p 0000b000 /system/lib64/libuser_auth_extension.z.so
5acdc40000-5acdc42000 r--p 00000000 /system/lib64/extensionability/libuser_auth_extension_module.z.so
5acdc42000-5acdc46000 r-xp 00001000 /system/lib64/extensionability/libuser_auth_extension_module.z.so
5acdc46000-5acdc47000 r--p 00004000 /system/lib64/extensionability/libuser_auth_extension_module.z.so
5acdc47000-5acdc48000 rw-p 00004000 /system/lib64/extensionability/libuser_auth_extension_module.z.so
5acdc80000-5acdc88000 r--p 00000000 /system/lib64/extensionability/libvoip_extension.z.so
5acdc88000-5acdc92000 r-xp 00007000 /system/lib64/extensionability/libvoip_extension.z.so
5acdc92000-5acdc94000 r--p 00010000 /system/lib64/extensionability/libvoip_extension.z.so
5acdc94000-5acdc95000 rw-p 00011000 /system/lib64/extensionability/libvoip_extension.z.so
5acdc95000-5acdc96000 rw-p 00000000 [anon:libvoip_extension.z.so.bss]
5acdcc0000-5acdcce000 r--p 00000000 /system/lib64/libvpn_extension.z.so
5acdcce000-5acdce0000 r-xp 0000d000 /system/lib64/libvpn_extension.z.so
5acdce0000-5acdce3000 r--p 0001e000 /system/lib64/libvpn_extension.z.so
5acdce3000-5acdce4000 rw-p 00020000 /system/lib64/libvpn_extension.z.so
5acdd00000-5acdd02000 r--p 00000000 /system/lib64/extensionability/libvpn_extension_module.z.so
5acdd02000-5acdd05000 r-xp 00001000 /system/lib64/extensionability/libvpn_extension_module.z.so
5acdd05000-5acdd06000 r--p 00003000 /system/lib64/extensionability/libvpn_extension_module.z.so
5acdd06000-5acdd07000 rw-p 00003000 /system/lib64/extensionability/libvpn_extension_module.z.so
5acdd40000-5acdd4e000 r--p 00000000 /system/lib64/platformsdk/libwallpapermanager.z.so
5acdd4e000-5acdd5e000 r-xp 0000d000 /system/lib64/platformsdk/libwallpapermanager.z.so
5acdd5e000-5acdd63000 r--p 0001c000 /system/lib64/platformsdk/libwallpapermanager.z.so
5acdd63000-5acdd64000 rw-p 00020000 /system/lib64/platformsdk/libwallpapermanager.z.so
5acdd64000-5acdd65000 rw-p 00000000 [anon:libwallpapermanager.z.so.bss]
5acdd80000-5acdd8f000 r--p 00000000 /system/lib64/libwallpaperextensionability.z.so
5acdd8f000-5acdda1000 r-xp 0000e000 /system/lib64/libwallpaperextensionability.z.so
5acdda1000-5acdda4000 r--p 0001f000 /system/lib64/libwallpaperextensionability.z.so
5acdda4000-5acdda5000 rw-p 00021000 /system/lib64/libwallpaperextensionability.z.so
5acddc0000-5acddc6000 r--p 00000000 /system/lib64/platformsdk/libwallpaper_utils.z.so
5acddc6000-5acddcb000 r-xp 00005000 /system/lib64/platformsdk/libwallpaper_utils.z.so
5acddcb000-5acddcd000 r--p 00009000 /system/lib64/platformsdk/libwallpaper_utils.z.so
5acddcd000-5acddce000 rw-p 0000a000 /system/lib64/platformsdk/libwallpaper_utils.z.so
5acde00000-5acde02000 r--p 00000000 /system/lib64/extensionability/libwallpaper_extension_module.z.so
5acde02000-5acde06000 r-xp 00001000 /system/lib64/extensionability/libwallpaper_extension_module.z.so
5acde06000-5acde07000 r--p 00004000 /system/lib64/extensionability/libwallpaper_extension_module.z.so
5acde07000-5acde08000 rw-p 00004000 /system/lib64/extensionability/libwallpaper_extension_module.z.so
5acde40000-5acde52000 r--p 00000000 /system/lib64/libwindow_extension.z.so
5acde52000-5acde68000 r-xp 00011000 /system/lib64/libwindow_extension.z.so
5acde68000-5acde6c000 r--p 00026000 /system/lib64/libwindow_extension.z.so
5acde6c000-5acde6d000 rw-p 00029000 /system/lib64/libwindow_extension.z.so
5acde6d000-5acde6e000 rw-p 00000000 [anon:libwindow_extension.z.so.bss]
5acde80000-5acde82000 r--p 00000000 /system/lib64/extensionability/libwindow_extension_module.z.so
5acde82000-5acde85000 r-xp 00001000 /system/lib64/extensionability/libwindow_extension_module.z.so
5acde85000-5acde86000 r--p 00003000 /system/lib64/extensionability/libwindow_extension_module.z.so
5acde86000-5acde87000 rw-p 00003000 /system/lib64/extensionability/libwindow_extension_module.z.so
5acdec0000-5acdecd000 r--p 00000000 /system/lib64/extensionability/libworkschedextension.z.so
5acdecd000-5acdede000 r-xp 0000c000 /system/lib64/extensionability/libworkschedextension.z.so
5acdede000-5acdee2000 r--p 0001c000 /system/lib64/extensionability/libworkschedextension.z.so
5acdee2000-5acdee3000 rw-p 0001f000 /system/lib64/extensionability/libworkschedextension.z.so
5acdf00000-5acdf0d000 r--p 00000000 /system/lib64/platformsdk/libworkschedclient.z.so
5acdf0d000-5acdf20000 r-xp 0000c000 /system/lib64/platformsdk/libworkschedclient.z.so
5acdf20000-5acdf22000 r--p 0001e000 /system/lib64/platformsdk/libworkschedclient.z.so
5acdf22000-5acdf23000 rw-p 0001f000 /system/lib64/platformsdk/libworkschedclient.z.so
5acdf23000-5ace223000 r--s 00000000 /dev/__parameters__/u:object_r:startup_appspawn_param:s0
5ace240000-5ace243000 r--p 00000000 /system/lib64/libframe_ui_intf.z.so
5ace243000-5ace247000 r-xp 00002000 /system/lib64/libframe_ui_intf.z.so
5ace247000-5ace248000 r--p 00005000 /system/lib64/libframe_ui_intf.z.so
5ace248000-5ace249000 rw-p 00005000 /system/lib64/libframe_ui_intf.z.so
5ace280000-5ace284000 r--p 00000000 /system/lib64/chipset-sdk/libhwsched_proxy_1.0.z.so
5ace284000-5ace288000 r-xp 00003000 /system/lib64/chipset-sdk/libhwsched_proxy_1.0.z.so
5ace288000-5ace289000 r--p 00006000 /system/lib64/chipset-sdk/libhwsched_proxy_1.0.z.so
5ace289000-5ace28a000 rw-p 00006000 /system/lib64/chipset-sdk/libhwsched_proxy_1.0.z.so
5ace2c0000-5ace2c9000 r--p 00000000 /system/lib64/chipset-sdk/libtp_proxy_1.1.z.so
5ace2c9000-5ace2d1000 r-xp 00008000 /system/lib64/chipset-sdk/libtp_proxy_1.1.z.so
5ace2d1000-5ace2d3000 r--p 0000f000 /system/lib64/chipset-sdk/libtp_proxy_1.1.z.so
5ace2d3000-5ace2d4000 rw-p 00010000 /system/lib64/chipset-sdk/libtp_proxy_1.1.z.so
5ace340000-5ace360000 r--p 00000000 /system/lib64/platformsdk/libnapi_ability_common.z.so
5ace360000-5ace3af000 r-xp 0001f000 /system/lib64/platformsdk/libnapi_ability_common.z.so
5ace3af000-5ace3b4000 r--p 0006d000 /system/lib64/platformsdk/libnapi_ability_common.z.so
5ace3b4000-5ace3b5000 rw-p 00071000 /system/lib64/platformsdk/libnapi_ability_common.z.so
5ace3b5000-5ace3b6000 rw-p 00000000 [anon:libnapi_ability_common.z.so.bss]
5ace400000-5ace401000 ---p 00000000 [anon:native_heap:jemalloc meta]
5ace401000-5ace600000 rw-p 00000000 [anon:native_heap:jemalloc meta]
5ace600000-5ace601000 ---p 00000000 [anon:native_heap:jemalloc meta]
5ace601000-5ace801000 rw-p 00000000 [anon:native_heap:jemalloc]
5ace840000-5ace845000 r--p 00000000 /system/lib64/libthp_extra_innerapi.z.so
5ace845000-5ace84a000 r-xp 00004000 /system/lib64/libthp_extra_innerapi.z.so
5ace84a000-5ace84c000 r--p 00008000 /system/lib64/libthp_extra_innerapi.z.so
5ace84c000-5ace84d000 rw-p 00009000 /system/lib64/libthp_extra_innerapi.z.so
5ace880000-5ace88c000 r--p 00000000 /system/lib64/chipset-sdk/libtp_proxy_1.0.z.so
5ace88c000-5ace89d000 r-xp 0000b000 /system/lib64/chipset-sdk/libtp_proxy_1.0.z.so
5ace89d000-5ace89f000 r--p 0001b000 /system/lib64/chipset-sdk/libtp_proxy_1.0.z.so
5ace89f000-5ace8a0000 rw-p 0001c000 /system/lib64/chipset-sdk/libtp_proxy_1.0.z.so
5ace8c0000-5ace8c1000 r--p 00000000 /system/lib64/seccomp/libapp_filter.z.so
5ace8c1000-5ace8c4000 r-xp 00000000 /system/lib64/seccomp/libapp_filter.z.so
5ace8c4000-5ace8c5000 r--p 00002000 /system/lib64/seccomp/libapp_filter.z.so
5ace8c5000-5ace8c6000 rw-p 00002000 /system/lib64/seccomp/libapp_filter.z.so
5ace900000-5ace901000 r--p 00000000 /system/lib64/libhidebug.so
5ace901000-5ace902000 r-xp 00000000 /system/lib64/libhidebug.so
5ace902000-5ace904000 r--p 00000000 /system/lib64/libhidebug.so
5ace904000-5ace905000 rw-p 00001000 /system/lib64/libhidebug.so
5ace940000-5ace943000 r--p 00000000 /system/lib64/platformsdk/libhdc_register.z.so
5ace943000-5ace947000 r-xp 00002000 /system/lib64/platformsdk/libhdc_register.z.so
5ace947000-5ace948000 r--p 00005000 /system/lib64/platformsdk/libhdc_register.z.so
5ace948000-5ace949000 rw-p 00005000 /system/lib64/platformsdk/libhdc_register.z.so
5ace980000-5ace98a000 r--p 00000000 /system/lib64/platformsdk/libheifimpl.z.so
5ace98a000-5ace998000 r-xp 00009000 /system/lib64/platformsdk/libheifimpl.z.so
5ace998000-5ace99a000 r--p 00016000 /system/lib64/platformsdk/libheifimpl.z.so
5ace99a000-5ace99b000 rw-p 00017000 /system/lib64/platformsdk/libheifimpl.z.so
5ace9c0000-5ace9d1000 r--p 00000000 /system/lib64/chipset-sdk/libturbojpeg.z.so
5ace9d1000-5acea2a000 r-xp 00010000 /system/lib64/chipset-sdk/libturbojpeg.z.so
5acea2a000-5acea2c000 r--p 00068000 /system/lib64/chipset-sdk/libturbojpeg.z.so
5acea2c000-5acea2d000 rw-p 00069000 /system/lib64/chipset-sdk/libturbojpeg.z.so
5acea40000-5acea96000 r--p 00000000 /system/lib64/platformsdk/libextplugin.z.so
5acea96000-5aceb73000 r-xp 00055000 /system/lib64/platformsdk/libextplugin.z.so
5aceb73000-5aceb7a000 r--p 00131000 /system/lib64/platformsdk/libextplugin.z.so
5aceb7a000-5aceb7b000 rw-p 00137000 /system/lib64/platformsdk/libextplugin.z.so
5aceb7b000-5aceb7f000 rw-p 00000000 [anon:libextplugin.z.so.bss]
5aceb80000-5aceb92000 r--p 00000000 /system/lib64/platformsdk/libtextureEncoderCL.z.so
5aceb92000-5aceb97000 r-xp 00011000 /system/lib64/platformsdk/libtextureEncoderCL.z.so
5aceb97000-5aceb98000 r--p 00015000 /system/lib64/platformsdk/libtextureEncoderCL.z.so
5aceb98000-5aceb99000 rw-p 00015000 /system/lib64/platformsdk/libtextureEncoderCL.z.so
5acec0d000-5acec0e000 r--p 00000000 /system/lib64/module/arkcompiler/stub.an
5acec0e000-5acfa26000 r-xp 00001000 /system/lib64/module/arkcompiler/stub.an
5acfa26000-5acfc01000 r--p 00e19000 /system/lib64/module/arkcompiler/stub.an
5acfc01000-5acfd3c000 rw-p 00000000 [anon:ArkTS Code:390032527360]
5acfd40000-5acfd4f000 r--p 00000000 /system/lib64/module/ability/libfeatureability.z.so
5acfd4f000-5acfd80000 r-xp 0000e000 /system/lib64/module/ability/libfeatureability.z.so
5acfd80000-5acfd83000 r--p 0003e000 /system/lib64/module/ability/libfeatureability.z.so
5acfd83000-5acfd85000 rw-p 00040000 /system/lib64/module/ability/libfeatureability.z.so
5acfd85000-5acfd86000 rw-p 00000000 [anon:libfeatureability.z.so.bss]
5acfdc0000-5acfdc1000 r--p 00000000 /system/lib64/platformsdk/libnapi_base_context.z.so
5acfdc1000-5acfdc2000 r-xp 00000000 /system/lib64/platformsdk/libnapi_base_context.z.so
5acfdc2000-5acfdc3000 r--p 00000000 /system/lib64/platformsdk/libnapi_base_context.z.so
5acfdc3000-5acfdc4000 rw-p 00000000 /system/lib64/platformsdk/libnapi_base_context.z.so
5acfdc4000-5acfdc5000 rw-p 00000000 [anon:libnapi_base_context.z.so.bss]
5acfe00000-5acfe0b000 r--p 00000000 /system/lib64/module/account/libosaccount.z.so
5acfe0b000-5acfe1e000 r-xp 0000a000 /system/lib64/module/account/libosaccount.z.so
5acfe1e000-5acfe20000 r--p 0001c000 /system/lib64/module/account/libosaccount.z.so
5acfe20000-5acfe22000 rw-p 0001d000 /system/lib64/module/account/libosaccount.z.so
5acfe40000-5acfe47000 r--p 00000000 /system/lib64/platformsdk/libaccount_napi_common.z.so
5acfe47000-5acfe4f000 r-xp 00006000 /system/lib64/platformsdk/libaccount_napi_common.z.so
5acfe4f000-5acfe51000 r--p 0000d000 /system/lib64/platformsdk/libaccount_napi_common.z.so
5acfe51000-5acfe52000 rw-p 0000e000 /system/lib64/platformsdk/libaccount_napi_common.z.so
5acfe80000-5acfe89000 r--p 00000000 /system/lib64/platformsdk/libsg_collect_sdk.z.so
5acfe89000-5acfea1000 r-xp 00008000 /system/lib64/platformsdk/libsg_collect_sdk.z.so
5acfea1000-5acfea7000 r--p 0001f000 /system/lib64/platformsdk/libsg_collect_sdk.z.so
5acfea7000-5acfea8000 rw-p 00024000 /system/lib64/platformsdk/libsg_collect_sdk.z.so
5acfec0000-5acfed2000 r--p 00000000 /system/lib64/platformsdk/libaccount_iam_napi.z.so
5acfed2000-5acfeed000 r-xp 00011000 /system/lib64/platformsdk/libaccount_iam_napi.z.so
5acfeed000-5acfeef000 r--p 0002b000 /system/lib64/platformsdk/libaccount_iam_napi.z.so
5acfeef000-5acfef0000 rw-p 0002c000 /system/lib64/platformsdk/libaccount_iam_napi.z.so
5acfef0000-5acfef1000 rw-p 00000000 [anon:libaccount_iam_napi.z.so.bss]
5acff00000-5acff0c000 r--p 00000000 /system/lib64/platformsdk/libpinauth_framework.z.so
5acff0c000-5acff30000 r-xp 0000b000 /system/lib64/platformsdk/libpinauth_framework.z.so
5acff30000-5acff34000 r--p 0002e000 /system/lib64/platformsdk/libpinauth_framework.z.so
5acff34000-5acff35000 rw-p 00031000 /system/lib64/platformsdk/libpinauth_framework.z.so
5acff40000-5acff49000 r--p 00000000 /system/lib64/platformsdk/libdomain_account_napi.z.so
5acff49000-5acff5c000 r-xp 00008000 /system/lib64/platformsdk/libdomain_account_napi.z.so
5acff5c000-5acff5e000 r--p 0001a000 /system/lib64/platformsdk/libdomain_account_napi.z.so
5acff5e000-5acff5f000 rw-p 0001b000 /system/lib64/platformsdk/libdomain_account_napi.z.so
5acff80000-5acff93000 r--p 00000000 /system/lib64/platformsdk/libaccount_iam_innerkits.z.so
5acff93000-5acffab000 r-xp 00012000 /system/lib64/platformsdk/libaccount_iam_innerkits.z.so
5acffab000-5acffb4000 r--p 00029000 /system/lib64/platformsdk/libaccount_iam_innerkits.z.so
5acffb4000-5acffb5000 rw-p 00031000 /system/lib64/platformsdk/libaccount_iam_innerkits.z.so
5acffc0000-5acffd1000 r--p 00000000 /system/lib64/platformsdk/libusbsrv_client.z.so
5acffd1000-5acfff0000 r-xp 00010000 /system/lib64/platformsdk/libusbsrv_client.z.so
5acfff0000-5acfff4000 r--p 0002e000 /system/lib64/platformsdk/libusbsrv_client.z.so
5acfff4000-5acfff5000 rw-p 00031000 /system/lib64/platformsdk/libusbsrv_client.z.so
5acfff5000-5acfff6000 rw-p 00000000 [anon:libusbsrv_client.z.so.bss]
5ad0000000-5ad000b000 r--p 00000000 /system/lib64/platformsdk/libedm_commom.z.so
5ad000b000-5ad0022000 r-xp 0000a000 /system/lib64/platformsdk/libedm_commom.z.so
5ad0022000-5ad0024000 r--p 00020000 /system/lib64/platformsdk/libedm_commom.z.so
5ad0024000-5ad0025000 rw-p 00021000 /system/lib64/platformsdk/libedm_commom.z.so
5ad0040000-5ad0061000 r--p 00000000 /system/lib64/platformsdk/libedmservice_kits.z.so
5ad0061000-5ad00a8000 r-xp 00020000 /system/lib64/platformsdk/libedmservice_kits.z.so
5ad00a8000-5ad00ad000 r--p 00066000 /system/lib64/platformsdk/libedmservice_kits.z.so
5ad00ad000-5ad00ae000 rw-p 0006a000 /system/lib64/platformsdk/libedmservice_kits.z.so
5ad00ae000-5ad00b0000 rw-p 00000000 [anon:libedmservice_kits.z.so.bss]
5ad00c0000-5ad00d4000 r--p 00000000 /system/lib64/platformsdk/libnet_conn_manager_if.z.so
5ad00d4000-5ad00fc000 r-xp 00013000 /system/lib64/platformsdk/libnet_conn_manager_if.z.so
5ad00fc000-5ad0104000 r--p 0003a000 /system/lib64/platformsdk/libnet_conn_manager_if.z.so
5ad0104000-5ad0105000 rw-p 00041000 /system/lib64/platformsdk/libnet_conn_manager_if.z.so
5ad0140000-5ad0159000 r--p 00000000 /system/lib64/platformsdk/libuserauth_client.z.so
5ad0159000-5ad0198000 r-xp 00018000 /system/lib64/platformsdk/libuserauth_client.z.so
5ad0198000-5ad01a4000 r--p 00056000 /system/lib64/platformsdk/libuserauth_client.z.so
5ad01a4000-5ad01a5000 rw-p 00061000 /system/lib64/platformsdk/libuserauth_client.z.so
5ad01c0000-5ad01c7000 r--p 00000000 /system/lib64/module/libanimator.z.so
5ad01c7000-5ad01de000 r-xp 00006000 /system/lib64/module/libanimator.z.so
5ad01de000-5ad01e0000 r--p 0001c000 /system/lib64/module/libanimator.z.so
5ad01e0000-5ad01e1000 rw-p 0001d000 /system/lib64/module/libanimator.z.so
5ad01e1000-5ad01e2000 rw-p 00000000 [anon:libanimator.z.so.bss]
5ad0200000-5ad0201000 r--p 00000000 /system/lib64/module/app/ability/libabilitystage.z.so
5ad0201000-5ad0202000 r-xp 00000000 /system/lib64/module/app/ability/libabilitystage.z.so
5ad0202000-5ad0203000 r--p 00000000 /system/lib64/module/app/ability/libabilitystage.z.so
5ad0203000-5ad0205000 rw-p 00000000 /system/lib64/module/app/ability/libabilitystage.z.so
5ad0240000-5ad0242000 r--p 00000000 /system/lib64/module/libhilog.z.so
5ad0242000-5ad0246000 r-xp 00001000 /system/lib64/module/libhilog.z.so
5ad0246000-5ad0247000 r--p 00004000 /system/lib64/module/libhilog.z.so
5ad0247000-5ad0248000 rw-p 00004000 /system/lib64/module/libhilog.z.so
5ad0280000-5ad0281000 r--p 00000000 /system/lib64/module/app/ability/libconfigurationconstant.z.so
5ad0281000-5ad0283000 r-xp 00000000 /system/lib64/module/app/ability/libconfigurationconstant.z.so
5ad0283000-5ad0284000 r--p 00001000 /system/lib64/module/app/ability/libconfigurationconstant.z.so
5ad0284000-5ad0285000 rw-p 00001000 /system/lib64/module/app/ability/libconfigurationconstant.z.so
5ad02c0000-5ad02c1000 r--p 00000000 /system/lib64/module/app/ability/libextensionability_napi.z.so
5ad02c1000-5ad02c2000 r-xp 00000000 /system/lib64/module/app/ability/libextensionability_napi.z.so
5ad02c2000-5ad02c3000 r--p 00000000 /system/lib64/module/app/ability/libextensionability_napi.z.so
5ad02c3000-5ad02c5000 rw-p 00000000 /system/lib64/module/app/ability/libextensionability_napi.z.so
5ad0300000-5ad0301000 r--p 00000000 /system/lib64/module/app/ability/libuiability.z.so
5ad0301000-5ad0302000 r-xp 00000000 /system/lib64/module/app/ability/libuiability.z.so
5ad0302000-5ad0303000 r--p 00000000 /system/lib64/module/app/ability/libuiability.z.so
5ad0303000-5ad0306000 rw-p 00000000 /system/lib64/module/app/ability/libuiability.z.so
5ad0340000-5ad0341000 r--p 00000000 /system/lib64/module/application/libcallee_napi.z.so
5ad0341000-5ad0342000 r-xp 00000000 /system/lib64/module/application/libcallee_napi.z.so
5ad0342000-5ad0343000 r--p 00000000 /system/lib64/module/application/libcallee_napi.z.so
5ad0343000-5ad0348000 rw-p 00000000 /system/lib64/module/application/libcallee_napi.z.so
5ad0380000-5ad0385000 r--p 00000000 /system/lib64/module/librpc.z.so
5ad0385000-5ad038d000 r-xp 00004000 /system/lib64/module/librpc.z.so
5ad038d000-5ad038f000 r--p 0000b000 /system/lib64/module/librpc.z.so
5ad038f000-5ad0390000 rw-p 0000c000 /system/lib64/module/librpc.z.so
5ad03c0000-5ad03ca000 r--p 00000000 /system/lib64/module/libabilityaccessctrl.z.so
5ad03ca000-5ad03ef000 r-xp 00009000 /system/lib64/module/libabilityaccessctrl.z.so
5ad03ef000-5ad03f3000 r--p 0002d000 /system/lib64/module/libabilityaccessctrl.z.so
5ad03f3000-5ad03f4000 rw-p 00030000 /system/lib64/module/libabilityaccessctrl.z.so
5ad03f4000-5ad03f5000 rw-p 00000000 [anon:libabilityaccessctrl.z.so.bss]
5ad0400000-5ad0402000 r--p 00000000 /system/lib64/module/app/ability/libabilityconstant.z.so
5ad0402000-5ad0404000 r-xp 00001000 /system/lib64/module/app/ability/libabilityconstant.z.so
5ad0404000-5ad0405000 r--p 00002000 /system/lib64/module/app/ability/libabilityconstant.z.so
5ad0405000-5ad0406000 rw-p 00002000 /system/lib64/module/app/ability/libabilityconstant.z.so
5ad0440000-5ad0441000 r--p 00000000 /system/lib64/module/app/ability/libuiextensionability_napi.z.so
5ad0441000-5ad0442000 r-xp 00000000 /system/lib64/module/app/ability/libuiextensionability_napi.z.so
5ad0442000-5ad0443000 r--p 00000000 /system/lib64/module/app/ability/libuiextensionability_napi.z.so
5ad0443000-5ad0445000 rw-p 00000000 /system/lib64/module/app/ability/libuiextensionability_napi.z.so
5ad0480000-5ad0481000 r--p 00000000 /system/lib64/module/app/ability/libcontextconstant_napi.z.so
5ad0481000-5ad0483000 r-xp 00000000 /system/lib64/module/app/ability/libcontextconstant_napi.z.so
5ad0483000-5ad0484000 r--p 00001000 /system/lib64/module/app/ability/libcontextconstant_napi.z.so
5ad0484000-5ad0485000 rw-p 00001000 /system/lib64/module/app/ability/libcontextconstant_napi.z.so
5ad04c0000-5ad04c1000 r--p 00000000 /system/lib64/module/application/libability_napi.z.so
5ad04c1000-5ad04c2000 r-xp 00000000 /system/lib64/module/application/libability_napi.z.so
5ad04c2000-5ad04c3000 r--p 00000000 /system/lib64/module/application/libability_napi.z.so
5ad04c3000-5ad04c6000 rw-p 00000000 /system/lib64/module/application/libability_napi.z.so
5ad0500000-5ad0501000 r--p 00000000 /system/lib64/module/application/libabilitycontext_napi.z.so
5ad0501000-5ad0502000 r-xp 00000000 /system/lib64/module/application/libabilitycontext_napi.z.so
5ad0502000-5ad0503000 r--p 00000000 /system/lib64/module/application/libabilitycontext_napi.z.so
5ad0503000-5ad0509000 rw-p 00000000 /system/lib64/module/application/libabilitycontext_napi.z.so
5ad0540000-5ad0541000 r--p 00000000 /system/lib64/module/application/libcontext_napi.z.so
5ad0541000-5ad0542000 r-xp 00000000 /system/lib64/module/application/libcontext_napi.z.so
5ad0542000-5ad0543000 r--p 00000000 /system/lib64/module/application/libcontext_napi.z.so
5ad0543000-5ad0548000 rw-p 00000000 /system/lib64/module/application/libcontext_napi.z.so
5ad0580000-5ad0581000 r--p 00000000 /system/lib64/module/application/libcaller_napi.z.so
5ad0581000-5ad0582000 r-xp 00000000 /system/lib64/module/application/libcaller_napi.z.so
5ad0582000-5ad0583000 r--p 00000000 /system/lib64/module/application/libcaller_napi.z.so
5ad0583000-5ad0589000 rw-p 00000000 /system/lib64/module/application/libcaller_napi.z.so
5ad05c0000-5ad05c1000 r--p 00000000 /system/lib64/module/application/libabilitystage_napi.z.so
5ad05c1000-5ad05c2000 r-xp 00000000 /system/lib64/module/application/libabilitystage_napi.z.so
5ad05c2000-5ad05c3000 r--p 00000000 /system/lib64/module/application/libabilitystage_napi.z.so
5ad05c3000-5ad05c5000 rw-p 00000000 /system/lib64/module/application/libabilitystage_napi.z.so
5ad0600000-5ad0601000 r--p 00000000 /system/lib64/module/application/libabilitystagecontext_napi.z.so
5ad0601000-5ad0602000 r-xp 00000000 /system/lib64/module/application/libabilitystagecontext_napi.z.so
5ad0602000-5ad0603000 r--p 00000000 /system/lib64/module/application/libabilitystagecontext_napi.z.so
5ad0603000-5ad0605000 rw-p 00000000 /system/lib64/module/application/libabilitystagecontext_napi.z.so
5ad0640000-5ad0641000 r--p 00000000 /system/lib64/module/application/libapplicationcontext_napi.z.so
5ad0641000-5ad0642000 r-xp 00000000 /system/lib64/module/application/libapplicationcontext_napi.z.so
5ad0642000-5ad0643000 r--p 00000000 /system/lib64/module/application/libapplicationcontext_napi.z.so
5ad0643000-5ad0649000 rw-p 00000000 /system/lib64/module/application/libapplicationcontext_napi.z.so
5ad0680000-5ad0681000 r--p 00000000 /system/lib64/module/application/libextensioncontext_napi.z.so
5ad0681000-5ad0682000 r-xp 00000000 /system/lib64/module/application/libextensioncontext_napi.z.so
5ad0682000-5ad0683000 r--p 00000000 /system/lib64/module/application/libextensioncontext_napi.z.so
5ad0683000-5ad0685000 rw-p 00000000 /system/lib64/module/application/libextensioncontext_napi.z.so
5ad06c0000-5ad06c1000 r--p 00000000 /system/lib64/module/application/libserviceextensionability_napi.z.so
5ad06c1000-5ad06c2000 r-xp 00000000 /system/lib64/module/application/libserviceextensionability_napi.z.so
5ad06c2000-5ad06c3000 r--p 00000000 /system/lib64/module/application/libserviceextensionability_napi.z.so
5ad06c3000-5ad06c5000 rw-p 00000000 /system/lib64/module/application/libserviceextensionability_napi.z.so
5ad0700000-5ad0701000 r--p 00000000 /system/lib64/module/application/libserviceextensioncontext_napi.z.so
5ad0701000-5ad0702000 r-xp 00000000 /system/lib64/module/application/libserviceextensioncontext_napi.z.so
5ad0702000-5ad0703000 r--p 00000000 /system/lib64/module/application/libserviceextensioncontext_napi.z.so
5ad0703000-5ad0708000 rw-p 00000000 /system/lib64/module/application/libserviceextensioncontext_napi.z.so
5ad0740000-5ad0741000 r--p 00000000 /system/lib64/module/application/libwindowstage.z.so
5ad0741000-5ad0744000 r-xp 00000000 /system/lib64/module/application/libwindowstage.z.so
5ad0744000-5ad0745000 r--p 00002000 /system/lib64/module/application/libwindowstage.z.so
5ad0745000-5ad0747000 rw-p 00002000 /system/lib64/module/application/libwindowstage.z.so
5ad0780000-5ad0783000 r--p 00000000 /system/lib64/module/libbatteryinfo.z.so
5ad0783000-5ad0788000 r-xp 00002000 /system/lib64/module/libbatteryinfo.z.so
5ad0788000-5ad0789000 r--p 00006000 /system/lib64/module/libbatteryinfo.z.so
5ad0789000-5ad078a000 rw-p 00006000 /system/lib64/module/libbatteryinfo.z.so
5ad07c0000-5ad07c4000 r--p 00000000 /system/lib64/platformsdk/libbatterysrv_client.z.so
5ad07c4000-5ad07cd000 r-xp 00003000 /system/lib64/platformsdk/libbatterysrv_client.z.so
5ad07cd000-5ad07ce000 r--p 0000b000 /system/lib64/platformsdk/libbatterysrv_client.z.so
5ad07ce000-5ad07cf000 rw-p 0000b000 /system/lib64/platformsdk/libbatterysrv_client.z.so
5ad0800000-5ad0804000 r--p 00000000 /system/lib64/module/libbuffer.z.so
5ad0804000-5ad0812000 r-xp 00003000 /system/lib64/module/libbuffer.z.so
5ad0812000-5ad0813000 r--p 00010000 /system/lib64/module/libbuffer.z.so
5ad0813000-5ad0836000 rw-p 00010000 /system/lib64/module/libbuffer.z.so
5ad0840000-5ad0843000 r--p 00000000 /system/lib64/platformsdk/libbundlemgr_graphics.z.so
5ad0843000-5ad0847000 r-xp 00002000 /system/lib64/platformsdk/libbundlemgr_graphics.z.so
5ad0847000-5ad0848000 r--p 00005000 /system/lib64/platformsdk/libbundlemgr_graphics.z.so
5ad0848000-5ad0849000 rw-p 00005000 /system/lib64/platformsdk/libbundlemgr_graphics.z.so
5ad0880000-5ad088d000 r--p 00000000 /system/lib64/module/libbundle.z.so
5ad088d000-5ad08b6000 r-xp 0000c000 /system/lib64/module/libbundle.z.so
5ad08b6000-5ad08ba000 r--p 00034000 /system/lib64/module/libbundle.z.so
5ad08ba000-5ad08bb000 rw-p 00037000 /system/lib64/module/libbundle.z.so
5ad08c0000-5ad08c1000 r--p 00000000 /system/lib64/module/libcommoneventmanager.z.so
5ad08c1000-5ad08c4000 r-xp 00000000 /system/lib64/module/libcommoneventmanager.z.so
5ad08c4000-5ad08c5000 r--p 00002000 /system/lib64/module/libcommoneventmanager.z.so
5ad08c5000-5ad08c6000 rw-p 00002000 /system/lib64/module/libcommoneventmanager.z.so
5ad0900000-5ad091d000 r--p 00000000 /system/lib64/libnapi_commoneventmanager.z.so
5ad091d000-5ad093a000 r-xp 0001c000 /system/lib64/libnapi_commoneventmanager.z.so
5ad093a000-5ad093d000 r--p 00038000 /system/lib64/libnapi_commoneventmanager.z.so
5ad093d000-5ad093e000 rw-p 0003a000 /system/lib64/libnapi_commoneventmanager.z.so
5ad0940000-5ad094a000 r--p 00000000 /system/lib64/module/libcontact.z.so
5ad094a000-5ad097e000 r-xp 00009000 /system/lib64/module/libcontact.z.so
5ad097e000-5ad0981000 r--p 0003c000 /system/lib64/module/libcontact.z.so
5ad0981000-5ad0989000 rw-p 0003e000 /system/lib64/module/libcontact.z.so
5ad09c0000-5ad09c3000 r--p 00000000 /system/lib64/module/libdeviceinfo.z.so
5ad09c3000-5ad09c8000 r-xp 00002000 /system/lib64/module/libdeviceinfo.z.so
5ad09c8000-5ad09ca000 r--p 00006000 /system/lib64/module/libdeviceinfo.z.so
5ad09ca000-5ad09cb000 rw-p 00007000 /system/lib64/module/libdeviceinfo.z.so
5ad0a00000-5ad0a11000 r--p 00000000 /system/lib64/module/data/libdatashare.z.so
5ad0a11000-5ad0a55000 r-xp 00010000 /system/lib64/module/data/libdatashare.z.so
5ad0a55000-5ad0a5b000 r--p 00053000 /system/lib64/module/data/libdatashare.z.so
5ad0a5b000-5ad0a5c000 rw-p 00058000 /system/lib64/module/data/libdatashare.z.so
5ad0a5c000-5ad0a5d000 rw-p 00000000 [anon:libdatashare.z.so.bss]
5ad0a80000-5ad0a81000 r--p 00000000 /system/lib64/module/data/libdatasharepredicates.z.so
5ad0a81000-5ad0a84000 r-xp 00000000 /system/lib64/module/data/libdatasharepredicates.z.so
5ad0a84000-5ad0a85000 r--p 00002000 /system/lib64/module/data/libdatasharepredicates.z.so
5ad0a85000-5ad0a86000 rw-p 00002000 /system/lib64/module/data/libdatasharepredicates.z.so
5ad0ac0000-5ad0adb000 r--p 00000000 /system/lib64/module/data/libdistributedkvstore.z.so
5ad0adb000-5ad0b29000 r-xp 0001a000 /system/lib64/module/data/libdistributedkvstore.z.so
5ad0b29000-5ad0b30000 r--p 00067000 /system/lib64/module/data/libdistributedkvstore.z.so
5ad0b30000-5ad0b31000 rw-p 0006d000 /system/lib64/module/data/libdistributedkvstore.z.so
5ad0b40000-5ad0b47000 r--p 00000000 /system/lib64/libpreferences_jscommon.z.so
5ad0b47000-5ad0b53000 r-xp 00006000 /system/lib64/libpreferences_jscommon.z.so
5ad0b53000-5ad0b54000 r--p 00011000 /system/lib64/libpreferences_jscommon.z.so
5ad0b54000-5ad0b55000 rw-p 00011000 /system/lib64/libpreferences_jscommon.z.so
5ad0b55000-5ad0b56000 rw-p 00000000 [anon:libpreferences_jscommon.z.so.bss]
5ad0b80000-5ad0b88000 r--p 00000000 /system/lib64/module/data/libpreferences.z.so
5ad0b88000-5ad0ba4000 r-xp 00007000 /system/lib64/module/data/libpreferences.z.so
5ad0ba4000-5ad0ba7000 r--p 00022000 /system/lib64/module/data/libpreferences.z.so
5ad0ba7000-5ad0ba8000 rw-p 00024000 /system/lib64/module/data/libpreferences.z.so
5ad0bc0000-5ad0bd8000 r--p 00000000 /system/lib64/module/data/librelationalstore.z.so
5ad0bd8000-5ad0c5b000 r-xp 00017000 /system/lib64/module/data/librelationalstore.z.so
5ad0c5b000-5ad0c62000 r--p 00099000 /system/lib64/module/data/librelationalstore.z.so
5ad0c62000-5ad0c63000 rw-p 0009f000 /system/lib64/module/data/librelationalstore.z.so
5ad0c80000-5ad0c8d000 r--p 00000000 /system/lib64/module/libdisplay_napi.z.so
5ad0c8d000-5ad0cad000 r-xp 0000c000 /system/lib64/module/libdisplay_napi.z.so
5ad0cad000-5ad0caf000 r--p 0002b000 /system/lib64/module/libdisplay_napi.z.so
5ad0caf000-5ad0cb0000 rw-p 0002c000 /system/lib64/module/libdisplay_napi.z.so
5ad0cb0000-5ad0cb1000 rw-p 00000000 [anon:libdisplay_napi.z.so.bss]
5ad0cc0000-5ad0cc9000 r--p 00000000 /system/lib64/module/file/libfileuri.z.so
5ad0cc9000-5ad0cf2000 r-xp 00008000 /system/lib64/module/file/libfileuri.z.so
5ad0cf2000-5ad0cf5000 r--p 00030000 /system/lib64/module/file/libfileuri.z.so
5ad0cf5000-5ad0cf6000 rw-p 00032000 /system/lib64/module/file/libfileuri.z.so
5ad0d00000-5ad0d0b000 r--p 00000000 /system/lib64/platformsdk/libfilemgmt_libn.z.so
5ad0d0b000-5ad0d29000 r-xp 0000a000 /system/lib64/platformsdk/libfilemgmt_libn.z.so
5ad0d29000-5ad0d2c000 r--p 00027000 /system/lib64/platformsdk/libfilemgmt_libn.z.so
5ad0d2c000-5ad0d2d000 rw-p 00029000 /system/lib64/platformsdk/libfilemgmt_libn.z.so
5ad0d40000-5ad0d46000 r--p 00000000 /system/lib64/module/file/libhash.z.so
5ad0d46000-5ad0d57000 r-xp 00005000 /system/lib64/module/file/libhash.z.so
5ad0d57000-5ad0d5a000 r--p 00015000 /system/lib64/module/file/libhash.z.so
5ad0d5a000-5ad0d5b000 rw-p 00017000 /system/lib64/module/file/libhash.z.so
5ad0d80000-5ad0d87000 r--p 00000000 /system/lib64/module/file/libpicker.z.so
5ad0d87000-5ad0da5000 r-xp 00006000 /system/lib64/module/file/libpicker.z.so
5ad0da5000-5ad0da7000 r--p 00023000 /system/lib64/module/file/libpicker.z.so
5ad0da7000-5ad0db3000 rw-p 00024000 /system/lib64/module/file/libpicker.z.so
5ad0db3000-5ad0db4000 rw-p 00000000 [anon:libpicker.z.so.bss]
5ad0dc0000-5ad0dd6000 r--p 00000000 /system/lib64/module/libfileio.z.so
5ad0dd6000-5ad0e30000 r-xp 00015000 /system/lib64/module/libfileio.z.so
5ad0e30000-5ad0e34000 r--p 0006e000 /system/lib64/module/libfileio.z.so
5ad0e34000-5ad0e35000 rw-p 00071000 /system/lib64/module/libfileio.z.so
5ad0e35000-5ad0e36000 rw-p 00000000 [anon:libfileio.z.so.bss]
5ad0e40000-5ad0e46000 r--p 00000000 /system/lib64/platformsdk/libremote_uri_native.z.so
5ad0e46000-5ad0e50000 r-xp 00005000 /system/lib64/platformsdk/libremote_uri_native.z.so
5ad0e50000-5ad0e51000 r--p 0000e000 /system/lib64/platformsdk/libremote_uri_native.z.so
5ad0e51000-5ad0e52000 rw-p 0000e000 /system/lib64/platformsdk/libremote_uri_native.z.so
5ad0e52000-5ad0e53000 rw-p 00000000 [anon:libremote_uri_native.z.so.bss]
5ad0e80000-5ad0e84000 r--p 00000000 /system/lib64/module/libhiappevent.z.so
5ad0e84000-5ad0e8b000 r-xp 00003000 /system/lib64/module/libhiappevent.z.so
5ad0e8b000-5ad0e8d000 r--p 00009000 /system/lib64/module/libhiappevent.z.so
5ad0e8d000-5ad0e8e000 rw-p 0000a000 /system/lib64/module/libhiappevent.z.so
5ad0ec0000-5ad0ec2000 r--p 00000000 /system/lib64/module/libhitracemeter_napi.z.so
5ad0ec2000-5ad0ec4000 r-xp 00001000 /system/lib64/module/libhitracemeter_napi.z.so
5ad0ec4000-5ad0ec6000 r--p 00002000 /system/lib64/module/libhitracemeter_napi.z.so
5ad0ec6000-5ad0ec7000 rw-p 00003000 /system/lib64/module/libhitracemeter_napi.z.so
5ad0f00000-5ad0f0a000 r--p 00000000 /system/lib64/module/hiviewdfx/libhiappevent_napi.z.so
5ad0f0a000-5ad0f26000 r-xp 00009000 /system/lib64/module/hiviewdfx/libhiappevent_napi.z.so
5ad0f26000-5ad0f28000 r--p 00024000 /system/lib64/module/hiviewdfx/libhiappevent_napi.z.so
5ad0f28000-5ad0f29000 rw-p 00025000 /system/lib64/module/hiviewdfx/libhiappevent_napi.z.so
5ad0f29000-5ad0f2a000 rw-p 00000000 [anon:libhiappevent_napi.z.so.bss]
5ad0f40000-5ad0f54000 r--p 00000000 /system/lib64/libhuaweiid_napi_base.z.so
5ad0f54000-5ad0f7a000 r-xp 00013000 /system/lib64/libhuaweiid_napi_base.z.so
5ad0f7a000-5ad0f7d000 r--p 00038000 /system/lib64/libhuaweiid_napi_base.z.so
5ad0f7d000-5ad0f7e000 rw-p 0003a000 /system/lib64/libhuaweiid_napi_base.z.so
5ad0f7e000-5ad0f7f000 rw-p 00000000 [anon:libhuaweiid_napi_base.z.so.bss]
5ad0f80000-5ad0f8b000 r--p 00000000 /system/lib64/libhuaweiid_native_base.z.so
5ad0f8b000-5ad0fa0000 r-xp 0000a000 /system/lib64/libhuaweiid_native_base.z.so
5ad0fa0000-5ad0fa3000 r--p 0001e000 /system/lib64/libhuaweiid_native_base.z.so
5ad0fa3000-5ad0fa4000 rw-p 00020000 /system/lib64/libhuaweiid_native_base.z.so
5ad0fc0000-5ad0fd1000 r--p 00000000 /system/lib64/libhuaweiid_sa_client.z.so
5ad0fd1000-5ad0ffe000 r-xp 00010000 /system/lib64/libhuaweiid_sa_client.z.so
5ad0ffe000-5ad1001000 r--p 0003c000 /system/lib64/libhuaweiid_sa_client.z.so
5ad1001000-5ad1002000 rw-p 0003e000 /system/lib64/libhuaweiid_sa_client.z.so
5ad1040000-5ad1051000 r--p 00000000 /system/lib64/module/hms/core/libauthentication.z.so
5ad1051000-5ad1076000 r-xp 00010000 /system/lib64/module/hms/core/libauthentication.z.so
5ad1076000-5ad1079000 r--p 00034000 /system/lib64/module/hms/core/libauthentication.z.so
5ad1079000-5ad107b000 rw-p 00036000 /system/lib64/module/hms/core/libauthentication.z.so
5ad107b000-5ad107c000 rw-p 00000000 [anon:libauthentication.z.so.bss]
5ad1080000-5ad1092000 r--p 00000000 /system/lib64/libhuaweiid_innerkits_ndk.z.so
5ad1092000-5ad10c1000 r-xp 00011000 /system/lib64/libhuaweiid_innerkits_ndk.z.so
5ad10c1000-5ad10c4000 r--p 0003f000 /system/lib64/libhuaweiid_innerkits_ndk.z.so
5ad10c4000-5ad10c5000 rw-p 00041000 /system/lib64/libhuaweiid_innerkits_ndk.z.so
5ad10c5000-5ad10c6000 rw-p 00000000 [anon:libhuaweiid_innerkits_ndk.z.so.bss]
5ad1100000-5ad110a000 r--p 00000000 /system/lib64/librcp_network_listener.z.so
5ad110a000-5ad1113000 r-xp 00009000 /system/lib64/librcp_network_listener.z.so
5ad1113000-5ad1117000 r--p 00011000 /system/lib64/librcp_network_listener.z.so
5ad1117000-5ad1118000 rw-p 00014000 /system/lib64/librcp_network_listener.z.so
5ad1118000-5ad1119000 rw-p 00000000 [anon:librcp_network_listener.z.so.bss]
5ad1140000-5ad1149000 r--p 00000000 /system/lib64/libnetwork_profiler.z.so
5ad1149000-5ad1166000 r-xp 00008000 /system/lib64/libnetwork_profiler.z.so
5ad1166000-5ad1168000 r--p 00024000 /system/lib64/libnetwork_profiler.z.so
5ad1168000-5ad1169000 rw-p 00025000 /system/lib64/libnetwork_profiler.z.so
5ad1180000-5ad1189000 r--p 00000000 /system/lib64/ndk/libopenhitls_pki.z.so
5ad1189000-5ad119f000 r-xp 00008000 /system/lib64/ndk/libopenhitls_pki.z.so
5ad119f000-5ad11a0000 r--p 0001d000 /system/lib64/ndk/libopenhitls_pki.z.so
5ad11a0000-5ad11a1000 rw-p 0001d000 /system/lib64/ndk/libopenhitls_pki.z.so
5ad11c0000-5ad11c9000 r--p 00000000 /system/lib64/platformsdk/libcrypto_framework_lib.z.so
5ad11c9000-5ad11db000 r-xp 00008000 /system/lib64/platformsdk/libcrypto_framework_lib.z.so
5ad11db000-5ad11dd000 r--p 00019000 /system/lib64/platformsdk/libcrypto_framework_lib.z.so
5ad11dd000-5ad11de000 rw-p 0001a000 /system/lib64/platformsdk/libcrypto_framework_lib.z.so
5ad1200000-5ad121d000 r--p 00000000 /system/lib64/libha_client_core.z.so
5ad121d000-5ad128c000 r-xp 0001c000 /system/lib64/libha_client_core.z.so
5ad128c000-5ad1290000 r--p 0008a000 /system/lib64/libha_client_core.z.so
5ad1290000-5ad1291000 rw-p 0008d000 /system/lib64/libha_client_core.z.so
5ad1291000-5ad1294000 rw-p 00000000 [anon:libha_client_core.z.so.bss]
5ad12c0000-5ad12cc000 r--p 00000000 /system/lib64/module/hms/core/libhianalytics_napi.z.so
5ad12cc000-5ad12f3000 r-xp 0000b000 /system/lib64/module/hms/core/libhianalytics_napi.z.so
5ad12f3000-5ad12f5000 r--p 00031000 /system/lib64/module/hms/core/libhianalytics_napi.z.so
5ad12f5000-5ad12f6000 rw-p 00032000 /system/lib64/module/hms/core/libhianalytics_napi.z.so
5ad12f6000-5ad12f9000 rw-p 00000000 [anon:libhianalytics_napi.z.so.bss]
5ad1300000-5ad136d000 r--p 00000000 /system/lib64/libcollaboration_rcp_native.z.so
5ad136d000-5ad1472000 r-xp 0006c000 /system/lib64/libcollaboration_rcp_native.z.so
5ad1472000-5ad1488000 r--p 00170000 /system/lib64/libcollaboration_rcp_native.z.so
5ad1488000-5ad1489000 rw-p 00185000 /system/lib64/libcollaboration_rcp_native.z.so
5ad1489000-5ad148a000 rw-p 00000000 [anon:libcollaboration_rcp_native.z.so.bss]
5ad14c0000-5ad14c3000 r--p 00000000 /system/lib64/librcp_dfx.z.so
5ad14c3000-5ad14c6000 r-xp 00002000 /system/lib64/librcp_dfx.z.so
5ad14c6000-5ad14c8000 r--p 00004000 /system/lib64/librcp_dfx.z.so
5ad14c8000-5ad14c9000 rw-p 00005000 /system/lib64/librcp_dfx.z.so
5ad1500000-5ad151c000 r--p 00000000 /system/lib64/platformsdk/libcrypto_openssl_plugin_lib.z.so
5ad151c000-5ad1560000 r-xp 0001b000 /system/lib64/platformsdk/libcrypto_openssl_plugin_lib.z.so
5ad1560000-5ad1562000 r--p 0005e000 /system/lib64/platformsdk/libcrypto_openssl_plugin_lib.z.so
5ad1562000-5ad1563000 rw-p 0005f000 /system/lib64/platformsdk/libcrypto_openssl_plugin_lib.z.so
5ad1580000-5ad158e000 r--p 00000000 /system/lib64/libnetmanager_enhanced_service_if.z.so
5ad158e000-5ad15ac000 r-xp 0000d000 /system/lib64/libnetmanager_enhanced_service_if.z.so
5ad15ac000-5ad15b6000 r--p 0002a000 /system/lib64/libnetmanager_enhanced_service_if.z.so
5ad15b6000-5ad15b7000 rw-p 00033000 /system/lib64/libnetmanager_enhanced_service_if.z.so
5ad15c0000-5ad15cd000 r--p 00000000 /system/lib64/chipset-sdk/libnghttp2_shared.z.so
5ad15cd000-5ad15e7000 r-xp 0000c000 /system/lib64/chipset-sdk/libnghttp2_shared.z.so
5ad15e7000-5ad15ea000 r--p 00025000 /system/lib64/chipset-sdk/libnghttp2_shared.z.so
5ad15ea000-5ad15ec000 rw-p 00027000 /system/lib64/chipset-sdk/libnghttp2_shared.z.so
5ad1600000-5ad1671000 r--p 00000000 /system/lib64/chipset-sdk/libbrotli_shared.z.so
5ad1671000-5ad16bf000 r-xp 00070000 /system/lib64/chipset-sdk/libbrotli_shared.z.so
5ad16bf000-5ad16c0000 r--p 000bd000 /system/lib64/chipset-sdk/libbrotli_shared.z.so
5ad16c0000-5ad16c1000 rw-p 000bd000 /system/lib64/chipset-sdk/libbrotli_shared.z.so
5ad1700000-5ad1711000 r--p 00000000 /system/lib64/libha_ace_engine.z.so
5ad1711000-5ad175a000 r-xp 00010000 /system/lib64/libha_ace_engine.z.so
5ad175a000-5ad175d000 r--p 00058000 /system/lib64/libha_ace_engine.z.so
5ad175d000-5ad175e000 rw-p 0005a000 /system/lib64/libha_ace_engine.z.so
5ad175e000-5ad1760000 rw-p 00000000 [anon:libha_ace_engine.z.so.bss]
5ad1780000-5ad178b000 r--p 00000000 /system/lib64/ndk/libopenhitls_bsl.z.so
5ad178b000-5ad17a0000 r-xp 0000a000 /system/lib64/ndk/libopenhitls_bsl.z.so
5ad17a0000-5ad17a1000 r--p 0001e000 /system/lib64/ndk/libopenhitls_bsl.z.so
5ad17a1000-5ad17a3000 rw-p 0001e000 /system/lib64/ndk/libopenhitls_bsl.z.so
5ad17a3000-5ad17a4000 rw-p 00000000 [anon:libopenhitls_bsl.z.so.bss]
5ad17c0000-5ad17ce000 r--p 00000000 /system/lib64/libha_client_expand.z.so
5ad17ce000-5ad17ea000 r-xp 0000d000 /system/lib64/libha_client_expand.z.so
5ad17ea000-5ad17ef000 r--p 00028000 /system/lib64/libha_client_expand.z.so
5ad17ef000-5ad17f0000 rw-p 0002c000 /system/lib64/libha_client_expand.z.so
5ad17f0000-5ad17f2000 rw-p 00000000 [anon:libha_client_expand.z.so.bss]
5ad1800000-5ad185b000 r--p 00000000 /system/lib64/ndk/libopenhitls_crypto.z.so
5ad185b000-5ad190c000 r-xp 0005a000 /system/lib64/ndk/libopenhitls_crypto.z.so
5ad190c000-5ad1910000 r--p 0010a000 /system/lib64/ndk/libopenhitls_crypto.z.so
5ad1910000-5ad1911000 rw-p 0010d000 /system/lib64/ndk/libopenhitls_crypto.z.so
5ad1940000-5ad195a000 r--p 00000000 /system/lib64/ndk/libopenhitls_tls.z.so
5ad195a000-5ad1986000 r-xp 00019000 /system/lib64/ndk/libopenhitls_tls.z.so
5ad1986000-5ad1988000 r--p 00044000 /system/lib64/ndk/libopenhitls_tls.z.so
5ad1988000-5ad198a000 rw-p 00045000 /system/lib64/ndk/libopenhitls_tls.z.so
5ad19c0000-5ad1a41000 r--p 00000000 /system/lib64/platformsdk/libcurl_shared_http3.z.so
5ad1a41000-5ad1c77000 r-xp 00080000 /system/lib64/platformsdk/libcurl_shared_http3.z.so
5ad1c77000-5ad1c92000 r--p 002b5000 /system/lib64/platformsdk/libcurl_shared_http3.z.so
5ad1c92000-5ad1c96000 rw-p 002cf000 /system/lib64/platformsdk/libcurl_shared_http3.z.so
5ad1c96000-5ad1c98000 rw-p 00000000 [anon:libcurl_shared_http3.z.so.bss]
5ad1cc0000-5ad1cc7000 r--p 00000000 /system/lib64/libha_client.z.so
5ad1cc7000-5ad1cda000 r-xp 00006000 /system/lib64/libha_client.z.so
5ad1cda000-5ad1cdc000 r--p 00018000 /system/lib64/libha_client.z.so
5ad1cdc000-5ad1cdd000 rw-p 00019000 /system/lib64/libha_client.z.so
5ad1cdd000-5ad1cdf000 rw-p 00000000 [anon:libha_client.z.so.bss]
5ad1d00000-5ad1d16000 r--p 00000000 /system/lib64/module/libi18n.z.so
5ad1d16000-5ad1d3d000 r-xp 00015000 /system/lib64/module/libi18n.z.so
5ad1d3d000-5ad1d41000 r--p 0003b000 /system/lib64/module/libi18n.z.so
5ad1d41000-5ad1d42000 rw-p 0003e000 /system/lib64/module/libi18n.z.so
5ad1d80000-5ad1d8a000 r--p 00000000 /system/lib64/platformsdk/libi18n_sa_client.z.so
5ad1d8a000-5ad1d99000 r-xp 00009000 /system/lib64/platformsdk/libi18n_sa_client.z.so
5ad1d99000-5ad1d9d000 r--p 00017000 /system/lib64/platformsdk/libi18n_sa_client.z.so
5ad1d9d000-5ad1d9e000 rw-p 0001a000 /system/lib64/platformsdk/libi18n_sa_client.z.so
5ad1dc0000-5ad1dd8000 r--p 00000000 /system/lib64/platformsdk/libintl_napi.z.so
5ad1dd8000-5ad1dfc000 r-xp 00017000 /system/lib64/platformsdk/libintl_napi.z.so
5ad1dfc000-5ad1dff000 r--p 0003a000 /system/lib64/platformsdk/libintl_napi.z.so
5ad1dff000-5ad1e00000 rw-p 0003c000 /system/lib64/platformsdk/libintl_napi.z.so
5ad1e00000-5ad1e02000 r--p 00000000 /system/lib64/module/identifier/liboaid.z.so
5ad1e02000-5ad1e06000 r-xp 00001000 /system/lib64/module/identifier/liboaid.z.so
5ad1e06000-5ad1e07000 r--p 00004000 /system/lib64/module/identifier/liboaid.z.so
5ad1e07000-5ad1e08000 rw-p 00004000 /system/lib64/module/identifier/liboaid.z.so
5ad1e40000-5ad1e46000 r--p 00000000 /system/lib64/platformsdk/liboaid_client.z.so
5ad1e46000-5ad1e4d000 r-xp 00005000 /system/lib64/platformsdk/liboaid_client.z.so
5ad1e4d000-5ad1e51000 r--p 0000b000 /system/lib64/platformsdk/liboaid_client.z.so
5ad1e51000-5ad1e52000 rw-p 0000e000 /system/lib64/platformsdk/liboaid_client.z.so
5ad1e52000-5ad1e53000 rw-p 00000000 [anon:liboaid_client.z.so.bss]
5ad1e80000-5ad1e93000 r--p 00000000 /system/lib64/module/libinputmethod.z.so
5ad1e93000-5ad1ec5000 r-xp 00012000 /system/lib64/module/libinputmethod.z.so
5ad1ec5000-5ad1eca000 r--p 00043000 /system/lib64/module/libinputmethod.z.so
5ad1eca000-5ad1ecb000 rw-p 00047000 /system/lib64/module/libinputmethod.z.so
5ad1ecb000-5ad1ecc000 rw-p 00000000 [anon:libinputmethod.z.so.bss]
5ad1f00000-5ad1f01000 r--p 00000000 /system/lib64/module/libintl.z.so
5ad1f01000-5ad1f02000 r-xp 00000000 /system/lib64/module/libintl.z.so
5ad1f02000-5ad1f03000 r--p 00000000 /system/lib64/module/libintl.z.so
5ad1f03000-5ad1f04000 rw-p 00000000 /system/lib64/module/libintl.z.so
5ad1f40000-5ad1f46000 r--p 00000000 /system/lib64/module/libmeasure.z.so
5ad1f46000-5ad1f5d000 r-xp 00005000 /system/lib64/module/libmeasure.z.so
5ad1f5d000-5ad1f5f000 r--p 0001b000 /system/lib64/module/libmeasure.z.so
5ad1f5f000-5ad1f61000 rw-p 0001c000 /system/lib64/module/libmeasure.z.so
5ad1f80000-5ad1f86000 r--p 00000000 /system/lib64/platformsdk/libaudio_toneplayer.z.so
5ad1f86000-5ad1f8e000 r-xp 00005000 /system/lib64/platformsdk/libaudio_toneplayer.z.so
5ad1f8e000-5ad1f90000 r--p 0000c000 /system/lib64/platformsdk/libaudio_toneplayer.z.so
5ad1f90000-5ad1f91000 rw-p 0000d000 /system/lib64/platformsdk/libaudio_toneplayer.z.so
5ad1fc0000-5ad2003000 r--p 00000000 /system/lib64/module/multimedia/libaudio.z.so
5ad2003000-5ad2139000 r-xp 00042000 /system/lib64/module/multimedia/libaudio.z.so
5ad2139000-5ad214c000 r--p 00177000 /system/lib64/module/multimedia/libaudio.z.so
5ad214c000-5ad214d000 rw-p 00189000 /system/lib64/module/multimedia/libaudio.z.so
5ad214d000-5ad2158000 rw-p 00000000 [anon:libaudio.z.so.bss]
5ad2180000-5ad2186000 r--p 00000000 /system/lib64/platformsdk/libaudio_loopback.z.so
5ad2186000-5ad218f000 r-xp 00005000 /system/lib64/platformsdk/libaudio_loopback.z.so
5ad218f000-5ad2191000 r--p 0000d000 /system/lib64/platformsdk/libaudio_loopback.z.so
5ad2191000-5ad2192000 rw-p 0000e000 /system/lib64/platformsdk/libaudio_loopback.z.so
5ad21c0000-5ad21c8000 r--p 00000000 /system/lib64/platformsdk/libtel_cellular_data_api.z.so
5ad21c8000-5ad21dd000 r-xp 00007000 /system/lib64/platformsdk/libtel_cellular_data_api.z.so
5ad21dd000-5ad21e0000 r--p 0001b000 /system/lib64/platformsdk/libtel_cellular_data_api.z.so
5ad21e0000-5ad21e1000 rw-p 0001d000 /system/lib64/platformsdk/libtel_cellular_data_api.z.so
5ad2200000-5ad2252000 r--p 00000000 /system/lib64/platformsdk/libtel_core_service_api.z.so
5ad2252000-5ad22eb000 r-xp 00051000 /system/lib64/platformsdk/libtel_core_service_api.z.so
5ad22eb000-5ad22fa000 r--p 000e9000 /system/lib64/platformsdk/libtel_core_service_api.z.so
5ad22fa000-5ad22fb000 rw-p 000f7000 /system/lib64/platformsdk/libtel_core_service_api.z.so
5ad22fb000-5ad22fc000 rw-p 00000000 [anon:libtel_core_service_api.z.so.bss]
5ad2300000-5ad230c000 r--p 00000000 /system/lib64/platformsdk/libavsession_utils.z.so
5ad230c000-5ad2329000 r-xp 0000b000 /system/lib64/platformsdk/libavsession_utils.z.so
5ad2329000-5ad232b000 r--p 00027000 /system/lib64/platformsdk/libavsession_utils.z.so
5ad232b000-5ad232c000 rw-p 00028000 /system/lib64/platformsdk/libavsession_utils.z.so
5ad232c000-5ad232d000 rw-p 00000000 [anon:libavsession_utils.z.so.bss]
5ad2340000-5ad2358000 r--p 00000000 /system/lib64/libidl_avsession_service_interface_stub.z.so
5ad2358000-5ad2375000 r-xp 00017000 /system/lib64/libidl_avsession_service_interface_stub.z.so
5ad2375000-5ad237c000 r--p 00034000 /system/lib64/libidl_avsession_service_interface_stub.z.so
5ad237c000-5ad237d000 rw-p 0003a000 /system/lib64/libidl_avsession_service_interface_stub.z.so
5ad2380000-5ad23b0000 r--p 00000000 /system/lib64/platformsdk/libavsession_client.z.so
5ad23b0000-5ad2405000 r-xp 0002f000 /system/lib64/platformsdk/libavsession_client.z.so
5ad2405000-5ad2411000 r--p 00083000 /system/lib64/platformsdk/libavsession_client.z.so
5ad2411000-5ad2412000 rw-p 0008e000 /system/lib64/platformsdk/libavsession_client.z.so
5ad2412000-5ad2413000 rw-p 00000000 [anon:libavsession_client.z.so.bss]
5ad2440000-5ad2461000 r--p 00000000 /system/lib64/chipset-sdk/libcurl_shared.z.so
5ad2461000-5ad24fe000 r-xp 00020000 /system/lib64/chipset-sdk/libcurl_shared.z.so
5ad24fe000-5ad2502000 r--p 000bc000 /system/lib64/chipset-sdk/libcurl_shared.z.so
5ad2502000-5ad2505000 rw-p 000bf000 /system/lib64/chipset-sdk/libcurl_shared.z.so
5ad2505000-5ad2506000 rw-p 00000000 [anon:libcurl_shared.z.so.bss]
5ad2540000-5ad257d000 r--p 00000000 /system/lib64/module/multimedia/libavsession_napi.z.so
5ad257d000-5ad2650000 r-xp 0003c000 /system/lib64/module/multimedia/libavsession_napi.z.so
5ad2650000-5ad265d000 r--p 0010e000 /system/lib64/module/multimedia/libavsession_napi.z.so
5ad265d000-5ad265e000 rw-p 0011a000 /system/lib64/module/multimedia/libavsession_napi.z.so
5ad265e000-5ad2662000 rw-p 00000000 [anon:libavsession_napi.z.so.bss]
5ad2680000-5ad2689000 r--p 00000000 /system/lib64/platformsdk/libavsession_cast_client.z.so
5ad2689000-5ad2699000 r-xp 00008000 /system/lib64/platformsdk/libavsession_cast_client.z.so
5ad2699000-5ad269c000 r--p 00017000 /system/lib64/platformsdk/libavsession_cast_client.z.so
5ad269c000-5ad269d000 rw-p 00019000 /system/lib64/platformsdk/libavsession_cast_client.z.so
5ad26c0000-5ad26d6000 r--p 00000000 /system/lib64/platformsdk/libavsession_common.z.so
5ad26d6000-5ad26f2000 r-xp 00015000 /system/lib64/platformsdk/libavsession_common.z.so
5ad26f2000-5ad26f6000 r--p 00030000 /system/lib64/platformsdk/libavsession_common.z.so
5ad26f6000-5ad26f7000 rw-p 00033000 /system/lib64/platformsdk/libavsession_common.z.so
5ad2700000-5ad2703000 r--p 00000000 /system/lib64/module/multimedia/libcamera_napi.z.so
5ad2703000-5ad270e000 r-xp 00002000 /system/lib64/module/multimedia/libcamera_napi.z.so
5ad270e000-5ad270f000 r--p 0000c000 /system/lib64/module/multimedia/libcamera_napi.z.so
5ad270f000-5ad2710000 rw-p 0000c000 /system/lib64/module/multimedia/libcamera_napi.z.so
5ad2710000-5ad2711000 rw-p 00000000 [anon:libcamera_napi.z.so.bss]
5ad2740000-5ad2868000 r--p 00000000 /system/lib64/libmedialibrary_nutils.z.so
5ad2868000-5ad2e48000 r-xp 00127000 /system/lib64/libmedialibrary_nutils.z.so
5ad2e48000-5ad2e5b000 r--p 00706000 /system/lib64/libmedialibrary_nutils.z.so
5ad2e5b000-5ad2e5d000 rw-p 00718000 /system/lib64/libmedialibrary_nutils.z.so
5ad2e5d000-5ad2f11000 rw-p 00000000 [anon:libmedialibrary_nutils.z.so.bss]
5ad2f40000-5ad2f91000 r--p 00000000 /system/lib64/libcamera_napi_base.z.so
5ad2f91000-5ad3038000 r-xp 00050000 /system/lib64/libcamera_napi_base.z.so
5ad3038000-5ad3044000 r--p 000f6000 /system/lib64/libcamera_napi_base.z.so
5ad3044000-5ad3045000 rw-p 00101000 /system/lib64/libcamera_napi_base.z.so
5ad3045000-5ad3049000 rw-p 00000000 [anon:libcamera_napi_base.z.so.bss]
5ad3080000-5ad3082000 r--p 00000000 /system/lib64/module/multimedia/libimage.z.so
5ad3082000-5ad3085000 r-xp 00001000 /system/lib64/module/multimedia/libimage.z.so
5ad3085000-5ad3086000 r--p 00003000 /system/lib64/module/multimedia/libimage.z.so
5ad3086000-5ad3087000 rw-p 00003000 /system/lib64/module/multimedia/libimage.z.so
5ad30c0000-5ad30e5000 r--p 00000000 /system/lib64/platformsdk/libmedia_avplayer.z.so
5ad30e5000-5ad3136000 r-xp 00024000 /system/lib64/platformsdk/libmedia_avplayer.z.so
5ad3136000-5ad313b000 r--p 00074000 /system/lib64/platformsdk/libmedia_avplayer.z.so
5ad313b000-5ad313c000 rw-p 00078000 /system/lib64/platformsdk/libmedia_avplayer.z.so
5ad313c000-5ad313d000 rw-p 00000000 [anon:libmedia_avplayer.z.so.bss]
5ad3140000-5ad314f000 r--p 00000000 /system/lib64/platformsdk/libmedia_soundpool.z.so
5ad314f000-5ad316e000 r-xp 0000e000 /system/lib64/platformsdk/libmedia_soundpool.z.so
5ad316e000-5ad3170000 r--p 0002c000 /system/lib64/platformsdk/libmedia_soundpool.z.so
5ad3170000-5ad3171000 rw-p 0002d000 /system/lib64/platformsdk/libmedia_soundpool.z.so
5ad3171000-5ad3172000 rw-p 00000000 [anon:libmedia_soundpool.z.so.bss]
5ad3180000-5ad31a0000 r--p 00000000 /system/lib64/module/multimedia/libmedia.z.so
5ad31a0000-5ad3245000 r-xp 0001f000 /system/lib64/module/multimedia/libmedia.z.so
5ad3245000-5ad324e000 r--p 000c3000 /system/lib64/module/multimedia/libmedia.z.so
5ad324e000-5ad324f000 rw-p 000cb000 /system/lib64/module/multimedia/libmedia.z.so
5ad324f000-5ad3252000 rw-p 00000000 [anon:libmedia.z.so.bss]
5ad3280000-5ad328a000 r--p 00000000 /system/lib64/module/multimodalinput/libinputdevice.z.so
5ad328a000-5ad32c4000 r-xp 00009000 /system/lib64/module/multimodalinput/libinputdevice.z.so
5ad32c4000-5ad32c6000 r--p 00042000 /system/lib64/module/multimodalinput/libinputdevice.z.so
5ad32c6000-5ad32c7000 rw-p 00043000 /system/lib64/module/multimodalinput/libinputdevice.z.so
5ad3300000-5ad3382000 r--p 00000000 /system/lib64/libans_innerkits.z.so
5ad3382000-5ad3478000 r-xp 00081000 /system/lib64/libans_innerkits.z.so
5ad3478000-5ad348e000 r--p 00176000 /system/lib64/libans_innerkits.z.so
5ad348e000-5ad348f000 rw-p 0018b000 /system/lib64/libans_innerkits.z.so
5ad348f000-5ad3493000 rw-p 00000000 [anon:libans_innerkits.z.so.bss]
5ad34c0000-5ad34c2000 r--p 00000000 /system/lib64/platformsdk/libnapi_wantagent_common.z.so
5ad34c2000-5ad34c5000 r-xp 00001000 /system/lib64/platformsdk/libnapi_wantagent_common.z.so
5ad34c5000-5ad34c6000 r--p 00003000 /system/lib64/platformsdk/libnapi_wantagent_common.z.so
5ad34c6000-5ad34c7000 rw-p 00003000 /system/lib64/platformsdk/libnapi_wantagent_common.z.so
5ad3500000-5ad352e000 r--p 00000000 /system/lib64/module/libnotificationmanager.z.so
5ad352e000-5ad3586000 r-xp 0002d000 /system/lib64/module/libnotificationmanager.z.so
5ad3586000-5ad358b000 r--p 00084000 /system/lib64/module/libnotificationmanager.z.so
5ad358b000-5ad358c000 rw-p 00088000 /system/lib64/module/libnotificationmanager.z.so
5ad358c000-5ad3594000 rw-p 00000000 [anon:libnotificationmanager.z.so.bss]
5ad35c0000-5ad35d6000 r--p 00000000 /system/lib64/module/libpasteboard_napi.z.so
5ad35d6000-5ad3615000 r-xp 00015000 /system/lib64/module/libpasteboard_napi.z.so
5ad3615000-5ad361d000 r--p 00053000 /system/lib64/module/libpasteboard_napi.z.so
5ad361d000-5ad361e000 rw-p 0005a000 /system/lib64/module/libpasteboard_napi.z.so
5ad3640000-5ad3645000 r--p 00000000 /system/lib64/module/libprocess.z.so
5ad3645000-5ad3650000 r-xp 00004000 /system/lib64/module/libprocess.z.so
5ad3650000-5ad3652000 r--p 0000e000 /system/lib64/module/libprocess.z.so
5ad3652000-5ad3653000 rw-p 0000f000 /system/lib64/module/libprocess.z.so
5ad3680000-5ad3699000 r--p 00000000 /system/lib64/module/librequest.z.so
5ad3699000-5ad36f0000 r-xp 00018000 /system/lib64/module/librequest.z.so
5ad36f0000-5ad36f4000 r--p 0006e000 /system/lib64/module/librequest.z.so
5ad36f4000-5ad36f5000 rw-p 00071000 /system/lib64/module/librequest.z.so
5ad36f5000-5ad36f7000 rw-p 00000000 [anon:librequest.z.so.bss]
5ad3700000-5ad3704000 r--p 00000000 /system/lib64/module/libresourcemanager.z.so
5ad3704000-5ad370a000 r-xp 00003000 /system/lib64/module/libresourcemanager.z.so
5ad370a000-5ad370b000 r--p 00008000 /system/lib64/module/libresourcemanager.z.so
5ad370b000-5ad370c000 rw-p 00008000 /system/lib64/module/libresourcemanager.z.so
5ad370c000-5ad370d000 rw-p 00000000 [anon:libresourcemanager.z.so.bss]
5ad3740000-5ad3745000 r--p 00000000 /system/lib64/module/librouter.z.so
5ad3745000-5ad3755000 r-xp 00004000 /system/lib64/module/librouter.z.so
5ad3755000-5ad3757000 r--p 00013000 /system/lib64/module/librouter.z.so
5ad3757000-5ad3758000 rw-p 00014000 /system/lib64/module/librouter.z.so
5ad3780000-5ad379d000 r--p 00000000 /system/lib64/platformsdk/libcertificate_framework_core.z.so
5ad379d000-5ad37d6000 r-xp 0001c000 /system/lib64/platformsdk/libcertificate_framework_core.z.so
5ad37d6000-5ad37d9000 r--p 00054000 /system/lib64/platformsdk/libcertificate_framework_core.z.so
5ad37d9000-5ad37db000 rw-p 00056000 /system/lib64/platformsdk/libcertificate_framework_core.z.so
5ad3800000-5ad380e000 r--p 00000000 /system/lib64/module/security/libcert.z.so
5ad380e000-5ad384e000 r-xp 0000d000 /system/lib64/module/security/libcert.z.so
5ad384e000-5ad3851000 r--p 0004c000 /system/lib64/module/security/libcert.z.so
5ad3851000-5ad3852000 rw-p 0004e000 /system/lib64/module/security/libcert.z.so
5ad3852000-5ad385c000 rw-p 00000000 [anon:libcert.z.so.bss]
5ad3880000-5ad3890000 r--p 00000000 /system/lib64/module/security/libcryptoframework_napi.z.so
5ad3890000-5ad38d0000 r-xp 0000f000 /system/lib64/module/security/libcryptoframework_napi.z.so
5ad38d0000-5ad38d3000 r--p 0004e000 /system/lib64/module/security/libcryptoframework_napi.z.so
5ad38d3000-5ad38d4000 rw-p 00050000 /system/lib64/module/security/libcryptoframework_napi.z.so
5ad38d4000-5ad38dc000 rw-p 00000000 [anon:libcryptoframework_napi.z.so.bss]
5ad3900000-5ad390c000 r--p 00000000 /system/lib64/module/security/libhuks.z.so
5ad390c000-5ad3932000 r-xp 0000b000 /system/lib64/module/security/libhuks.z.so
5ad3932000-5ad3935000 r--p 00030000 /system/lib64/module/security/libhuks.z.so
5ad3935000-5ad3936000 rw-p 00032000 /system/lib64/module/security/libhuks.z.so
5ad3936000-5ad3939000 rw-p 00000000 [anon:libhuks.z.so.bss]
5ad3940000-5ad3949000 r--p 00000000 /system/lib64/module/libsensor.z.so
5ad3949000-5ad396b000 r-xp 00008000 /system/lib64/module/libsensor.z.so
5ad396b000-5ad396e000 r--p 00029000 /system/lib64/module/libsensor.z.so
5ad396e000-5ad396f000 rw-p 0002b000 /system/lib64/module/libsensor.z.so
5ad3980000-5ad3985000 r--p 00000000 /system/lib64/platformsdk/libsensor_agent.z.so
5ad3985000-5ad398c000 r-xp 00004000 /system/lib64/platformsdk/libsensor_agent.z.so
5ad398c000-5ad398e000 r--p 0000a000 /system/lib64/platformsdk/libsensor_agent.z.so
5ad398e000-5ad398f000 rw-p 0000b000 /system/lib64/platformsdk/libsensor_agent.z.so
5ad39c0000-5ad39c5000 r--p 00000000 /system/lib64/platformsdk/libsensor_ipc.z.so
5ad39c5000-5ad39ca000 r-xp 00004000 /system/lib64/platformsdk/libsensor_ipc.z.so
5ad39ca000-5ad39cc000 r--p 00008000 /system/lib64/platformsdk/libsensor_ipc.z.so
5ad39cc000-5ad39cd000 rw-p 00009000 /system/lib64/platformsdk/libsensor_ipc.z.so
5ad3a00000-5ad3a0f000 r--p 00000000 /system/lib64/platformsdk/libsensor_client.z.so
5ad3a0f000-5ad3a2d000 r-xp 0000e000 /system/lib64/platformsdk/libsensor_client.z.so
5ad3a2d000-5ad3a30000 r--p 0002b000 /system/lib64/platformsdk/libsensor_client.z.so
5ad3a30000-5ad3a31000 rw-p 0002d000 /system/lib64/platformsdk/libsensor_client.z.so
5ad3a40000-5ad3a4a000 r--p 00000000 /system/lib64/platformsdk/libsensor_utils.z.so
5ad3a4a000-5ad3a53000 r-xp 00009000 /system/lib64/platformsdk/libsensor_utils.z.so
5ad3a53000-5ad3a55000 r--p 00011000 /system/lib64/platformsdk/libsensor_utils.z.so
5ad3a55000-5ad3a56000 rw-p 00012000 /system/lib64/platformsdk/libsensor_utils.z.so
5ad3a80000-5ad3a89000 r--p 00000000 /system/lib64/module/libsettings.z.so
5ad3a89000-5ad3aa6000 r-xp 00008000 /system/lib64/module/libsettings.z.so
5ad3aa6000-5ad3aa9000 r--p 00024000 /system/lib64/module/libsettings.z.so
5ad3aa9000-5ad3aaa000 rw-p 00026000 /system/lib64/module/libsettings.z.so
5ad3aaa000-5ad3aab000 rw-p 00000000 [anon:libsettings.z.so.bss]
5ad3ac0000-5ad3ac5000 r--p 00000000 /system/lib64/module/libsystemdatetime.z.so
5ad3ac5000-5ad3ace000 r-xp 00004000 /system/lib64/module/libsystemdatetime.z.so
5ad3ace000-5ad3ad0000 r--p 0000c000 /system/lib64/module/libsystemdatetime.z.so
5ad3ad0000-5ad3ad1000 rw-p 0000d000 /system/lib64/module/libsystemdatetime.z.so
5ad3ad1000-5ad3ad2000 rw-p 00000000 [anon:libsystemdatetime.z.so.bss]
5ad3b00000-5ad3b13000 r--p 00000000 /system/lib64/module/telephony/libradio.z.so
5ad3b13000-5ad3b42000 r-xp 00012000 /system/lib64/module/telephony/libradio.z.so
5ad3b42000-5ad3b4e000 r--p 00040000 /system/lib64/module/telephony/libradio.z.so
5ad3b4e000-5ad3b4f000 rw-p 0004b000 /system/lib64/module/telephony/libradio.z.so
5ad3b4f000-5ad3b50000 rw-p 00000000 [anon:libradio.z.so.bss]
5ad3b80000-5ad3b93000 r--p 00000000 /system/lib64/platformsdk/libtel_common.z.so
5ad3b93000-5ad3bb6000 r-xp 00012000 /system/lib64/platformsdk/libtel_common.z.so
5ad3bb6000-5ad3bb9000 r--p 00034000 /system/lib64/platformsdk/libtel_common.z.so
5ad3bb9000-5ad3bba000 rw-p 00036000 /system/lib64/platformsdk/libtel_common.z.so
5ad3bc0000-5ad3bcc000 r--p 00000000 /system/lib64/module/telephony/libsim.z.so
5ad3bcc000-5ad3bf4000 r-xp 0000b000 /system/lib64/module/telephony/libsim.z.so
5ad3bf4000-5ad3bf7000 r--p 00032000 /system/lib64/module/telephony/libsim.z.so
5ad3bf7000-5ad3bf8000 rw-p 00034000 /system/lib64/module/telephony/libsim.z.so
5ad3c00000-5ad3c05000 r--p 00000000 /system/lib64/module/liburi.z.so
5ad3c05000-5ad3c1a000 r-xp 00004000 /system/lib64/module/liburi.z.so
5ad3c1a000-5ad3c1c000 r--p 00018000 /system/lib64/module/liburi.z.so
5ad3c1c000-5ad3c24000 rw-p 00019000 /system/lib64/module/liburi.z.so
5ad3c40000-5ad3c47000 r--p 00000000 /system/lib64/module/liburl.z.so
5ad3c47000-5ad3c6f000 r-xp 00006000 /system/lib64/module/liburl.z.so
5ad3c6f000-5ad3c72000 r--p 0002d000 /system/lib64/module/liburl.z.so
5ad3c72000-5ad3c7e000 rw-p 0002f000 /system/lib64/module/liburl.z.so
5ad3c80000-5ad3c88000 r--p 00000000 /system/lib64/module/libutil.z.so
5ad3c88000-5ad3c9e000 r-xp 00007000 /system/lib64/module/libutil.z.so
5ad3c9e000-5ad3ca1000 r--p 0001c000 /system/lib64/module/libutil.z.so
5ad3ca1000-5ad3cbb000 rw-p 0001e000 /system/lib64/module/libutil.z.so
5ad3cc0000-5ad3cc1000 r--p 00000000 /system/lib64/module/util/libarraylist.z.so
5ad3cc1000-5ad3cc4000 r-xp 00000000 /system/lib64/module/util/libarraylist.z.so
5ad3cc4000-5ad3cc5000 r--p 00002000 /system/lib64/module/util/libarraylist.z.so
5ad3cc5000-5ad3ccb000 rw-p 00002000 /system/lib64/module/util/libarraylist.z.so
5ad3d00000-5ad3d01000 r--p 00000000 /system/lib64/module/util/libhashmap.z.so
5ad3d01000-5ad3d04000 r-xp 00000000 /system/lib64/module/util/libhashmap.z.so
5ad3d04000-5ad3d05000 r--p 00002000 /system/lib64/module/util/libhashmap.z.so
5ad3d05000-5ad3d08000 rw-p 00002000 /system/lib64/module/util/libhashmap.z.so
5ad3d40000-5ad3d41000 r--p 00000000 /system/lib64/module/util/libhashset.z.so
5ad3d41000-5ad3d44000 r-xp 00000000 /system/lib64/module/util/libhashset.z.so
5ad3d44000-5ad3d45000 r--p 00002000 /system/lib64/module/util/libhashset.z.so
5ad3d45000-5ad3d48000 rw-p 00002000 /system/lib64/module/util/libhashset.z.so
5ad3d80000-5ad3d81000 r--p 00000000 /system/lib64/module/util/liblist.z.so
5ad3d81000-5ad3d84000 r-xp 00000000 /system/lib64/module/util/liblist.z.so
5ad3d84000-5ad3d85000 r--p 00002000 /system/lib64/module/util/liblist.z.so
5ad3d85000-5ad3d8c000 rw-p 00002000 /system/lib64/module/util/liblist.z.so
5ad3dc0000-5ad3dc1000 r--p 00000000 /system/lib64/module/util/libqueue.z.so
5ad3dc1000-5ad3dc4000 r-xp 00000000 /system/lib64/module/util/libqueue.z.so
5ad3dc4000-5ad3dc5000 r--p 00002000 /system/lib64/module/util/libqueue.z.so
5ad3dc5000-5ad3dc8000 rw-p 00002000 /system/lib64/module/util/libqueue.z.so
5ad3e00000-5ad3e01000 r--p 00000000 /system/lib64/module/util/libjson.z.so
5ad3e01000-5ad3e04000 r-xp 00000000 /system/lib64/module/util/libjson.z.so
5ad3e04000-5ad3e05000 r--p 00002000 /system/lib64/module/util/libjson.z.so
5ad3e05000-5ad3e08000 rw-p 00002000 /system/lib64/module/util/libjson.z.so
5ad3e40000-5ad3e47000 r--p 00000000 /system/lib64/module/libvibrator.z.so
5ad3e47000-5ad3e5d000 r-xp 00006000 /system/lib64/module/libvibrator.z.so
5ad3e5d000-5ad3e5e000 r--p 0001b000 /system/lib64/module/libvibrator.z.so
5ad3e5e000-5ad3e5f000 rw-p 0001b000 /system/lib64/module/libvibrator.z.so
5ad3e80000-5ad3e90000 r--p 00000000 /system/lib64/module/libwindow_napi.z.so
5ad3e90000-5ad3eb2000 r-xp 0000f000 /system/lib64/module/libwindow_napi.z.so
5ad3eb2000-5ad3eb6000 r--p 00030000 /system/lib64/module/libwindow_napi.z.so
5ad3eb6000-5ad3eb7000 rw-p 00033000 /system/lib64/module/libwindow_napi.z.so
5ad3eb7000-5ad3eb8000 rw-p 00000000 [anon:libwindow_napi.z.so.bss]
5ad3ec0000-5ad3ecc000 r--p 00000000 /system/lib64/module/libworker.z.so
5ad3ecc000-5ad3eef000 r-xp 0000b000 /system/lib64/module/libworker.z.so
5ad3eef000-5ad3ef1000 r--p 0002d000 /system/lib64/module/libworker.z.so
5ad3ef1000-5ad3ef2000 rw-p 0002e000 /system/lib64/module/libworker.z.so
5ad3ef2000-5ad3ef3000 rw-p 00000000 [anon:libworker.z.so.bss]
5ad3f00000-5ad3f1e000 r--p 00000000 /system/lib64/module/libzlib.z.so
5ad3f1e000-5ad3f84000 r-xp 0001d000 /system/lib64/module/libzlib.z.so
5ad3f84000-5ad3f8a000 r--p 00082000 /system/lib64/module/libzlib.z.so
5ad3f8a000-5ad3f8b000 rw-p 00087000 /system/lib64/module/libzlib.z.so
5ad3f8b000-5ad3f8c000 rw-p 00000000 [anon:libzlib.z.so.bss]
5ad3fc0000-5ad46f7000 r--p 00000000 /system/lib64/libark_llvmcodegen.so
5ad46f7000-5ad5c66000 r-xp 00736000 /system/lib64/libark_llvmcodegen.so
5ad5c66000-5ad5d5a000 r--p 01ca4000 /system/lib64/libark_llvmcodegen.so
5ad5d5a000-5ad5d5d000 rw-p 01d97000 /system/lib64/libark_llvmcodegen.so
5ad5d5d000-5ad5d9c000 rw-p 00000000 [anon:libark_llvmcodegen.so.bss]
5ad5dc0000-5ad5f28000 r--p 00000000 /system/lib64/libark_jsoptimizer.so
5ad5f28000-5ad7078000 r-xp 00167000 /system/lib64/libark_jsoptimizer.so
5ad7078000-5ad70d3000 r--p 012b6000 /system/lib64/libark_jsoptimizer.so
5ad70d3000-5ad70d4000 rw-p 01310000 /system/lib64/libark_jsoptimizer.so
5ad70d4000-5ad7169000 rw-p 00000000 [anon:libark_jsoptimizer.so.bss]
5ad7180000-5ad7187000 r--p 00000000 /system/lib64/libnative_media_codecbase.so
5ad7187000-5ad718d000 r-xp 00006000 /system/lib64/libnative_media_codecbase.so
5ad718d000-5ad718e000 r--p 0000b000 /system/lib64/libnative_media_codecbase.so
5ad718e000-5ad7190000 rw-p 0000b000 /system/lib64/libnative_media_codecbase.so
5ad71c0000-5ad724a000 r--p 00000000 /data/app/el1/bundle/public/com.huawei.hmos.arkwebcore/libs/arm64/libffmpeg.so
5ad724a000-5ad73e6000 r-xp 00089000 /data/app/el1/bundle/public/com.huawei.hmos.arkwebcore/libs/arm64/libffmpeg.so
5ad73e6000-5ad740e000 r--p 00224000 /data/app/el1/bundle/public/com.huawei.hmos.arkwebcore/libs/arm64/libffmpeg.so
5ad740e000-5ad740f000 rw-p 0024b000 /data/app/el1/bundle/public/com.huawei.hmos.arkwebcore/libs/arm64/libffmpeg.so
5ad740f000-5ad74ee000 rw-p 00000000 [anon:libffmpeg.so.bss]
5ad7500000-5ad7509000 r--p 00000000 /system/lib64/ndk/libnative_window_manager.so
5ad7509000-5ad751d000 r-xp 00008000 /system/lib64/ndk/libnative_window_manager.so
5ad751d000-5ad751f000 r--p 0001b000 /system/lib64/ndk/libnative_window_manager.so
5ad751f000-5ad7520000 rw-p 0001c000 /system/lib64/ndk/libnative_window_manager.so
5ad7540000-5ad7549000 r--p 00000000 /system/lib64/ndk/libnet_connection.so
5ad7549000-5ad7554000 r-xp 00008000 /system/lib64/ndk/libnet_connection.so
5ad7554000-5ad7556000 r--p 00012000 /system/lib64/ndk/libnet_connection.so
5ad7556000-5ad7557000 rw-p 00013000 /system/lib64/ndk/libnet_connection.so
5ad7580000-5ad845a000 r--p 00000000 /data/app/el1/bundle/public/com.huawei.hmos.arkwebcore/libs/arm64/libarkweb_engine.so
5ad845a000-5ae16db000 r-xp 00ed9000 /data/app/el1/bundle/public/com.huawei.hmos.arkwebcore/libs/arm64/libarkweb_engine.so
5ae16db000-5ae1f3d000 r--p 0a159000 /data/app/el1/bundle/public/com.huawei.hmos.arkwebcore/libs/arm64/libarkweb_engine.so
5ae1f3d000-5ae1f40000 r--p 0a9bd000 /data/app/el1/bundle/public/com.huawei.hmos.arkwebcore/libs/arm64/libarkweb_engine.so
5ae1f40000-5ae200b000 rw-p 0a9c0000 /data/app/el1/bundle/public/com.huawei.hmos.arkwebcore/libs/arm64/libarkweb_engine.so
5ae200b000-5ae2188000 rw-p 00000000 [anon:libarkweb_engine.so.bss]
5ae21c0000-5ae21c2000 r--p 00000000 /system/lib64/ndk/libpixelmap_ndk.z.so
5ae21c2000-5ae21c6000 r-xp 00001000 /system/lib64/ndk/libpixelmap_ndk.z.so
5ae21c6000-5ae21c7000 r--p 00004000 /system/lib64/ndk/libpixelmap_ndk.z.so
5ae21c7000-5ae21c8000 rw-p 00004000 /system/lib64/ndk/libpixelmap_ndk.z.so
5ae2200000-5ae2204000 r--p 00000000 /system/lib64/libnative_vsync.so
5ae2204000-5ae2209000 r-xp 00003000 /system/lib64/libnative_vsync.so
5ae2209000-5ae220b000 r--p 00007000 /system/lib64/libnative_vsync.so
5ae220b000-5ae220c000 rw-p 00008000 /system/lib64/libnative_vsync.so
5ae2240000-5ae2241000 r--p 00000000 /system/lib64/ndk/libasset_ndk.z.so
5ae2241000-5ae2244000 r-xp 00000000 /system/lib64/ndk/libasset_ndk.z.so
5ae2244000-5ae2245000 r--p 00002000 /system/lib64/ndk/libasset_ndk.z.so
5ae2245000-5ae2246000 rw-p 00002000 /system/lib64/ndk/libasset_ndk.z.so
5ae2280000-5ae2285000 r--p 00000000 /system/lib64/ndk/libqos.so
5ae2285000-5ae228d000 r-xp 00004000 /system/lib64/ndk/libqos.so
5ae228d000-5ae228e000 r--p 0000b000 /system/lib64/ndk/libqos.so
5ae228e000-5ae228f000 rw-p 0000b000 /system/lib64/ndk/libqos.so
5ae228f000-5ae2290000 rw-p 00000000 [anon:libqos.so.bss]
5ae22c0000-5ae22c1000 r--p 00000000 /system/lib64/ndk/libohbattery_info.so
5ae22c1000-5ae22c4000 r-xp 00000000 /system/lib64/ndk/libohbattery_info.so
5ae22c4000-5ae22c5000 r--p 00002000 /system/lib64/ndk/libohbattery_info.so
5ae22c5000-5ae22c6000 rw-p 00002000 /system/lib64/ndk/libohbattery_info.so
5ae2300000-5ae2307000 r--p 00000000 /system/lib64/ndk/libnative_display_manager.so
5ae2307000-5ae2313000 r-xp 00006000 /system/lib64/ndk/libnative_display_manager.so
5ae2313000-5ae2315000 r--p 00011000 /system/lib64/ndk/libnative_display_manager.so
5ae2315000-5ae2316000 rw-p 00012000 /system/lib64/ndk/libnative_display_manager.so
5ae2340000-5ae234c000 r--p 00000000 /system/lib64/libsamgr.dylib.so
5ae234c000-5ae235c000 r-xp 0000b000 /system/lib64/libsamgr.dylib.so
5ae235c000-5ae2361000 r--p 0001a000 /system/lib64/libsamgr.dylib.so
5ae2361000-5ae2362000 rw-p 0001e000 /system/lib64/libsamgr.dylib.so
5ae2362000-5ae2363000 rw-p 00000000 [anon:libsamgr.dylib.so.bss]
5ae2380000-5ae2382000 r--p 00000000 /system/lib64/ndk/libohsensor.so
5ae2382000-5ae2386000 r-xp 00001000 /system/lib64/ndk/libohsensor.so
5ae2386000-5ae2387000 r--p 00004000 /system/lib64/ndk/libohsensor.so
5ae2387000-5ae2388000 rw-p 00004000 /system/lib64/ndk/libohsensor.so
5ae23c0000-5ae23c1000 r--p 00000000 /system/lib64/libasset_sdk.z.so
5ae23c1000-5ae23c4000 r-xp 00000000 /system/lib64/libasset_sdk.z.so
5ae23c4000-5ae23c5000 r--p 00002000 /system/lib64/libasset_sdk.z.so
5ae23c5000-5ae23c6000 rw-p 00002000 /system/lib64/libasset_sdk.z.so
5ae2400000-5ae241a000 r--p 00000000 /system/lib64/ndk/libohaudio.so
5ae241a000-5ae243d000 r-xp 00019000 /system/lib64/ndk/libohaudio.so
5ae243d000-5ae2440000 r--p 0003b000 /system/lib64/ndk/libohaudio.so
5ae2440000-5ae2441000 rw-p 0003d000 /system/lib64/ndk/libohaudio.so
5ae2441000-5ae2442000 rw-p 00000000 [anon:libohaudio.so.bss]
5ae2480000-5ae2485000 r--p 00000000 /system/lib64/libnative_media_vdec.so
5ae2485000-5ae248c000 r-xp 00004000 /system/lib64/libnative_media_vdec.so
5ae248c000-5ae248d000 r--p 0000a000 /system/lib64/libnative_media_vdec.so
5ae248d000-5ae248e000 rw-p 0000a000 /system/lib64/libnative_media_vdec.so
5ae24c0000-5ae24c8000 r--p 00000000 /system/lib64/ndk/libohcommonevent.so
5ae24c8000-5ae24d0000 r-xp 00007000 /system/lib64/ndk/libohcommonevent.so
5ae24d0000-5ae24d1000 r--p 0000e000 /system/lib64/ndk/libohcommonevent.so
5ae24d1000-5ae24d2000 rw-p 0000e000 /system/lib64/ndk/libohcommonevent.so
5ae2500000-5ae2505000 r--p 00000000 /system/lib64/libasset_sdk_ffi.z.so
5ae2505000-5ae250e000 r-xp 00004000 /system/lib64/libasset_sdk_ffi.z.so
5ae250e000-5ae250f000 r--p 0000c000 /system/lib64/libasset_sdk_ffi.z.so
5ae250f000-5ae2510000 rw-p 0000c000 /system/lib64/libasset_sdk_ffi.z.so
5ae2510000-5ae2511000 rw-p 00000000 [anon:libasset_sdk_ffi.z.so.bss]
5ae2540000-5ae2541000 r--p 00000000 /system/lib64/ndk/libtime_service_ndk.so
5ae2541000-5ae2544000 r-xp 00000000 /system/lib64/ndk/libtime_service_ndk.so
5ae2544000-5ae2545000 r--p 00002000 /system/lib64/ndk/libtime_service_ndk.so
5ae2545000-5ae2546000 rw-p 00002000 /system/lib64/ndk/libtime_service_ndk.so
5ae2580000-5ae2585000 r--p 00000000 /system/lib64/ndk/libohpreferences.so
5ae2585000-5ae258f000 r-xp 00004000 /system/lib64/ndk/libohpreferences.so
5ae258f000-5ae2590000 r--p 0000d000 /system/lib64/ndk/libohpreferences.so
5ae2590000-5ae2591000 rw-p 0000d000 /system/lib64/ndk/libohpreferences.so
5ae25c0000-5ae25c2000 r--p 00000000 /system/lib64/ndk/libnative_media_avcencinfo.so
5ae25c2000-5ae25c6000 r-xp 00001000 /system/lib64/ndk/libnative_media_avcencinfo.so
5ae25c6000-5ae25c7000 r--p 00004000 /system/lib64/ndk/libnative_media_avcencinfo.so
5ae25c7000-5ae25c8000 rw-p 00004000 /system/lib64/ndk/libnative_media_avcencinfo.so
5ae2600000-5ae2601000 r--p 00000000 /system/lib64/ndk/libhilog_ndk.z.so
5ae2601000-5ae2604000 r-xp 00000000 /system/lib64/ndk/libhilog_ndk.z.so
5ae2604000-5ae2605000 r--p 00002000 /system/lib64/ndk/libhilog_ndk.z.so
5ae2605000-5ae2606000 rw-p 00002000 /system/lib64/ndk/libhilog_ndk.z.so
5ae2640000-5ae264b000 r--p 00000000 /system/lib64/libasset_sdk.dylib.so
5ae264b000-5ae265a000 r-xp 0000a000 /system/lib64/libasset_sdk.dylib.so
5ae265a000-5ae265c000 r--p 00018000 /system/lib64/libasset_sdk.dylib.so
5ae265c000-5ae265d000 rw-p 00019000 /system/lib64/libasset_sdk.dylib.so
5ae265d000-5ae265e000 rw-p 00000000 [anon:libasset_sdk.dylib.so.bss]
5ae2680000-5ae2685000 r--p 00000000 /system/lib64/ndk/libnative_media_acodec.so
5ae2685000-5ae268a000 r-xp 00004000 /system/lib64/ndk/libnative_media_acodec.so
5ae268a000-5ae268b000 r--p 00008000 /system/lib64/ndk/libnative_media_acodec.so
5ae268b000-5ae268c000 rw-p 00008000 /system/lib64/ndk/libnative_media_acodec.so
5ae26c0000-5ae26c4000 r--p 00000000 /system/lib64/ndk/libimage_packer.so
5ae26c4000-5ae26ca000 r-xp 00003000 /system/lib64/ndk/libimage_packer.so
5ae26ca000-5ae26cb000 r--p 00008000 /system/lib64/ndk/libimage_packer.so
5ae26cb000-5ae26cc000 rw-p 00008000 /system/lib64/ndk/libimage_packer.so
5ae2700000-5ae2713000 r--p 00000000 /system/lib64/ndk/libnative_rdb_ndk.z.so
5ae2713000-5ae273a000 r-xp 00012000 /system/lib64/ndk/libnative_rdb_ndk.z.so
5ae273a000-5ae273c000 r--p 00038000 /system/lib64/ndk/libnative_rdb_ndk.z.so
5ae273c000-5ae273d000 rw-p 00039000 /system/lib64/ndk/libnative_rdb_ndk.z.so
5ae2740000-5ae2762000 r--p 00000000 /system/lib64/libipc.dylib.so
5ae2762000-5ae2779000 r-xp 00021000 /system/lib64/libipc.dylib.so
5ae2779000-5ae277c000 r--p 00037000 /system/lib64/libipc.dylib.so
5ae277c000-5ae277d000 rw-p 00039000 /system/lib64/libipc.dylib.so
5ae2780000-5ae2786000 r--p 00000000 /system/lib64/ndk/libability_runtime.so
5ae2786000-5ae278f000 r-xp 00005000 /system/lib64/ndk/libability_runtime.so
5ae278f000-5ae2790000 r--p 0000d000 /system/lib64/ndk/libability_runtime.so
5ae2790000-5ae2791000 rw-p 0000d000 /system/lib64/ndk/libability_runtime.so
5ae27c0000-5ae27c5000 r--p 00000000 /system/lib64/ndk/libimage_source.so
5ae27c5000-5ae27cd000 r-xp 00004000 /system/lib64/ndk/libimage_source.so
5ae27cd000-5ae27ce000 r--p 0000b000 /system/lib64/ndk/libimage_source.so
5ae27ce000-5ae27cf000 rw-p 0000b000 /system/lib64/ndk/libimage_source.so
5ae2800000-5ae2802000 r--p 00000000 /system/lib64/ndk/libhitrace_ndk.z.so
5ae2802000-5ae2803000 r-xp 00001000 /system/lib64/ndk/libhitrace_ndk.z.so
5ae2803000-5ae2804000 r--p 00001000 /system/lib64/ndk/libhitrace_ndk.z.so
5ae2804000-5ae2805000 rw-p 00001000 /system/lib64/ndk/libhitrace_ndk.z.so
5ae2840000-5ae2842000 r--p 00000000 /system/lib64/ndk/libnet_ssl.so
5ae2842000-5ae2846000 r-xp 00001000 /system/lib64/ndk/libnet_ssl.so
5ae2846000-5ae2847000 r--p 00004000 /system/lib64/ndk/libnet_ssl.so
5ae2847000-5ae2848000 rw-p 00004000 /system/lib64/ndk/libnet_ssl.so
5ae2880000-5ae288a000 r--p 00000000 /system/lib64/libnative_image.so
5ae288a000-5ae2896000 r-xp 00009000 /system/lib64/libnative_image.so
5ae2896000-5ae2898000 r--p 00014000 /system/lib64/libnative_image.so
5ae2898000-5ae2899000 rw-p 00015000 /system/lib64/libnative_image.so
5ae28c0000-5ae28c1000 r--p 00000000 /system/lib64/ndk/libability_access_control.so
5ae28c1000-5ae28c4000 r-xp 00000000 /system/lib64/ndk/libability_access_control.so
5ae28c4000-5ae28c5000 r--p 00002000 /system/lib64/ndk/libability_access_control.so
5ae28c5000-5ae28c6000 rw-p 00002000 /system/lib64/ndk/libability_access_control.so
5ae2900000-5ae2902000 r--p 00000000 /system/lib64/platformsdk/libnet_ssl.z.so
5ae2902000-5ae2905000 r-xp 00001000 /system/lib64/platformsdk/libnet_ssl.z.so
5ae2905000-5ae2906000 r--p 00003000 /system/lib64/platformsdk/libnet_ssl.z.so
5ae2906000-5ae2907000 rw-p 00003000 /system/lib64/platformsdk/libnet_ssl.z.so
5ae2940000-5ae2942000 r--p 00000000 /system/lib64/platformsdk/libhuks_ndk.z.so
5ae2942000-5ae2946000 r-xp 00001000 /system/lib64/platformsdk/libhuks_ndk.z.so
5ae2946000-5ae2947000 r--p 00004000 /system/lib64/platformsdk/libhuks_ndk.z.so
5ae2947000-5ae2948000 rw-p 00004000 /system/lib64/platformsdk/libhuks_ndk.z.so
5ae2980000-5ae298d000 r--p 00000000 /system/lib64/ndk/libohinputmethod.so
5ae298d000-5ae29a1000 r-xp 0000c000 /system/lib64/ndk/libohinputmethod.so
5ae29a1000-5ae29a4000 r--p 0001f000 /system/lib64/ndk/libohinputmethod.so
5ae29a4000-5ae29a5000 rw-p 00021000 /system/lib64/ndk/libohinputmethod.so
5ae29c0000-5ae29c9000 r--p 00000000 /system/lib64/libnative_avscreen_capture.so
5ae29c9000-5ae29d8000 r-xp 00008000 /system/lib64/libnative_avscreen_capture.so
5ae29d8000-5ae29da000 r--p 00016000 /system/lib64/libnative_avscreen_capture.so
5ae29da000-5ae29db000 rw-p 00017000 /system/lib64/libnative_avscreen_capture.so
5ae2a00000-5ae2a09000 r--p 00000000 /system/lib64/ndk/libohavsession.so
5ae2a09000-5ae2a15000 r-xp 00008000 /system/lib64/ndk/libohavsession.so
5ae2a15000-5ae2a17000 r--p 00013000 /system/lib64/ndk/libohavsession.so
5ae2a17000-5ae2a18000 rw-p 00014000 /system/lib64/ndk/libohavsession.so
5ae2a40000-5ae2a4a000 r--p 00000000 /system/lib64/libavplayer.so
5ae2a4a000-5ae2a5d000 r-xp 00009000 /system/lib64/libavplayer.so
5ae2a5d000-5ae2a60000 r--p 0001b000 /system/lib64/libavplayer.so
5ae2a60000-5ae2a61000 rw-p 0001d000 /system/lib64/libavplayer.so
5ae2a80000-5ae2a94000 r--p 00000000 /data/app/el1/bundle/public/com.huawei.hmos.arkwebcore/libs/arm64/libadapter_ndk_stub.so
5ae2a94000-5ae2ab6000 r-xp 00013000 /data/app/el1/bundle/public/com.huawei.hmos.arkwebcore/libs/arm64/libadapter_ndk_stub.so
5ae2ab6000-5ae2ab9000 r--p 00034000 /data/app/el1/bundle/public/com.huawei.hmos.arkwebcore/libs/arm64/libadapter_ndk_stub.so
5ae2ab9000-5ae2aba000 rw-p 00036000 /data/app/el1/bundle/public/com.huawei.hmos.arkwebcore/libs/arm64/libadapter_ndk_stub.so
5ae2aba000-5ae2abc000 rw-p 00000000 [anon:libadapter_ndk_stub.so.bss]
5ae2ac0000-5ae2ac1000 r--p 00000000 /system/lib64/ndk/libtelephony_data.so
5ae2ac1000-5ae2ac4000 r-xp 00000000 /system/lib64/ndk/libtelephony_data.so
5ae2ac4000-5ae2ac5000 r--p 00002000 /system/lib64/ndk/libtelephony_data.so
5ae2ac5000-5ae2ac6000 rw-p 00002000 /system/lib64/ndk/libtelephony_data.so
5ae2b00000-5ae2b04000 r--p 00000000 /system/lib64/ndk/libpicture.so
5ae2b04000-5ae2b0b000 r-xp 00003000 /system/lib64/ndk/libpicture.so
5ae2b0b000-5ae2b0d000 r--p 00009000 /system/lib64/ndk/libpicture.so
5ae2b0d000-5ae2b0e000 rw-p 0000a000 /system/lib64/ndk/libpicture.so
5ae2b40000-5ae2b45000 r--p 00000000 /system/lib64/libnative_media_venc.so
5ae2b45000-5ae2b4d000 r-xp 00004000 /system/lib64/libnative_media_venc.so
5ae2b4d000-5ae2b4e000 r--p 0000b000 /system/lib64/libnative_media_venc.so
5ae2b4e000-5ae2b4f000 rw-p 0000b000 /system/lib64/libnative_media_venc.so
5ae2b80000-5ae2b82000 r--p 00000000 /system/lib64/libnative_rdb_ndk_utils.z.so
5ae2b82000-5ae2b86000 r-xp 00001000 /system/lib64/libnative_rdb_ndk_utils.z.so
5ae2b86000-5ae2b87000 r--p 00004000 /system/lib64/libnative_rdb_ndk_utils.z.so
5ae2b87000-5ae2b88000 rw-p 00004000 /system/lib64/libnative_rdb_ndk_utils.z.so
5ae2bc0000-5ae2bc6000 r--p 00000000 /system/lib64/ndk/libpasteboard.so
5ae2bc6000-5ae2bd0000 r-xp 00005000 /system/lib64/ndk/libpasteboard.so
5ae2bd0000-5ae2bd2000 r--p 0000e000 /system/lib64/ndk/libpasteboard.so
5ae2bd2000-5ae2bd3000 rw-p 0000f000 /system/lib64/ndk/libpasteboard.so
5ae2bd3000-5ae2bd4000 rw-p 00000000 [anon:libpasteboard.so.bss]
5ae2c00000-5ae2c07000 r--p 00000000 /system/lib64/libnative_media_core.so
5ae2c07000-5ae2c13000 r-xp 00006000 /system/lib64/libnative_media_core.so
5ae2c13000-5ae2c15000 r--p 00011000 /system/lib64/libnative_media_core.so
5ae2c15000-5ae2c16000 rw-p 00012000 /system/lib64/libnative_media_core.so
5ae2c40000-5ae2c42000 r--p 00000000 /system/lib64/ndk/libdeviceinfo_ndk.z.so
5ae2c42000-5ae2c43000 r-xp 00001000 /system/lib64/ndk/libdeviceinfo_ndk.z.so
5ae2c43000-5ae2c45000 r--p 00001000 /system/lib64/ndk/libdeviceinfo_ndk.z.so
5ae2c45000-5ae2c46000 rw-p 00002000 /system/lib64/ndk/libdeviceinfo_ndk.z.so
5ae2c80000-5ae2c85000 r--p 00000000 /system/lib64/ndk/libohfileuri.so
5ae2c85000-5ae2c8f000 r-xp 00004000 /system/lib64/ndk/libohfileuri.so
5ae2c8f000-5ae2c90000 r--p 0000d000 /system/lib64/ndk/libohfileuri.so
5ae2c90000-5ae2c91000 rw-p 0000d000 /system/lib64/ndk/libohfileuri.so
5ae2c91000-5ae2c92000 rw-p 00000000 [anon:libohfileuri.so.bss]
5ae2cc0000-5ae2cc2000 r--p 00000000 /system/lib64/ndk/libtelephony_radio.so
5ae2cc2000-5ae2cc6000 r-xp 00001000 /system/lib64/ndk/libtelephony_radio.so
5ae2cc6000-5ae2cc7000 r--p 00004000 /system/lib64/ndk/libtelephony_radio.so
5ae2cc7000-5ae2cc8000 rw-p 00004000 /system/lib64/ndk/libtelephony_radio.so
5ae2d00000-5ae2d11000 r--p 00000000 /system/lib64/ndk/libohinput.so
5ae2d11000-5ae2d36000 r-xp 00010000 /system/lib64/ndk/libohinput.so
5ae2d36000-5ae2d38000 r--p 00034000 /system/lib64/ndk/libohinput.so
5ae2d38000-5ae2d39000 rw-p 00035000 /system/lib64/ndk/libohinput.so
5ae2d40000-5ae2d49000 r--p 00000000 /system/lib64/libbundle_ndk.z.so
5ae2d49000-5ae2d60000 r-xp 00008000 /system/lib64/libbundle_ndk.z.so
5ae2d60000-5ae2d61000 r--p 0001e000 /system/lib64/libbundle_ndk.z.so
5ae2d61000-5ae2d62000 rw-p 0001e000 /system/lib64/libbundle_ndk.z.so
5ae2d80000-5ae2da8000 r--p 00000000 /system/lib64/libnative_drawing_ndk.z.so
5ae2da8000-5ae2dea000 r-xp 00027000 /system/lib64/libnative_drawing_ndk.z.so
5ae2dea000-5ae2dec000 r--p 00068000 /system/lib64/libnative_drawing_ndk.z.so
5ae2dec000-5ae2ded000 rw-p 00069000 /system/lib64/libnative_drawing_ndk.z.so
5ae2e00000-5ae2e01000 r--p 00000000 /system/lib64/ndk/libnative_color_space_manager.so
5ae2e01000-5ae2e03000 r-xp 00000000 /system/lib64/ndk/libnative_color_space_manager.so
5ae2e03000-5ae2e04000 r--p 00001000 /system/lib64/ndk/libnative_color_space_manager.so
5ae2e04000-5ae2e05000 rw-p 00001000 /system/lib64/ndk/libnative_color_space_manager.so
5ae2e40000-5ae2e43000 r--p 00000000 /system/lib64/ndk/libimage_common.so
5ae2e43000-5ae2e48000 r-xp 00002000 /system/lib64/ndk/libimage_common.so
5ae2e48000-5ae2e4a000 r--p 00006000 /system/lib64/ndk/libimage_common.so
5ae2e4a000-5ae2e4b000 rw-p 00007000 /system/lib64/ndk/libimage_common.so
5ae2e80000-5ae2e8d000 r--p 00000000 /system/lib64/ndk/libnative_drm.so
5ae2e8d000-5ae2ea0000 r-xp 0000c000 /system/lib64/ndk/libnative_drm.so
5ae2ea0000-5ae2ea2000 r--p 0001e000 /system/lib64/ndk/libnative_drm.so
5ae2ea2000-5ae2ea3000 rw-p 0001f000 /system/lib64/ndk/libnative_drm.so
5ae2ea3000-5ae2f05000 r--p 00001000 /data/storage/el1/bundle/default.hap
5ae2f05000-5ae2f3e000 r--p 00001000 /data/storage/el1/bundle/common.hsp
5ae2f3e000-5ae2faf000 r--p 00001000 /data/storage/el1/bundle/feature.hsp
5be2ea3000-5be31a3000 rw-p 00000000 [anon:native_heap:jemalloc]
5be31c0000-5be31c2000 r--p 00000000 /system/lib64/platformsdk/libtask_signal_native.z.so
5be31c2000-5be31c5000 r-xp 00001000 /system/lib64/platformsdk/libtask_signal_native.z.so
5be31c5000-5be31c6000 r--p 00003000 /system/lib64/platformsdk/libtask_signal_native.z.so
5be31c6000-5be31c7000 rw-p 00003000 /system/lib64/platformsdk/libtask_signal_native.z.so
5be3200000-5be3206000 r--p 00000000 /system/lib64/platformsdk/librust_file.z.so
5be3206000-5be320f000 r-xp 00005000 /system/lib64/platformsdk/librust_file.z.so
5be320f000-5be3210000 r--p 0000d000 /system/lib64/platformsdk/librust_file.z.so
5be3210000-5be3211000 rw-p 0000d000 /system/lib64/platformsdk/librust_file.z.so
5be3211000-5be3212000 rw-p 00000000 [anon:librust_file.z.so.bss]
5be3240000-5be326e000 r--p 00000000 /system/lib64/module/file/libfs.z.so
5be326e000-5be3375000 r-xp 0002d000 /system/lib64/module/file/libfs.z.so
5be3375000-5be3387000 r--p 00133000 /system/lib64/module/file/libfs.z.so
5be3387000-5be3388000 rw-p 00144000 /system/lib64/module/file/libfs.z.so
5be3388000-5be338b000 rw-p 00000000 [anon:libfs.z.so.bss]
5be33c0000-5be33f3000 r--p 00000000 /system/lib64/module/net/libhttp.z.so
5be33f3000-5be33f4000 r--p 00033000 /system/lib64/module/net/libhttp.z.so
5be33f4000-5be34b5000 r-xp 00033000 /system/lib64/module/net/libhttp.z.so
5be34b5000-5be34c6000 r--p 000f3000 /system/lib64/module/net/libhttp.z.so
5be34c6000-5be34c7000 rw-p 00103000 /system/lib64/module/net/libhttp.z.so
5be34c7000-5be34c8000 rw-p 00000000 [anon:libhttp.z.so.bss]
5be3500000-5be350c000 r--p 00000000 /system/lib64/platformsdk/libstack_utils_common.z.so
5be350c000-5be352a000 r-xp 0000b000 /system/lib64/platformsdk/libstack_utils_common.z.so
5be352a000-5be352c000 r--p 00028000 /system/lib64/platformsdk/libstack_utils_common.z.so
5be352c000-5be352d000 rw-p 00029000 /system/lib64/platformsdk/libstack_utils_common.z.so
5be3540000-5be354a000 r--p 00000000 /system/lib64/module/libpromptaction.z.so
5be354a000-5be357b000 r-xp 00009000 /system/lib64/module/libpromptaction.z.so
5be357b000-5be357d000 r--p 00039000 /system/lib64/module/libpromptaction.z.so
5be357d000-5be3581000 rw-p 0003a000 /system/lib64/module/libpromptaction.z.so
5be35c0000-5be35c8000 r--p 00000000 /system/lib64/chipset-sdk/libcert_manager_sdk.z.so
5be35c8000-5be35d4000 r-xp 00007000 /system/lib64/chipset-sdk/libcert_manager_sdk.z.so
5be35d4000-5be35d5000 r--p 00012000 /system/lib64/chipset-sdk/libcert_manager_sdk.z.so
5be35d5000-5be35d6000 rw-p 00012000 /system/lib64/chipset-sdk/libcert_manager_sdk.z.so
5be3600000-5be3608000 r--p 00000000 /system/lib64/ndk/libohweb.so
5be3608000-5be3615000 r-xp 00007000 /system/lib64/ndk/libohweb.so
5be3615000-5be3616000 r--p 00013000 /system/lib64/ndk/libohweb.so
5be3616000-5be3617000 rw-p 00013000 /system/lib64/ndk/libohweb.so
5be3640000-5be3644000 r--p 00000000 /system/lib64/libwebview_common.z.so
5be3644000-5be3647000 r-xp 00003000 /system/lib64/libwebview_common.z.so
5be3647000-5be3649000 r--p 00005000 /system/lib64/libwebview_common.z.so
5be3649000-5be364a000 rw-p 00006000 /system/lib64/libwebview_common.z.so
5be3680000-5be3688000 r--p 00000000 /system/lib64/liblbsbase_module.z.so
5be3688000-5be3694000 r-xp 00007000 /system/lib64/liblbsbase_module.z.so
5be3694000-5be3697000 r--p 00012000 /system/lib64/liblbsbase_module.z.so
5be3697000-5be3698000 rw-p 00014000 /system/lib64/liblbsbase_module.z.so
5be3698000-5be3699000 rw-p 00000000 [anon:liblbsbase_module.z.so.bss]
5be36c0000-5be36f5000 r--p 00000000 /system/lib64/module/web/libwebview_napi.z.so
5be36f5000-5be3799000 r-xp 00034000 /system/lib64/module/web/libwebview_napi.z.so
5be3799000-5be37a2000 r--p 000d7000 /system/lib64/module/web/libwebview_napi.z.so
5be37a2000-5be37ac000 rw-p 000df000 /system/lib64/module/web/libwebview_napi.z.so
5be37ac000-5be37ad000 rw-p 00000000 [anon:libwebview_napi.z.so.bss]
5be37c0000-5be3821000 r--p 00000000 /system/lib64/platformsdk/libnweb_ohos_adapter.z.so
5be3821000-5be38c8000 r-xp 00060000 /system/lib64/platformsdk/libnweb_ohos_adapter.z.so
5be38c8000-5be38d6000 r--p 00106000 /system/lib64/platformsdk/libnweb_ohos_adapter.z.so
5be38d6000-5be38d7000 rw-p 00113000 /system/lib64/platformsdk/libnweb_ohos_adapter.z.so
5be38d7000-5be38da000 rw-p 00000000 [anon:libnweb_ohos_adapter.z.so.bss]
5be3900000-5be391e000 r--p 00000000 /system/lib64/platformsdk/liblbsservice_common.z.so
5be391e000-5be3952000 r-xp 0001d000 /system/lib64/platformsdk/liblbsservice_common.z.so
5be3952000-5be3956000 r--p 00050000 /system/lib64/platformsdk/liblbsservice_common.z.so
5be3956000-5be3957000 rw-p 00053000 /system/lib64/platformsdk/liblbsservice_common.z.so
5be3957000-5be3959000 rw-p 00000000 [anon:liblbsservice_common.z.so.bss]
5be3959000-5be3cd9000 rw-p 00000000 [anon:native_heap:jemalloc]
5be3d00000-5be3d06000 r--p 00000000 /system/lib64/module/file/libphotoaccesshelpernative.z.so
5be3d06000-5be3d20000 r-xp 00005000 /system/lib64/module/file/libphotoaccesshelpernative.z.so
5be3d20000-5be3d21000 r--p 0001e000 /system/lib64/module/file/libphotoaccesshelpernative.z.so
5be3d21000-5be3d22000 rw-p 0001e000 /system/lib64/module/file/libphotoaccesshelpernative.z.so
5be3d22000-5be3d27000 rw-p 00000000 [anon:libphotoaccesshelpernative.z.so.bss]
5be3d40000-5be3d50000 r--p 00000000 /system/lib64/platformsdk/libmedia_cloud_enhance_client.z.so
5be3d50000-5be3d6a000 r-xp 0000f000 /system/lib64/platformsdk/libmedia_cloud_enhance_client.z.so
5be3d6a000-5be3d71000 r--p 00028000 /system/lib64/platformsdk/libmedia_cloud_enhance_client.z.so
5be3d71000-5be3d72000 rw-p 0002e000 /system/lib64/platformsdk/libmedia_cloud_enhance_client.z.so
5be3d80000-5be3d89000 r--p 00000000 /system/lib64/platformsdk/libmedia_cloud_enhance_plugin.z.so
5be3d89000-5be3d9b000 r-xp 00008000 /system/lib64/platformsdk/libmedia_cloud_enhance_plugin.z.so
5be3d9b000-5be3d9d000 r--p 00019000 /system/lib64/platformsdk/libmedia_cloud_enhance_plugin.z.so
5be3d9d000-5be3d9e000 rw-p 0001a000 /system/lib64/platformsdk/libmedia_cloud_enhance_plugin.z.so
5be3dc0000-5be3dc9000 r--p 00000000 /system/lib64/libbundle_manager_common.z.so
5be3dc9000-5be3ddb000 r-xp 00008000 /system/lib64/libbundle_manager_common.z.so
5be3ddb000-5be3ddd000 r--p 00019000 /system/lib64/libbundle_manager_common.z.so
5be3ddd000-5be3dde000 rw-p 0001a000 /system/lib64/libbundle_manager_common.z.so
5be3e00000-5be3e14000 r--p 00000000 /system/lib64/module/bundle/libbundlemanager.z.so
5be3e14000-5be3e56000 r-xp 00013000 /system/lib64/module/bundle/libbundlemanager.z.so
5be3e56000-5be3e58000 r--p 00054000 /system/lib64/module/bundle/libbundlemanager.z.so
5be3e58000-5be3e59000 rw-p 00055000 /system/lib64/module/bundle/libbundlemanager.z.so
5be3e80000-5be3e86000 r--p 00000000 /system/lib64/module/multimedia/libcamerapicker_napi.z.so
5be3e86000-5be3e92000 r-xp 00005000 /system/lib64/module/multimedia/libcamerapicker_napi.z.so
5be3e92000-5be3e94000 r--p 00010000 /system/lib64/module/multimedia/libcamerapicker_napi.z.so
5be3e94000-5be3e95000 rw-p 00011000 /system/lib64/module/multimedia/libcamerapicker_napi.z.so
5be3e95000-5be3e97000 ---p 00000000 [anon:guard:18751]
5be3e97000-5be3f98000 rw-p 00000000 [anon:stack:18751]
5be3f98000-5be3f9a000 ---p 00000000 [anon:guard:18752]
5be3f9a000-5be409b000 rw-p 00000000 [anon:stack:18752]
5be40c0000-5be40e9000 r--p 00000000 /system/lib64/libgamecontroller_client.z.so
5be40e9000-5be413a000 r-xp 00028000 /system/lib64/libgamecontroller_client.z.so
5be413a000-5be4140000 r--p 00078000 /system/lib64/libgamecontroller_client.z.so
5be4140000-5be4141000 rw-p 0007d000 /system/lib64/libgamecontroller_client.z.so
5be4141000-5be4142000 rw-p 00000000 [anon:libgamecontroller_client.z.so.bss]
5be4180000-5be4181000 r--p 00000000 /system/lib64/libgamecontroller_event.z.so
5be4181000-5be4182000 r-xp 00000000 /system/lib64/libgamecontroller_event.z.so
5be4182000-5be4183000 r--p 00000000 /system/lib64/libgamecontroller_event.z.so
5be4183000-5be4184000 rw-p 00000000 /system/lib64/libgamecontroller_event.z.so
5be4184000-5be4186000 ---p 00000000 [anon:guard:18756]
5be4186000-5be4287000 rw-p 00000000 [anon:stack:18756]
5be4287000-5be4289000 ---p 00000000 [anon:guard:18754]
5be4289000-5be438a000 rw-p 00000000 [anon:stack:18754]
5be438a000-5be438c000 ---p 00000000 [anon:guard:18755]
5be438c000-5be448d000 rw-p 00000000 [anon:stack:18755]
5be44c0000-5be44c6000 r--p 00000000 /system/lib64/libframeawaresched.so
5be44c6000-5be44e3000 r-xp 00005000 /system/lib64/libframeawaresched.so
5be44e3000-5be44e4000 r--p 00021000 /system/lib64/libframeawaresched.so
5be44e4000-5be44e5000 rw-p 00021000 /system/lib64/libframeawaresched.so
5be44e5000-5be44e6000 rw-p 00000000 [anon:libframeawaresched.so.bss]
5be4500000-5be4505000 r--p 00000000 /system/lib64/libframe_ui_utils.z.so
5be4505000-5be450a000 r-xp 00004000 /system/lib64/libframe_ui_utils.z.so
5be450a000-5be450b000 r--p 00008000 /system/lib64/libframe_ui_utils.z.so
5be450b000-5be450c000 rw-p 00008000 /system/lib64/libframe_ui_utils.z.so
5be450c000-5be450e000 ---p 00000000 [anon:guard:18757]
5be450e000-5be460f000 rw-p 00000000 [anon:stack:18757]
5be460f000-5be4611000 ---p 00000000 [anon:guard:18758]
5be4611000-5be4712000 rw-p 00000000 [anon:stack:18758]
5be4712000-5be4714000 ---p 00000000 [anon:guard:18759]
5be4714000-5be4815000 rw-p 00000000 [anon:stack:18759]
5be4840000-5be4841000 r--p 00000000 /system/lib64/lib_cpuboost.so
5be4841000-5be4843000 r-xp 00000000 /system/lib64/lib_cpuboost.so
5be4843000-5be4844000 r--p 00001000 /system/lib64/lib_cpuboost.so
5be4844000-5be4845000 rw-p 00001000 /system/lib64/lib_cpuboost.so
5be4845000-5be5645000 rw-p 00000000 [anon:native_heap:jemalloc]
5be5645000-5be5647000 ---p 00000000 [anon:guard:18768]
5be5647000-5be5748000 rw-p 00000000 [anon:stack:18768]
5be5780000-5be578c000 r--p 00000000 /system/lib64/libha_app_event.z.so
5be578c000-5be57bf000 r-xp 0000b000 /system/lib64/libha_app_event.z.so
5be57bf000-5be57c2000 r--p 0003d000 /system/lib64/libha_app_event.z.so
5be57c2000-5be57c3000 rw-p 0003f000 /system/lib64/libha_app_event.z.so
5be57c3000-5be57c5000 rw-p 00000000 [anon:libha_app_event.z.so.bss]
5be57c5000-5be57c7000 ---p 00000000 [anon:guard:18776]
5be57c7000-5be58c8000 rw-p 00000000 [anon:stack:18776]
5be58c8000-5be58ca000 ---p 00000000 [anon:guard:18779]
5be58ca000-5be59cb000 rw-p 00000000 [anon:stack:18779]
5be5a00000-5be5a03000 r--p 00000000 /system/lib64/libnet_bundle_utils.z.so
5be5a03000-5be5a09000 r-xp 00002000 /system/lib64/libnet_bundle_utils.z.so
5be5a09000-5be5a0a000 r--p 00007000 /system/lib64/libnet_bundle_utils.z.so
5be5a0a000-5be5a0b000 rw-p 00007000 /system/lib64/libnet_bundle_utils.z.so
5be5a0b000-5be5a0d000 ---p 00000000 [anon:guard:18790]
5be5a0d000-5be5b0e000 rw-p 00000000 [anon:stack:18790]
5be5b0e000-5be5b10000 ---p 00000000 [anon:guard:18791]
5be5b10000-5be5c11000 rw-p 00000000 [anon:stack:18791]
5be5c11000-5be5c13000 ---p 00000000 [anon:guard:18792]
5be5c13000-5be5d14000 rw-p 00000000 [anon:stack:18792]
5be5d14000-5be5d16000 ---p 00000000 [anon:guard:18793]
5be5d16000-5be5e17000 rw-p 00000000 [anon:stack:18793]
5be5e17000-5be5e19000 ---p 00000000 [anon:guard:18794]
5be5e19000-5be5f1a000 rw-p 00000000 [anon:stack:18794]
5be5f1a000-5be5f1c000 ---p 00000000 [anon:guard:18795]
5be5f1c000-5be601d000 rw-p 00000000 [anon:stack:18795]
5be601d000-5be681d000 rw-p 00000000
5be68c0000-5be68c3000 r--p 00000000 /vendor/lib64/passthrough/libmapper_service_1.0.z.so
5be68c3000-5be68c6000 r-xp 00002000 /vendor/lib64/passthrough/libmapper_service_1.0.z.so
5be68c6000-5be68c8000 r--p 00004000 /vendor/lib64/passthrough/libmapper_service_1.0.z.so
5be68c8000-5be68c9000 rw-p 00005000 /vendor/lib64/passthrough/libmapper_service_1.0.z.so
5be6900000-5be6902000 r--p 00000000 /vendor/lib64/passthrough/libmetadata_service_1.1.z.so
5be6902000-5be6905000 r-xp 00001000 /vendor/lib64/passthrough/libmetadata_service_1.1.z.so
5be6905000-5be6906000 r--p 00003000 /vendor/lib64/passthrough/libmetadata_service_1.1.z.so
5be6906000-5be6907000 rw-p 00003000 /vendor/lib64/passthrough/libmetadata_service_1.1.z.so
5be6940000-5be6942000 r--p 00000000 /vendor/lib64/passthrough/libmapper_service_1.2.z.so
5be6942000-5be6944000 r-xp 00001000 /vendor/lib64/passthrough/libmapper_service_1.2.z.so
5be6944000-5be6945000 r--p 00002000 /vendor/lib64/passthrough/libmapper_service_1.2.z.so
5be6945000-5be6946000 rw-p 00002000 /vendor/lib64/passthrough/libmapper_service_1.2.z.so
5be6980000-5be6982000 r--p 00000000 /vendor/lib64/passthrough/libmapper_service_1.3.z.so
5be6982000-5be6984000 r-xp 00001000 /vendor/lib64/passthrough/libmapper_service_1.3.z.so
5be6984000-5be6986000 r--p 00002000 /vendor/lib64/passthrough/libmapper_service_1.3.z.so
5be6986000-5be6987000 rw-p 00003000 /vendor/lib64/passthrough/libmapper_service_1.3.z.so
7f5f6b5000-7f5f6b6000 ---p 00000000 [guard]
7f5f6b6000-7f5feb5000 rw-p 00000000 [stack]
7f5fec0000-7f5feca000 r--p 00000000 /system/lib64/platformsdk/libsecurity_component_client_enhance.z.so
7f5feca000-7f5fedb000 r-xp 00009000 /system/lib64/platformsdk/libsecurity_component_client_enhance.z.so
7f5fedb000-7f5fede000 r--p 00019000 /system/lib64/platformsdk/libsecurity_component_client_enhance.z.so
7f5fede000-7f5fedf000 rw-p 0001b000 /system/lib64/platformsdk/libsecurity_component_client_enhance.z.so
7f5ffdd000-7f5ffdf000 ---p 00000000 [anon:guard:18694]
7f5ffdf000-7f600e0000 rw-p 00000000 [anon:stack:18694]
7f600e0000-7f600e2000 ---p 00000000 [anon:guard:18695]
7f600e2000-7f601e3000 rw-p 00000000 [anon:stack:18695]
7f601e3000-7f601e5000 ---p 00000000 [anon:guard:18696]
7f601e5000-7f602e6000 rw-p 00000000 [anon:stack:18696]
7f602e6000-7f602e8000 ---p 00000000 [anon:guard:18698]
7f602e8000-7f603e9000 rw-p 00000000 [anon:stack:18698]
7f60400000-7f60406000 r--p 00000000 /system/lib64/platformsdk/libcj_environment.z.so
7f60406000-7f6040f000 r-xp 00005000 /system/lib64/platformsdk/libcj_environment.z.so
7f6040f000-7f60411000 r--p 0000d000 /system/lib64/platformsdk/libcj_environment.z.so
7f60411000-7f60412000 rw-p 0000e000 /system/lib64/platformsdk/libcj_environment.z.so
7f60412000-7f60512000 rw-p 00000000 [anon:async_stack_table]
7f60512000-7f60514000 ---p 00000000 [anon:guard:18699]
7f60514000-7f60615000 rw-p 00000000 [anon:stack:18699]
7f60615000-7f60617000 ---p 00000000 [anon:guard:18700]
7f60617000-7f60718000 rw-p 00000000 [anon:stack:18700]
7f60718000-7f6071a000 ---p 00000000 [anon:guard:18701]
7f6071a000-7f6081b000 rw-p 00000000 [anon:stack:18701]
7f6081b000-7f6081d000 ---p 00000000 [anon:guard:18702]
7f6081d000-7f6091e000 rw-p 00000000 [anon:stack:18702]
7f6091e000-7f60920000 ---p 00000000 [anon:guard:18703]
7f60920000-7f60a21000 rw-p 00000000 [anon:stack:18703]
7f60a21000-7f60a23000 ---p 00000000 [anon:guard:18704]
7f60a23000-7f60b24000 rw-p 00000000 [anon:stack:18704]
7f60b24000-7f60b26000 ---p 00000000 [anon:guard:18705]
7f60b26000-7f60c27000 rw-p 00000000 [anon:stack:18705]
7f60c27000-7f61427000 rw-p 00000000
7f61427000-7f61429000 ---p 00000000 [anon:guard:18706]
7f61429000-7f6152a000 rw-p 00000000 [anon:stack:18706]
7f6152a000-7f6152c000 ---p 00000000 [anon:guard:18707]
7f6152c000-7f6162d000 rw-p 00000000 [anon:stack:18707]
7f61640000-7f6164e000 r--p 00000000 /system/lib64/libark_connect_inspector.z.so
7f6164e000-7f61663000 r-xp 0000d000 /system/lib64/libark_connect_inspector.z.so
7f61663000-7f61665000 r--p 00021000 /system/lib64/libark_connect_inspector.z.so
7f61665000-7f61666000 rw-p 00022000 /system/lib64/libark_connect_inspector.z.so
7f61680000-7f6168c000 r--p 00000000 /system/lib64/libark_inspector.z.so
7f6168c000-7f616a1000 r-xp 0000b000 /system/lib64/libark_inspector.z.so
7f616a1000-7f616a3000 r--p 0001f000 /system/lib64/libark_inspector.z.so
7f616a3000-7f616a4000 rw-p 00020000 /system/lib64/libark_inspector.z.so
7f616c0000-7f61709000 r--p 00000000 /system/lib64/libark_tooling.so
7f61709000-7f617c4000 r-xp 00048000 /system/lib64/libark_tooling.so
7f617c4000-7f617ca000 r--p 00102000 /system/lib64/libark_tooling.so
7f617ca000-7f617cb000 rw-p 00107000 /system/lib64/libark_tooling.so
7f617cb000-7f617cc000 rw-p 00000000 [anon:libark_tooling.so.bss]
7f61800000-7f61801000 r--p 00000000 /system/lib64/libarkhybridstep.so
7f61801000-7f61803000 r-xp 00000000 /system/lib64/libarkhybridstep.so
7f61803000-7f61804000 r--p 00001000 /system/lib64/libarkhybridstep.so
7f61804000-7f61805000 rw-p 00001000 /system/lib64/libarkhybridstep.so
7f61805000-7f61807000 ---p 00000000 [anon:guard:18708]
7f61807000-7f61908000 rw-p 00000000 [anon:stack:18708]
7f61908000-7f6190a000 ---p 00000000 [anon:guard:18709]
7f6190a000-7f61a0b000 rw-p 00000000 [anon:stack:18709]
7f61a0b000-7f61c8b000 rw-p 00000000 [anon:native_heap:jemalloc]
7f61c8b000-7f61c8d000 ---p 00000000 [anon:guard:18712]
7f61c8d000-7f61d8e000 rw-p 00000000 [anon:stack:18712]
7f61e00000-7f61e01000 ---p 00000000 [anon:native_heap:jemalloc meta]
7f61e01000-7f62600000 rw-p 00000000 [anon:native_heap:jemalloc meta]
7f62600000-7f62601000 ---p 00000000 [anon:native_heap:jemalloc meta]
OpenFiles:
0->/dev/null native object of unknown type 0
1->/dev/null native object of unknown type 0
2->/dev/null native object of unknown type 0
3->pipe:[115904] native object of unknown type 0
4->pipe:[115904] native object of unknown type 0
5->anon_inode:[eventpoll] FILE* 5
6->socket:[1269] native object of unknown type 0
7->socket:[1287] native object of unknown type 218115328
8->/sys/kernel/debug/tracing/trace_marker native object of unknown type 0
9->socket:[1335] native object of unknown type 0
10->anon_inode:[eventpoll] FILE* 389942169152
11->/dev/binder FILE* 218126272
12->anon_inode:[eventfd] FILE* 12
13->/dev/kmsg native object of unknown type 0
14->socket:[1245] native object of unknown type 0
15->pipe:[41] native object of unknown type 0
16->pipe:[41] native object of unknown type 0
17->anon_inode:[eventfd] FILE* 389942169544
18->/dev/kmsg native object of unknown type 0
19->anon_inode:[eventpoll] native object of unknown type 0
20->anon_inode:[signalfd] native object of unknown type 0
21->anon_inode:[timerfd] native object of unknown type 0
22->/sys/kernel/debug/tracing/trace_marker native object of unknown type 0
23->/dev/urandom native object of unknown type 0
24->socket:[7371] native object of unknown type 0
25->pipe:[102] native object of unknown type 0
27->/data/storage/el1/bundle/default.hap native object of unknown type 0
28->anon_inode:[eventpoll] FILE* 389942169152
29->pipe:[115915] native object of unknown type 0
30->pipe:[115915] native object of unknown type 0
31->anon_inode:[eventfd] FILE* 389942169544
32->anon_inode:[eventpoll] native object of unknown type 0
33->anon_inode:[eventfd] native object of unknown type 0
34->anon_inode:[eventpoll] native object of unknown type 0
35->socket:[19789065] native object of unknown type 0
36->anon_inode:[eventfd] native object of unknown type 0
37->socket:[19789069] native object of unknown type 0
38->socket:[19789067] native object of unknown type 0
39->/data/storage/el1/bundle/common.hsp native object of unknown type 0
40->anon_inode:[eventpoll] native object of unknown type 0
41->/data/storage/el1/bundle/feature.hsp native object of unknown type 0
42->/dev/urandom native object of unknown type 0
43->/sys/kernel/debug/tracing/trace_marker native object of unknown type 0
44->anon_inode:[eventpoll] native object of unknown type 0
45->socket:[19789179] native object of unknown type 0
46->socket:[19789189] native object of unknown type 218114048
47->socket:[19789201] native object of unknown type 0
48->anon_inode:[eventfd] native object of unknown type 0
49->/proc/18665/sched_rtg_ctrl FILE* 387312815816
50->/data/storage/el2/database/default/kvdb/0307c2022ae5d2652a5e510ac36dffc1cb4645e266a612b1b0527ef3ef2e0093/single_ver/main/gen_natural_store.db FILE* 5351
51->/data/storage/el2/database/default/kvdb/0307c2022ae5d2652a5e510ac36dffc1cb4645e266a612b1b0527ef3ef2e0093/single_ver/main/gen_natural_store.db-wal FILE* 5351
52->socket:[19789221] native object of unknown type 0
53->/data/storage/el2/database/default/kvdb/0307c2022ae5d2652a5e510ac36dffc1cb4645e266a612b1b0527ef3ef2e0093/single_ver/main/gen_natural_store.db-shm FILE* 5351
54->/data/storage/el2/base/files/hiappevent/databases/appevent.db FILE* 5351
55->/data/storage/el2/base/files/hiappevent/databases/appevent.db-dwr FILE* 5351
56->/data/storage/el2/base/files/hiappevent/databases/appevent.db-wal FILE* 5351
57->/data/storage/el2/database/default/kvdb/0307c2022ae5d2652a5e510ac36dffc1cb4645e266a612b1b0527ef3ef2e0093/single_ver/main/gen_natural_store.db FILE* 5351
58->/data/storage/el2/database/default/kvdb/0307c2022ae5d2652a5e510ac36dffc1cb4645e266a612b1b0527ef3ef2e0093/single_ver/main/gen_natural_store.db-wal FILE* 5351
59->/data/storage/el2/base/files/hiappevent/databases/appevent.db-shm FILE* 5351
60->/data/storage/el2/base/files/hiappevent/databases/appevent.db FILE* 5351
61->/data/storage/el2/base/files/hiappevent/databases/appevent.db-dwr FILE* 5351
62->/data/storage/el2/base/files/hiappevent/databases/appevent.db FILE* 5351
63->/data/storage/el2/base/files/hiappevent/databases/appevent.db-dwr FILE* 5351
64->/data/storage/el2/base/files/hiappevent/databases/appevent.db FILE* 5351
65->/data/storage/el2/base/files/hiappevent/databases/appevent.db-dwr FILE* 5351
66->/data/storage/el2/base/files/hiappevent/databases/appevent.db FILE* 5351
67->/data/storage/el2/base/files/hiappevent/databases/appevent.db-dwr FILE* 5351
68->/data/storage/el2/base/files/hiappevent/databases/appevent.db-wal FILE* 5351
69->/dev/urandom FILE* 387312815568
70->anon_inode:[eventfd] native object of unknown type 0
71->/dev/urandom FILE* 387312815320
74->/data/storage/el2/base/files/hiappevent/databases/appevent.db-wal FILE* 5351
75->anon_inode:[eventpoll] native object of unknown type 0
76->anon_inode:[timerfd] native object of unknown type 0
77->/dev/urandom FILE* 387312815072
78->pipe:[115934] native object of unknown type 0
79->/data/storage/el2/base/files/hiappevent/databases/appevent.db-wal FILE* 5351
80->/data/storage/el2/base/files/hiappevent/databases/appevent.db-wal FILE* 5351
81->anon_inode:dmabuf native object of unknown type 0
82->/dev/ashmem native object of unknown type 0
83->socket:[19789315] native object of unknown type 0
84->pipe:[115934] native object of unknown type 0
85->socket:[753098] native object of unknown type 0
86->socket:[753100] native object of unknown type 0

HiLog:
10-20 21:45:36.266 18665 18665 E C01719/appspawn/ffrt: 1:DevFFTSOpen:71 open error,fd=-1,errno=12
10-20 21:45:36.266 18665 18665 E C01719/appspawn/ffrt: 2:DevFFTSInit:245 ffts device open fail, ret -1.
10-20 21:45:36.266 18665 18665 W C01719/appspawn/ffrt: 3:ffrt_child_init:133 failed to init, ret: -1
10-20 21:45:36.302 18665 18665 I C02C11/appspawn/APPSPAWN: AppSpawnChild id 5592 flags:0xc
10-20 21:45:36.302 18665 18665 I C02C02/PARAM: [param_request.c:326]ResetParamSecurityLabel Fd:19
10-20 21:45:36.303 18665 18665 I C02D33/com.xbxyftx.NowInOpenHarmony/HitraceOption: FilterAppTrace com.xbxyftx.NowInOpenHarmony 18665
10-20 21:45:36.319 18665 18665 I C02C11/com.xbxyftx.NowInOpenHarmony/APPSPAWN: errno:2 bind mount /system/data to /mnt/sandbox/100/com.xbxyftx.NowInOpenHarmony/system/data
10-20 21:45:36.320 18665 18665 I C02C11/com.xbxyftx.NowInOpenHarmony/APPSPAWN: file /mnt/sandbox/100/com.xbxyftx.NowInOpenHarmony/data/service/el1/public/hosts_user/hosts already exist
10-20 21:45:36.320 18665 18665 I C02C11/com.xbxyftx.NowInOpenHarmony/APPSPAWN: errno:2 bind mount /system/etc/hosts to /mnt/sandbox/100/com.xbxyftx.NowInOpenHarmony/data/service/el1/public/hosts_user/hosts
10-20 21:45:36.320 18665 18665 I C02C11/com.xbxyftx.NowInOpenHarmony/APPSPAWN: errno:2 bind mount /vendor/lib to /mnt/sandbox/100/com.xbxyftx.NowInOpenHarmony/vendor/lib
10-20 21:45:36.322 18665 18665 I C02C11/com.xbxyftx.NowInOpenHarmony/APPSPAWN: errno:2 bind mount /data/app/el1/public/aot_compiler/ark_cache/com.xbxyftx.NowInOpenHarmony to /mnt/sandbox/100/com.xbxyftx.NowInOpenHarmony/data/storage/ark-cache
10-20 21:45:36.322 18665 18665 I C02C11/com.xbxyftx.NowInOpenHarmony/APPSPAWN: check dir /data/app/el1/public/aot_compiler/ark_cache/com.xbxyftx.NowInOpenHarmony failed,strerror:No such file or directory
10-20 21:45:36.323 18665 18665 I C02C11/com.xbxyftx.NowInOpenHarmony/APPSPAWN: errno:13 private mount to /mnt/sandbox/100/com.xbxyftx.NowInOpenHarmony/data/service/el0/public/for-all-app '524288' failed
10-20 21:45:36.324 18665 18665 I C02C11/com.xbxyftx.NowInOpenHarmony/APPSPAWN: errno:2 bind mount /chip_prod/etc/passthrough to /mnt/sandbox/100/com.xbxyftx.NowInOpenHarmony/chip_prod/etc/passthrough
10-20 21:45:36.324 18665 18665 I C02C11/com.xbxyftx.NowInOpenHarmony/APPSPAWN: errno:13 private mount to /mnt/sandbox/100/com.xbxyftx.NowInOpenHarmony/vendor/etc/vulkan '524288' failed
10-20 21:45:36.325 18665 18665 I C02C11/com.xbxyftx.NowInOpenHarmony/APPSPAWN: errno:2 bind mount /vendor/etc/silk to /mnt/sandbox/100/com.xbxyftx.NowInOpenHarmony/vendor/etc/silk
10-20 21:45:36.326 18665 18665 I C02C11/com.xbxyftx.NowInOpenHarmony/APPSPAWN: errno:2 bind mount /system/asan/lib64 to /mnt/sandbox/100/com.xbxyftx.NowInOpenHarmony/system/asan/lib64
10-20 21:45:36.326 18665 18665 I C02C11/com.xbxyftx.NowInOpenHarmony/APPSPAWN: errno:2 bind mount /vendor/asan/lib64 to /mnt/sandbox/100/com.xbxyftx.NowInOpenHarmony/vendor/asan/lib64
10-20 21:45:36.326 18665 18665 I C02C11/com.xbxyftx.NowInOpenHarmony/APPSPAWN: errno:13 private mount to /mnt/sandbox/100/com.xbxyftx.NowInOpenHarmony/chip_prod/lib64/passthrough '524288' failed
10-20 21:45:36.326 18665 18665 I C02C11/com.xbxyftx.NowInOpenHarmony/APPSPAWN: errno:2 bind mount /system/app/ohos.global.systemres to /mnt/sandbox/100/com.xbxyftx.NowInOpenHarmony/data/global/systemResources
10-20 21:45:36.327 18665 18665 I C02C11/com.xbxyftx.NowInOpenHarmony/APPSPAWN: errno:2 bind mount /data/preload/app to /mnt/sandbox/100/com.xbxyftx.NowInOpenHarmony/data/preload/app
10-20 21:45:36.332 18665 18665 I C02C11/com.xbxyftx.NowInOpenHarmony/APPSPAWN: path /storage/Users/currentUser/Download/com.xbxyftx.NowInOpenHarmony mode 0x3
10-20 21:45:36.332 18665 18665 E C05A06/com.xbxyftx.NowInOpenHarmony/CODE_SIGN: [XpmIoctl]:Ioctl cmd 40087803 failed: Invalid argument (ignore)
10-20 21:45:36.333 18665 18665 E C05A03/com.xbxyftx.NowInOpenHarmony/Selinux: Read /version/etc/selinux/product_config failed, errno: No such file or directory
10-20 21:45:36.336 18665 18665 I C05A05/com.xbxyftx.NowInOpenHarmony/SecCompEnhanceClient: [RegisterCheckCallback]Register secComp: sessionId=4143313260, seqNum=******824.
10-20 21:45:36.338 18665 18665 I C02D0B/com.xbxyftx.NowInOpenHarmony/HICHECKER: hichecker param is empty.
10-20 21:45:36.338 18665 18665 I C04500/com.xbxyftx.NowInOpenHarmony/webview: [arkweb_utils.cpp:292] SelectWebcoreBeforeProcessRun for app com.xbxyftx.NowInOpenHarmony.
10-20 21:45:36.338 18665 18665 I C02C11/com.xbxyftx.NowInOpenHarmony/APPSPAWN: ClearEnvAndReturnSuccess 4
10-20 21:45:36.338 18665 18665 I C01317/com.xbxyftx.NowInOpenHarmony/AppKit: [main_thread.cpp:3020]App main thread create, pid:18665
10-20 21:45:36.341 18665 18665 I C01317/com.xbxyftx.NowInOpenHarmony/AppKit: [main_thread.cpp:416]attach to appMGR
10-20 21:45:36.345 18665 18695 I C01317/com.xbxyftx.NowInOpenHarmony/AppKit: [main_thread.cpp:810]ScheduleLaunchAbility called, ability EntryAbility, type is 1.
10-20 21:45:36.345 18665 18665 I C03900/com.xbxyftx.NowInOpenHarmony/ACE_UIContent: [69]AceForwardCompatibility [com.xbxyftx.NowInOpenHarmony] force:1 newpipe:1
10-20 21:45:36.346 18665 18665 I C01317/com.xbxyftx.NowInOpenHarmony/AppKit: [main_thread.cpp:241]nativeLibraryPath is empty
10-20 21:45:36.354 18665 18665 I C01317/com.xbxyftx.NowInOpenHarmony/AppKit: [main_thread.cpp:1731]SmartGC: process is start. enable warm startup SmartGC: 0
10-20 21:45:36.354 18665 18665 I C03F00/com.xbxyftx.NowInOpenHarmony/ArkCompiler: [ecmascript] asmint: 1, aot: 0, jit: 1, baseline jit: 0, bundle name: com.xbxyftx.NowInOpenHarmony
10-20 21:45:36.354 18665 18665 I C03F00/com.xbxyftx.NowInOpenHarmony/ArkCompiler: [ecmascript] multi-thread check enabled: 0
10-20 21:45:36.355 18665 18665 I C03F00/com.xbxyftx.NowInOpenHarmony/ArkCompiler: [pgo] reset pgo profiler, pgo profiler is disabled
10-20 21:45:36.355 18665 18700 W C01719/com.xbxyftx.NowInOpenHarmony/ffrt: 4:operator():110 [1618049416] set priority warn ret[1] eno[0]
10-20 21:45:36.355 18665 18665 I C03F00/com.xbxyftx.NowInOpenHarmony/ArkCompiler: [gc] SmartGC: startup GC restrain, phase 1 threshold: local 448MB, shared 355MB; phase 2 threshold: local 112MB, shared 145MB
10-20 21:45:36.355 18665 18665 I C03301/com.xbxyftx.NowInOpenHarmony/LIBUV: init:9088
10-20 21:45:36.355 18665 18665 I C03301/com.xbxyftx.NowInOpenHarmony/LIBUV: init:9088, backend_fd:28
10-20 21:45:36.355 18665 18665 I C03301/com.xbxyftx.NowInOpenHarmony/LIBUV: open:9088, pipefd[0]:31
10-20 21:45:36.355 18665 18665 I C03F00/com.xbxyftx.NowInOpenHarmony/ArkCompiler: [ecmascript] can not find aot file
10-20 21:45:36.356 18665 18665 I C03F00/com.xbxyftx.NowInOpenHarmony/ArkCompiler: [ecmascript] ModuleSnapshotInterface::Deserialize: /data/storage/system_optimize/ark_startup_cache/ is not exists
10-20 21:45:36.357 18665 18665 I C01E00/com.xbxyftx.NowInOpenHarmony/GLOBAL_I18N: RegisterIntl: Replace buildin Intl Success.
10-20 21:45:36.358 18665 18665 I C03F00/com.xbxyftx.NowInOpenHarmony/ArkCompiler: StartServer, componentName = <private>
10-20 21:45:36.358 18665 18665 W C01321/com.xbxyftx.NowInOpenHarmony/JsRuntime: [connect_server_manager.cpp:162]not Connected
10-20 21:45:36.358 18665 18665 I C03F00/com.xbxyftx.NowInOpenHarmony/ArkCompiler: [ecmascript] JSNApi::NotifyDebugMode, tid = 18665, debugApp = 1, isDebugMode = 0, instanceId = 0
10-20 21:45:36.361 18665 18665 I C03F00/com.xbxyftx.NowInOpenHarmony/ArkCompiler: [compiler] __jit_debug_register_code() is called.
10-20 21:45:36.361 18665 18665 I C03F00/com.xbxyftx.NowInOpenHarmony/ArkCompiler: [compiler] success to register stub.an to debugger.
10-20 21:45:36.363 18665 18699 I C01317/com.xbxyftx.NowInOpenHarmony/AppKit: [dump_runtime_helper.cpp:375]success to AclSetAccess, path: /data/storage/el2/base/cache/rawheap
10-20 21:45:36.363 18665 18665 W C01E00/com.xbxyftx.NowInOpenHarmony/ResourceManager: update userId, currentUserId_= 0, userId= 100
10-20 21:45:36.363 18665 18707 I C02C03/PARAM_WATCHER: [watcher_manager_kits.cpp:176]Add watcher keyPrefix persist.hdc.jdwp remoteWatcherId 5779 success
10-20 21:45:36.363 18665 18707 I C02D13/com.xbxyftx.NowInOpenHarmony/HDC_LOG: AddWatchHdcdJdwp rc:0
10-20 21:45:36.363 18665 18707 I C02D13/com.xbxyftx.NowInOpenHarmony/HDC_LOG: connect success cfd:37
10-20 21:45:36.363 18665 18707 I C02D13/com.xbxyftx.NowInOpenHarmony/HDC_LOG: Send2Jdwp send pid:18665, pp:com.xbxyftx.NowInOpenHarmony, isDebug:1, msglen:40
10-20 21:45:36.365 18665 18709 W C01653/com.xbxyftx.NowInOpenHarmony/NativePreferences: LoadFromDisk: The settingXml /***/el1/***/i18*** load failed.
10-20 21:45:36.365 18665 18665 W C03F00/MUSL-LDSO: load absolute_path /system/lib64/liblayered_parameters_manager.z.so: check ns accessible failed namespace=ndk.
10-20 21:45:36.365 18665 18665 W C03F00/MUSL-LDSO: load /system/lib64/liblayered_parameters_manager.z.so failed, namespace=ndk no inherits, errno=2
10-20 21:45:36.365 18665 18665 W C03F00/MUSL-LDSO: load /system/lib64/liblayered_parameters_manager.z.so failed, namespace=default, errno=2
10-20 21:45:36.365 18665 18665 W C03F00/MUSL-LDSO: dlopen_impl load library header failed for /system/lib64/liblayered_parameters_manager.z.so
10-20 21:45:36.365 18665 18665 W C01317/com.xbxyftx.NowInOpenHarmony/AppKit: [main_thread.cpp:4058]reason Error loading shared library /system/lib64/liblayered_parameters_manager.z.so: No such file or directoryn
10-20 21:45:36.365 18665 18665 I C01317/com.xbxyftx.NowInOpenHarmony/AppKit: [application_cleaner.cpp:94]ClearTempData
10-20 21:45:36.367 18665 18665 W C01317/com.xbxyftx.NowInOpenHarmony/AppKit: [js_ability_stage.cpp:227]null stage
10-20 21:45:36.367 18665 18665 W C01317/com.xbxyftx.NowInOpenHarmony/AppKit: [js_ability_stage.cpp:239]Not found AbilityStage.js
10-20 21:45:36.368 18665 18665 I C01332/com.xbxyftx.NowInOpenHarmony/UIAbility: [js_ui_ability.cpp:348]called
10-20 21:45:36.368 18665 18665 I C03F00/com.xbxyftx.NowInOpenHarmony/ArkCompiler: [ecmascript] start to execute module buffer with secure memory: /data/storage/el1/bundle/default/ets/entryability/EntryAbility.abc
10-20 21:45:36.368 18665 18702 W C03F00/com.xbxyftx.NowInOpenHarmony/ArkCompiler: [ecmascript] set label failed! level: s1, file: /data/storage/ark-profile/rt_default.ap
10-20 21:45:36.368 18665 18702 I C03F00/com.xbxyftx.NowInOpenHarmony/ArkCompiler: [pgo] will save profiler to file /data/storage/ark-profile/rt_default.ap
10-20 21:45:36.372 18665 18665 I C03F01/com.xbxyftx.NowInOpenHarmony/NAPI: [(native_module_manager.cpp:1226)(RegisterByBuffer)] Module name is 'arkui.StateManagement'
10-20 21:45:36.383 18665 18665 I C015B0/com.xbxyftx.NowInOpenHarmony/NETSTACK: [napi_utils.cpp:759] newId = 1, id = 2
10-20 21:45:36.385 18665 18665 I C015B0/com.xbxyftx.NowInOpenHarmony/NETSTACK: [http_module.cpp:64] IsAtomicService bundleName is com.xbxyftx.NowInOpenHarmony, isAtomicService is 0
10-20 21:45:36.400 18665 18665 I C04500/com.xbxyftx.NowInOpenHarmony/webview: [napi_native_media_player.cpp:31] begin to init native media player napi properties
10-20 21:45:36.401 18665 18665 I C04500/com.xbxyftx.NowInOpenHarmony/webview: [napi_proxy_config.cpp:309] [PROXYCONTROLLER] NapiProxyConfig::Init is called
10-20 21:45:36.401 18665 18665 I C03F01/com.xbxyftx.NowInOpenHarmony/NAPI: [(native_module_manager.cpp:1226)(RegisterByBuffer)] Module name is 'file.photoAccessHelper'
10-20 21:45:36.402 18665 18665 W C03F01/com.xbxyftx.NowInOpenHarmony/NAPI: [(native_module_manager.cpp:1146)(FindNativeModuleByDisk)] mismatch: moduleName is file.photoAccessHelperNative, name is file.photoAccessHelper
10-20 21:45:36.406 18665 18665 I C01719/com.xbxyftx.NowInOpenHarmony/ffrt: 5:QueueMonitor:46 timeout:30000000 us
10-20 21:45:36.406 18665 18665 I C01719/com.xbxyftx.NowInOpenHarmony/ffrt: 6:QueueHandler:72 Ctor sq_cesResubMain_1, qos 2
10-20 21:45:36.406 18665 18665 I C01719/com.xbxyftx.NowInOpenHarmony/ffrt: 7:QueueHandler:72 Ctor sq_ces_queue_1_2, qos 2
10-20 21:45:36.408 18665 18665 I C02B01/com.xbxyftx.NowInOpenHarmony/CAMERA: {Onload():63} CameraPickerNapi::OnLoad
10-20 21:45:36.408 18665 18665 I C02B01/com.xbxyftx.NowInOpenHarmony/CAMERA: {Init():463} CameraPickerNapi::Init is called
10-20 21:45:36.410 18665 18665 I C01320/com.xbxyftx.NowInOpenHarmony/JsEnv: [js_environment.cpp:290]timing: 42
10-20 21:45:36.410 18665 18665 I C01320/com.xbxyftx.NowInOpenHarmony/JSENV: Callee constructor is OK string
10-20 21:45:36.410 18665 18665 I C01320/com.xbxyftx.NowInOpenHarmony/JSENV: Ability::constructor callee is object [object Object]
10-20 21:45:36.411 18665 18665 I C01332/com.xbxyftx.NowInOpenHarmony/UIAbility: [js_ui_ability.cpp:393]End
10-20 21:45:36.411 18665 18665 I C01332/com.xbxyftx.NowInOpenHarmony/UIAbility: [ui_ability_thread.cpp:169]Lifecycle:Attach
10-20 21:45:36.413 18665 18665 I C01317/com.xbxyftx.NowInOpenHarmony/AppKit: [main_thread.cpp:2664]called
10-20 21:45:36.413 18665 18665 I C03F00/com.xbxyftx.NowInOpenHarmony/ArkCompiler: [gc] app is not inBackground
10-20 21:45:36.414 18665 18698 I C01332/com.xbxyftx.NowInOpenHarmony/UIAbility: [ui_ability_thread.cpp:317]name:EntryAbility,targeState:5,isNewWant:0
10-20 21:45:36.414 18665 18665 I C01332/com.xbxyftx.NowInOpenHarmony/UIAbility: [ui_ability_thread.cpp:236]Lifecycle:name EntryAbility
10-20 21:45:36.414 18665 18665 I C04201/com.xbxyftx.NowInOpenHarmony/DMS: [] AddDisplayIdFromAms(964): abilityToken and display[0] has been added.
10-20 21:45:36.415 18665 18665 I C01332/com.xbxyftx.NowInOpenHarmony/UIAbility: [js_ui_ability.cpp:1848]JsUIAbility call js, name: onCreate
10-20 21:45:36.415 18665 18665 I A00000/com.xbxyftx.NowInOpenHarmony/testTag: Ability onCreate
10-20 21:45:36.416 18665 18665 I A03D00/com.xbxyftx.NowInOpenHarmony/JSAPP: KVDatabase: Succeeded in creating KVManager.
10-20 21:45:36.416 18665 18665 I A01234/com.xbxyftx.NowInOpenHarmony/XBXLogger: KVDatabase: 数据库管理对象创建成功。
10-20 21:45:36.417 18665 18665 I C01332/com.xbxyftx.NowInOpenHarmony/UIAbility: [js_ui_ability.cpp:1893]end, name: onCreate, time: 1
10-20 21:45:36.417 18665 18665 E C01332/com.xbxyftx.NowInOpenHarmony/UIAbility: [ui_ability_impl.cpp:305]hasSaveData_: false
10-20 21:45:36.417 18665 18665 W C01332/com.xbxyftx.NowInOpenHarmony/UIAbility: [js_ui_ability.cpp:1087]formatRegex: []
10-20 21:45:36.417 18665 18665 I C04202/com.xbxyftx.NowInOpenHarmony/WMSMain: [] Init(93): WindowScene with window session!
10-20 21:45:36.417 18665 18665 I C04202/com.xbxyftx.NowInOpenHarmony/WMSMain: [] Init(103): set isModuleAbilityHookEnd
10-20 21:45:36.417 18665 18751 I C01610/com.xbxyftx.NowInOpenHarmony/KvStoreServiceDeathNotifier: [a92ab13d0065e0d 0 0]AddServiceDeathWatcher: Success set size: <private>
10-20 21:45:36.417 18665 18751 I C01610/com.xbxyftx.NowInOpenHarmony/KvStoreServiceDeathNotifier: [a92ab13d0065e0d 0 0]GetDistributedKvDataService: Create remote proxy.
10-20 21:45:36.417 18665 18665 I C04204/com.xbxyftx.NowInOpenHarmony/WMSScb: []: RS multi-instance enabled: 1, deviceType phone
10-20 21:45:36.417 18665 18665 I C01406/com.xbxyftx.NowInOpenHarmony/OHOS::RS: multi-instance, create RSUIContextManager, isMultiInstanceOpen_ 1
10-20 21:45:36.417 18665 18665 I C04204/com.xbxyftx.NowInOpenHarmony/WMSScb: [] InitRSUIDirector(492): Create RSUIDirector: RSUIDirector's RSUIContext [token: 80165564579841, tid: 18665], rsUIContext: RSUIContext is null
10-20 21:45:36.418 18665 18751 I C01610/com.xbxyftx.NowInOpenHarmony/DataMgrServiceProxy: [a92ab13d0065e0d 0 0]DataMgrServiceProxy: Init data service proxy.
10-20 21:45:36.418 18665 18751 I C01610/com.xbxyftx.NowInOpenHarmony/KvStoreServiceDeathNotifier: [a92ab13d0065e0d 0 0]ServiceDeathRecipient: Constructor.
10-20 21:45:36.418 18665 18751 I C01610/com.xbxyftx.NowInOpenHarmony/KvStoreClientDeathObserver: [a92ab13d0065e0d 0 0]KvStoreClientDeathObserver: This client death observer
10-20 21:45:36.418 18665 18665 I C01406/com.xbxyftx.NowInOpenHarmony/OHOS::RS: RSLogManager init log flag: 0x0(0)
10-20 21:45:36.418 18665 18665 I C01406/com.xbxyftx.NowInOpenHarmony/OHOS::RS: RSFrameRateLinker::Create id: 80165564579840
10-20 21:45:36.418 18665 18665 I C04202/com.xbxyftx.NowInOpenHarmony/WMSMain: [] VsyncStation(60): id 80165564579842 created
10-20 21:45:36.418 18665 18665 I C04200/com.xbxyftx.NowInOpenHarmony/WindowSceneSessionImpl: (152)WindowSceneSessionImpl: [WMSCom] Constructor NowInOpenHarmony0
10-20 21:45:36.418 18665 18665 E C04200/com.xbxyftx.NowInOpenHarmony/WMS: [] SetWindowType(2824): permission denied!
10-20 21:45:36.418 18665 18665 I C0420A/com.xbxyftx.NowInOpenHarmony/WMSLife: [] Create(600): Window Create name:NowInOpenHarmony0, state:0, mode:0
10-20 21:45:36.419 18665 18665 I C0420A/com.xbxyftx.NowInOpenHarmony/WMSLife: [] Create(614): SetIsAbilityHookOff 0
10-20 21:45:36.419 18665 18665 W C0420A/com.xbxyftx.NowInOpenHarmony/WMSLife: [] IsWindowSessionInvalid(508): already destroyed or not created! id: 0 state_: 0
10-20 21:45:36.419 18665 18665 W C04200/com.xbxyftx.NowInOpenHarmony/WindowSceneSessionImpl: (5176)AdjustWindowAnimationFlag: session invalid!
10-20 21:45:36.419 18665 18665 I C04200/com.xbxyftx.NowInOpenHarmony/WindowSceneSessionImpl: (619)Remove window flag WINDOW_FLAG_SHOW_WHEN_LOCKED
10-20 21:45:36.419 18665 18751 I C01610/com.xbxyftx.NowInOpenHarmony/DataMgrServiceProxy: [a92ab13d0065e0d 0 0]GetFeatureInterface: <private>
10-20 21:45:36.419 18665 18665 I C0420A/com.xbxyftx.NowInOpenHarmony/WMSLife: [] Connect(659): in
10-20 21:45:36.420 18665 18698 I C04208/com.xbxyftx.NowInOpenHarmony/WMSLayout: [] NotifyAppHookWindowInfoUpdated(6938): in
10-20 21:45:36.420 18665 18665 I C04208/com.xbxyftx.NowInOpenHarmony/WMSLayout: [] Connect(307): updateRect when connect.preRect:[0,0,0,0]rect:[0,0,1320,2120]
10-20 21:45:36.420 18665 18665 I C0420A/com.xbxyftx.NowInOpenHarmony/WMSLife: [] Connect(677): Window Connect [name:NowInOpenHarmony0, id:2257, type:1], ret:0
10-20 21:45:36.421 18665 18665 I C04208/com.xbxyftx.NowInOpenHarmony/WMSLayout: [] NotifyWindowStatusChange(7009): id:2257, windowMode:1, windowStatus:1, lastWindowStatus:0, skipRedundantWindowStatusNotifications:0
10-20 21:45:36.421 18665 18698 I C04208/com.xbxyftx.NowInOpenHarmony/WMSLayout: [] SetAppHookWindowInfo(2116): Id:2257, preHookWindowInfo:[enableHookWindow: false, widthHookRatio: 1.000000], newHookWindowInfo:[enableHookWindow: false, widthHookRatio: 1.000000]
10-20 21:45:36.421 18665 18698 I C0421D/com.xbxyftx.NowInOpenHarmony/WMSRotation: [] SetCurrentRotation(7785): currentRotation: 0
10-20 21:45:36.421 18665 18665 I C04208/com.xbxyftx.NowInOpenHarmony/WMSLayout: [] SetConfigWindowLimitsVP(2083): id:2257, windowLimits:[0 0 500 900 0.000000 0.000000 1.000000]
10-20 21:45:36.421 18665 18665 I C04208/com.xbxyftx.NowInOpenHarmony/WMSLayout: [] GetSystemSizeLimits(1399): maxWidth: 5760, minWidth: 960, maxHeight: 5760, minHeight: 720, maxFloatingWindowSize: 1920, vpr: 3.000000
10-20 21:45:36.421 18665 18695 I C04208/com.xbxyftx.NowInOpenHarmony/WMSLayout: [] UpdateRect(1080): [0 0 1320 2120], preRect:[0 0 1320 2120], reason:0,[name:NowInOpenHarmony0, id:2257], clientDisplayId: 0
10-20 21:45:36.421 18665 18665 I C0421A/com.xbxyftx.NowInOpenHarmony/WMSLayoutPc: [] GetSupportedWindowModesConfiguration(1311): winId: 2257, windowModeSupportType: 15
10-20 21:45:36.421 18665 18694 W C04208/com.xbxyftx.NowInOpenHarmony/WMSLayout: [] NotifySingleHandTransformChange(7171): id:2257, uiContent is nullptr
10-20 21:45:36.421 18665 18665 I C0420F/com.xbxyftx.NowInOpenHarmony/WMSRecover: [] RegisterSessionRecoverCallbackFunc(424): persistentId=2257
10-20 21:45:36.421 18665 18665 I C04209/com.xbxyftx.NowInOpenHarmony/WMSImms: [] UpdateDefaultStatusBarColor(914): win 2257 type 1 hasDarkRes 1 colorMode dark
10-20 21:45:36.422 18665 18665 I C04209/com.xbxyftx.NowInOpenHarmony/WMSImms: [] SetSpecificBarProperty(3087): win [2257 NowInOpenHarmony0] type 2108 1 ffffff ffffffff 0 4
10-20 21:45:36.422 18665 18665 I C04200/com.xbxyftx.NowInOpenHarmony/WMS: [] IsMainHandlerAvailable(516): id:2257, isAvailable:1
10-20 21:45:36.422 18665 18665 I C04200/com.xbxyftx.NowInOpenHarmony/WMS: [] IsMainHandlerAvailable(516): id:2257, isAvailable:1
10-20 21:45:36.422 18665 18665 I C02800/com.xbxyftx.NowInOpenHarmony/InputManagerImpl: [][SetWindowInputEventConsumer:361] enter
10-20 21:45:36.423 18665 18665 I C02800/com.xbxyftx.NowInOpenHarmony/MMIClient: [][OnConnected:267] Connection to server succeeded, fd:46
10-20 21:45:36.423 18665 18665 I C02800/com.xbxyftx.NowInOpenHarmony/MMIClient: [][AddFdListener:166] Server was listening
10-20 21:45:36.423 18665 18665 I C02800/com.xbxyftx.NowInOpenHarmony/MMIClient: [][StartEventRunner:127] reuse current event handler, thread name:
10-20 21:45:36.423 18665 18665 I C02800/com.xbxyftx.NowInOpenHarmony/MMIClient: [][StartEventRunner:130] File fd is in listening
10-20 21:45:36.423 18665 18665 I C02800/com.xbxyftx.NowInOpenHarmony/InputManagerImpl: [][SetWindowInputEventConsumer] leave
10-20 21:45:36.423 18665 18665 I C0420C/com.xbxyftx.NowInOpenHarmony/WMSEvent: [] AddInputWindow(189): SetWindowInputEventConsumer success, wid:2257
10-20 21:45:36.423 18665 18665 I C0420C/com.xbxyftx.NowInOpenHarmony/WMSEvent: [] LoadGameController(137): in
10-20 21:45:36.424 18665 18751 I C01630/com.xbxyftx.NowInOpenHarmony/DistributedDB: [a92ab13d0065e0d 0 0][TimeHelper] init
10-20 21:45:36.424 18665 18751 I C01630/com.xbxyftx.NowInOpenHarmony/DistributedDB: [a92ab13d0065e0d 0 0]DistributedDB Version : 1.1.5
10-20 21:45:36.425 18665 18665 I C04732/com.xbxyftx.NowInOpenHarmony/GameController: [(RegisterEntryModule:24)]begin load gamecontroller_event
10-20 21:45:36.425 18665 18665 I C04732/com.xbxyftx.NowInOpenHarmony/GameController: [(StartInputToTouch:53)]Begin StartInputToTouch
10-20 21:45:36.425 18665 18665 I C0420C/com.xbxyftx.NowInOpenHarmony/WMSEvent: [] LoadGameController(141): dlopen GameController success
10-20 21:45:36.425 18665 18665 I C04217/com.xbxyftx.NowInOpenHarmony/WMSAttribute: [] ConnectServer(68): start connect
10-20 21:45:36.425 18665 18665 I C04217/com.xbxyftx.NowInOpenHarmony/WMSAttribute: [] ConnectServer(93): end connect
10-20 21:45:36.425 18665 18665 W C04217/com.xbxyftx.NowInOpenHarmony/WMSAttribute: [] RegisterGetWMSWindowListCallback(111): callback has registered
10-20 21:45:36.425 18665 18665 I C04217/com.xbxyftx.NowInOpenHarmony/WMSAttribute: [] RegisterGetWMSWindowListCallback(113): winId: 2257
10-20 21:45:36.425 18665 18665 I C04217/com.xbxyftx.NowInOpenHarmony/WMSAttribute: [] UpdateColorMode(4325): winId: 2257, colorMode: dark
10-20 21:45:36.425 18665 18665 I C04217/com.xbxyftx.NowInOpenHarmony/WMSAttribute: [] UpdateColorMode(4340): winId: 2257, colorMode: dark, hasDarkRes: 1
10-20 21:45:36.425 18665 18665 I C0421C/com.xbxyftx.NowInOpenHarmony/WMSCompat: [] SetPcAppInpadSpecificSystemBarInvisible(695): isPcAppInpadSpecificSystemBarInvisible: 0
10-20 21:45:36.425 18665 18665 I C0421C/com.xbxyftx.NowInOpenHarmony/WMSCompat: [] SetPcAppInpadOrientationLandscape(714): isPcAppInpadOrientationLandscape: 0
10-20 21:45:36.425 18665 18665 E C04200/com.xbxyftx.NowInOpenHarmony/WMS: [singleton_container.cpp] GetSingleton(82): cant get OHOS::Rosen::WindowInfoReporter
10-20 21:45:36.425 18665 18665 I C01332/com.xbxyftx.NowInOpenHarmony/UIAbility: [js_ui_ability.cpp:1848]JsUIAbility call js, name: onWindowStageCreate
10-20 21:45:36.425 18665 18665 I A00000/com.xbxyftx.NowInOpenHarmony/testTag: Ability onWindowStageCreate
10-20 21:45:36.426 18665 18665 I C04200/com.xbxyftx.NowInOpenHarmony/JsUtils: (1266)Get ability external failed
10-20 21:45:36.426 18665 18665 I C04200/com.xbxyftx.NowInOpenHarmony/JsUtils: (1266)Get ability external failed
10-20 21:45:36.426 18665 18665 I C04200/com.xbxyftx.NowInOpenHarmony/JsWindowStage: (110)LoadContent: [NAPI]
10-20 21:45:36.426 18665 18665 I C01332/com.xbxyftx.NowInOpenHarmony/UIAbility: [js_ui_ability.cpp:1893]end, name: onWindowStageCreate, time: 0
10-20 21:45:36.426 18665 18665 I C01332/com.xbxyftx.NowInOpenHarmony/UIAbility: [js_ui_ability.cpp:1848]JsUIAbility call js, name: onWillForeground
10-20 21:45:36.426 18665 18665 I C01332/com.xbxyftx.NowInOpenHarmony/UIAbility: [js_ui_ability.cpp:1893]end, name: onWillForeground, time: 0
10-20 21:45:36.426 18665 18665 I C04202/com.xbxyftx.NowInOpenHarmony/WMSMain: [] GoForeground(159): reason: 4
10-20 21:45:36.426 18665 18665 I C0420A/com.xbxyftx.NowInOpenHarmony/WMSLife: [] Show(1582): Window show [name: NowInOpenHarmony0, id: 2257, type: 1], reason: 4, state:1, requestState:1
10-20 21:45:36.426 18665 18665 I C04208/com.xbxyftx.NowInOpenHarmony/WMSLayout: [] GetSystemSizeLimits(1399): maxWidth: 5760, minWidth: 960, maxHeight: 5760, minHeight: 720, maxFloatingWindowSize: 1920, vpr: 3.000000
10-20 21:45:36.426 18665 18665 I C04208/com.xbxyftx.NowInOpenHarmony/WMSLayout: [] UpdateNewSize(5701): fullscreen or compatible mode could not update new size, Id: 2257
10-20 21:45:36.426 18665 18665 I C04217/com.xbxyftx.NowInOpenHarmony/WMSAttribute: [] IsSystemDensityChanged(6611): windowId: 2257, lastDensity: -1.000000, currDensity: 3.000000
10-20 21:45:36.426 18665 18665 W C04200/com.xbxyftx.NowInOpenHarmony/WindowSessionImpl: (1715)UpdateViewportConfig: uiContent is null!
10-20 21:45:36.426 18665 18665 I C01332/com.xbxyftx.NowInOpenHarmony/UIAbility: [ui_ability_impl.cpp:430]wnd call, AfterForeground
10-20 21:45:36.426 18665 18665 W C0420A/com.xbxyftx.NowInOpenHarmony/WMSLife: [] GetAttachStateSyncResult(4725): lifecycleCallback is null
10-20 21:45:36.426 18665 18665 I C01406/com.xbxyftx.NowInOpenHarmony/OHOS::RS: RSFrameRateLinker::Create id: 80165564579841
10-20 21:45:36.427 18665 18665 I C01706/com.xbxyftx.NowInOpenHarmony/RsFrameReportExt: RsFrameReportExt:[LoadLibrary] load library success!
10-20 21:45:36.427 18665 18665 I C01706/com.xbxyftx.NowInOpenHarmony/RsFrameReportExt: RsFrameReportExt:[Init] dlopen libframe_ui_intf.so success!
10-20 21:45:36.428 18665 18752 I C04207/com.xbxyftx.NowInOpenHarmony/WMSFocus: [] UpdateFocus(1499): focus: 1, id: 2257
10-20 21:45:36.428 18665 18753 I C04732/com.xbxyftx.NowInOpenHarmony/GameController: [(GetSelfBundleName:49)]The current bundleName [com.xbxyftx.NowInOpenHarmony]. version [1.0.0]
10-20 21:45:36.428 18665 18753 I C04732/com.xbxyftx.NowInOpenHarmony/GameController: [(IsCommonApp:85)]The [com.xbxyftx.NowInOpenHarmony] is a common app.
10-20 21:45:36.428 18665 18753 I C01719/com.xbxyftx.NowInOpenHarmony/ffrt: 8:QueueHandler:72 Ctor sq_KeyMappingServiceHandleQueue_3, qos 2
10-20 21:45:36.428 18665 18699 I C04215/com.xbxyftx.NowInOpenHarmony/WMSHierarchy: [] GetTopWindowWithContext(4462): mainId:2257!
10-20 21:45:36.429 18665 18752 I C04207/com.xbxyftx.NowInOpenHarmony/WMSFocus: [] NotifyHighlightChange(2535): windowId: 2257, isHighlight: 1,
10-20 21:45:36.429 18665 18665 I C01706/com.xbxyftx.NowInOpenHarmony/ueaClient-FrameUiIntf: [Init]:ret:1, inited:1
10-20 21:45:36.429 18665 18752 W C04208/com.xbxyftx.NowInOpenHarmony/WMSLayout: [] NotifySingleHandTransformChange(7171): id:2257, uiContent is nullptr
10-20 21:45:36.429 18665 18665 I C04217/com.xbxyftx.NowInOpenHarmony/WMSAttribute: [] InitWaterfallMode(4138): winId: 2257
10-20 21:45:36.429 18665 18665 I C04217/com.xbxyftx.NowInOpenHarmony/WMSAttribute: [] NotifyWaterfallModeChange(4190): winId: 2257, waterfall: 0, stat: 2
10-20 21:45:36.429 18665 18665 I C0420A/com.xbxyftx.NowInOpenHarmony/WMSLife: [] NotifyAfterDidForeground(4751): reason: 4
10-20 21:45:36.429 18665 18665 I C04202/com.xbxyftx.NowInOpenHarmony/WMSMain: [] NotifyFreeMultiWindowModeResume(1704): IsPcMode 0, isColdStart 1
10-20 21:45:36.429 18665 18665 I C0420A/com.xbxyftx.NowInOpenHarmony/WMSLife: [] Show(1647): Window show success [name:NowInOpenHarmony0, id:2257, type:1]
10-20 21:45:36.429 18665 18665 I C04208/com.xbxyftx.NowInOpenHarmony/WMSLayout: [] NotifyWindowStatusChange(7009): id:2257, windowMode:1, windowStatus:1, lastWindowStatus:1, skipRedundantWindowStatusNotifications:0
10-20 21:45:36.429 18665 18665 I C04208/com.xbxyftx.NowInOpenHarmony/WMSLayout: [] NotifyWindowStatusDidChange(7051): Id:2257, WindowMode:1, windowStatus:1, lastWindowStatus:0, listenerSize:0, rect:[0 0 1320 2120]
10-20 21:45:36.429 18665 18665 W C04201/com.xbxyftx.NowInOpenHarmony/DMS: [] OnDisplayInfoChange(91): data is not changed.
10-20 21:45:36.429 18665 18665 I C01332/com.xbxyftx.NowInOpenHarmony/UIAbility: [js_ui_ability.cpp:1848]JsUIAbility call js, name: onForeground
10-20 21:45:36.429 18665 18665 I A00000/com.xbxyftx.NowInOpenHarmony/testTag: Ability onForeground
10-20 21:45:36.429 18665 18665 I C01332/com.xbxyftx.NowInOpenHarmony/UIAbility: [js_ui_ability.cpp:1893]end, name: onForeground, time: 0
10-20 21:45:36.429 18665 18753 I C04732/com.xbxyftx.NowInOpenHarmony/GameController: [(ReadJsonFromFile:205)]load game_support_key_mapping.json file success.
10-20 21:45:36.429 18665 18753 I C04732/com.xbxyftx.NowInOpenHarmony/GameController: [(DoAsyncTask:67)]The app does not support input-to-touch feature.
10-20 21:45:36.430 18665 18665 I C0420A/com.xbxyftx.NowInOpenHarmony/WMSLife: []: NotifyAfterDidForeground execute
10-20 21:45:36.430 18665 18665 I C01332/com.xbxyftx.NowInOpenHarmony/UIAbility: [js_ui_ability.cpp:1848]JsUIAbility call js, name: onDidForeground
10-20 21:45:36.430 18665 18665 I C01332/com.xbxyftx.NowInOpenHarmony/UIAbility: [js_ui_ability.cpp:1893]end, name: onDidForeground, time: 0
10-20 21:45:36.430 18665 18665 I C04202/com.xbxyftx.NowInOpenHarmony/WMSMain: [] GoResume(170): in
10-20 21:45:36.430 18665 18665 I C0420A/com.xbxyftx.NowInOpenHarmony/WMSLife: [] Resume(1714): in, isColdStart: 1, isDidForeground: 0
10-20 21:45:36.430 18665 18665 I C0420A/com.xbxyftx.NowInOpenHarmony/WMSLife: [] NotifyAfterLifecycleResumed(5008): in
10-20 21:45:36.430 18665 18665 I C0420A/com.xbxyftx.NowInOpenHarmony/WMSLife: [] SetUIContentInner(2145): pages/StartPage, state:2, persistentId: 2257
10-20 21:45:36.430 18665 18665 I C0420A/com.xbxyftx.NowInOpenHarmony/WMSLife: [] SetUIContentComplete(7328): persistentId=2257
10-20 21:45:36.431 18665 18699 E C04201/com.xbxyftx.NowInOpenHarmony/IMockSessionManager: [nodict]Read result failed, code is: 3.
10-20 21:45:36.431 18665 18665 I C03900/com.xbxyftx.NowInOpenHarmony/Ace: [(-1:-1:undefined)] CreateUIContent.
10-20 21:45:36.431 18665 18665 I C03934/com.xbxyftx.NowInOpenHarmony/AceUIEvent: [(-1:-1:undefined)] report ace loaded
10-20 21:45:36.431 18665 18665 I C01719/com.xbxyftx.NowInOpenHarmony/ffrt: 9:QueueHandler:72 Ctor sq_EventHandler_QUEUE_4, qos 2
10-20 21:45:36.431 18665 18699 E C04201/com.xbxyftx.NowInOpenHarmony/IMockSessionManager: [nodict]Read result failed, code is: 5.
10-20 21:45:36.431 18665 18754 E C01610/com.xbxyftx.NowInOpenHarmony/StoreUtil: GetSubPath: The opendir error:2, path:/da***kup
10-20 21:45:36.431 18665 18665 I C04707/com.xbxyftx.NowInOpenHarmony/HaAceEngine: OnAceLoaded end
10-20 21:45:36.432 18665 18665 I C03900/com.xbxyftx.NowInOpenHarmony/Ace: [(-2:-1:undefined)] Init RenderService UniRender Type:0
10-20 21:45:36.432 18665 18665 I C03900/com.xbxyftx.NowInOpenHarmony/Ace: [(-2:-1:undefined)] [com.xbxyftx.NowInOpenHarmony][default][-1]: UIContent: apiCompatibleVersion: 50100018, apiTargetVersion: 50100018, and apiReleaseType: Release, useNewPipe: 1
10-20 21:45:36.432 18665 18665 I C02C03/PARAM_WATCHER: [watcher_manager_kits.cpp:176]Add watcher keyPrefix persist.sys.arkui.animationscale remoteWatcherId 5779 success
10-20 21:45:36.432 18665 18695 I C03900/com.xbxyftx.NowInOpenHarmony/Ace: [(-1:-1:undefined)] AnimationScale: 1.000000 -> 1.000000
10-20 21:45:36.432 18665 18665 E C03900/com.xbxyftx.NowInOpenHarmony/Ace: [(-2:-1:undefined)] ConfigXMLParserBase ParseInternalWithBundleName failed
10-20 21:45:36.432 18665 18665 W C03900/com.xbxyftx.NowInOpenHarmony/Ace: [(-2:-1:undefined)] ArkUiFeatureParamManager failed to parse xml file
10-20 21:45:36.433 18665 18665 I C03900/com.xbxyftx.NowInOpenHarmony/Ace: [(-2:-1:undefined)] SetLocale language tag: zh-CN, select language: zh-CN
10-20 21:45:36.433 18665 18665 I C03900/com.xbxyftx.NowInOpenHarmony/Ace: [(-2:-1:undefined)] [com.xbxyftx.NowInOpenHarmony][default][-1]: SetLanguage: zh, colorMode: dark, deviceAccess: 0
10-20 21:45:36.433 18665 18665 I C03900/com.xbxyftx.NowInOpenHarmony/Ace: [(-2:-1:undefined)] [com.xbxyftx.NowInOpenHarmony][default][-1]: Initialize UIContent isModelJson:true
10-20 21:45:36.435 18665 18665 I C03900/com.xbxyftx.NowInOpenHarmony/Ace: [(100000:100000:scope)] SetHapPath, Use hap path to load resource
10-20 21:45:36.435 18665 18665 I C04217/com.xbxyftx.NowInOpenHarmony/WMSAttribute: [] RegisterWaterfallModeChangeListener(4146): winId: 2257
10-20 21:45:36.436 18665 18665 I C04200/com.xbxyftx.NowInOpenHarmony/WMS: [] GetSurfaceNode(2349): name:NowInOpenHarmony0, id:2257
10-20 21:45:36.436 18665 18665 I C04200/com.xbxyftx.NowInOpenHarmony/WMS: [] GetSurfaceNode(2349): name:NowInOpenHarmony0, id:2257
10-20 21:45:36.436 18665 18665 I C03900/com.xbxyftx.NowInOpenHarmony/Ace: [(100000:100000:scope)] SetRSSurfaceNode 80165564579842 with rs multi
10-20 21:45:36.437 18665 18665 I C03900/com.xbxyftx.NowInOpenHarmony/Ace: [(100000:100000:scope)] CleanUpIdleTask is a valid function
10-20 21:45:36.437 18665 18665 W C03900/com.xbxyftx.NowInOpenHarmony/Ace: [(100000:100000:scope)] Invalid config:zh_CN-long-notround-vertical-dark-phone-xxhdpi
10-20 21:45:36.437 18665 18665 I C01406/com.xbxyftx.NowInOpenHarmony/OHOS::RS: RSSurfaceNode::SetAbilityState, surfaceNodeId:[80165564579842], ability state: background
10-20 21:45:36.437 18665 18665 I C03900/com.xbxyftx.NowInOpenHarmony/Ace: [(100000:100000:scope)] set translateManager to pipeline, instanceId:100000
10-20 21:45:36.437 18665 18665 I C0421D/com.xbxyftx.NowInOpenHarmony/WMSRotation: [] RegisterOrientationChangeListener(7125): in
10-20 21:45:36.437 18665 18665 I C03900/com.xbxyftx.NowInOpenHarmony/Ace: [(100000:100000:scope)] AddPersistAfterLayoutTask size: 1
10-20 21:45:36.438 18665 18665 I C03919/com.xbxyftx.NowInOpenHarmony/AceInputTracking: [(100000:100000:scope)] Debug touch pass mode 0
10-20 21:45:36.438 18665 18665 I C03937/com.xbxyftx.NowInOpenHarmony/AceResource: [(100000:100000:scope)] ResourceAdapter UpdateResConfig with colorMode dark
10-20 21:45:36.438 18665 18665 W C03900/com.xbxyftx.NowInOpenHarmony/Ace: [(100000:100000:scope)] not found systemTheme in HapModuleInfo, loading default OHOS_THEME
10-20 21:45:36.438 18665 18665 I C03900/com.xbxyftx.NowInOpenHarmony/Ace: [(100000:100000:scope)] Cannot Get File List from resources/styles/
10-20 21:45:36.438 18665 18665 W C03900/com.xbxyftx.NowInOpenHarmony/Ace: [(100000:100000:scope)] GetAsset failed: resources/styles/default.json
10-20 21:45:36.439 18665 18694 I C04200/com.xbxyftx.NowInOpenHarmony/WindowSessionImpl: (7150)NotifyTransformChange: in
10-20 21:45:36.441 18665 18751 I C01630/com.xbxyftx.NowInOpenHarmony/DistributedDB: [a92ab13d0065e0d 0 0]before open db, db file: [size: 0, mtime: 0, inode: 0], db-wal file: [size: 0, mtime: 0, inode: 0], db-shm file: [size: 0, mtime: 0, inode: 0], db-dwr file: [size: 0, mtime: 0, inode: 0]
10-20 21:45:36.441 18665 18751 E C01630/com.xbxyftx.NowInOpenHarmony/DistributedDB: [a92ab13d0065e0d 0 0]SetSecurityOption failed, errCode = 27328517
10-20 21:45:36.442 18665 18751 E C01630/com.xbxyftx.NowInOpenHarmony/DistributedDB: [a92ab13d0065e0d 0 0]SetSecurityOption failed, errCode = 27328517
10-20 21:45:36.442 18665 18751 E C01630/com.xbxyftx.NowInOpenHarmony/DistributedDB: [a92ab13d0065e0d 0 0]SetSecurityOption failed, errCode = 27328517
10-20 21:45:36.443 18665 18665 I C03900/com.xbxyftx.NowInOpenHarmony/Ace: [(100000:100000:scope)] root node OnAttachToFrameNode, id:0
10-20 21:45:36.443 18665 18665 I C03900/com.xbxyftx.NowInOpenHarmony/Ace: [(100000:100000:scope)] Rosenwindow set root, rsId:80165564579843
10-20 21:45:36.443 18665 18665 I C02220/com.xbxyftx.NowInOpenHarmony/IntentionClient: in Connect, enter
10-20 21:45:36.443 18665 18665 I C02220/com.xbxyftx.NowInOpenHarmony/IntentionClient: in Connect, Connecting IntentionService success
10-20 21:45:36.443 18665 18665 I C02220/com.xbxyftx.NowInOpenHarmony/IntentionClient: in Connect, leave
10-20 21:45:36.444 18665 18665 E C01D02/com.xbxyftx.NowInOpenHarmony/accessibility_asacfwk: [(AccessibilitySystemAbilityClientImpl:57)]accessibility service is ready.
10-20 21:45:36.445 18665 18665 I C02C03/PARAM_WATCHER: [watcher_manager_kits.cpp:176]Add watcher keyPrefix accessibility.config.ready remoteWatcherId 5779 success
10-20 21:45:36.445 18665 18665 I C03900/com.xbxyftx.NowInOpenHarmony/Ace: [(100000:100000:scope)] focusWindowId: 0, realHostWindowId: 0
10-20 21:45:36.445 18665 18665 I C03900/com.xbxyftx.NowInOpenHarmony/Ace: [(100000:100000:scope)] [com.xbxyftx.NowInOpenHarmony][default][100000]: window focus
10-20 21:45:36.445 18665 18665 I C02C03/PARAM_WATCHER: [watcher_manager_kits.cpp:176]Add watcher keyPrefix debug.graphic.frame remoteWatcherId 5779 success
10-20 21:45:36.446 18665 18665 E C03D00/cpu_boost: dev/flo open failed.
10-20 21:45:36.446 18665 18665 I C03900/com.xbxyftx.NowInOpenHarmony/Ace: [(100000:100000:scope)] font path exist
10-20 21:45:36.451 18665 18665 I C0390C/com.xbxyftx.NowInOpenHarmony/AceFont: [(100000:100000:scope)] LoadThemeFont:arxingkaigbbd.ttf
10-20 21:45:36.454 18665 18665 I C01406/com.xbxyftx.NowInOpenHarmony/OHOS::RS: RSInterfaces:Succeed in reg typeface, family name:AR XingKaiGB, uniqueid:149
10-20 21:45:36.464 18665 18665 I C01408/com.xbxyftx.NowInOpenHarmony/Text: RegisterTypeface: Succeed in registering typeface, family name: OhosThemeFont, hash: 3562810329
10-20 21:45:36.464 18665 18751 W C01630/com.xbxyftx.NowInOpenHarmony/DistributedDB: [a92ab13d0065e0d 0 0][GetSchema] err=0, meta=0
10-20 21:45:36.464 18665 18665 I C03900/com.xbxyftx.NowInOpenHarmony/Ace: [(100000:100000:scope)] ArkUIInvisibleFreeze: 0
10-20 21:45:36.464 18665 18665 I C03900/com.xbxyftx.NowInOpenHarmony/Ace: [(100000:100000:scope)] [com.xbxyftx.NowInOpenHarmony][default][100000]: SetMinPlatformVersion is 50100018
10-20 21:45:36.464 18665 18751 I C01630/com.xbxyftx.NowInOpenHarmony/DistributedDB: [a92ab13d0065e0d 0 0][SingleUp][Upgrade] from 0 to 104.
10-20 21:45:36.465 18665 18751 I C01630/com.xbxyftx.NowInOpenHarmony/DistributedDB: [a92ab13d0065e0d 0 0][SqlSingleUp] metaSplit[0], secLabel[2], secFlag[0], version[0]
10-20 21:45:36.465 18665 18665 I C04209/com.xbxyftx.NowInOpenHarmony/WMSImms: [] RegisterAvoidAreaChangeListener(5417): win 2257
10-20 21:45:36.465 18665 18694 I C04208/com.xbxyftx.NowInOpenHarmony/WMSLayout: [] UpdateRect(1080): [0 0 1320 2120], preRect:[0 0 1320 2120], reason:23,[name:NowInOpenHarmony0, id:2257], clientDisplayId: 0
10-20 21:45:36.466 18665 18665 I C04209/com.xbxyftx.NowInOpenHarmony/WMSImms: [] GetAvoidAreaByType(2819): win [2257 NowInOpenHarmony0] type 0 times 1 area top [0 0 1320 117]
10-20 21:45:36.466 18665 18665 I C04209/com.xbxyftx.NowInOpenHarmony/WMSImms: [] GetAvoidAreaByType(2819): win [2257 NowInOpenHarmony0] type 1 times 2 area top [626 24 68 68]
10-20 21:45:36.466 18665 18665 I C04209/com.xbxyftx.NowInOpenHarmony/WMSImms: [] GetAvoidAreaByType(2819): win [2257 NowInOpenHarmony0] type 4 times 3 area bottom [429 2036 462 84]
10-20 21:45:36.466 18665 18665 I C03917/com.xbxyftx.NowInOpenHarmony/AceSafeArea: [(100000:100000:scope)] InitializeSafeArea systemInsets:SafeAreaInsets left_: [start: 0, end: 0], top_: [start: 0, end: 117], right_: [start: 0, end: 0], bottom_: [start: 0, end: 0], cutoutInsets:SafeAreaInsets left_: [start: 0, end: 0], top_: [start: 24, end: 92], right_: [start: 0, end: 0], bottom_: [start: 0, end: 0], navInsets:SafeAreaInsets left_: [start: 0, end: 0], top_: [start: 0, end: 0], right_: [start: 0, end: 0], bottom_: [start: 2036, end: 2120]
10-20 21:45:36.467 18665 18665 I C0394E/com.xbxyftx.NowInOpenHarmony/AceWindow: [(100000:100000:scope)] Initialize displayId: 0, availableRect: [0, 0, 1320, 2120]
10-20 21:45:36.467 18665 18665 I C02504/com.xbxyftx.NowInOpenHarmony/thp_extra: GetStringFromFile[73]ThpExtraRunCommand fileData={
10-20 21:45:36.467 18665 18665 I C02504/com.xbxyftx.NowInOpenHarmony/thp_extra: "hotzone" : {
10-20 21:45:36.467 18665 18665 I C02504/com.xbxyftx.NowInOpenHarmony/thp_extra: "enable" : true,
10-20 21:45:36.467 18665 18665 I C02504/com.xbxyftx.NowInOpenHarmony/thp_extra: "height" : 250,
10-20 21:45:36.467 18665 18665 I C02504/com.xbxyftx.NowInOpenHarmony/thp_extra: "width" : 250
10-20 21:45:36.467 18665 18665 I C02504/com.xbxyftx.NowInOpenHarmony/thp_extra: }
10-20 21:45:36.467 18665 18665 I C02504/com.xbxyftx.NowInOpenHarmony/thp_extra: }
10-20 21:45:36.468 18665 18665 I C03900/com.xbxyftx.NowInOpenHarmony/Ace: [(-2:100000:singleton)] [com.xbxyftx.NowInOpenHarmony][default][100000]: Initialize: pages/StartPage
10-20 21:45:36.468 18665 18665 I C03900/com.xbxyftx.NowInOpenHarmony/Ace: [(100000:100000:scope)] RunPage:pages/StartPage
10-20 21:45:36.468 18665 18665 W C03900/com.xbxyftx.NowInOpenHarmony/Ace: [(100000:100000:scope)] GetAsset failed: manifest.json
10-20 21:45:36.468 18665 18759 I C03951/com.xbxyftx.NowInOpenHarmony/InputKeyFlow: [(-1:100000:singleton)] Subscribe touch.events.pass.through Event
10-20 21:45:36.468 18665 18665 I C04200/com.xbxyftx.NowInOpenHarmony/WMS: [] InitUIContent(1994): [0, 0]
10-20 21:45:36.468 18665 18665 I C04208/com.xbxyftx.NowInOpenHarmony/WMSLayout: [] SetUIContentInner(2166): single hand, id:2257, posX:0, posY:0, scaleX:1.000000, scaleY:1.000000
10-20 21:45:36.468 18665 18665 I C04219/com.xbxyftx.NowInOpenHarmony/WMSDecor: [] UpdateDecorEnable(2317): decorVisible:1, id: 2257
10-20 21:45:36.468 18665 18665 I C03900/com.xbxyftx.NowInOpenHarmony/Ace: [(-2:100000:singleton)] [com.xbxyftx.NowInOpenHarmony][default][100000]: UpdateWindowVisible: 1, hasDecor: 0
10-20 21:45:36.468 18665 18665 I C03900/com.xbxyftx.NowInOpenHarmony/Ace: [(-2:100000:singleton)] [com.xbxyftx.NowInOpenHarmony][default][100000]: NotifyWindowMode mode = 1
10-20 21:45:36.468 18665 18665 I C03900/com.xbxyftx.NowInOpenHarmony/Ace: [(-2:100000:singleton)] [com.xbxyftx.NowInOpenHarmony][default][100000]: window foreground
10-20 21:45:36.468 18665 18665 I C03900/com.xbxyftx.NowInOpenHarmony/Ace: [(100000:100000:scope)] Update application state , state: ON_SHOW
10-20 21:45:36.469 18665 18665 I C01406/com.xbxyftx.NowInOpenHarmony/OHOS::RS: RSSurfaceNode::SetAbilityState, surfaceNodeId:[80165564579842], ability state: foreground
10-20 21:45:36.469 18665 18665 I C03900/com.xbxyftx.NowInOpenHarmony/Ace: [(100000:100000:scope)] ArkUI requests first Vsync.
10-20 21:45:36.469 18665 18665 I C04202/com.xbxyftx.NowInOpenHarmony/WMSMain: [] RequestVsync(138): First vsync has requested, nodeId: 80165564579842
10-20 21:45:36.469 18665 18665 I C03959/com.xbxyftx.NowInOpenHarmony/AceLayout: [(-2:100000:singleton)] [com.xbxyftx.NowInOpenHarmony][default][100000]: UpdateViewportConfig Viewport config: size: (1320, 2120) orientation: 0 density: 3.000000 position: (0, 0) transformHint: 0 displayId: 0, windowSizeChangeReason 0, is rsTransaction nullptr 1, , keyboardInfo is null
10-20 21:45:36.469 18665 18665 I C04208/com.xbxyftx.NowInOpenHarmony/WMSLayout: [] UpdateViewportConfig(1736): Id: 2257, reason: 0, windowRect: [0 0 1320 2120], displayOrientation: 0, config[0, 0, 0, 3.000000]
10-20 21:45:36.469 18665 18665 I C03900/com.xbxyftx.NowInOpenHarmony/Ace: [(-2:100000:singleton)] [com.xbxyftx.NowInOpenHarmony][default][100000]: window focus
10-20 21:45:36.469 18665 18665 I C03900/com.xbxyftx.NowInOpenHarmony/Ace: [(-2:100000:singleton)] [com.xbxyftx.NowInOpenHarmony][default][100000]:window active
10-20 21:45:36.469 18665 18665 I C04208/com.xbxyftx.NowInOpenHarmony/WMSLayout: [] NotifyAfterUIContentReady(1300): Renotify transform, id:2257, scaleX:1.000000, scaleY:1.000000
10-20 21:45:36.469 18665 18665 I A00000/com.xbxyftx.NowInOpenHarmony/testTag: Succeeded in loading the content.
10-20 21:45:36.469 18665 18665 I A01234/com.xbxyftx.NowInOpenHarmony/XBXLogger: AppInit: Markdown初始化成功
10-20 21:45:36.470 18665 18665 I C04200/com.xbxyftx.NowInOpenHarmony/JsWindowStage: (426)Window [2257, NowInOpenHarmony0] load content end, ret=0
10-20 21:45:36.470 18665 18665 I C04200/com.xbxyftx.NowInOpenHarmony/JsWindow: (6942)CreateJsWindow NowInOpenHarmony0
10-20 21:45:36.470 18665 18665 I C0420A/com.xbxyftx.NowInOpenHarmony/WMSLife: [] JsWindow(86): window: NowInOpenHarmony0, ctorCnt: 1
10-20 21:45:36.470 18665 18665 I C0420A/com.xbxyftx.NowInOpenHarmony/WMSLife: [] CreateJsWindowObject(6954): Add window NowInOpenHarmony0
10-20 21:45:36.470 18665 18665 W C03947/com.xbxyftx.NowInOpenHarmony/AceStateMgmt: [(-2:100000:singleton)] Cannot use the key! The value of key can only consist of letters, digits and underscores
10-20 21:45:36.470 18665 18665 I C04209/com.xbxyftx.NowInOpenHarmony/WMSImms: [] NotifyAvoidAreaChange(5511): win 2257 api 18 type 0 area top [0 0 1320 117]
10-20 21:45:36.470 18665 18665 I C04209/com.xbxyftx.NowInOpenHarmony/WMSImms: [] NotifyAvoidAreaChange(5511): win 2257 api 18 type 1 area top [626 24 68 68]
10-20 21:45:36.470 18665 18665 I C04209/com.xbxyftx.NowInOpenHarmony/WMSImms: [] NotifyAvoidAreaChange(5511): win 2257 api 18 type 2 area empty
10-20 21:45:36.470 18665 18665 I C04209/com.xbxyftx.NowInOpenHarmony/WMSImms: [] NotifyAvoidAreaChange(5511): win 2257 api 18 type 3 area empty
10-20 21:45:36.470 18665 18665 I C04209/com.xbxyftx.NowInOpenHarmony/WMSImms: [] NotifyAvoidAreaChange(5511): win 2257 api 18 type 4 area bottom [429 2036 462 84]
10-20 21:45:36.471 18665 18665 I C03959/com.xbxyftx.NowInOpenHarmony/AceLayout: [(-2:100000:singleton)] [com.xbxyftx.NowInOpenHarmony][default][100000]: UpdateViewportConfig Viewport config: size: (1320, 2120) orientation: 0 density: 3.000000 position: (0, 0) transformHint: 0 displayId: 0, windowSizeChangeReason 0, is rsTransaction nullptr 1, updateAvoidAreas size: 5[(0,top [0 0 1320 117] )(1,top [626 24 68 68] )(2,empty)(3,empty)(4,bottom [429 2036 462 84] )], keyboardInfo is null
10-20 21:45:36.471 18665 18665 I C04208/com.xbxyftx.NowInOpenHarmony/WMSLayout: [] UpdateViewportConfig(1736): Id: 2257, reason: 0, windowRect: [0 0 1320 2120], displayOrientation: 0, config[0, 0, 0, 3.000000]
10-20 21:45:36.471 18665 18665 I C03900/com.xbxyftx.NowInOpenHarmony/Ace: [(100000:100000:scope)] Update application state , state: ON_ACTIVE
10-20 21:45:36.471 18665 18665 I C01D02/com.xbxyftx.NowInOpenHarmony/accessibility_asacfwk: [(SubscribeStateObserver:538)]Observer has subscribed!
10-20 21:45:36.471 18665 18665 I C01D02/com.xbxyftx.NowInOpenHarmony/accessibility_asacfwk: [(SubscribeStateObserver:538)]Observer has subscribed!
10-20 21:45:36.471 18665 18665 I C01D02/com.xbxyftx.NowInOpenHarmony/accessibility_asacfwk: [(SubscribeStateObserver:538)]Observer has subscribed!
10-20 21:45:36.471 18665 18665 I C0391C/com.xbxyftx.NowInOpenHarmony/AceFocus: [(100000:100000:scope)] Window: 2257 get focus.
10-20 21:45:36.471 18665 18665 W C0391C/com.xbxyftx.NowInOpenHarmony/AceFocus: [(100000:100000:scope)] Current focus view can not found!
10-20 21:45:36.471 18665 18665 I C0391C/com.xbxyftx.NowInOpenHarmony/AceFocus: [(100000:100000:scope)] Request focus on rootFocusHub: root/0
10-20 21:45:36.471 18665 18665 I C03959/com.xbxyftx.NowInOpenHarmony/AceLayout: [(-2:100000:singleton)] [com.xbxyftx.NowInOpenHarmony][default][100000]: UpdateViewportConfig Viewport config: size: (1320, 2120) orientation: 0 density: 3.000000 position: (0, 0) transformHint: 0 displayId: 0, windowSizeChangeReason 23, is rsTransaction nullptr 1, updateAvoidAreas size: 5[(0,top [0 0 1320 117] )(1,top [626 24 68 68] )(2,empty)(3,empty)(4,bottom [429 2036 462 84] )], keyboardInfo is null
10-20 21:45:36.471 18665 18665 I C04208/com.xbxyftx.NowInOpenHarmony/WMSLayout: [] UpdateViewportConfig(1736): Id: 2257, reason: 23, windowRect: [0 0 1320 2120], displayOrientation: 0, config[0, 0, 0, 3.000000]
10-20 21:45:36.471 18665 18665 I C03925/com.xbxyftx.NowInOpenHarmony/AceRouter: [(100000:100000:scope)] Page router manager is creating page[1]: url: pages/StartPage path: pages/StartPage.js, recoverable: yes, namedRouter: no
10-20 21:45:36.472 18665 18768 I C02C03/PARAM_WATCHER: [watcher_manager_kits.cpp:176]Add watcher keyPrefix persist.ace.trace.layout.enabled remoteWatcherId 5779 success
10-20 21:45:36.472 18665 18665 W C03947/com.xbxyftx.NowInOpenHarmony/AceStateMgmt: [(100000:100000:scope)] Cannot use the key! The value of key can only consist of letters, digits and underscores
10-20 21:45:36.472 18665 18757 I C04215/com.xbxyftx.NowInOpenHarmony/WMSHierarchy: [] GetTopWindowWithContext(4462): mainId:2257!
10-20 21:45:36.472 18665 18665 D A01234/com.xbxyftx.NowInOpenHarmony/XBXLogger: StartPage: winWidth: 440
10-20 21:45:36.472 18665 18665 D A01234/com.xbxyftx.NowInOpenHarmony/XBXLogger: AxiosHttp: 进入AxiosHttp.request URL = /api/health
10-20 21:45:36.473 18665 18768 I C02C03/PARAM_WATCHER: [watcher_manager_kits.cpp:176]Add watcher keyPrefix persist.ace.trace.inputevent.enabled remoteWatcherId 5779 success
10-20 21:45:36.474 18665 18665 I C015B0/com.xbxyftx.NowInOpenHarmony/NETSTACK: [hi_app_event_report.cpp:75] AddProcessor enter
10-20 21:45:36.474 18665 18665 W C02D07/com.xbxyftx.NowInOpenHarmony/Verify: invalid configName=
10-20 21:45:36.474 18665 18665 I C02D07/com.xbxyftx.NowInOpenHarmony/ObserverMgr: succ to register application state callback
10-20 21:45:36.474 18665 18665 I C01719/com.xbxyftx.NowInOpenHarmony/ffrt: 10:QueueHandler:72 Ctor sq_AppEventQueue_5, qos 2
10-20 21:45:36.474 18665 18695 W C01C41/com.xbxyftx.NowInOpenHarmony/TimeClient: OnAddSystemAbility# recoverTimer count:0
10-20 21:45:36.475 18665 18665 I C04707/com.xbxyftx.NowInOpenHarmony/HaAppEvent: ==============HaAppEventInit====================
10-20 21:45:36.475 18665 18665 I C02D07/com.xbxyftx.NowInOpenHarmony/ModuleLoader: succ to load module=/system/lib64/libha_app_event.z.so.
10-20 21:45:36.476 18665 18759 E C01630/com.xbxyftx.NowInOpenHarmony/DistributedDB: [SQLite] Error[21], sys[2], msg: misuse at line 180822 of [f1e31fd996]
10-20 21:45:36.476 18665 18759 E C01650/com.xbxyftx.NowInOpenHarmony/Rdb: Config[Log]: Error(21) errno is:2 misuse at line ***822 of [***d996].
10-20 21:45:36.476 18665 18759 W C01650/com.xbxyftx.NowInOpenHarmony/Rdb: RdbStoreManager[IsConfigInvalidChanged]: no bundleName
10-20 21:45:36.476 18665 18768 I C02C03/PARAM_WATCHER: [watcher_manager_kits.cpp:176]Add watcher keyPrefix const.security.developermode.state remoteWatcherId 5779 success
10-20 21:45:36.476 18665 18759 I C01630/com.xbxyftx.NowInOpenHarmony/DistributedDB: [TimeHelper] init
10-20 21:45:36.476 18665 18759 I C01630/com.xbxyftx.NowInOpenHarmony/DistributedDB: [TimeHelper] init
10-20 21:45:36.477 18665 18768 I C02C03/PARAM_WATCHER: [watcher_manager_kits.cpp:176]Add watcher keyPrefix persist.ace.debug.statemgr.enabled remoteWatcherId 5779 success
10-20 21:45:36.478 18665 18768 I C02C03/PARAM_WATCHER: [watcher_manager_kits.cpp:176]Add watcher keyPrefix persist.ace.debug.boundary.enabled remoteWatcherId 5779 success
10-20 21:45:36.478 18665 18768 I C02C03/PARAM_WATCHER: [watcher_manager_kits.cpp:176]Add watcher keyPrefix persist.ace.performance.monitor.enabled remoteWatcherId 5779 success
10-20 21:45:36.479 18665 18751 I C01630/com.xbxyftx.NowInOpenHarmony/DistributedDB: [a92ab13d0065e0d 0 0][SqlSinEngine] create cloud log table success
10-20 21:45:36.479 18665 18751 I C01630/com.xbxyftx.NowInOpenHarmony/DistributedDB: [a92ab13d0065e0d 0 0][SqlSinStore] [] Get schema error:-1003.
10-20 21:45:36.479 18665 18751 I C01630/com.xbxyftx.NowInOpenHarmony/DistributedDB: [a92ab13d0065e0d 0 0]Metadata::SaveLocalTimeOffset offset = 3153600000000000000 save db 1
10-20 21:45:36.481 18665 18751 I C01630/com.xbxyftx.NowInOpenHarmony/DistributedDB: [a92ab13d0065e0d 0 0][KVDB] [StartSyncerWithNoLock] [�5�] event=3
10-20 21:45:36.481 18665 18751 I C01630/com.xbxyftx.NowInOpenHarmony/DistributedDB: [a92ab13d0065e0d 0 0]Database identifier:ca35fa, dir:0307c2
10-20 21:45:36.482 18665 18751 I C01630/com.xbxyftx.NowInOpenHarmony/DistributedDB: [a92ab13d0065e0d 0 0][Syncer] EnableAutoSync enable = 0, Label=CA3
10-20 21:45:36.482 18665 18751 I C01630/com.xbxyftx.NowInOpenHarmony/DistributedDB: [a92ab13d0065e0d 0 0]Set the max log size to 209715200
10-20 21:45:36.482 18665 18751 I C01610/com.xbxyftx.NowInOpenHarmony/KvStoreServiceDeathNotifier: [a92ab13d0065e0d 0 0]AddServiceDeathWatcher: Success set size: <private>
10-20 21:45:36.482 18665 18751 I C01630/com.xbxyftx.NowInOpenHarmony/DistributedDB: [a92ab13d0065e0d 0 0][KvStoreNbDelegate] rebuild 0
10-20 21:45:36.497 18665 18768 I C02C03/PARAM_WATCHER: [watcher_manager_kits.cpp:176]Add watcher keyPrefix persist.gesture.smart_gesture_enable remoteWatcherId 5779 success
10-20 21:45:36.501 18665 18759 I C01650/com.xbxyftx.NowInOpenHarmony/Rdb: ConnectionPool[Create]: code:0 app[:] area[el2] cfg[0,0,0,0,1,0,0]app***.db:<DB,0x16e2f3,4096,100660><DWR,0x16b7b6,4096,100660><SHM,0x16e217,32768,100660><WAL,0x16e1e5,0,100660>
10-20 21:45:36.519 18665 18759 I C01650/com.xbxyftx.NowInOpenHarmony/Rdb: RdbStoreImpl[HandleSchemaDDL]: db:app***.db exe DDL schema<0->1>
10-20 21:45:36.521 18665 18759 I C01650/com.xbxyftx.NowInOpenHarmony/Rdb: RdbStoreImpl[HandleSchemaDDL]: db:app***.db exe DDL schema<1->2>
10-20 21:45:36.523 18665 18759 I C01650/com.xbxyftx.NowInOpenHarmony/Rdb: RdbStoreImpl[HandleSchemaDDL]: db:app***.db exe DDL schema<2->3>
10-20 21:45:36.524 18665 18759 I C01650/com.xbxyftx.NowInOpenHarmony/Rdb: RdbStoreImpl[HandleSchemaDDL]: db:app***.db exe DDL schema<3->4>
10-20 21:45:36.528 18665 18759 I C01650/com.xbxyftx.NowInOpenHarmony/Rdb: RdbStoreImpl[HandleSchemaDDL]: db:app***.db exe DDL schema<4->5>
10-20 21:45:36.531 18665 18759 I C01650/com.xbxyftx.NowInOpenHarmony/Rdb: RdbStoreImpl[HandleSchemaDDL]: db:app***.db exe DDL schema<5->6>
10-20 21:45:36.543 18665 18759 I C02D07/com.xbxyftx.NowInOpenHarmony/Store: create db store successfully
10-20 21:45:36.551 18665 18759 I C02D07/com.xbxyftx.NowInOpenHarmony/ObserverMgr: the observer does not exist in database, name=ha_app_event, hash=1915457907267372477
10-20 21:45:36.553 18665 18665 I C02D07/com.xbxyftx.NowInOpenHarmony/ObserverMgr: register processor=1 successfully
10-20 21:45:36.554 18665 18665 I C015B0/com.xbxyftx.NowInOpenHarmony/NetConnManager: Get json failed.
10-20 21:45:36.554 18665 18665 I C015B0/com.xbxyftx.NowInOpenHarmony/NetConnManager: GetConfig failed
10-20 21:45:36.556 18665 18665 I C015B0/com.xbxyftx.NowInOpenHarmony/NETSTACK: [http_utils.cpp:57] IsDebugMode GetBundleInfoForSelf res = 0
10-20 21:45:36.556 18665 18665 I C015B0/com.xbxyftx.NowInOpenHarmony/NETSTACK: [http_utils.cpp:61] IsDebugMode appProvisionType = debug
10-20 21:45:36.557 18665 18665 W C03926/com.xbxyftx.NowInOpenHarmony/AceTheme: [(100000:100000:scope)] style 125829872 not contains image_pattern!
10-20 21:45:36.557 18665 18665 W C03926/com.xbxyftx.NowInOpenHarmony/AceTheme: [(100000:100000:scope)] style 125829872 not contains app_theme_pattern!
10-20 21:45:36.557 18665 18665 E C01E00/com.xbxyftx.NowInOpenHarmony/ResourceManager: ref <private> id not found
10-20 21:45:36.557 18665 18665 E C01E00/com.xbxyftx.NowInOpenHarmony/ResourceManager: ref <private> id not found
10-20 21:45:36.557 18665 18665 W C03937/com.xbxyftx.NowInOpenHarmony/AceResource: [(100000:100000:scope)] Get pattern by name error, name=app_theme_pattern
10-20 21:45:36.557 18665 18665 E C01E00/com.xbxyftx.NowInOpenHarmony/ResourceManager: ref <private> id not found
10-20 21:45:36.557 18665 18665 E C01E00/com.xbxyftx.NowInOpenHarmony/ResourceManager: ref <private> id not found
10-20 21:45:36.557 18665 18665 W C03937/com.xbxyftx.NowInOpenHarmony/AceResource: [(100000:100000:scope)] Get pattern by name error, name=app_theme_pattern
10-20 21:45:36.557 18665 18665 W C03926/com.xbxyftx.NowInOpenHarmony/AceTheme: [(100000:100000:scope)] style text_pattern not contains linear_split_child_min_size!
10-20 21:45:36.557 18665 18665 W C03926/com.xbxyftx.NowInOpenHarmony/AceTheme: [(100000:100000:scope)] style text_pattern not contains menu_celia_ask_is_support!
10-20 21:45:36.558 18665 18665 I C01719/com.xbxyftx.NowInOpenHarmony/ffrt: 11:QueueHandler:72 Ctor sq_ImageTaskPool_6, qos 5
10-20 21:45:36.558 18665 18665 I C0391C/com.xbxyftx.NowInOpenHarmony/AceFocus: [(100000:100000:scope)] view: page/2 show
10-20 21:45:36.558 18665 18665 I C03922/com.xbxyftx.NowInOpenHarmony/AceNavigation: [(100000:100000:scope)] can't find inner navigation
10-20 21:45:36.559 18665 18665 I C03933/com.xbxyftx.NowInOpenHarmony/AceKeyboard: [(100000:100000:scope)] StageManager FrameNode notNeedSoftKeyboard.
10-20 21:45:36.559 18665 18665 I C03933/com.xbxyftx.NowInOpenHarmony/AceKeyboard: [(100000:100000:scope)] Container not SceneBoardWindow.
10-20 21:45:36.559 18665 18665 I C03925/com.xbxyftx.NowInOpenHarmony/AceRouter: [(100000:100000:scope)] LoadPage Success
10-20 21:45:36.559 18665 18665 I C01612/com.xbxyftx.NowInOpenHarmony/JsKVManager: operator(): output delete reference success
10-20 21:45:36.559 18665 18665 I A01234/com.xbxyftx.NowInOpenHarmony/XBXLogger: KVDatabase: 成功获取storeId:NowInOpenHarmonyKVDB数据库实例对象
10-20 21:45:36.559 18665 18665 I C01612/com.xbxyftx.NowInOpenHarmony/JsKVManager: operator(): subscribe to event:distributedDataServiceDie
10-20 21:45:36.559 18665 18665 I C01610/com.xbxyftx.NowInOpenHarmony/KvStoreServiceDeathNotifier: AddServiceDeathWatcher: Success set size: <private>
10-20 21:45:36.559 18665 18665 I A01234/com.xbxyftx.NowInOpenHarmony/XBXLogger: NewsManager: init: 获取appKVDb成功
10-20 21:45:36.559 18665 18665 I C01653/com.xbxyftx.NowInOpenHarmony/PreferencesJsKit: GetContextMode: set gContextNode: 1, status: 0,
10-20 21:45:36.559 18665 18665 I C01653/com.xbxyftx.NowInOpenHarmony/NativePreferences: RegisterObserver: The local observer subscribed succeeded.
10-20 21:45:36.559 18665 18665 I A01234/com.xbxyftx.NowInOpenHarmony/XBXLogger: AppInit: 首选项数据对象初始化成功
10-20 21:45:36.559 18665 18709 W C01653/com.xbxyftx.NowInOpenHarmony/NativePreferences: LoadFromDisk: The settingXml /***/el2/***/****** load failed.
10-20 21:45:36.559 18665 18665 I A01234/com.xbxyftx.NowInOpenHarmony/XBXLogger: PreferenceDB: Has ColorMode data: false
10-20 21:45:36.559 18665 18665 I A01234/com.xbxyftx.NowInOpenHarmony/XBXLogger: PreferenceDB: Has FontSize data: false
10-20 21:45:36.560 18665 18665 I A01234/com.xbxyftx.NowInOpenHarmony/XBXLogger: PreferenceDB: Has FontSize data: false
10-20 21:45:36.560 18665 18665 W A01234/com.xbxyftx.NowInOpenHarmony/XBXLogger: UserConfigManager: 无用户配置持久化数据,执行默认配置设置
10-20 21:45:36.560 18665 18665 I A01234/com.xbxyftx.NowInOpenHarmony/XBXLogger: PreferenceDB: Has ColorMode data: false
10-20 21:45:36.560 18665 18665 D A01234/com.xbxyftx.NowInOpenHarmony/XBXLogger: UserConfigManager: preferenceDB.hasData(PreferenceEnum.COLOR_MODE)=false
10-20 21:45:36.560 18665 18665 W A01234/com.xbxyftx.NowInOpenHarmony/XBXLogger: PreferenceDB: push data: key=ColorMode,value=2
10-20 21:45:36.560 18665 18665 I A01234/com.xbxyftx.NowInOpenHarmony/XBXLogger: PreferenceDB: Has FontSize data: false
10-20 21:45:36.560 18665 18665 D A01234/com.xbxyftx.NowInOpenHarmony/XBXLogger: UserConfigManager: preferenceDB.hasData(PreferenceEnum.FONT_SIZE)=false
10-20 21:45:36.560 18665 18665 W A01234/com.xbxyftx.NowInOpenHarmony/XBXLogger: PreferenceDB: push data: key=FontSize,value=16
10-20 21:45:36.560 18665 18665 W A01234/com.xbxyftx.NowInOpenHarmony/XBXLogger: PreferenceDB: Get data ColorMode: 2
10-20 21:45:36.560 18665 18665 W A01234/com.xbxyftx.NowInOpenHarmony/XBXLogger: PreferenceDB: Get data FontSize: 16
10-20 21:45:36.560 18665 18665 W A01234/com.xbxyftx.NowInOpenHarmony/XBXLogger: UserConfigManager: 用户首选项持久化数据读取成功,colorMode=2,fontSize=16
10-20 21:45:36.560 18665 18665 I A01234/com.xbxyftx.NowInOpenHarmony/XBXLogger: ColorModManager: applicationContext初始化成功
10-20 21:45:36.560 18665 18665 I A01234/com.xbxyftx.NowInOpenHarmony/XBXLogger: ColorModManager: initColoModSetting 2: AppStorageV2colorModel = 2
10-20 21:45:36.560 18665 18665 I C01317/com.xbxyftx.NowInOpenHarmony/AppKit: [ohos_application.cpp:986]current 2, pre 0
10-20 21:45:36.560 18665 18665 W C01317/com.xbxyftx.NowInOpenHarmony/AppKit: [ohos_application.cpp:1015]fontSize empty
10-20 21:45:36.560 18665 18665 I C01317/com.xbxyftx.NowInOpenHarmony/AppKit: [ohos_application.cpp:1046]current 2, pre 0
10-20 21:45:36.560 18665 18665 W C01317/com.xbxyftx.NowInOpenHarmony/AppKit: [ohos_application.cpp:1050]language empty
10-20 21:45:36.560 18665 18665 W C01317/com.xbxyftx.NowInOpenHarmony/AppKit: [ohos_application.cpp:1069]language and locale empty
10-20 21:45:36.560 18665 18665 I C01317/com.xbxyftx.NowInOpenHarmony/AppKit: [ohos_application.cpp:267]configuration_: {"0#const.build.characteristics":"phone","0#input.pointer.device":"false","0#ohos.app.fontSizeScale":"nonFollowSystem","0#ohos.application.densitydpi":"xxldpi","0#ohos.application.direction":"vertical","0#ohos.application.displayid":"0","0#ohos.system.colorMode":"dark","0#ohos.system.colorMode.isSetByApp":"isSetByApp","0#ohos.system.fontSizeScale":"1.0","0#ohos.system.fontWeightScale":"1.000000","0#ohos.system.hour":"false","0#ohos.system.language":"zh-Hans-CN","0#ohos.system.locale":"zh-Hans-CN","0#ohos.system.mcc":"460","0#ohos.system.mnc":"00"}, config: {"0#ohos.system.colorMode":"dark","0#ohos.system.colorMode.isSetByApp":"isSetByApp"}
10-20 21:45:36.560 18665 18665 I C04217/com.xbxyftx.NowInOpenHarmony/WMSAttribute: [] UpdateConfigurationSync(4406): notify ace scene win=2257, display=0
10-20 21:45:36.560 18665 18665 I C03900/com.xbxyftx.NowInOpenHarmony/Ace: [(-2:100000:singleton)] [100000][com.xbxyftx.NowInOpenHarmony][default] UpdateConfigurationSyncForAll, name:{"0#ohos.system.colorMode":"dark","0#ohos.system.colorMode.isSetByApp":"isSetByApp"}
10-20 21:45:36.560 18665 18665 I C04217/com.xbxyftx.NowInOpenHarmony/WMSAttribute: [] UpdateColorMode(4325): winId: 2257, colorMode: dark
10-20 21:45:36.560 18665 18665 E C04217/com.xbxyftx.NowInOpenHarmony/WMSAttribute: [] UpdateConfigurationSyncForAll(255): root is null
10-20 21:45:36.560 18665 18665 I C01332/com.xbxyftx.NowInOpenHarmony/UIAbility: [js_ui_ability.cpp:1848]JsUIAbility call js, name: onConfigurationUpdated
10-20 21:45:36.560 18665 18665 I C01332/com.xbxyftx.NowInOpenHarmony/UIAbility: [js_ui_ability.cpp:1893]end, name: onConfigurationUpdated, time: 0
10-20 21:45:36.560 18665 18665 I C01332/com.xbxyftx.NowInOpenHarmony/UIAbility: [js_ui_ability.cpp:1848]JsUIAbility call js, name: onConfigurationUpdate
10-20 21:45:36.560 18665 18665 I C01332/com.xbxyftx.NowInOpenHarmony/UIAbility: [js_ui_ability.cpp:1893]end, name: onConfigurationUpdate, time: 0
10-20 21:45:36.560 18665 18665 W C01317/com.xbxyftx.NowInOpenHarmony/AppKit: [js_ability_stage.cpp:806]Not found AbilityStage.js
10-20 21:45:36.560 18665 18665 W C01317/com.xbxyftx.NowInOpenHarmony/AppKit: [js_ability_stage.cpp:806]Not found AbilityStage.js
10-20 21:45:36.560 18665 18665 I C01317/com.xbxyftx.NowInOpenHarmony/AppKit: [ohos_application.cpp:291]ignoreWindowContext size 0
10-20 21:45:36.560 18665 18665 I C04217/com.xbxyftx.NowInOpenHarmony/WMSAttribute: [] UpdateConfiguration(4287): notify ace scene win=2257, display=0
10-20 21:45:36.560 18665 18665 I C04217/com.xbxyftx.NowInOpenHarmony/WMSAttribute: [] UpdateColorMode(4325): winId: 2257, colorMode: dark
10-20 21:45:36.560 18665 18665 I C04217/com.xbxyftx.NowInOpenHarmony/WMSAttribute: [] UpdateDefaultStatusBarColor(908): win=2257, appColor=dark
10-20 21:45:36.560 18665 18665 I C04209/com.xbxyftx.NowInOpenHarmony/WMSImms: [] SetSpecificBarProperty(3087): win [2257 NowInOpenHarmony0] type 2108 1 ffffff ffffffff 0 4
10-20 21:45:36.560 18665 18768 I C01653/com.xbxyftx.NowInOpenHarmony/NativePreferences: SaveXmlFile: file:/***/el2/***/******, m:0.
10-20 21:45:36.561 18665 18665 E C04217/com.xbxyftx.NowInOpenHarmony/WMSAttribute: [] UpdateConfigurationForAll(219): root is null
10-20 21:45:36.561 18665 18665 D A01234/com.xbxyftx.NowInOpenHarmony/XBXLogger: AxiosHttp: 进入AxiosHttp.request URL = /api/health
10-20 21:45:36.562 18665 18665 I C0392A/com.xbxyftx.NowInOpenHarmony/AceUiExtensionComponent: [(-2:100000:singleton)] NotifyWindowMode aliveUIExtensions = 0
10-20 21:45:36.562 18665 18665 I C0394E/com.xbxyftx.NowInOpenHarmony/AceWindow: [(100000:100000:scope)] Update displayWindowRect in UpdateViewportConfig to : Rect (0.00, 0.00) - [1320.00 x 2120.00]
10-20 21:45:36.562 18665 18665 I C03917/com.xbxyftx.NowInOpenHarmony/AceSafeArea: [(100000:100000:scope)] SetIsFullScreen 1
10-20 21:45:36.563 18665 18665 I C03900/com.xbxyftx.NowInOpenHarmony/Ace: [(100000:100000:scope)] Root node request first frame.
10-20 21:45:36.563 18665 18665 I C03900/com.xbxyftx.NowInOpenHarmony/Ace: [(100000:100000:scope)] Update application state , state: ON_ACTIVE
10-20 21:45:36.563 18665 18665 I C01D02/com.xbxyftx.NowInOpenHarmony/accessibility_asacfwk: [(SubscribeStateObserver:538)]Observer has subscribed!
10-20 21:45:36.563 18665 18665 I C01D02/com.xbxyftx.NowInOpenHarmony/accessibility_asacfwk: [(SubscribeStateObserver:538)]Observer has subscribed!
10-20 21:45:36.563 18665 18665 I C01D02/com.xbxyftx.NowInOpenHarmony/accessibility_asacfwk: [(SubscribeStateObserver:538)]Observer has subscribed!
10-20 21:45:36.563 18665 18665 I C0391C/com.xbxyftx.NowInOpenHarmony/AceFocus: [(100000:100000:scope)] Window: 2257 get focus.
10-20 21:45:36.563 18665 18665 I C03900/com.xbxyftx.NowInOpenHarmony/Ace: [(100000:100000:scope)] Update application state , state: ON_ACTIVE
10-20 21:45:36.563 18665 18665 I C01D02/com.xbxyftx.NowInOpenHarmony/accessibility_asacfwk: [(SubscribeStateObserver:538)]Observer has subscribed!
10-20 21:45:36.563 18665 18665 I C01D02/com.xbxyftx.NowInOpenHarmony/accessibility_asacfwk: [(SubscribeStateObserver:538)]Observer has subscribed!
10-20 21:45:36.563 18665 18665 I C01D02/com.xbxyftx.NowInOpenHarmony/accessibility_asacfwk: [(SubscribeStateObserver:538)]Observer has subscribed!
10-20 21:45:36.567 18665 18665 I C03900/com.xbxyftx.NowInOpenHarmony/Ace: [(-2:100000:singleton)] [100000][com.xbxyftx.NowInOpenHarmony][default] UpdateConfiguration, name:{"0#ohos.system.colorMode":"dark","0#ohos.system.colorMode.isSetByApp":"isSetByApp"}
10-20 21:45:36.567 18665 18665 I C03900/com.xbxyftx.NowInOpenHarmony/Ace: [(100000:100000:scope)] AceContainer UpdateConfiguration frontend MarkNeedUpdate
10-20 21:45:36.568 18665 18665 W C03926/com.xbxyftx.NowInOpenHarmony/AceTheme: [(100000:100000:scope)] style text_pattern not contains linear_split_child_min_size!
10-20 21:45:36.568 18665 18665 W C03926/com.xbxyftx.NowInOpenHarmony/AceTheme: [(100000:100000:scope)] style text_pattern not contains menu_celia_ask_is_support!
10-20 21:45:36.569 18665 18665 I C01408/com.xbxyftx.NowInOpenHarmony/Text: InitTextBundleConfig: Adapter text height enabled 0
10-20 21:45:36.570 18665 18699 I C02D07/com.xbxyftx.NowInOpenHarmony/Config: get free size=726273101824
10-20 21:45:36.571 18665 18665 E C02C03/com.xbxyftx.NowInOpenHarmony/PARAM_WATCHER: [nodict]Read result failed, code is: 1.
10-20 21:45:36.571 18665 18665 E C02C03/PARAM_WATCHER: [watcher_manager_kits.cpp:165]Failed to add watcher for persist.rosen.animationtrace.enabled
10-20 21:45:36.571 18665 18665 E C02C03/PARAM_WATCHER: [watcher_manager_kits.cpp:350]SystemWatchParameter is failed! keyPrefix is:persist.rosen.animationtrace.enabled, errNum is:-1
10-20 21:45:36.571 18665 18665 E C02C0B/BEGET: [service_watcher.c:83]WatchParameter failed! the errNum is -1
10-20 21:45:36.571 18665 18665 I C02C03/PARAM_WATCHER: [watcher_manager_kits.cpp:176]Add watcher keyPrefix sys.graphic.openTestModeTrace remoteWatcherId 5779 success
10-20 21:45:36.572 18665 18665 W C03926/com.xbxyftx.NowInOpenHarmony/AceTheme: [(100000:100000:scope)] style 125829872 not contains blur_style_common!
10-20 21:45:36.572 18665 18665 I C04202/com.xbxyftx.NowInOpenHarmony/WMSMain: [] VsyncCallbackInner(194): First vsync has come back, nodeId: 80165564579842
10-20 21:45:36.572 18665 18665 I C03900/com.xbxyftx.NowInOpenHarmony/Ace: [(100000:100000:scope)] ArkUi flush first frame messages.
10-20 21:45:36.573 18665 18665 I C0391C/com.xbxyftx.NowInOpenHarmony/AceFocus: [(100000:100000:scope)] Request focus on focusView: page/2.
10-20 21:45:36.573 18665 18665 I C0391C/com.xbxyftx.NowInOpenHarmony/AceFocus: [(100000:100000:scope)] WinFocusMove end, root/secure_field onBlur, Column/secure_field onFocus, start: 2, end: 1, update: 2
10-20 21:45:36.573 18665 18665 I C03933/com.xbxyftx.NowInOpenHarmony/AceKeyboard: [(100000:100000:scope)] current focus node: (Column/5). isDynamic: 0
10-20 21:45:36.573 18665 18665 I C03933/com.xbxyftx.NowInOpenHarmony/AceKeyboard: [(100000:100000:scope)] Trigger Window Focus Callback
10-20 21:45:36.573 18665 18665 I C03933/com.xbxyftx.NowInOpenHarmony/AceKeyboard: [(100000:100000:scope)] need keyboard : 0.
10-20 21:45:36.573 18665 18665 I C0420B/com.xbxyftx.NowInOpenHarmony/WMSKeyboard: []: id: 2257, isNeedKeyboard: 0, keepKeyboardFlag: 0
10-20 21:45:36.573 18665 18665 I C0420B/com.xbxyftx.NowInOpenHarmony/WMSKeyboard: [] RequestInputMethodCloseKeyboard(4833): Notify InputMethod framework close keyboard start.
10-20 21:45:36.575 18665 18665 I C03903/com.xbxyftx.NowInOpenHarmony/AceSubWindow: [(100000:100000:scope)] hide menu ng exit, window not exist
10-20 21:45:36.575 18665 18665 I C04216/com.xbxyftx.NowInOpenHarmony/WMSPattern: [] FlushLayoutSize(1344): NotifyFrameLayoutFinishFromApp, id: 2257, rect: [0 0 1320 2120], notifyListener: 0
10-20 21:45:36.575 18665 18665 I C02D66/com.xbxyftx.NowInOpenHarmony/Hiview-PerfMonitor: ProcessJank: JankFrameMonitor::ProcessJank jank >= threshold
10-20 21:45:36.600 18665 18790 W C02D07/com.xbxyftx.NowInOpenHarmony/Verify: invalid configName=
10-20 21:45:36.600 18665 18790 I C02D07/com.xbxyftx.NowInOpenHarmony/ObserverMgr: register processor=1 exit
10-20 21:45:36.600 18665 18793 I C01401/com.xbxyftx.NowInOpenHarmony/Bufferqueue: <surface_buffer_impl.cpp:170-InitMemMgrMembers>: InitMemMgrMembers succeed
10-20 21:45:36.601 18665 18793 W C02510/com.xbxyftx.NowInOpenHarmony/load_hdi: LoadHdiImpl failed to get symbol of 'MapperImplRelease', do_dlsym failed: Symbol not found: MapperImplRelease, version: null so=/vendor/lib64/chipsetsdk/libmapper_service_1.0.z.so
10-20 21:45:36.602 18665 18793 W C02510/com.xbxyftx.NowInOpenHarmony/load_hdi: LoadHdiImpl failed to get symbol of 'MetadataImplRelease', do_dlsym failed: Symbol not found: MetadataImplRelease, version: null so=/vendor/lib64/chipsetsdk/libmetadata_service_1.1.z.so
10-20 21:45:36.602 18665 18793 W C02510/com.xbxyftx.NowInOpenHarmony/load_hdi: LoadHdiImpl failed to get symbol of 'MapperImplRelease', do_dlsym failed: Symbol not found: MapperImplRelease, version: null so=/vendor/lib64/chipsetsdk/libmapper_service_1.2.z.so
10-20 21:45:36.603 18665 18793 W C02510/com.xbxyftx.NowInOpenHarmony/load_hdi: LoadHdiImpl failed to get symbol of 'MapperImplRelease', do_dlsym failed: Symbol not found: MapperImplRelease, version: null so=/vendor/lib64/passthrough/libmapper_service_1.3.z.so
10-20 21:45:36.603 18665 18793 W C014C0/com.xbxyftx.NowInOpenHarmony/GRALLOC: Plateform not support noipc
10-20 21:45:36.607 18665 18793 I C02B61/com.xbxyftx.NowInOpenHarmony/ImageSource: CreatePixelMap success, id:1760967936588792,dSize:0,0,sSize:512,512,dHdr:1,sHdr:1,memType:4,cost 7539 us
10-20 21:45:36.609 18665 18699 I C02D07/com.xbxyftx.NowInOpenHarmony/ObserverMgr: init watchers
10-20 21:45:36.611 18665 18790 E C057C2/com.xbxyftx.NowInOpenHarmony/IPCObjectProxy: PrintErrorDetailedInfo 163: failed, handle:34 error:201 desc:*.INetMgrEnhancedServer proxy:3421197632 time:125203729962315
10-20 21:45:36.611 18665 18790 E C015B5/com.xbxyftx.NowInOpenHarmony/NetMgrEnhanced: proxy SendRequest failed, error code: 201
10-20 21:45:36.611 18665 18790 E C015B5/com.xbxyftx.NowInOpenHarmony/NetMgrEnhanced: RegisterHandoverChangeCallback failed
10-20 21:45:36.611 18665 18790 E C015B0/com.xbxyftx.NowInOpenHarmony/ConnectivityExt: RegisterHandoverChangeCallback fail
10-20 21:45:36.611 18665 18790 E C015B0/com.xbxyftx.NowInOpenHarmony/NETSTACK: [http_handover_handler.cpp:158] http handover manager init fail
10-20 21:45:36.618 18665 18694 W C03F00/MUSL-SIGCHAIN: signal_chain_handler call 2 rd sigchain action for signal: 11 sca_sigaction=5a2e7862e0 noreturn=0 FREEZE_signo_11 thread_list_lock_status:-1 tl_lock_count=0 tl_lock_waiters=0 tl_lock_tid_fail=-1 tl_lock_count_tid=588 tl_lock_count_fail=-10000 tl_lock_count_tid_sub=588 thread_list_lock_after_lock=18794 thread_list_lock_pre_unlock=18794 thread_list_lock_pthread_exit=18753 thread_list_lock_tid_overlimit=-1 tl_lock_unlock_count=0 __pthread_gettid_np_tl_lock=0 __pthread_exit_tl_lock=0 __pthread_create_tl_lock=0 __pthread_key_delete_tl_lock=0 __synccall_tl_lock=0 __membarrier_tl_lock=0 install_new_tls_tl_lock=0 set_syscall_hooks_tl_lock=0 set_syscall_hooks_linux_tl_lock=0 fork_tl_lock=0 register_count=0 __custom_hook_flag=0g_dlcloseLockStatus=0g_dlcloseLockLastExitTid=18790
10-20 21:45:36.618 18665 18694 I C02D11/DfxSignalHandler: DFX_SigchainHandler :: signo(11), si_code(1), pid(18665), tid(18694).
10-20 21:45:36.618 18665 18694 I C02D11/DfxSignalHandler: g_GetStackIdFunc <private>.
10-20 21:45:36.618 18665 18694 I C02D11/DfxSignalHandler: DFX_SigchainHandler :: signo(11), pid(18665), processName(com.xbxyftx.NowInOpenHarmony), threadName(OS_IPC_0_18694).
10-20 21:45:36.621 18665 18665 W C03926/com.xbxyftx.NowInOpenHarmony/AceTheme: [(100000:100000:scope)] style 125829872 not contains image_pattern!
10-20 21:45:36.637 18665 18790 I C015B0/com.xbxyftx.NowInOpenHarmony/NETSTACK: [http_exec.cpp:2006] SetOptionToSocket userTimeout = 200000
10-20 21:45:36.651 18665 18790 I C015B0/com.xbxyftx.NowInOpenHarmony/NETSTACK: [http_exec.cpp:2006] SetOptionToSocket userTimeout = 200000
10-20 21:45:36.680 18665 18665 W A01234/com.xbxyftx.NowInOpenHarmony/XBXLogger: PreferenceDB: The key FontSize changed
10-20 21:45:36.680 18665 18665 W A01234/com.xbxyftx.NowInOpenHarmony/XBXLogger: PreferenceDB: The key ColorMode changed
10-20 21:45:36.680 18665 18709 I C01653/com.xbxyftx.NowInOpenHarmony/NativePreferences: operator(): notify Fon***
10-20 21:45:36.681 18665 18709 I C01653/com.xbxyftx.NowInOpenHarmony/NativePreferences: operator(): notify Col***ode
10-20 21:45:36.703 18665 18790 I C015B0/com.xbxyftx.NowInOpenHarmony/NETSTACK: [http_exec.cpp:500] taskid=-2147483647, size:835, dns:0.126, connect:30.762, tls:0.000, firstSend:0.053, firstRecv:24.289, total:55.313, redirect:0.000, no handover, errCode:0, RespCode:200, httpVer:2, method:GET, osErr:0, saddr:10.107.***.**, sport:45268, daddr:113.47.*.***, dport:32776
10-20 21:45:36.704 18665 18790 I C015B0/com.xbxyftx.NowInOpenHarmony/NETSTACK: [http_exec.cpp:500] taskid=-2147483648, size:835, dns:0.362, connect:43.187, tls:0.000, firstSend:0.323, firstRecv:23.021, total:70.660, redirect:0.000, no handover, errCode:0, RespCode:200, httpVer:2, method:GET, osErr:0, saddr:10.107.***.**, sport:45266, daddr:113.47.*.***, dport:32776
10-20 21:45:36.705 18665 18665 W A01234/com.xbxyftx.NowInOpenHarmony/XBXLogger: AxiosHttp: Req Success{"status":"healthy","timestamp":1760967936.7204804,"version":"1.0.0","services":{"cache":{"status":"ready","cache_count":560,"last_update":"2025-10-20T20:14:57.821330","error_message":null},"news_sources":[{"source":"openharmony","name":"OpenHarmony官网","description":"OpenHarmony官方网站最新动态和新闻","base_url":"https://old.openharmony.cn"},{"source":"openharmony_blog","name":"OpenHarmony技术博客","description":"OpenHarmony官网技术博客文章,深度技术分享","base_url":"https://old.openharmony.cn"}]},"endpoints":{"openharmony_news":"/api/news/openharmony","all_news":"/api/news/","manual_crawl":"/api/news/crawl","service_status":"/api/news/status/info","banner_images":"/api/banner/","download_banners":"/api/banner/download","banner_urls":"/api/banner/urls","banner_status":"/api/banner/status"}}
10-20 21:45:36.705 18665 18665 I A01234/com.xbxyftx.NowInOpenHarmony/XBXLogger: ServerHealthAPI: {"status":"healthy","timestamp":1760967936.7204804,"version":"1.0.0","services":{"cache":{"status":"ready","cache_count":560,"last_update":"2025-10-20T20:14:57.821330","error_message":null},"news_sources":[{"source":"openharmony","name":"OpenHarmony官网","description":"OpenHarmony官方网站最新动态和新闻","base_url":"https://old.openharmony.cn"},{"source":"openharmony_blog","name":"OpenHarmony技术博客","description":"OpenHarmony官网技术博客文章,深度技术分享","base_url":"https://old.openharmony.cn"}]},"endpoints":{"openharmony_news":"/api/news/openharmony","all_news":"/api/news/","manual_crawl":"/api/news/crawl","service_status":"/api/news/status/info","banner_images":"/api/banner/","download_banners":"/api/banner/download","banner_urls":"/api/banner/urls","banner_status":"/api/banner/status"}}
10-20 21:45:36.705 18665 18665 D A01234/com.xbxyftx.NowInOpenHarmony/XBXLogger: AxiosHttp: 进入AxiosHttp.request URL = /api/news/?all=true
10-20 21:45:36.707 18665 18665 W A01234/com.xbxyftx.NowInOpenHarmony/XBXLogger: AxiosHttp: Req Success{"status":"healthy","timestamp":1760967936.7192702,"version":"1.0.0","services":{"cache":{"status":"ready","cache_count":560,"last_update":"2025-10-20T20:14:57.821330","error_message":null},"news_sources":[{"source":"openharmony","name":"OpenHarmony官网","description":"OpenHarmony官方网站最新动态和新闻","base_url":"https://old.openharmony.cn"},{"source":"openharmony_blog","name":"OpenHarmony技术博客","description":"OpenHarmony官网技术博客文章,深度技术分享","base_url":"https://old.openharmony.cn"}]},"endpoints":{"openharmony_news":"/api/news/openharmony","all_news":"/api/news/","manual_crawl":"/api/news/crawl","service_status":"/api/news/status/info","banner_images":"/api/banner/","download_banners":"/api/banner/download","banner_urls":"/api/banner/urls","banner_status":"/api/banner/status"}}
10-20 21:45:36.707 18665 18665 I A01234/com.xbxyftx.NowInOpenHarmony/XBXLogger: ServerHealthAPI: {"status":"healthy","timestamp":1760967936.7192702,"version":"1.0.0","services":{"cache":{"status":"ready","cache_count":560,"last_update":"2025-10-20T20:14:57.821330","error_message":null},"news_sources":[{"source":"openharmony","name":"OpenHarmony官网","description":"OpenHarmony官方网站最新动态和新闻","base_url":"https://old.openharmony.cn"},{"source":"openharmony_blog","name":"OpenHarmony技术博客","description":"OpenHarmony官网技术博客文章,深度技术分享","base_url":"https://old.openharmony.cn"}]},"endpoints":{"openharmony_news":"/api/news/openharmony","all_news":"/api/news/","manual_crawl":"/api/news/crawl","service_status":"/api/news/status/info","banner_images":"/api/banner/","download_banners":"/api/banner/download","banner_urls":"/api/banner/urls","banner_status":"/api/banner/status"}}
10-20 21:45:36.707 18665 18665 D A01234/com.xbxyftx.NowInOpenHarmony/XBXLogger: StartPage: true
10-20 21:45:36.707 18665 18665 I A01234/com.xbxyftx.NowInOpenHarmony/XBXLogger: StartPage: 服务端准备就绪isServerReady=true
10-20 21:45:36.707 18665 18665 D A01234/com.xbxyftx.NowInOpenHarmony/XBXLogger: StartPage: 尝试获取全部新闻列表
10-20 21:45:36.707 18665 18665 D A01234/com.xbxyftx.NowInOpenHarmony/XBXLogger: AxiosHttp: 进入AxiosHttp.request URL = /api/news/?all=true
10-20 21:45:36.753 18665 18694 E C02D11/DfxSignalHandler: dummy exit (0)
10-20 21:45:36.766 0 0 I C00000/HiLog: crash time: 1760967936618 call time: 1760967936619865313 accept time: 1760967936678306251

要不是真心想仔细分析,我就劝你还是别打开了,很长很长。今天是没时间去分析了,先让我把平板上的版本也进行一下更新。

可以看到就是纯慢而已。所以下一步我的核心目标就要放到这个接口的提速上了。

当我去请求/api/news/这个接口时相应就会及其快速。

14

这是因为这个接口是当初最初设计的数据分页接口,一次仅仅会返回20条数据,并使用"has_next": true,字段去进行是否存在下一页的标识。对于这个接口具体的传参我还需要回去再研读一下源码。

44ms的响应时间可以说是十分优秀的,所以明天开始我的核心任务就可以设置为用这个接口去逐步获取数据。

封堵外露端口后的运行状态监测

在上文中我们已经完整了对于对外暴露的端口的封堵,在当天晚上的检测中运行状态一切良好,但观测的时间还不够久,所以间隔两天我回来继续去进行观测,看看我们的操作是否阻隔了原来受到的攻击。

15

通过监测数据可以看到,在经过我们的操作之后,服务器对于外部攻击的防御已经达到了一个非常良好的水平,CPU的占用率也是持续维持在2%以下,仅出现了一次飙高的情况。

16

通过当时的系统记录数据来分析一下原因。从上图可以看到,该时间段的占用率飙高由 PID 1(systemd)进程引发。systemd 是 Linux 的核心进程,用于管理和监管各类服务。PID 1 的短时 CPU 占用升高并不必然意味着服务异常,常见成因还包括定时任务触发、服务一次性启动/重载、日志写入突增(journald)或设备扫描等。结合前文“CPU 常态低于 2% 且仅一次短时升高”的现象,更像是一次性活动所致;若要进一步确认,可结合当时的 journal 与 unit 状态再核实。